官方下载地址:https://k8slens.dev/
github:https://github.com/lensapp/lens
1、找到k8s中的config文件
文件路径
~/.kube/config
cat config
apiVersion: v1
clusters:
- cluster:
certificate-authority-data: LS0tLS1CRUdJTiBDRVJUSUZJQ0FURS0tLS0tCk1JSUN5RENDQWJDZ0F3SUJBZ0lCQURBTkJna3Foa2lHOXcwQkFRc0ZBREFWTVJNd0VRWURWUVFERXdwcmRXSmwKY201bGRHVnpNQjRYRFRJeE1Ea3lNREU0TWpVek0xb1hEVE14TURreE9ERTRNalV6TTFvd0ZURVRNQkVHQTFVRQpBeE1LYTNWaVpYSnVaWFJsY3pDQ0FTSXdEUVlKS29aSWh2Y05BUUVCQlFBRGdnRVBBRENDQVFvQ2dnRUJBUGJVClBnMjZvTTZNL0Zva2MrWkZOQlM1cHVCTnJTMXR3VUVCWTlFc3k4eWxCMmZMZHhWSDdNcUJoTlhRQWFaV0c5NkoKaDBxbHBjTkJsaFlObkw5aU1KRHc2ZmUzcldiSGFGTS9NRUh0bkVid3AvMUJpTk8zSGV3RmR2VUNSc2hYSW9tMgpGdDBMV2xhbFhWZWtWcktxd0F1L0VGT0JwQlVrM3craHBzTTF4NVQyb2lFL3MvK0V3ODRsQkRndlFZYXRDWGNrClF4NWJQbzNEc2dPNDI0UnRPK0hTREZrcXFTN2w0S3V5b0lMaytIR2FOVkF4UU1sODdlLytpOHNreWorY0tWY08KK3p1VVIxV1d0NmtEQjVRQ2RzaXZLRmxCekJhQUZNMlNBRStWalBTRlBxclArQUZBTUxBOVN0WlpDZEp6QzJ1NQpyeitzQ0drMVJHU2NCMUx2RDgwQ0F3RUFBYU1qTUNFd0RnWURWUjBQQVFIL0JBUURBZ0trTUE4R0ExVWRFd0VCCi93UUZNQU1CQWY4d0RRWUpLb1pJaHZjTkFRRUxCUUFEZ2dFQkFKWFcrYmZFUkJlY3ZRcDdPSDJzaGR5SERBbTQKRmpBcG5IenBzZTM1WDA1dEpWZERLcGJwWlZzSzgvK2F1NExQeUFIUHJ6SFk1ZFkrRDVSanR0WmtQYVFYaUFWUgpOQmtZQ21wMjdKRHQxcUNlMGQzVm9tMk5obHVXdW1nV3lhSVpjL1U4dE4xTkR1QmNHcDJlRnRFa3NRbWQrdHZhCkkybExoVERMVk04b2o5b2tEdGRONEVqM0FTV1dpWFBQK2wrWGM5RzZiUkVUYlJXRHFFSlZzcnBFdEh3eUNFbTYKeGtocHd4ZUtkV1dIQ2hzR0FqREI3Y2lsTkJNWHQvV3h0bHdveVBLRUszNVNYT2p1OHpqUm1LMHJ3OWZUVUFVWgpscHpIV25NOGNrY3JOWlpWTUhMWjVEeXlEVi8wRE5vRGpTZkcvUmRQTzl1b09oZDRzVG9vVVBTemVIbz0KLS0tLS1FTkQgQ0VSVElGSUNBVEUtLS0tLQo=
server: https://192.168.200.16:16443
name: kubernetes
contexts:
- context:
cluster: kubernetes
user: kubernetes-admin
name: kubernetes-admin@kubernetes
current-context: kubernetes-admin@kubernetes
kind: Config
preferences: {}
users:
- name: kubernetes-admin
user:
client-certificate-data: LS0tLS1CRUdJTiBDRVJUSUZJQ0FURS0tLS0tCk1JSUM4akNDQWRxZ0F3SUJBZ0lJWEhqcHZ0d3NzeVV3RFFZSktvWklodmNOQVFFTEJRQXdGVEVUTUJFR0ExVUUKQXhNS2EzVmlaWEp1WlhSbGN6QWVGdzB5TVRBNU1qQXhPREkxTXpOYUZ3MHlNakE1TWpBeE9ESTFNelZhTURReApGekFWQmdOVkJBb1REbk41YzNSbGJUcHRZWE4wWlhKek1Sa3dGd1lEVlFRREV4QnJkV0psY201bGRHVnpMV0ZrCmJXbHVNSUlCSWpBTkJna3Foa2lHOXcwQkFRRUZBQU9DQVE4QU1JSUJDZ0tDQVFFQTFqVEhJRlFmNFNza1RkdmkKQ0hkWDlDYTBTYUhlaEpqVUxud29vTDVCTVMwTVhaWGtPeEZxT1lWVmx6WHduQjNtZ0ZPRW9hK2ZpOCtLNVpLVgozTnpGV21kREt2NzQvSjVlcTFsREJqR2NUcDdKTXJFNHJRcHZRa1BzOHhtVTQyWkZjZTFpT0VmSDFJS1JsYmJECkwvekY2Y3lObktjVWs2aFFzUS9kYmV6OHdPY0crS2ZPQ29HN24zUk1YK1JKQ21aUnNUeVh3RllCVXMyVTJFaWgKSFliZVEydVZFOVlYRDg0WmJ0RG1uWHRLUVdBK0R3Y2EraFBYTU1oUFlOajZlMXB1WG5od2NmODBoOGpBdmloNAoydmdvQ0ZuNkwxdEpyb3h4cyszMTJMMGlCODl5R1d0TjZHTFRNL3E2ZEM3dG5NUmptSXhNYW1wb29IWEFjUEtDCk1vVUVCUUlEQVFBQm95Y3dKVEFPQmdOVkhROEJBZjhFQkFNQ0JhQXdFd1lEVlIwbEJBd3dDZ1lJS3dZQkJRVUgKQXdJd0RRWUpLb1pJaHZjTkFRRUxCUUFEZ2dFQkFCTHN3U29lMk1WS01yN0ZoQ2VKR2htS0ZDK3NuVlFvVGhuago1blV0NGJrbGJsV3o5cVZpTEUyRU1wOW5qU1NET2FkVmM1TEl3UjcwQXVaNGxDaFNXTEdLbVdRdDhob2VHc0doCi9SYUtUa3VVbm1DNDZ2WW5zVFdBbTlrMzBFRXYvbGZ6akdyck0zblpwWGZ4YzFzbHRPM0VLWXVpbzQ5bGE5RUIKZGVxY2NFN2s0b0JhWTJOT0Jwb0orMjRMbjFJMkpVZmE1dlo1bi9ZcnlHMHl0dWxud3oxY3hKcHRTNzlsZytmRgpqNXdWajk1MkF1eEpLOHUzbTNWT0I2YVRncXQwbWJTZHFPN0hrZ0dtSVBjMnpmUUtNTUgvRmdHbUdsbVBNekRrCjlkMXk2YWtUVm9JalBidTZBNmczVGtINHZOVy85RUFFWnQ1YkFUOC82Q3VrZDdocWl1ST0KLS0tLS1FTkQgQ0VSVElGSUNBVEUtLS0tLQo=
client-key-data: LS0tLS1CRUdJTiBSU0EgUFJJVkFURSBLRVktLS0tLQpNSUlFcGdJQkFBS0NBUUVBMWpUSElGUWY0U3NrVGR2aUNIZFg5Q2EwU2FIZWhKalVMbndvb0w1Qk1TME1YWlhrCk94RnFPWVZWbHpYd25CM21nRk9Fb2ErZmk4K0s1WktWM056RldtZERLdjc0L0o1ZXExbERCakdjVHA3Sk1yRTQKclFwdlFrUHM4eG1VNDJaRmNlMWlPRWZIMUlLUmxiYkRML3pGNmN5Tm5LY1VrNmhRc1EvZGJlejh3T2NHK0tmTwpDb0c3bjNSTVgrUkpDbVpSc1R5WHdGWUJVczJVMkVpaEhZYmVRMnVWRTlZWEQ4NFpidERtblh0S1FXQStEd2NhCitoUFhNTWhQWU5qNmUxcHVYbmh3Y2Y4MGg4akF2aWg0MnZnb0NGbjZMMXRKcm94eHMrMzEyTDBpQjg5eUdXdE4KNkdMVE0vcTZkQzd0bk1Sam1JeE1hbXBvb0hYQWNQS0NNb1VFQlFJREFRQUJBb0lCQVFDVlhib1lwZkNRNzZkaQpEMWlmTkxFRkU5UVZvQ1RzNnpEUnRVd1RRbmR0RmcrUVZvd09VRWQxRXErclFEYW1kZ2NjSnFET3Fnc2p6N1gzCi9XNDQwMDFlaTdEL2swb0Z4VjBZT0tjTzg1c2VDNFVhcnc5cFFtUnduYkxsbFVvSUEzR2JUcjkxcFVBSHhJQkcKR0dvazFTc2dxNzEzcGQ0b1ZHN24rTHNjQXV3QWloSGV5MnpOSzd4U1dnRjNjaXUzb01CVDk4VVRnb25oQWdMVwo1ZDE3ejdzcmcwemlyY3ZOS0xBeitaRUpJNVo2bHVabTZxNDlvL0dTOG1MRHBkT0dZeWhHMXlhUk5JZmt4OFlFCkg5cDIxTnJiUzV2WGVFOFplVEVOWmEyTitVQlY4WVgzY1lWaGRRVlU5Q0JJN25FRisrK2xBYnZvcm5tYnB4QmgKNnBVUEVqaEJBb0dCQU9VcTc1U29YeWxwd1hRVzBGOU9iY2t2THdsNTNENWM0S1dpZlVXWGJlcCtwSklOSzZnYQphMzZQeFV2ZFpPaWhxSFN3THdLLzdhQUNIUGNjTHpGZER0VEpuUlFrOUdzMHhOVkJmM3FaUk9NaGV2STI1N1lPCncxRUtRZWlyd3N0aWJhQU9PLzh1L3ZqZE1tS25oeDRrdVdJMFd5c0J2NnNmcjhNVVFXakxSaDlWQW9HQkFPOUoKWW9wSVFjbWc3QmRubzFZODhodXVsOGdmMEV3UVBQYXdhOGdsWFBXRlMxa21PKzJkL05QKzFsWVNzZHVkYWRZcQppMmppLy9uWkZ2ZzM0enpLVEFoOHhEU3FhMUU5by9NZzVCYnpreU40RWJSMUZNTUMrZlRIcnMxZ3Z2SVhZQnRZCkticWlHRi9hcTZlSlFzckhHNmx4T2JETm8za1dMVnhoazZySStYSHhBb0dCQUtXditFMzd1ZW5BTzQwS1haYzYKcGllYUJLRU9TUTJScXg0MkwrcGJ4SzJRNkwxcjVrK0E0bzA3dDBMVmkvcWh2cUMzTFJZSTIrNGUrUUEwa1c1WQpRTHZhRk1hV3ZWeXhaMHBrTTUzWktMUXE1YkF2d0RHaDFOZEgya1Uxd2YyNGFWZ2FVb2g2V3dCbE5PT2RDaFRpCkttSjFSaUQrLzZ2aW1mb3FMK3hyWTRTTkFvR0JBSmZkNFhhV0tYckljVTdoYmQ3N3kwVWFhQ2FSV21nTUhrVUsKN3owVnlZdmh6MUtEVzZHUmxiY09sQVlJMDJ6bzJSVWQ1MkRvUVVIWE1DYlZnWmxCWTBRM3UyY1ppZ2NEc2h4SwprYmluV29rMldUWkk0S1pzS3l2WjErMXRLNE1HcHU1ejQvZ1pqSks1ZkJ4V2wxZVBTdFVka1ZuUENhTitHY2Y1Ci9maDBtU3hoQW9HQkFJcm5kQy83d2JjMHNKU0o1WFQwV0dhQjBmUlFpRzkzQ2V3Y0RBb1ppcGtGbHk3RldTWEEKNk1aUElYcHBWYy9OR0dUR3JGUXZpZFVEV2NTVmNWSVJqVG5sUDJ0Sm10RmV1bHpGdzdZSS9YdkZ5bndrdy9oOApHQVRMeENsVy9Pc0g1OFV3d1FNVkpWa2w0ZStSaHZUSUR2ME13OW54elBLNG1iSUZzTG5kWTNPVgotLS0tLUVORCBSU0EgUFJJVkFURSBLRVktLS0tLQo=
2、把这个内容粘贴到lens里面(这个要根据版本,老的版本直接导入文件就行,新的版本需要招贴文件里面的内容就行。)

3、连接集群
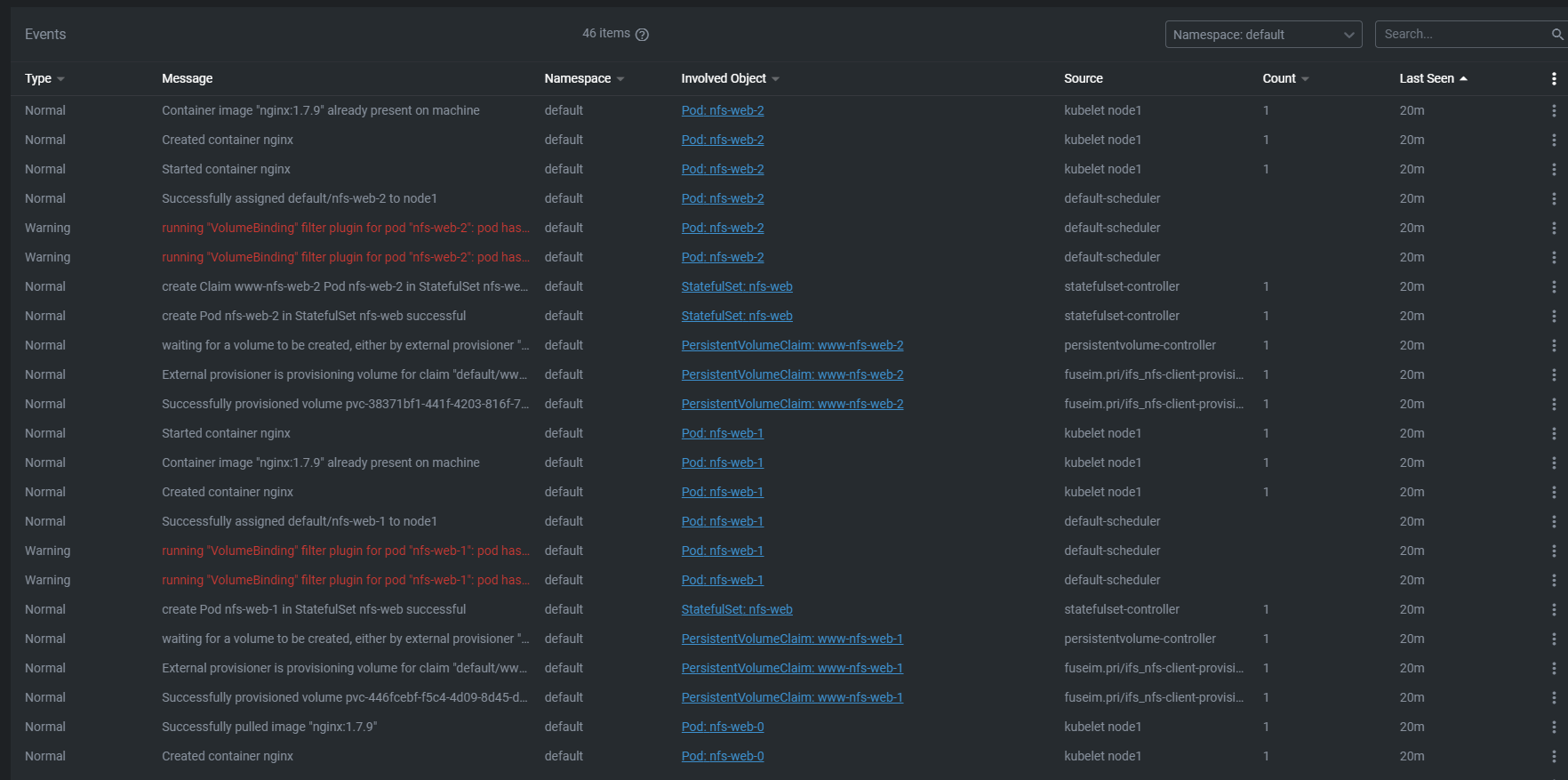
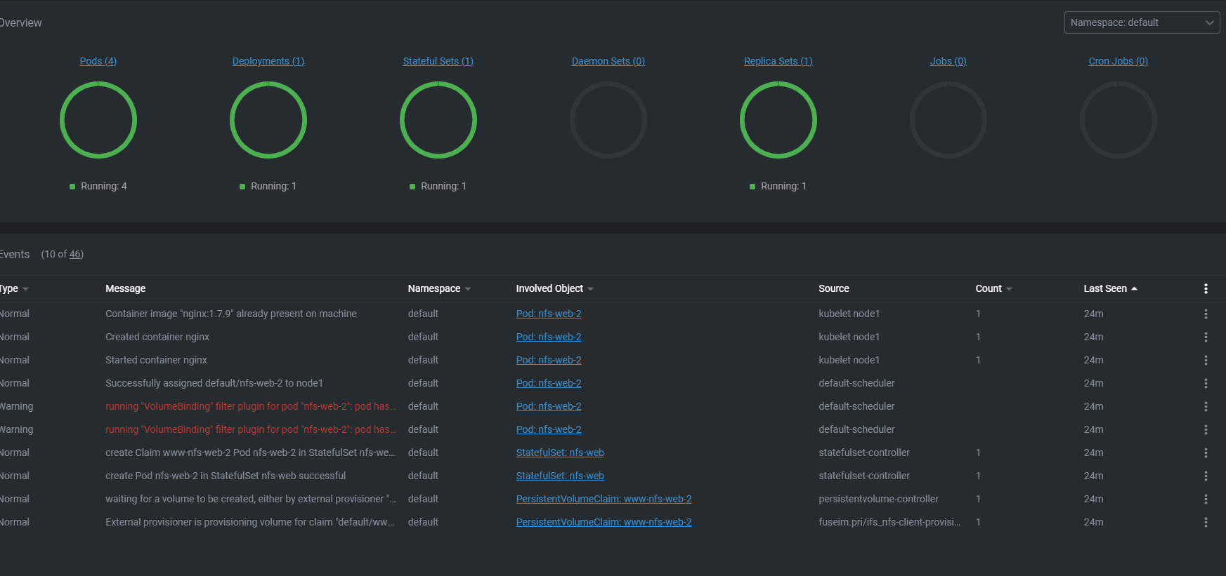
4、然后就可以控制集群了


本文介绍如何通过Lens管理Kubernetes集群。首先从官方网站下载Lens,然后将本地的kubeconfig文件内容导入Lens中,完成集群连接配置后即可进行集群管理操作。
1400

被折叠的 条评论
为什么被折叠?



