🙊作者简介:多年一线开发工作经验,分享技术代码帮助学生学习。自有计算机毕设的工作室团队,专注计算机毕设开发、定制、远程、文档编写指导等。
🍅 欢迎点赞 👍 收藏 ⭐留言 📝
🍅 Java毕设项目精品实战案例《2000+套》🍅
⬇️文章末尾获取联系方式,需要源码+毕设论文或者演示视频可以联系⬇️
⚡感兴趣大家可以点点关注收藏,后续更新更多项目资料。⚡
项目运行演示
java商铺商户点评管理系统springboot+vue框架
项目功能简介
商户点评管理系统(源码+数据库+毕业论文+开题任务书+ppt一整套齐全)java开发springboot+vue框架javaweb,可做计算机毕业设计或课程设计
本系统分为用户、商户、管理员3个角色
(1)用户功能
用户可以点击商户推荐界面进行商户信息浏览。用户可以对某个商户进行点赞和收藏或者评论操作,支持在搜索框中搜索某个商户详情。点击查看公告资讯进行最新资讯动态的浏览。可以通过个人中心对个人资料和登录密码进行修改。(2)商户功能
商户登录后,在个人中心可以修改密码和修改个人信息,可以点击商户进行所经营商户资料的上传,包括商铺名称、负责人、图片、联系电话、商户地址、经营范围等,可供前端用户查看。(3)管理员功能
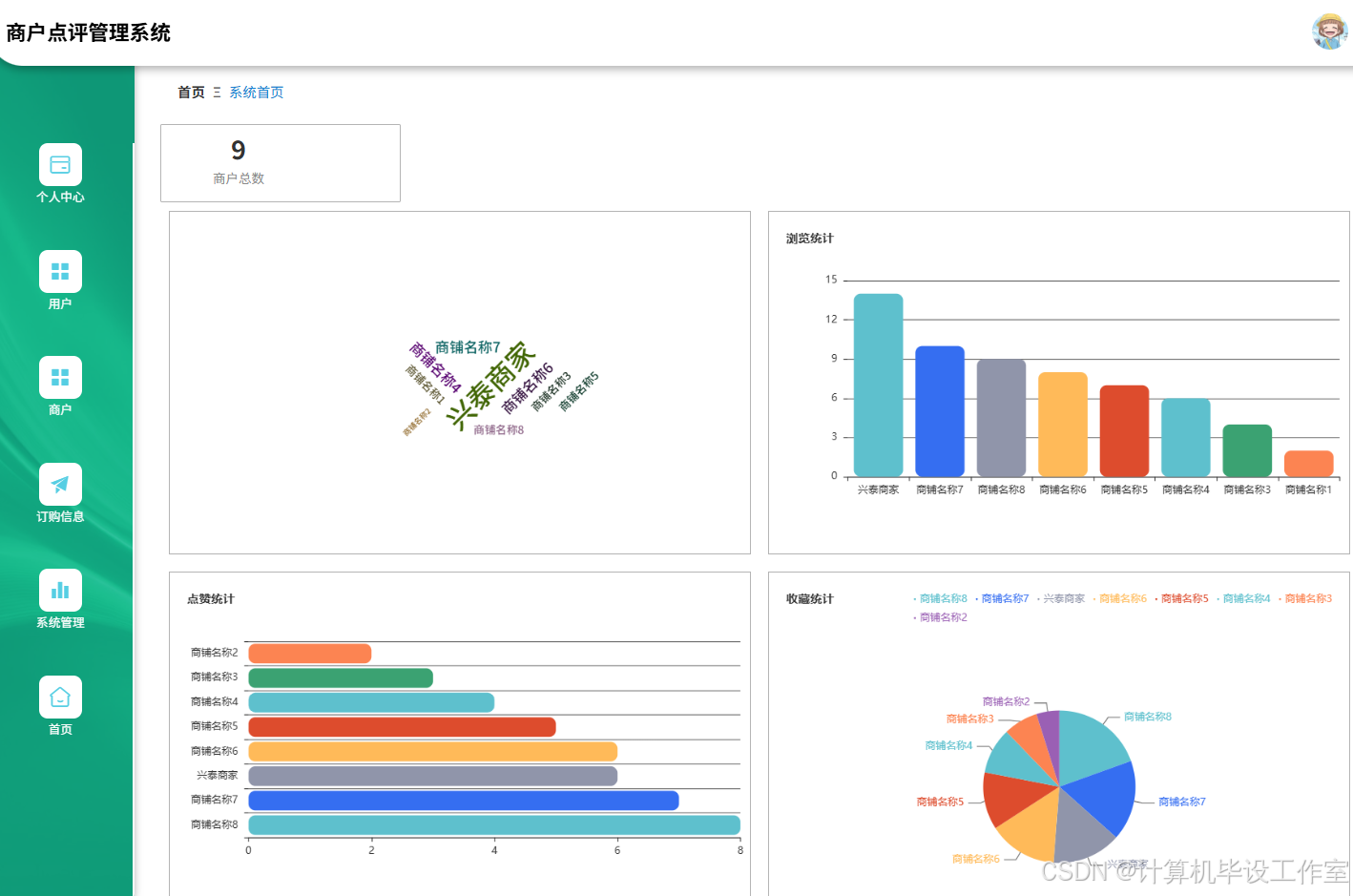
管理员可以对用户进行增删改查操作,并锁定用户账户。管理员可以对商户信息进行管理。管理员负责对每个商户的订购信息进行添加、修改、删除操作。管理员可以对商户统计、点赞数、评论数等进行统计以及通过图表形式进行体现,管理员还系统管理包括关于我们、公告资讯分类、公告资讯、轮播图、系统日志等,主要由管理员进行添加、修改、删除操作。
摘 要
传统的商户点评多采用线下调查以及纸质问卷的方式,或者通过简单的表单收集客户反馈,如此方式的弊端就是数据处理复杂且效率低下,难以进行实时更新和分析,对客户的实际反馈也存在错误的判断,另外由于缺乏有效的互动机制,用户和商户之间交流也受限,商家无法及时回应客户的意见,因此商户也失去了改进服务的机会,因此,设计开发一款商户点评管理系统尤为重要。
系统前端采用Vue框架,后端使用SpringBoot,数据库采用MySQL,功能可以实现商户推荐、公告资讯发布、用户点赞和收藏商户等功能。通过整合这些功能,系统不仅能够帮助新顾客快速找到推荐的优质商户,还能让用户方便地关注自己喜欢的店铺,增强用户的参与感和忠诚度。同时,商户可以通过系统发布的公告资讯与顾客保持沟通,及时传递最新重要通知。系统的数据分析能力也将为商户提供有价值的市场洞察,助力其制定精准的营销策略和服务优化方案。这样一来,既能提高顾客满意度,又能促进商户业务的增长,形成双赢的局面。
关键词:商户点评管理系统;Vue;SpringBoot;MySQL
随着互联网技术的发展,尤其是社交媒体和移动应用的普及,消费者越来越倾向于通过线上平台分享自己的消费体验,并参考他人的点评做出决策。这不仅提高了信息传播的速度和广度,也为商户提供了新的机遇来增强品牌影响力和服务质量。然而,现有的许多在线点评平台存在功能单一、用户体验不佳等问题,如缺乏个性化的推荐功能,不能有效引导用户发现优质商户;公告资讯发布不够灵活,难以满足商户即时沟通的需求;点赞和收藏功能不完善,未能充分激发用户的参与感。因此,开发一个基于现代Web技术和数据库管理方法的商户点评管理系统显得尤为重要。该系统将整合商户推荐、公告资讯发布、用户点赞和收藏等功能,旨在提升用户体验,加强商户与顾客之间的互动,为用户提供更加便捷的服务体验。
从消费者角度出发,该系统通过提供详尽的商户信息和真实的用户评价,帮助消费者做出更加明智的选择。例如,商户推荐功能能够根据用户的偏好和历史行为推荐合适的商家,使消费者更容易发现符合自己需求的服务或产品。此外,点赞和收藏功能不仅方便用户标记自己喜欢的商户,还能作为未来参考的重要依据,增强了用户体验的连续性和便捷性。系统的互动特性,如评论区和点赞功能,促进了社区内的交流与分享,营造了一个积极、透明的消费环境。
对于商户角度出发,商户可以通过分析用户评价来了解顾客的真实需求和意见,进而优化服务流程或改进产品质量。再者,点赞和收藏功能的数据反馈可以帮助商户识别最受欢迎的产品或服务,为制定精准营销策略提供支持。最后,良好的用户评价和较高的点赞率不仅能增加商户在平台上的曝光度,吸引更多潜在顾客,还能提高品牌的信誉度,促进长期稳定的发展。
在国内,商户点评管理系统的开发已经取得了一定进展,特别是在电子商务和O2O(线上到线下)服务领域。这些系统通常集成了用户评价、商户推荐、公告资讯发布等功能,以增强用户体验并促进商户与顾客之间的互动。例如,大众点评网作为国内较早涉足本地生活服务领域的平台之一,提供了详尽的商户信息和用户评价,支持用户点赞、收藏商户等功能,并通过大数据分析为用户提供个性化的推荐服务。其优点在于庞大的用户基础和丰富的商户资源,能够有效提升用户的消费决策效率;然而,由于平台上信息量巨大,质量参差不齐,有时难以保证所有评价的真实性和客观性。再比如美团,它不仅提供餐饮点评服务,还涵盖了酒店预订、电影票购买等多个领域。美团利用其强大的算法和技术能力,实现了高效的商户推荐和精准营销,帮助商家吸引目标客户群体。美团的优点在于其广泛的业务覆盖范围和服务深度,以及对新趋势和技术的应用能力,不过,随着业务的快速扩展,美团也面临着管理和维护庞大用户数据的压力,包括确保数据安全、保护用户隐私等方面的问题。此外,对于小型商户而言,要在如此竞争激烈的环境中脱颖而出,可能需要投入更多的资源用于在线推广和品牌建设。
在国外,商户点评管理系统的发展同样迅速,并且在技术创新和服务优化方面有着显著的进步。这些系统不仅注重用户生成内容的质量和真实性,还强调利用先进的技术手段提升用户体验和商户的服务能力。一个典型的例子是Yelp,这是一个在美国及其他多个国家广泛使用的商户点评平台。通过其社区驱动的模式鼓励用户提供详细的商户评价,并设有专门的机制来确保评论的真实性和客观性,例如通过验证用户的身份和消费记录来过滤虚假评论。优势在于其强大的社区基础和对本地市场的深刻理解,使得它能够为用户提供高度相关的推荐和服务。再比如TripAdvisor,专注于旅游和酒店行业的点评服务系统。允许旅行者分享他们的住宿、餐饮及活动体验,并基于这些评价为其他用户提供旅行规划建议。该平台的一大特色是其详尽的目的地指南和用户生成的照片、视频内容,极大地丰富了用户的参考资源。优点在于其广泛的国际覆盖范围和多语言支持,使其成为全球旅行者的首选平台之一;但是,与Yelp类似,TripAdvisor也需要不断应对虚假评论的问题,并且需要持续改进其算法以更好地处理海量的数据,确保向用户提供最有价值的信息
本论文共分为七个主要章节,具体结构如下:
1. 绪论:介绍研究背景与意义,回顾国内外研究现状,并概述论文的组织结构。
2. 相关技术介绍:详细介绍与本研究相关的技术,包括Java语言、B/S框架、SpringBoot框架、Vue技术、MySQL数据库。
3. 需求分析:对系统的功能需求和非功能需求进行分析,明确用户和管理员的需求,并进行可行性分析,包括技术、操作和经济可行性。
4. 系统设计:涵盖系统架构设计、总体流程设计和功能设计,并进行数据库的概念设计与表设计。
5. 系统实现:具体描述各个功能模块的实现过程,展示系统如何根据需求进行开发。
6. 系统测试:阐述测试的目的、方法和内容,分析测试结果并得出结论,以验证系统的稳定性和功能完整性。
7. 总结:总结研究的主要成果和贡献,指出存在的不足及未来的研究方向。
Java语言是一种广泛使用的高级编程语言,具有平台无关性、面向对象特性和丰富的标准库。Java通过Java虚拟机(JVM)实现跨平台运行,开发者可以编写一次代码,在任何支持JVM的环境中执行。Java的面向对象特性使得代码复用和模块化变得更加容易,促进了软件的维护和扩展。Java支持多线程编程,允许开发者在同一程序中同时执行多个任务,提升了应用程序的性能。
Java语言的语法结构简洁且易于理解,吸引了大量开发者。Java的标准库包含数据结构、输入输出处理、网络编程等众多功能模块。这使得开发者在构建应用程序时能够高效利用已有工具,减少重复劳动。Java广泛应用于企业级应用、移动应用、Web开发和大数据处理等领域。
SpringBoot框架是基于Spring框架的开源项目,简化Java应用程序的开发过程。SpringBoot通过约定优于配置的理念,减少了传统Spring应用的繁琐配置,开发者可以快速搭建和部署应用程序。框架提供了一系列默认配置,支持自动化配置,简化了应用启动的复杂性。SpringBoot内置了嵌入式Web服务器,使得开发者能够独立运行Java应用,无需外部容器。
SpringBoot支持微服务架构,开发者可以轻松创建和管理多个微服务。框架集成了丰富的功能模块,包括安全、数据访问和消息中间件等,支持RESTful API和JSON数据格式的处理。SpringBoot还提供了强大的监控和管理功能,允许开发者实时监控应用的健康状态和性能指标。借助SpringBoot,开发者能够高效构建和维护现代企业级应用,满足复杂业务需求。
Vue是一种渐进式JavaScript框架,专注于构建用户界面。Vue采用组件化的开发模式,允许开发者将应用程序拆分为独立的、可重用的组件,从而提高了开发效率和代码的可维护性。框架的核心库专注于视图层,支持数据绑定和DOM操作,提供了简洁的API。Vue的虚拟DOM机制提升了应用的性能,减少了实际DOM操作的次数。
🙊作者简介:多年一线开发工作经验,分享技术代码帮助学生学习。自有计算机毕设的工作室团队,专注计算机毕设开发、定制、远程、文档编写指导等。
🍅 欢迎点赞 👍 收藏 ⭐留言 📝
🍅 Java毕设项目精品实战案例《2000+套》🍅
⬇️文章末尾获取联系方式,需要源码+毕设论文或者演示视频可以联系⬇️
⚡感兴趣大家可以点点关注收藏,后续更新更多项目资料。⚡
UML(统一建模语言)用例图是需求分析阶段常用的工具,通过直观的图形方式表示系统的功能需求和参与者。每个用例图包含一系列用例,即系统能够执行的特定功能,以及与之交互的参与者。本文将对系统按照角色模块进行需求分析。
用户可以点击商户推荐界面进行商户信息浏览。用户可以对某个商户进行点赞和收藏或者评论操作,支持在搜索框中搜索某个商户详情。点击查看公告资讯进行最新资讯动态的浏览。可以通过个人中心对个人资料和登录密码进行修改。用户用例图如图3-1所示。

图3-1用户用例图
商户登录后,在个人中心可以修改密码和修改个人信息,可以点击商户进行所经营商户资料的上传,包括商铺名称、负责人、图片、联系电话、商户地址、经营范围等,可供前端用户查看。商户用例图如图3-2所示。

图3-2商户用例图
管理员可以对用户进行增删改查操作,并锁定用户账户。管理员可以对商户信息进行管理。管理员负责对每个商户的订购信息进行添加、修改、删除操作。管理员可以对商户统计、点赞数、评论数等进行统计以及通过图表形式进行体现,管理员还系统管理包括关于我们、公告资讯分类、公告资讯、轮播图、系统日志等,主要由管理员进行添加、修改、删除操作。管理员用例图如图3-3所示。

图3-3管理员用例图
系统采用SpringBoot 框架开发,该系统分为VIEW层、Controller层、Model层、DAO层和持久化数据存储层,VIEW层支持电脑浏览器访问系统。VIEW 层与 Controller 层紧密结合并系协同工作,共同完成前台页面的数据展示;Controller层为控制层,通过接收前端请求的参数进行业务处理,返回指定的路径或数据;Model层主要是服务层,用于业务逻辑处理;DAO 和持久化层,主要用于访问数据库和持久化数据。整个系统架构如图4-1所示。

图4-1 系统架构图
登录流程图如图4-2所示。

图4-2登录流程图
修改密码流程图如图4-3所示。

图4-3修改密码流程图

图4-4系统功能结构图
在进行数据库设计时,概念设计帮助明确系统的整体结构和需求。在这一阶段,需要确定实体、属性以及它们之间的关系,为后续的数据库表设计奠定基础。接下来,将深入探讨数据库表设计的具体细节,实现更高效的数据存储和管理。
概念设计是数据库设计的第一步,其主要目标是对系统的数据需求进行全面的理解和抽象。在这一阶段,通过建立实体-关系模型(ER模型)来识别系统中的关键实体、属性及其相互关系。概念设计的输出是一个清晰的ER图,作为后续数据库表设计的基础。以下将展示系统的全局E-R图。

图4-5 系统总E-R关系图
这一阶段的重点是将概念模型转换为实际的数据库结构,包括表的创建、字段的定义及数据类型的选择。每个实体通常对应于数据库中的一张表,而实体的属性则转化为表的列。以下是系统的数据库表设计展示。
表名:dinggouxinxi
功能:订购信息
| 字段名称 | 类型 | 长度 | 字段说明 | 主键 | 默认值 |
| id | bigint | 主键 | 主键 | ||
| addtime | timestamp | 创建时间 | CURRENT_TIMESTAMP | ||
| dinggoubianhao | varchar | 200 | 订购编号 | ||
| shangpinmingcheng | varchar | 200 | 商品名称 | ||
| shangpinfenlei | varchar | 200 | 商品分类 | ||
| shangpintupian | longtext | 4294967295 | 商品图片 | ||
| shangpinjiage | double | 商品价格 | |||
| dinggoushuliang | int | 订购数量 | |||
| zongjine | double | 总金额 | |||
| dinggoushijian | date | 订购时间 |
表名:yonghu
功能:用户
| 字段名称 | 类型 | 长度 | 字段说明 | 主键 | 默认值 |
| id | bigint | 主键 | 主键 | ||
| addtime | timestamp | 创建时间 | CURRENT_TIMESTAMP | ||
| yonghuzhanghao | varchar | 200 | 用户账号 | ||
| mima | varchar | 200 | 密码 | ||
| yonghuxingming | varchar | 200 | 用户姓名 | ||
| xingbie | varchar | 200 | 性别 | ||
| shoujihaoma | varchar | 200 | 手机号码 | ||
| touxiang | longtext | 4294967295 | 头像 |
表名:aboutus
功能:关于我们
| 字段名称 | 类型 | 长度 | 字段说明 | 主键 | 默认值 |
| id | bigint | 主键 | 主键 | ||
| addtime | timestamp | 创建时间 | CURRENT_TIMESTAMP | ||
| title | varchar | 200 | 标题 | ||
| subtitle | varchar | 200 | 副标题 | ||
| content | longtext | 4294967295 | 内容 | ||
| picture1 | longtext | 4294967295 | 图片1 | ||
| picture2 | longtext | 4294967295 | 图片2 | ||
| picture3 | longtext | 4294967295 | 图片3 |
表名:users
功能:管理员表
| 字段名称 | 类型 | 长度 | 字段说明 | 主键 | 默认值 |
| id | bigint | 主键 | 主键 | ||
| username | varchar | 100 | 用户名 | ||
| password | varchar | 100 | 密码 | ||
| image | varchar | 200 | 头像 | ||
| role | varchar | 100 | 角色 | 管理员 | |
| addtime | timestamp | 新增时间 | CURRENT_TIMESTAMP |
表名:syslog
功能:系统日志
| 字段名称 | 类型 | 长度 | 字段说明 | 主键 | 默认值 |
| id | bigint | 主键 | 主键 | ||
| addtime | timestamp | 创建时间 | CURRENT_TIMESTAMP | ||
| username | varchar | 200 | 用户名 | ||
| operation | varchar | 200 | 用户操作 | ||
| method | varchar | 200 | 请求方法 | ||
| params | longtext | 4294967295 | 请求参数 | ||
| time | bigint | 请求时长(毫秒) | |||
| ip | varchar | 200 | IP地址 |
表名:storeup
功能:收藏表
| 字段名称 | 类型 | 长度 | 字段说明 | 主键 | 默认值 |
| id | bigint | 主键 | 主键 | ||
| addtime | timestamp | 创建时间 | CURRENT_TIMESTAMP | ||
| userid | bigint | 用户id | |||
| refid | bigint | 商品id | |||
| tablename | varchar | 200 | 表名 | ||
| name | varchar | 200 | 名称 | ||
| picture | longtext | 4294967295 | 图片 | ||
| type | varchar | 200 | 类型 | 1 | |
| inteltype | varchar | 200 | 推荐类型 | ||
| remark | varchar | 200 | 备注 |
表名:shanghu
功能:商户
| 字段名称 | 类型 | 长度 | 字段说明 | 主键 | 默认值 |
| id | bigint | 主键 | 主键 | ||
| addtime | timestamp | 创建时间 | CURRENT_TIMESTAMP | ||
| shangpumingcheng | varchar | 200 | 商铺名称 | ||
| mima | varchar | 200 | 密码 | ||
| fuzeren | varchar | 200 | 负责人 | ||
| tupian | longtext | 4294967295 | 图片 | ||
| lianxidianhua | varchar | 200 | 联系电话 | ||
| shangpindizhi | varchar | 200 | 商品地址 | ||
| jingyingfanwei | longtext | 4294967295 | 经营范围 | ||
| thumbsupnum | int | 赞 | 0 | ||
| crazilynum | int | 踩 | 0 | ||
| clicktime | datetime | 最近点击时间 | |||
| clicknum | int | 点击次数 | 0 | ||
| discussnum | int | 评论数 | 0 | ||
| storeupnum | int | 收藏数 | 0 |
表名:news
功能:公告资讯
| 字段名称 | 类型 | 长度 | 字段说明 | 主键 | 默认值 |
| id | bigint | 主键 | 主键 | ||
| addtime | timestamp | 创建时间 | CURRENT_TIMESTAMP | ||
| title | varchar | 200 | 标题 | ||
| introduction | longtext | 4294967295 | 简介 | ||
| typename | varchar | 200 | 分类名称 | ||
| name | varchar | 200 | 发布人 | ||
| headportrait | longtext | 4294967295 | 头像 | ||
| clicknum | int | 点击次数 | 0 | ||
| clicktime | datetime | 最近点击时间 | |||
| thumbsupnum | int | 赞 | 0 | ||
| crazilynum | int | 踩 | 0 | ||
| storeupnum | int | 收藏数 | 0 | ||
| picture | longtext | 4294967295 | 图片 | ||
| content | longtext | 4294967295 | 内容 |
表名:discussshanghu
功能:商户评论表
| 字段名称 | 类型 | 长度 | 字段说明 | 主键 | 默认值 |
| id | bigint | 主键 | 主键 | ||
| addtime | timestamp | 创建时间 | CURRENT_TIMESTAMP | ||
| refid | bigint | 关联表id | |||
| userid | bigint | 用户id | |||
| avatarurl | longtext | 4294967295 | 头像 | ||
| nickname | varchar | 200 | 用户名 | ||
| content | longtext | 4294967295 | 评论内容 | ||
| reply | longtext | 4294967295 | 回复内容 | ||
| thumbsupnum | int | 赞 | 0 | ||
| crazilynum | int | 踩 | 0 | ||
| istop | int | 置顶(1:置顶,0:非置顶) | 0 | ||
| tuserids | longtext | 4294967295 | 赞用户ids | ||
| cuserids | longtext | 4294967295 | 踩用户ids |
-
🙊作者简介:多年一线开发工作经验,分享技术代码帮助学生学习。自有计算机毕设的工作室团队,专注计算机毕设开发、定制、远程、文档编写指导等。
🍅 欢迎点赞 👍 收藏 ⭐留言 📝
🍅 Java毕设项目精品实战案例《2000+套》🍅
⬇️文章末尾获取联系方式,需要源码+毕设论文或者演示视频可以联系⬇️
⚡感兴趣大家可以点点关注收藏,后续更新更多项目资料。⚡
系统实现
用户可以在商户点评管理系统界面中点击注册按钮,对应输入用户账户、密码、确认密码、用户姓名、性别、手机号码、头像等进行提交,注册后资料由系统验证,验证成功后,表明创建账户成功,用户才可以凭账户和密码进行登录使用该系统。
注册登录界面如图5-1所示。

图5-1 注册登录界面
登录成功后,用户进入首页模块,首页主要展示轮播图以及各大功能板块,功能导航栏在系统界面直上方,用户可见公告资讯以及商户模块,也可以点击搜索框查找对应内容。
首页界面如图5-2所示。

图5-2 首页界面
公告资讯模块允许用户查看平台发布的各类公告,如活动通知、系统维护等。用户可以收藏感兴趣的公告。每个公告还支持点赞功能,用户可以对公告表达自己的喜好或关注度。
公告资讯界面如图5-3所示。

图5-3 公告资讯界面
用户点击商户推荐后,能够浏览平台上所有商户的详细信息,包括负责人、联系电话、商户地址、点餐次数等。每家商户页面下方设有点赞按钮,让用户可以快速表达对商户的喜爱和支持。同时,用户还可以通过收藏功能将心仪的商户保存至个人列表,方便日后快速访问。这些互动功能不仅提升了用户的使用体验,也帮助商户获得更多关注和潜在顾客。
商户推荐界面如图5-4所示。

图5-4 商户推荐界面
管理员登录系统时,需输入管理员账号和密码,通过身份验证后进入后台管理页面。登录过程确保管理员身份的唯一性和安全性。管理员可以在此界面访问系统的各个管理模块。
登录界面如图5-5所示。

图5-5 登录界面
管理员可以通过用户管理模块对平台用户进行增、删、改、查等操作。管理员能够查看用户的详细信息并根据需要对用户进行锁定或解除锁定。
用户管理界面如图5-6所示。

图5-6 用户管理界面
管理员可以通过商户管理模块对平台上的商户进行增、删、改、查操作。管理员有权限审核商户上传的资料信息
商户管理界面如图5-7所示。

图5-7 商户管理界面
管理员能够通过后台管理系统对订购信息进行添加、修改和删除操作,确保商户服务信息的实时更新与准确性。添加新订购信息时,管理员可以详细录入服务内容、价格及有效期等关键信息。修改功能允许管理员根据商户需求调整现有订购信息,保持信息的最新状态。
订购信息管理界面如图5-8所示。

图5-8 订购信息管理界面
公告资讯管理模块允许管理员添加、删除或修改公告资讯,确保平台内的公告资讯随时更新。
公告资讯管理界面如图5-9所示。

图5-9 公告资讯管理界面
在轮播图管理模块,管理员可以对轮播图进行设置管理。
轮播图管理界面如图5-10所示。

图5-10 轮播图管理界面
采用功能测试用例对系统进行测试,以下是详细的测试用例。
公告资讯表是用来验证公告资讯模块的功能,确保用户能够顺利浏览、搜索、收藏、点赞。公告资讯测试用例表如表6-1所示。
表6-1 公告资讯测试用例表
| 测试项 | 测试用例 | 预期结果 | 结论 |
| 公告资讯功能测试 | 1. 用户进入公告资讯页面 | 页面加载正常,展示所有公告资讯 | 与预期结果一致 |
| 2. 用户按资讯标题搜索 | 页面显示匹配的资讯内容 | 与预期结果一致 | |
| 3. 用户按类型搜索 | 页面显示符合条件的资讯,按类型排列 | 与预期结果一致 | |
| 4. 用户按标签搜索 | 页面显示符合条件的资讯,按价标签排列 | 与预期结果一致 | |
| 5. 用户点击公告资讯详情查看详细信息 | 公告资讯详情页面展示详细图片、类型、内容等信息 | 与预期结果一致 | |
| 6. 用户点赞资讯 | 在资讯界面点击点赞 | 与预期结果一致 | |
| 7. 用户将资讯加入收藏 | 资讯添加到用户的收藏夹,收藏夹页面更新 | 与预期结果一致 | |
| 8. 用户对资讯进行评论 | 评论提交成功,页面显示用户评论 | 与预期结果一致 |
商户表是用来验证商户信息模块的功能,确保用户能够顺利参与点赞、评论、收藏。商户测试用例表如表6-2所示。
表6-2 商户测试用例表
| 测试项 | 测试用例 | 预期结果 | 结论 |
| 商户功能测试 | 1. 用户进入商户页面 | 页面加载正常,展示所有商户列表 | 与预期结果一致 |
| 2. 用户浏览某个商户具体详情 | 用户可以查看该商户内容,进行点评和收藏 | 与预期结果一致 | |
| 3. 用户点评该商户 | 点评成功,页面显示用户的评论信息 | 与预期结果一致 | |
| 4. 用户搜索某个商户 | 系统弹出该商户详情 | 与预期结果一致 | |
| 5. 用户收藏某个商户 | 添加至收藏夹 | 与预期结果一致 |
系统简介表是用来验证系统简介模块的功能,确保用户能够正常查看系统简介、收藏和点赞。系统简介测试用例表如表6-3所示。
表6-3 系统简介测试用例表
| 测试项 | 测试用例 | 预期结果 | 结论 |
| 系统简介功能测试 | 1. 用户进入系统简介页面 | 页面加载正常,展示所有系统简介 | 与预期结果一致 |
| 2. 用户查看某个系统简介的详细信息 | 用户可以查看系统简介的详细内容 | 与预期结果一致 |
用户管理表是用来验证管理员对用户管理功能的测试,确保管理员能够有效地增、删、改、查用户信息。用户管理测试用例表如表6-4所示。
表6-4 用户管理测试用例表
| 测试项 | 测试用例 | 预期结果 | 结论 |
| 用户管理功能测试 | 1. 管理员进入用户管理页面 | 页面加载正常,展示所有用户信息 | 与预期结果一致 |
| 2. 管理员查询用户信息 | 管理员能成功搜索并查看用户信息 | 与预期结果一致 | |
| 3. 管理员对用户进行锁定操作 | 锁定用户成功,用户账户不可再登录 | 与预期结果一致 | |
| 4. 管理员解除用户锁定 | 解锁用户成功,用户账户恢复正常 | 与预期结果一致 | |
| 5. 管理员删除用户 | 删除用户成功,用户信息从系统中移除 | 与预期结果一致 |
商户管理表是用来验证管理员对商户管理功能的测试,确保管理员能够有效地增、删、改、查商户信息。商户管理测试用例表如表6-5所示。
表6-5 商户管理测试用例表
| 测试项 | 测试用例 | 预期结果 | 结论 |
| 商户管理功能测试 | 1. 管理员进入商户管理页面 | 页面加载正常,展示所有商户信息 | 与预期结果一致 |
| 2. 管理员查询商户信息 | 管理员能成功搜索并查看商户信息 | 与预期结果一致 | |
| 3. 管理员对商户进行锁定操作 | 锁定商户成功,商户账户不可再登录 | 与预期结果一致 | |
| 4. 管理员解除商户锁定 | 解锁商户成功,商户账户恢复正常 | 与预期结果一致 | |
| 5. 管理员删除商户 | 删除商户成功,商户信息从系统中移除 | 与预期结果一致 |
参考文献
[1]华康民,殷旭颂. 基于Python的网易云音乐评论数据分析系统的设计与实现 [J]. 现代信息科技, 2024, 8 (24): 72-76. DOI:10.19850/j.cnki.2096-4706.2024.24.015.
[2]张晴,史率,袁宝华. 基于协同过滤算法的美食点评系统研究 [J]. 现代计算机, 2024, 30 (22): 217-220+225.
[3]张姝曦,陈建峡,肖亮,等. 基于RoBERTa的评论与评分推荐系统模型研究 [J]. 湖北工业大学学报, 2024, 39 (05): 48-54.
[4]张瑞. 基于深度学习的用户评论多粒度情感分析研究与系统实现[D]. 石河子大学, 2024.
[5]段海欣. 融合评论与评分的个性化深度推荐系统的研究[D]. 山西大学, 2024. DOI:10.27284/d.cnki.gsxiu.2024.000428.
[6]何婕. 民宿评论情感倾向及其对评论有用性的影响研究[D]. 贵州大学, 2024. DOI:10.27047/d.cnki.ggudu.2024.002368.
[7]Liu H . Comparative Application of Teaching Methods in C Language and JAVA Programming Courses [J]. International Journal of New Developments in Education, 2024, 6 (1):
[8]Nakamura H ,Sonoyama A ,Kamiyama T , et al. Performance Study of Kotlin and Java Programs with Bytecode Analysis: [J]. Journal of Information Processing, 2024, 32 380-395.
[9]贾茜茜. 基于评分与评论的推荐系统研究[D]. 河北工程大学, 2023. DOI:10.27104/d.cnki.ghbjy.2023.000917.
[10]杜新宇. 基于关键词提取的评论分析系统研究[D]. 太原师范学院, 2023. DOI:10.27844/d.cnki.gtysf.2023.000092.
[11]顾佳. 酒店在线评论有用性影响因素的实证研究[D]. 东南大学, 2023. DOI:10.27014/d.cnki.gdnau.2023.000483.
[12]李雨馨. 在线评论对电商平台产品销量的影响研究[D]. 中国石油大学(北京), 2023. DOI:10.27643/d.cnki.gsybu.2023.000687.
[13]何旭. 考虑消费者在线评论影响的产品定价决策及应对机制研究[D]. 重庆交通大学, 2023. DOI:10.27671/d.cnki.gcjtc.2023.001053.
🙊作者简介:多年一线开发工作经验,分享技术代码帮助学生学习。自有计算机毕设的工作室团队,专注计算机毕设开发、定制、远程、文档编写指导等。
🍅 欢迎点赞 👍 收藏 ⭐留言 📝
🍅 Java毕设项目精品实战案例《2000+套》🍅
⬇️文章末尾获取联系方式,需要源码+毕设论文或者演示视频可以联系⬇️
⚡感兴趣大家可以点点关注收藏,后续更新更多项目资料。⚡










被折叠的 条评论
为什么被折叠?



