Prometheus(普罗米修斯) 是一种 新型监控告警工具,Kubernetes 的流行带动了 Prometheus 的应用。
全文参考自 prometheus 学习笔记(1)-mac 单机版环境搭建[1]
Mac 上安装 Prometheus
brew install prometheus
安装路径在 /usr/local/Cellar/prometheus/2.20.1,
配置文件在 /usr/local/etc/prometheus.yml:
global:
scrape_interval: 15s
scrape_configs:
- job_name: "prometheus"
static_configs:
- targets: ["localhost:9090"]
切换到安装目录的 bin 文件夹,
cd /usr/local/Cellar/prometheus/2.20.1/bin
执行:
./prometheus --config.file=/usr/local/etc/prometheus.yml
此时可访问localhost:9090,有如下页面:
在Status中可以看到若干元信息.
安装 grafana
brew install grafana
安装路径在 /usr/local/Cellar/grafana/7.1.5,
配置文件在 /usr/local/etc/grafana/grafana.ini,
可在此修改默认的端口等信息
启动:
grafana-server --config=/usr/local/etc/grafana/grafana.ini --homepath /usr/local/share/grafana --packaging=brew cfg:default.paths.logs=/usr/local/var/log/grafana cfg:default.paths.data=/usr/local/var/lib/grafana cfg:default.paths.plugins=/usr/local/var/lib/grafana/plugins
访问localhost:3000,有如下页面:
(默认的用户名/密码均为 admin,首次登陆必须修改密码)
Grafana 是一个单纯的前端图表展示工具, 必须为其添加数据源,才能读取到数据进而进行展示, 参考下图:
Grafana 支持非常多的数据源.
选择Prometheus数据源, 指定 URL 地址, 然后保存即可
安装 pushgateway
在 Prometheus 官网[2]搜索pushgateway, 下载 pushgateway-1.2.0.darwin-amd64.tar.gz[3]
本地解压,运行
./pushgateway
此时, 在localhost:9091/页面Status这个 Tab 页,可见:
pushgateway的作用:(图片来自网络)
(图片来自煎鱼大佬的 Prometheus 快速入门[4])
即 客户端(不管是通过代码, 还是直接终端敲命令行) 将数据 push 到网关(pushgateway), 然后 Prometheus 从网关 pull 数据
修改 Prometheus 的配置文件
vim /usr/local/etc/prometheus.yml
增加如下几行,重启 Prometheus,以让新的配置文件生效.
- job_name: "push-metrics"
static_configs:
- targets: ["localhost:9091"]
honor_labels: true
(Prometheus 提供了多种语言的 sdk, 最简单的方式是通过 shell)
推送一个指标:
echo "cui_metric 100" | curl --data-binary @- http://localhost:9091/metrics/job/dashen_blog
推送多个指标:
cat <<EOF | curl --data-binary @- http://localhost:9091/metrics/job/dashen_blog
blog_visit_total{blogid="12345",domain="dashen.tech",clientip="10.0.1.1"} 20
blog_visit_total{blogid="34567",domain="dashen.tech",clientip="10.0.1.2"} 30
blog_visit_total{blogid="56789",domain="dashen.tech",clientip="10.0.1.3"} 40
EOF
blog_visit_total 相当于指标名称,{ }中的内容相当于 tag,在查询时可根据 tag 进行过滤,最后的 20、30、40 相当于具体的指标值。
dashen_blog 是 job 名称, 可根据需要修改
此时http://localhost:9091上, 已能看到刚才 push 的数据:
http://localhost:9090, Prometheus 里也能感知刚添加的数据
Prometheus 本质上是一个时序数据库. curl 命令可以多执行几次, 相当于持续向时序数据库中写入数据.
配置 Grafana
1.新建 Dashboard
可在设置中进行相关修改
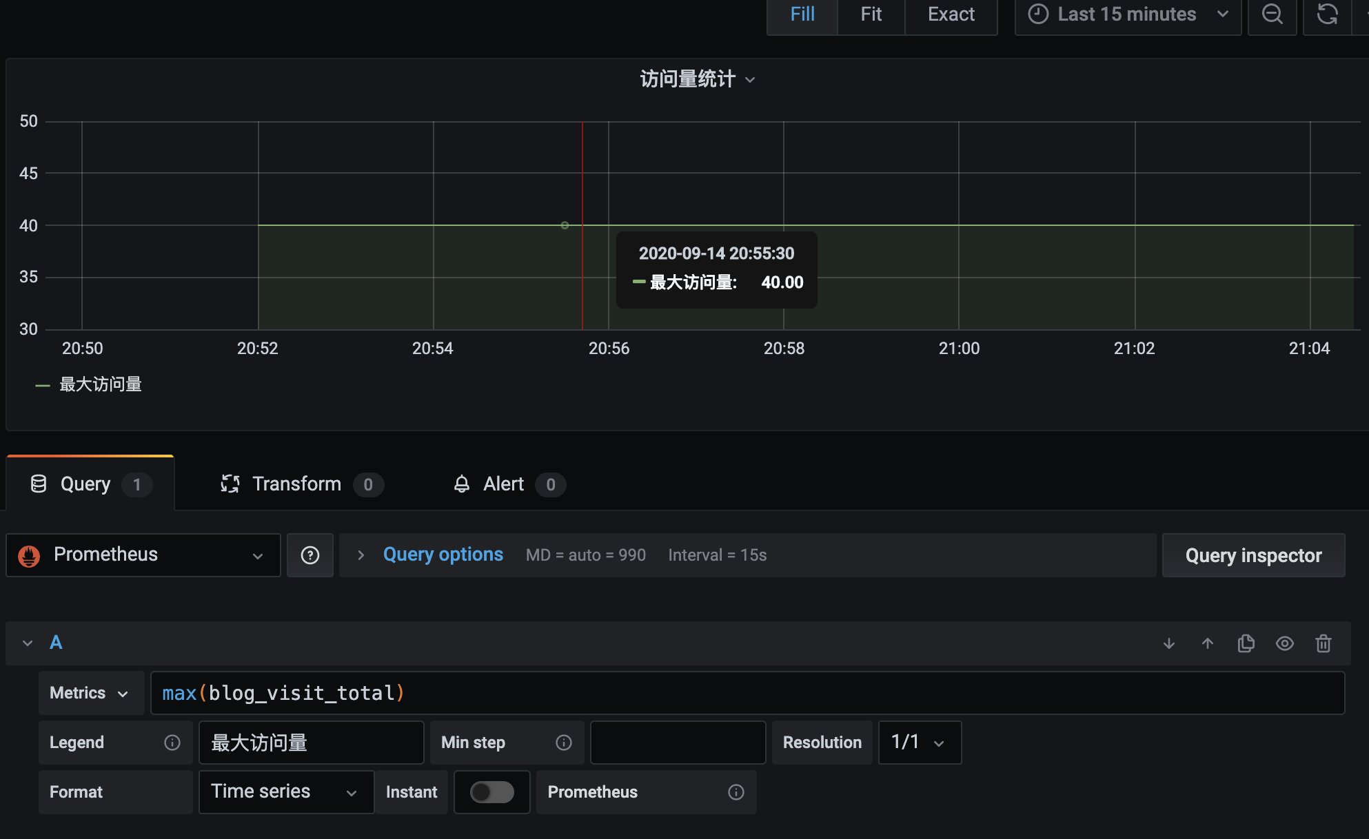
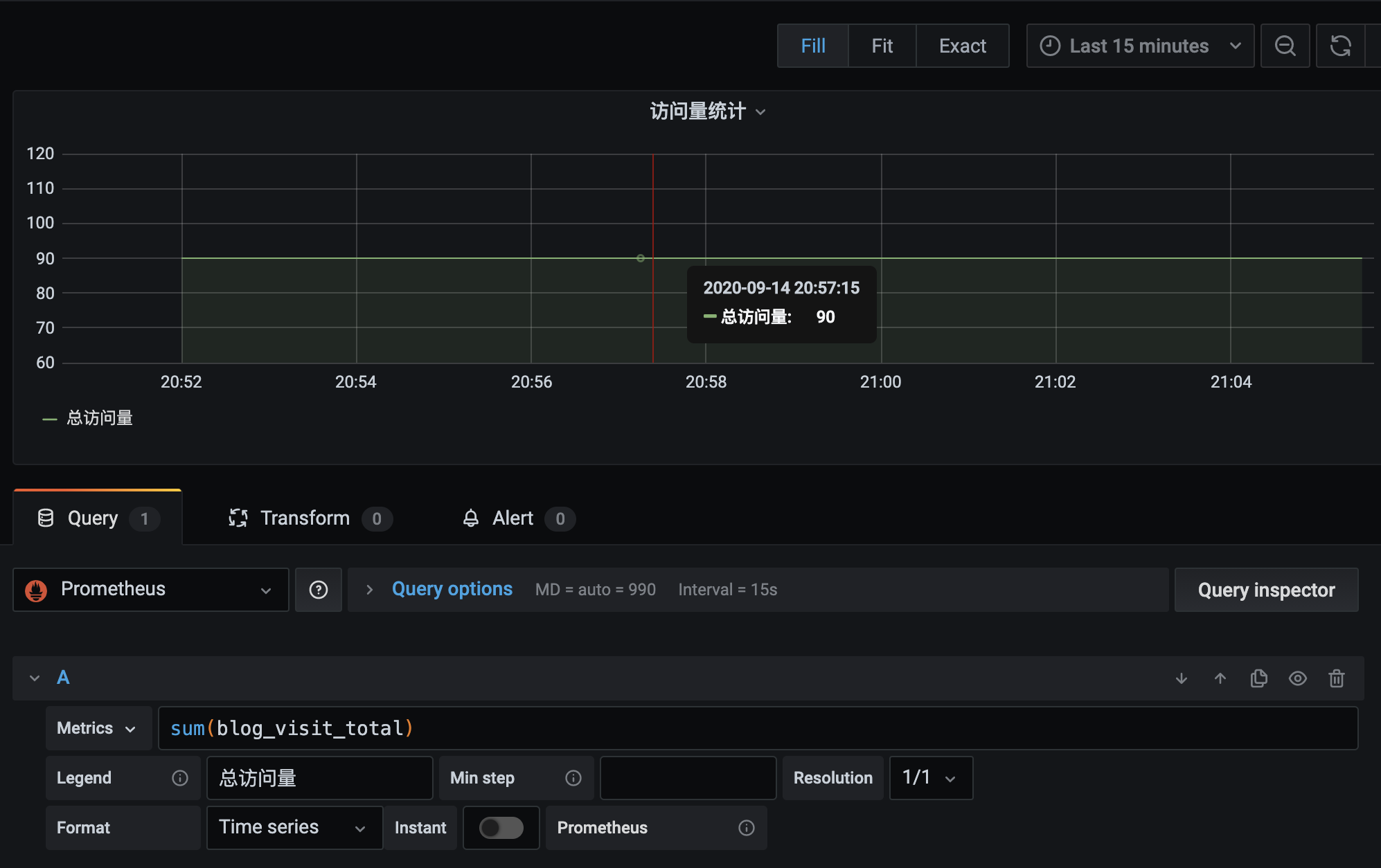
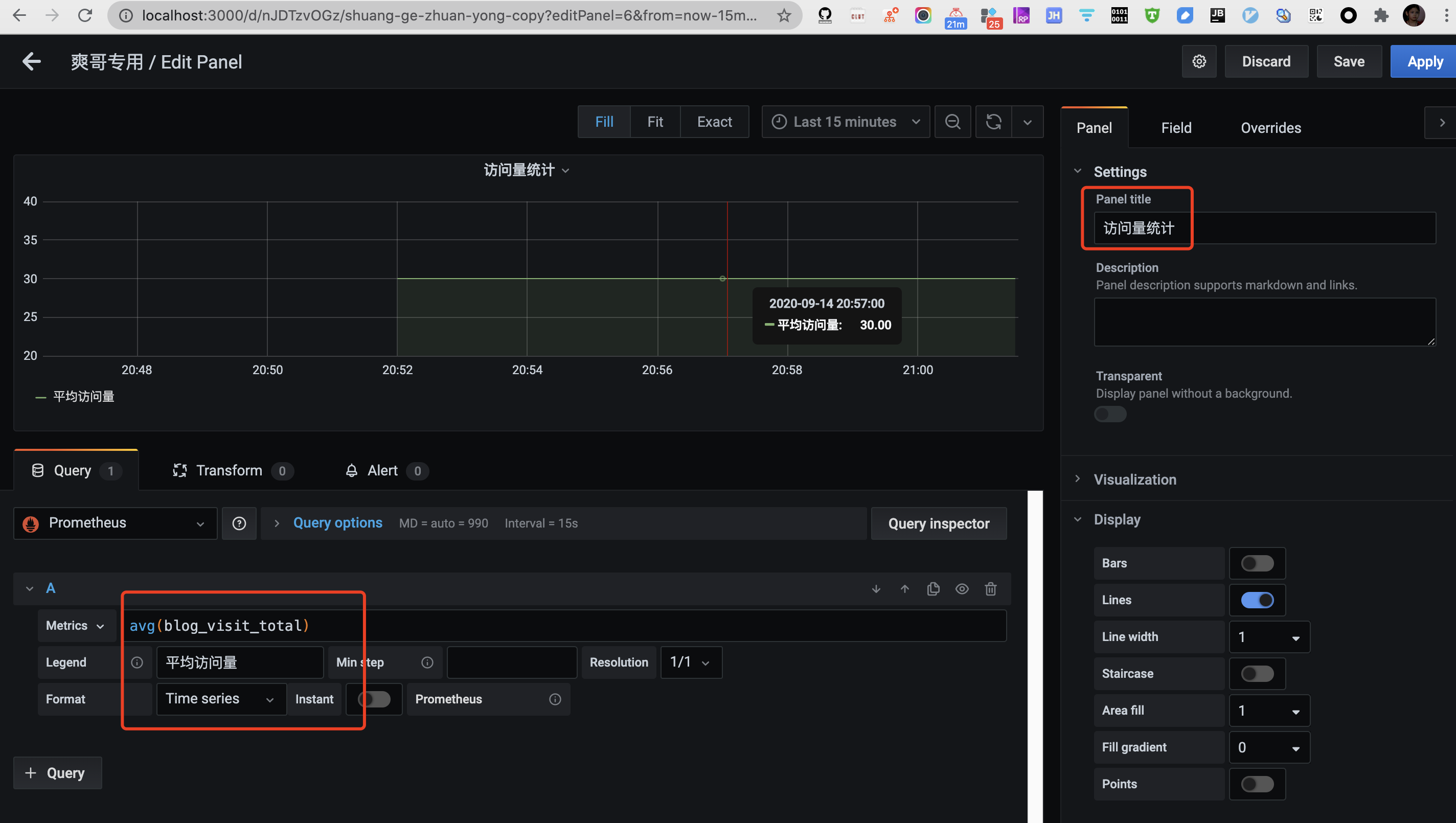
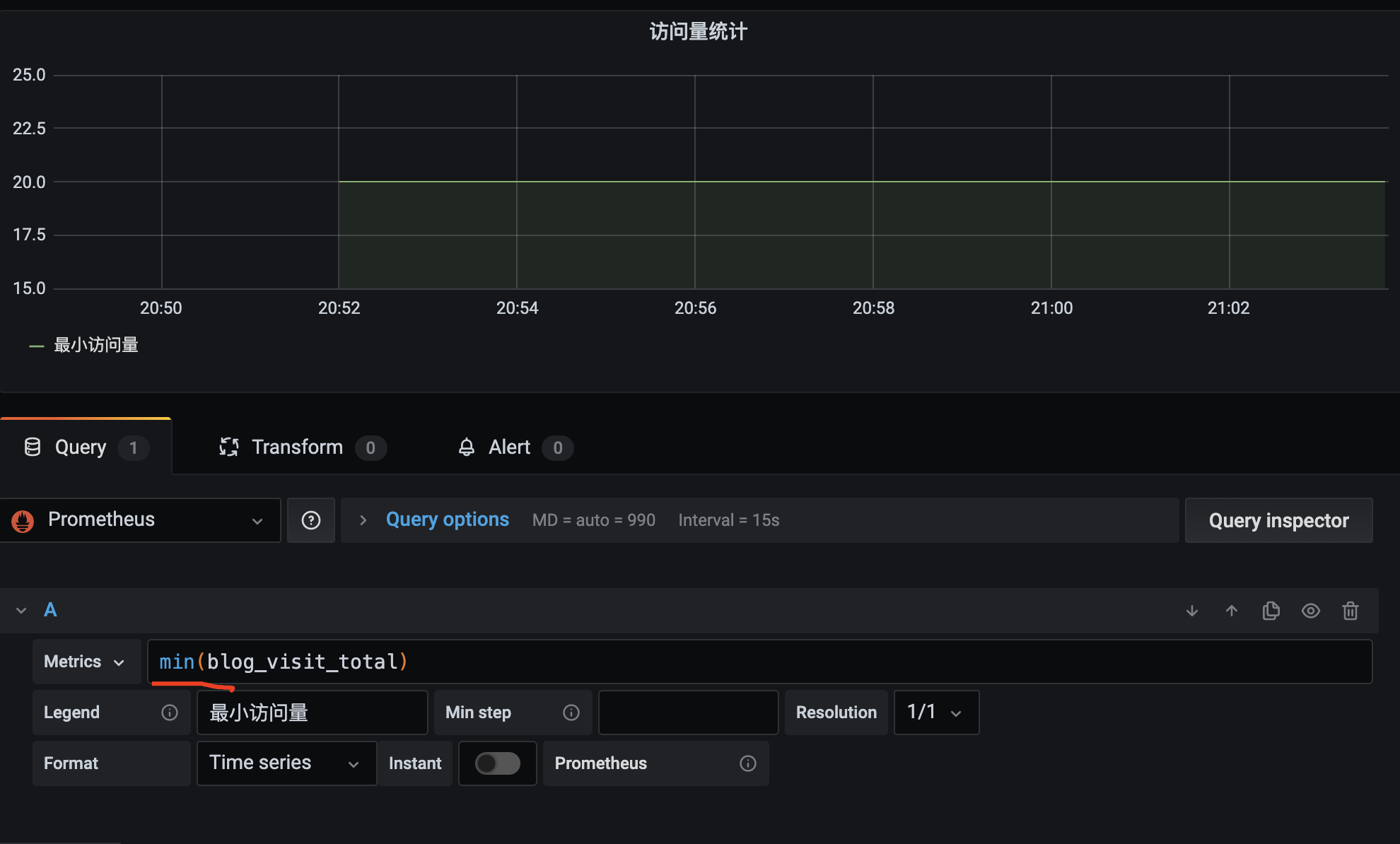
2.添加图表
(可以用 sum/max/min/avg 这类聚合函数统计指标)
参考&进阶:
新型监控告警工具 prometheus(普罗米修斯)的入门使用[5]
Prometheus 快速入门[6]
Prometheus 四大度量指标的了解和应用[7]
使用 Prometheus 对 Go 程序进行指标采集[8]
Prometheus 推拉
Prometheus 是一个开源的监控系统,具有强大的查询语言和数据模型,用于收集和存储时间序列数据。Prometheus 通过 pull 模型从被监控的目标(如服务器、容器等)中获取数据,然后将其存储在本地数据库中。Prometheus 还提供了一种称为 pushgateway 的组件,用于允许被监控的目标通过 push 模型向 Prometheus 推送指标数据。
在 pull 模型中,Prometheus 通过 HTTP 协议从被监控的目标中拉取数据。被监控的目标必须运行一个称为 exporter 的组件,用于暴露指标数据的 HTTP 接口。Prometheus 定期通过该接口获取指标数据。
在 push 模型中,被监控的目标将指标数据推送到一个称为 pushgateway 的中间代理组件中。然后,Prometheus 定期从 pushgateway 中获取指标数据。推送数据的方式对于一些短暂存在的任务非常有用,比如批处理作业、临时性的任务等等,因为这些任务在 Prometheus 抓取数据之前就已经消失了,导致这些指标数据无法被 Prometheus 采集。
5 分钟了解 Prometheus[9]
prometheus 架构[10]
Prometheus 核心组件[11]
[Prometheus 学习笔记(1)Prometheus 架构简介[12]]
参考资料
prometheus 学习笔记(1)-mac 单机版环境搭建: https://www.cnblogs.com/yjmyzz/p/how-to-install-prometheus-and-grafana.html
[2]Prometheus 官网: https://prometheus.io/download/
[3]pushgateway-1.2.0.darwin-amd64.tar.gz: https://github.com/prometheus/pushgateway/releases/download/v1.2.0/pushgateway-1.2.0.darwin-amd64.tar.gz
[4]Prometheus 快速入门: https://eddycjy.com/posts/prometheus/2020-05-16-startup/
[5]新型监控告警工具 prometheus(普罗米修斯)的入门使用: https://blog.youkuaiyun.com/lijiaocn/article/details/81865120
[6]Prometheus 快速入门: https://eddycjy.com/posts/prometheus/2020-05-16-startup/
[7]Prometheus 四大度量指标的了解和应用: https://eddycjy.com/posts/prometheus/2020-05-16-metrics/
[8]使用 Prometheus 对 Go 程序进行指标采集: https://eddycjy.com/posts/prometheus/2020-05-16-pull/
[9]5 分钟了解 Prometheus: https://blog.youkuaiyun.com/Dou_Hua_Hua/article/details/108535495
[10]prometheus 架构: https://prometheus.kpingfan.com/01-introduction/01.prometheus%E6%9E%B6%E6%9E%84/
[11]Prometheus 核心组件: https://yunlzheng.gitbook.io/prometheus-book/parti-prometheus-ji-chu/quickstart/prometheus-arch
[12][Prometheus 学习笔记(1)Prometheus 架构简介: https://www.cnblogs.com/linuxk/p/12017580.html
本文由 mdnice 多平台发布
文章详细介绍了如何在Mac上安装和配置Prometheus、Grafana以及pushgateway,包括Prometheus的Scrape配置,Grafana的数据源添加,以及如何使用pushgateway进行数据推送。
1176

被折叠的 条评论
为什么被折叠?



