title: B站拆解视频的创作
tags: 拆解
date: 2020-5-18 00:53:00
urlname: bilibili_iphoneSE
折腾的最高境界~把iPhone SE改装成台式机全纪录!
这是在B站和达尔闻合作的拆解视频。
达尔闻负责人说:“有一个拆解视频活动要不要参加?”
我:“拆解的视频那么多,得搞出来创意才行呀!”
我:“要不我把手机拆解了,然后再组装一下?搞一个物联网相关的装置!”

视频发布以后有人上传至抖音,一下子有230多万的播放量!在B站更是具有30多万播放!期间还上了数码区的热门排行榜!
这件事无异让我见识到了互联网的威力,然而整个事件如今恢复平静,一切却又不值得一提了。今天以博客记之。

下图为 整个项目的开发流程和具体实现!

那么它有什么意义呢?以下问答来自于达尔闻公众号(达尔闻说),欢迎关注!
唤醒Siri之后,Siri怎么知道b站有多少粉丝?怎么读取温湿度的?
苹果在IOS12更新了“捷径”,后来更名为“快捷指令”,这个工具具有自由度非常高的接口,配合Siri真的是非常有意思!利用快捷指令里面的网络访问接口进行编程,就可以进行任意的互联网访问操作甚至爬虫!我上大学的时候,就可以通过Siri来帮我爬虫免登陆连接校园网WIFI。
原理很简单:http协议发起GET请求访问B站粉丝数API从返回的json字段中解析出粉丝数,然后Siri语音播报。
下图举例Siri查询B站粉丝数的程序(控制风扇、台灯类似):

Arduino和手机是怎么连接的?
Arduino温湿度采集板上插入了一块儿ESP01(WIFI模组),WIFI模组内部刷入自己开发的WZ指令,就可以进行MQTT协议数据透传。然后Arduino采集板将温湿度上报服务器,Siri通过上述网络方法访问服务器,服务器再返回包含温湿度字段的json包,最后iPhone解析朗读即可。

Arduino采集板的功能有哪些?
Arduino采集板本来是自己学习绘制PCB时所做的,这次正好用上。采用CP2102的串口芯片,以及Type-C的接口,同时板载OLED12864显示屏、RGB灯、SHT30温湿度芯片、ESP01接口,可进行环境温湿度采集以及网络传输和本地数据显示。
基于现在的设计,还可以扩展更多功能吗?
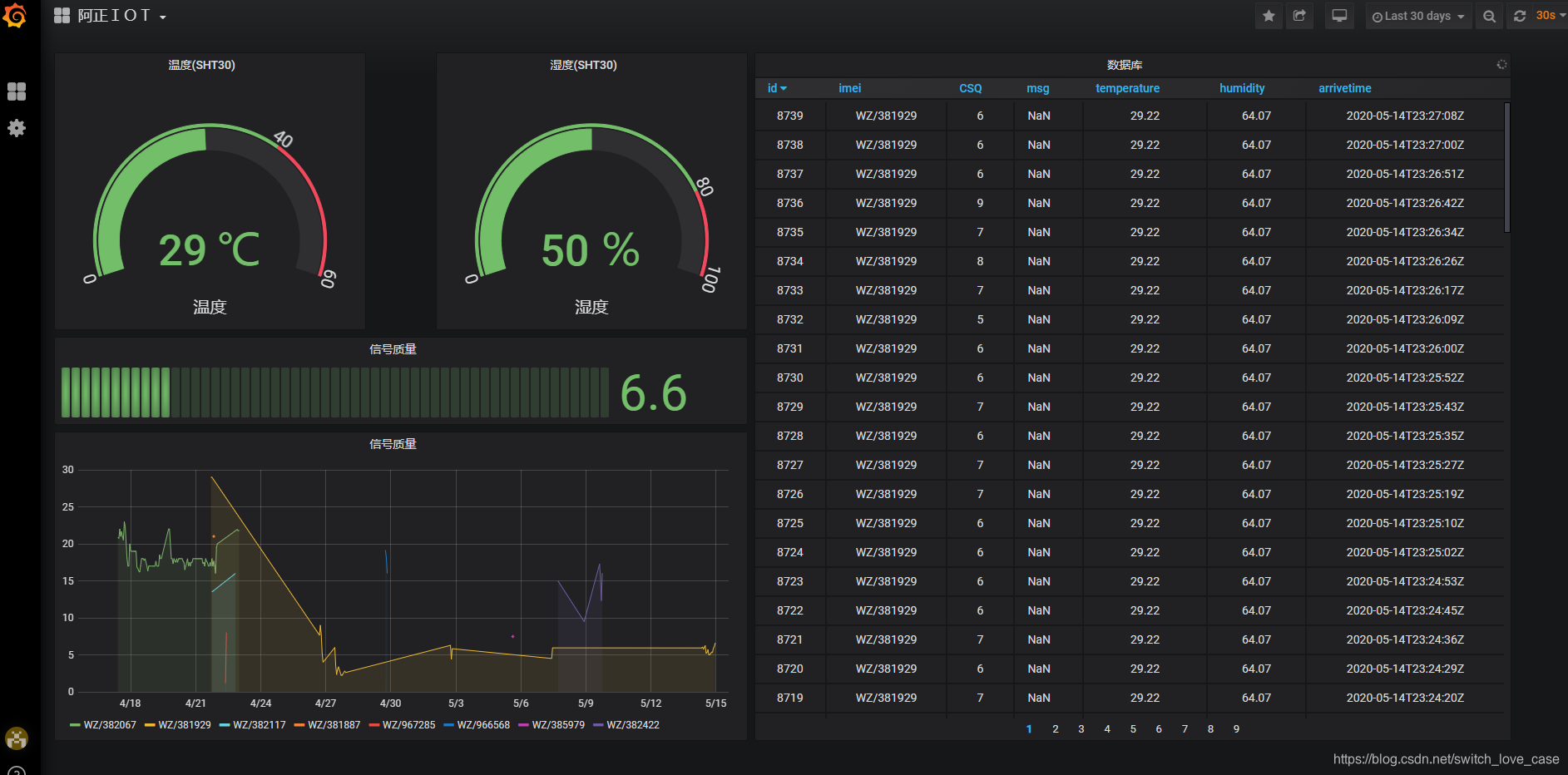
能!现在的“小蓝”,就是一个完整的物联网终端,比如对接我自己做的迷你IOT平台( grafana搭建)进行数据大屏展示(视频中有展示):

下图是浏览器示图:

如果你有开发相应的硬件,就可以进行你能想到的任何场景的智能家居的联动,例如:利用iPhone的快捷指令的定时和编程操作,可以实现每天定时执行相应的物联网操作,比如定时早起开灯等等、语音开电脑、语音开窗等,一切皆有可能!
阿正寄语
会有人质疑做这个作品的意义?从我的角度来说,手机是闲置的,将它作为物联网终端桌面摆件岂不快哉?快乐来源于折腾,或许B站20W+的播放就是这件事的意义吧…
2020年5月18日晚。 好好学习,努力工作。

博主将iPhoneSE拆解并改装成台式机,结合Arduino和ESP01模组,利用Siri和快捷指令实现智能家居控制,如读取B站粉丝数、温湿度等。
8万+

被折叠的 条评论
为什么被折叠?



