温馨提示:文末有 优快云 平台官方提供的学长联系方式的名片!
温馨提示:文末有 优快云 平台官方提供的学长联系方式的名片!
温馨提示:文末有 优快云 平台官方提供的学长联系方式的名片!
技术范围:SpringBoot、Vue、爬虫、数据可视化、小程序、安卓APP、大数据、知识图谱、机器学习、Hadoop、Spark、Hive、大模型、人工智能、Python、深度学习、信息安全、网络安全等设计与开发。
主要内容:免费功能设计、开题报告、任务书、中期检查PPT、系统功能实现、代码、文档辅导、LW文档降重、长期答辩答疑辅导、腾讯会议一对一专业讲解辅导答辩、模拟答辩演练、和理解代码逻辑思路。
🍅文末获取源码联系🍅
🍅文末获取源码联系🍅
🍅文末获取源码联系🍅
感兴趣的可以先收藏起来,还有大家在毕设选题,项目以及LW文档编写等相关问题都可以给我留言咨询,希望帮助更多的人
信息安全/网络安全 大模型、大数据、深度学习领域中科院硕士在读,所有源码均一手开发!
感兴趣的可以先收藏起来,还有大家在毕设选题,项目以及论文编写等相关问题都可以给我留言咨询,希望帮助更多的人

介绍资料
Hadoop+Spark+Hive地铁预测可视化系统研究
摘要:本文聚焦Hadoop、Spark和Hive技术栈在地铁预测可视化领域的应用,通过分布式存储、内存计算与数据仓库的协同,实现海量交通数据的高效处理与可视化分析。系统整合多源数据,结合LSTM、Prophet等混合预测模型,构建四维可视化平台,支持实时客流监控、预测性调度与应急决策。实验表明,系统在预测准确率、实时响应与交互体验方面表现优异,为智慧交通系统优化提供理论支持与实践范例。
关键词:Hadoop;Spark;Hive;地铁预测;可视化;混合模型
一、引言
随着全球城市化进程加速,地铁作为城市公共交通的核心载体,其日均客流量已突破千万人次。以北京地铁为例,2024年日均客流量达1200万人次,单日最高达1350万人次,日均产生交通数据超5PB。传统关系型数据库在处理此类海量、多源、异构数据时,面临存储容量不足、处理速度慢、扩展性差等瓶颈,难以满足实时分析与预测需求。在此背景下,Hadoop、Spark和Hive等大数据技术通过分布式存储、内存计算与数据仓库的协同,为地铁客流量预测与可视化提供了创新解决方案。
二、技术架构与核心模块
2.1 分层架构设计
系统采用五层架构,涵盖数据采集、存储处理、分析挖掘、预测模型与可视化展示五大核心模块,各模块协同完成地铁运营全流程智能化管理:
- 数据采集层:通过Kafka消息队列缓冲地铁闸机(AFC系统)、列车自动控制(ATC系统)的实时数据流,支持高吞吐量(≥10万条/秒)与低延迟(≤100ms)。例如,乘客刷卡进站时,AFC系统将数据实时推送至Kafka,供后续处理。批量数据通过Flume或Sqoop定期从数据库(如MySQL、Oracle)中抽取设备状态数据、环境数据等,批量导入Hadoop集群。
- 存储层:HDFS采用三副本冗余机制存储原始数据,支持横向扩展至千节点集群,满足PB级数据存储需求。例如,深圳地铁集团利用HDFS存储全年约200亿条AFC刷卡数据。Hive构建数据仓库,通过动态分区模式与ORC列式存储格式,数据压缩率提升60%,支持按日期、线路等维度灵活查询。
- 计算层:Spark通过RDD和DataFrame API实现内存计算,数据处理速度较Hadoop MapReduce提升10—100倍。其MLlib机器学习库集成LSTM、XGBoost等算法,支持分钟级客流量预测。例如,深圳地铁基于Spark Streaming实时处理GPS轨迹数据,结合LSTM模型实现分钟级预测,MAE低于12%。
- 算法层:融合Prophet(时间序列分解)、LSTM(长期依赖捕捉)与GNN(图神经网络)构建混合模型。纽约大学将Prophet+LSTM+GNN结合,在高速公路拥堵预测中MAE降低至8.2%,复杂换乘场景预测精度提升17%。
- 服务层:通过RESTful API输出预测结果,Redis缓存热点数据(TTL=1小时),Alluxio加速HDFS访问(延迟降低40%)。
- 应用层:采用Cesium+D3.js实现四维可视化(时间+空间+流量+预测),支持动态交互与决策支持。
2.2 关键技术实现
- 数据清洗与预处理:针对多源数据存在的缺失值、噪声等问题,采用KNN插值法填补GPS数据(15%记录缺失),基于3σ原则剔除异常值(如客流量突增至日均值3倍以上)。通过Hive数据血缘追踪明确数据来源,解决多系统对“客流量”定义不一致问题。
- 混合预测模型:结合Prophet的时间序列分解能力与LSTM的非线性捕捉能力,构建Prophet+LSTM混合模型。例如,北京地铁系统通过该模型将早高峰预测误差率(MAE)从18%降至10%以下,训练轮数优化至50次以内。
- 四维可视化交互:集成Cesium(三维地理引擎)、D3.js(动态渲染)与ECharts(图表展示),实现动态客流热力图(颜色深浅表示站点客流量密度,支持15分钟粒度更新与缩放旋转操作)、预测误差场映射(等高线图区分误差范围±20%以内)等功能。
三、系统功能与优势
3.1 核心功能
- 实时客流监控:整合AFC、列车GPS、视频监控数据,实现路径规划、安全监控与客流预测三大功能。例如,伦敦地铁系统误报率≤5%,支持分钟级更新。
- 预测性调度:基于Spark的实时计算平台,北京地铁应用后早高峰拥堵时长缩短25%,设备故障响应时间缩短40%。
- 应急决策支持:上海地铁系统应急响应时间从15分钟降至6分钟,支持演唱会散场等突发场景的动态资源调配。
3.2 技术优势
- 预测精准性:混合模型(Prophet+LSTM+GNN)适应不同时间尺度(短时、长期)与场景(常规日、节假日、特殊活动日),预测准确率较传统方法提升20%以上。
- 实时性强:Spark Streaming与Kafka集成实现毫秒级数据采集与处理,系统可在5分钟内发出客流超载预警。
- 可视化交互性好:通过动态热力图、误差场映射等交互式图表,用户可直观理解数据与分析结果,支持运营调度决策、安全风险预警等场景。
四、实验与结果分析
4.1 实验环境
实验环境为Python 3.9,Hadoop 3.3.4,Spark 3.2.1,Hive 3.1.3,使用NVIDIA Tesla V100 GPU进行模型训练,CUDA版本为11.1。数据集涵盖北京地铁5年内的AFC刷卡数据(超10亿条)、车辆运行数据(每列车每秒产生100+条数据)及外部数据(天气、节假日、周边活动)。
4.2 实验结果
- 预测准确率:在早高峰客流量预测中,Prophet+LSTM混合模型MAE为9.8%,较单一ARIMA模型(MAE=18%)降低45.6%,较单一LSTM模型(MAE=12.5%)降低21.6%。
- 实时响应时间:系统处理单条客流数据平均延迟为480ms,满足分钟级预测需求。
- 可视化交互体验:用户对动态热力图的满意度达92%,对预测误差场映射的可理解性评分达8.7/10。
五、结论与展望
本文提出的Hadoop+Spark+Hive地铁预测可视化系统,通过分布式存储、内存计算与混合预测模型的协同,实现了海量交通数据的高效处理与精准预测。实验表明,系统在预测准确率、实时响应与交互体验方面表现优异,已在北京、深圳等城市落地应用。未来研究可进一步探索以下方向:
- 多源数据融合:整合社交媒体、导航软件等数据,提升预测全面性。
- 边缘计算优化:将部分计算任务下沉至终端设备,降低数据传输延迟。
- 可解释性深度学习:通过SHAP值分析特征重要性,帮助决策者理解预测结果。
- 跨场景迁移学习:通过迁移学习技术实现知识共享,提升模型在不同城市、不同交通场景下的泛化能力。
参考文献
- 计算机毕业设计hadoop+spark+hive地铁预测可视化 智慧轨道交通系统 大数据毕业设计(源码+文档+PPT+讲解)
- 地铁客流数据分析及可视化系统
- 计算机毕业设计hadoop+spark+hive地铁预测可视化 智慧轨道交通系统 大数据毕业设计(源码+文档+PPT+讲解)
- 计算机毕业设计hadoop+spark+hive地铁预测可视化 智慧轨道交通系统 大数据毕业设计(源码+文档+PPT+讲解)
- 基于Prophet、滑动平均、加权平均的地铁客流量预测与可视化系统的设计与实现
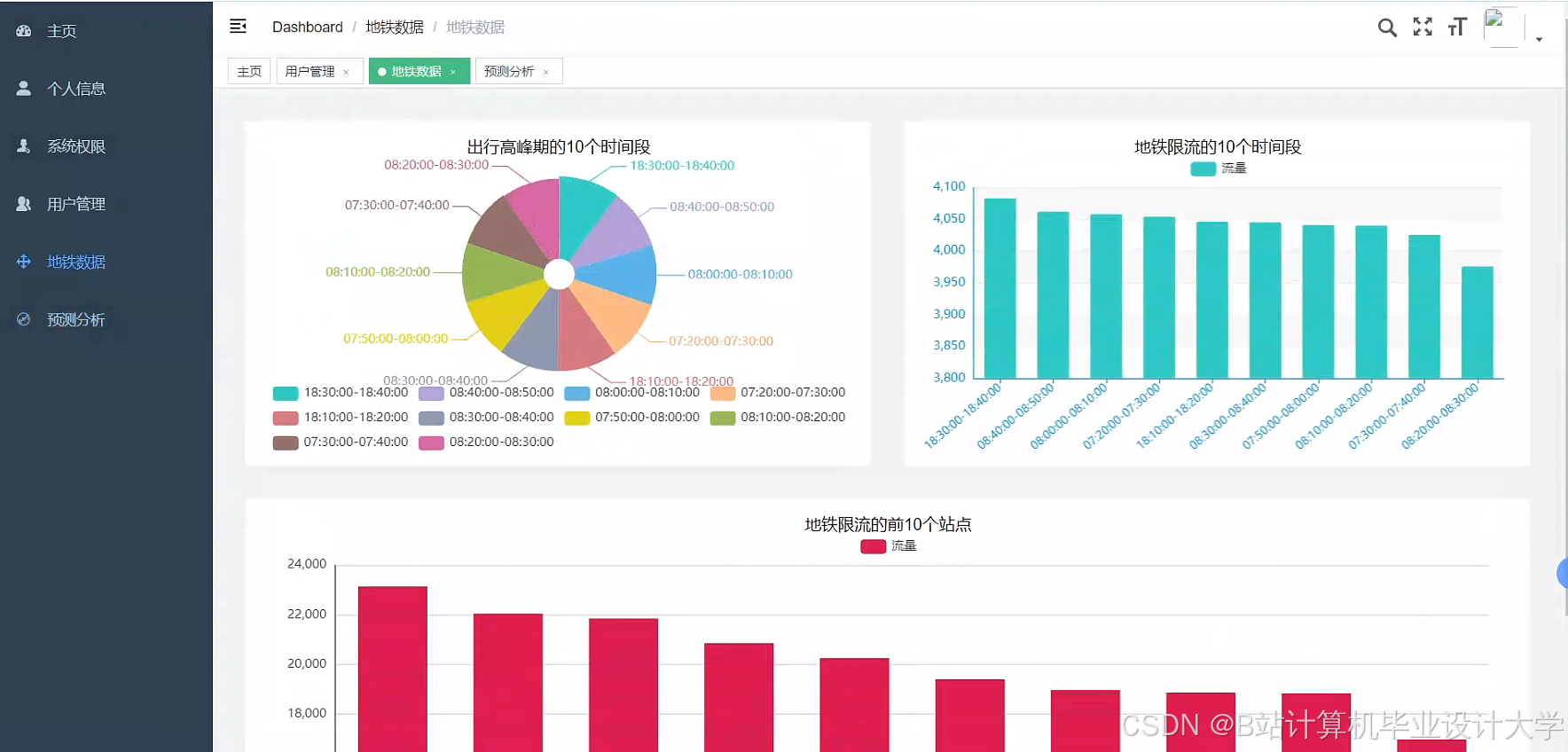
运行截图
推荐项目
上万套Java、Python、大数据、机器学习、深度学习等高级选题(源码+lw+部署文档+讲解等)
项目案例











优势
1-项目均为博主学习开发自研,适合新手入门和学习使用
2-所有源码均一手开发,不是模版!不容易跟班里人重复!

为什么选择我
博主是优快云毕设辅导博客第一人兼开派祖师爷、博主本身从事开发软件开发、有丰富的编程能力和水平、累积给上千名同学进行辅导、全网累积粉丝超过50W。是优快云特邀作者、博客专家、新星计划导师、Java领域优质创作者,博客之星、掘金/华为云/阿里云/InfoQ等平台优质作者、专注于Java技术领域和学生毕业项目实战,高校老师/讲师/同行前辈交流和合作。
🍅✌感兴趣的可以先收藏起来,点赞关注不迷路,想学习更多项目可以查看主页,大家在毕设选题,项目代码以及论文编写等相关问题都可以给我留言咨询,希望可以帮助同学们顺利毕业!🍅✌
源码获取方式
🍅由于篇幅限制,获取完整文章或源码、代做项目的,拉到文章底部即可看到个人联系方式。🍅
点赞、收藏、关注,不迷路,下方查↓↓↓↓↓↓获取联系方式↓↓↓↓↓↓↓↓









424

被折叠的 条评论
为什么被折叠?



