温馨提示:文末有 优快云 平台官方提供的学长联系方式的名片!
温馨提示:文末有 优快云 平台官方提供的学长联系方式的名片!
温馨提示:文末有 优快云 平台官方提供的学长联系方式的名片!
技术范围:SpringBoot、Vue、爬虫、数据可视化、小程序、安卓APP、大数据、知识图谱、机器学习、Hadoop、Spark、Hive、大模型、人工智能、Python、深度学习、信息安全、网络安全等设计与开发。
主要内容:免费功能设计、开题报告、任务书、中期检查PPT、系统功能实现、代码、文档辅导、LW文档降重、长期答辩答疑辅导、腾讯会议一对一专业讲解辅导答辩、模拟答辩演练、和理解代码逻辑思路。
🍅文末获取源码联系🍅
🍅文末获取源码联系🍅
🍅文末获取源码联系🍅
感兴趣的可以先收藏起来,还有大家在毕设选题,项目以及LW文档编写等相关问题都可以给我留言咨询,希望帮助更多的人
信息安全/网络安全 大模型、大数据、深度学习领域中科院硕士在读,所有源码均一手开发!
感兴趣的可以先收藏起来,还有大家在毕设选题,项目以及论文编写等相关问题都可以给我留言咨询,希望帮助更多的人

介绍资料
Hadoop+Spark+Hive交通拥堵预测与交通流量预测技术说明
一、技术背景与需求分析
随着城市化进程加速,全球城市交通拥堵问题日益严峻。我国一线城市年均因拥堵造成的经济损失超千亿元,且交通流量呈现动态性、周期性和突发性特征。传统基于单一传感器或简单统计模型的预测方法难以应对复杂交通场景,存在数据覆盖不足、实时性差、预测精度低等问题。智慧交通需整合多源异构数据(如GPS轨迹、手机信令、气象、社交媒体等),通过分布式计算与机器学习技术实现动态拥堵预测与流量优化。
二、技术架构设计
基于Hadoop、Spark和Hive构建的交通预测系统采用分层架构,包含数据采集层、数据存储层、数据处理层、预测模型层和应用展示层,各层协同完成交通数据从采集到预测的全流程。
(一)数据采集层
- 多源数据整合:采集GPS轨迹数据(出租车、网约车)、卡口数据(车牌、速度)、气象数据(降雨、能见度)、社交媒体文本(如微博“#堵车#”)、高德地图事件数据(事故、施工)等10余类异构数据。
- 实时传输机制:通过Kafka消息队列缓冲数据,确保每秒10万条记录接入不丢失;部署Scrapy爬虫抓取公开数据,结合Flume实现数据从采集端到存储端的实时流转。
(二)数据存储层
- HDFS分布式存储:Hadoop的HDFS采用三副本冗余机制存储原始数据(如GPS轨迹文件按天分区),支持横向扩展至千节点集群,单日采集的10TB数据可自动分散存储,避免单点故障。
- Hive数据仓库:构建三层表结构(ODS原始层、DWD清洗层、DWS聚合层),按时间(如hour字段)和空间(如road_id字段)创建分区表。例如,查询某路段某时段流量时仅扫描对应分区,查询时间缩短70%;使用ORC列式存储格式提升数据压缩率达60%,减少I/O开销。
- HBase实时存储:针对需低延迟访问的实时数据(如最近5分钟流量),利用HBase的列式存储和快速随机读写能力,支持毫秒级响应。
(三)数据处理层
- 数据清洗与预处理:
- 初步清洗:在采集端通过Spark Streaming实时处理缺失值(如KNN插值法填充卡口速度)、异常值(如基于3σ原则过滤速度>120km/h的数据),并统一数据格式(如时间戳标准化)。
- 时空聚合:按路段和时间段(如15分钟)聚合流量、平均速度等指标,生成时间序列数据。
- 特征提取:从时间序列中提取统计特征(均值、方差、最大值)、周期性特征(小时、星期、节假日标志)、趋势特征(滑动窗口均值变化率),以及外部特征(天气、周边活动)。
- 数据关联:将传感器数据、GPS数据和社交媒体数据进行关联,例如通过时间窗口和空间距离匹配,构建多维度特征向量。
(四)预测模型层
- 时间序列模型:
- ARIMA:适用于线性、平稳时间序列,通过差分、自回归和移动平均参数建模,预测短期流量。例如,对某路段早高峰流量建模,预测误差<10%。
- Prophet:分解时间序列为趋势、季节性和节假日效应,处理周期性(如工作日/周末差异)与残差趋势。
- 机器学习模型:
- LSTM神经网络:捕捉时间序列中的长期依赖关系,处理非线性、非平稳数据。通过Spark的Deep Learning Pipelines(DLP)库构建LSTM模型,输入历史流量和特征向量,输出未来1小时流量预测值。实验表明,LSTM在复杂场景下的预测准确率较ARIMA提高15%。
- XGBoost:基于梯度提升树的优化算法,支持并行计算,适合大规模数据训练。在Spark上通过ml.dmlc.xgboost4j库实现分布式训练,预测速度较单机提升5倍。
- 随机森林:处理高维特征数据,通过集成多棵决策树减少过拟合。例如,输入天气、节假日、周边事件等特征,预测拥堵概率。
- 混合模型:
- Prophet+LSTM:结合时间序列分解与深度学习,提升预测精度。例如,在预测城市道路网络客流量时,融合模型综合考虑道路拓扑结构、时间变化规律及非线性特征,提供更准确的预测结果。
- AST-CNN(注意力时空卷积网络):动态调整时空特征权重,使客流量预测误差率降至9%。
(五)应用展示层
- 后端服务:使用Spring Boot开发RESTful API,通过JDBC或Hive JDBC连接Hive数据库,处理前端请求并返回预测结果。例如,用户查询某路段未来1小时流量时,API调用预测模型层获取数据并返回JSON格式结果。
- 前端可视化:基于ECharts和Leaflet构建可视化平台,展示实时交通地图(如热力图显示拥堵程度)、流量趋势图(如折线图展示历史与预测流量)和预警信息(如红色标注预计拥堵路段),支持用户交互(如缩放、筛选时间段)。
三、关键技术应用与优化
- Kafka+Flume集成:Kafka作为消息队列缓冲传感器数据,Flume将数据写入HDFS。例如,配置Flume的Kafka Source和HDFS Sink,实现数据从Kafka到HDFS的实时流转。
- Spark与Hive/HBase集成:
- Spark SQL查询Hive:通过创建SparkSession对象并启用Hive支持,直接查询Hive表。例如:
python
1from pyspark.sql import SparkSession
2spark = SparkSession.builder \
3 .appName("Traffic Prediction") \
4 .enableHiveSupport() \
5 .getOrCreate()
6df = spark.sql("SELECT * FROM traffic_data WHERE hour=8")
- Spark读写HBase:通过spark-hbase-connector库实现Spark与HBase交互,例如将实时预测结果写入HBase:
python
1from pyspark.sql import SparkSession
2spark = SparkSession.builder \
3 .appName("HBase Integration") \
4 .config("hbase.zookeeper.quorum", "zk1,zk2,zk3") \
5 .getOrCreate()
6df.write \
7 .format("org.apache.hadoop.hbase.spark") \
8 .option("hbase.table", "traffic_predictions") \
9 .save()
- 模型调优与评估:
- 超参数优化:使用Optuna框架实现自动化调优,调整LSTM隐藏层维度、学习率等参数,将预测误差率(MAE)控制在10%以内。
- 评估指标:采用平均绝对误差(MAE)、均方误差(MSE)、均方根误差(RMSE)和F1值等指标评估模型性能。例如,拥堵预测F1值≥0.85,流量预测MAPE(平均绝对百分比误差)≤12%。
四、技术优势与挑战
- 技术优势:
- 高扩展性:基于Hadoop的分布式架构支持横向扩展,可轻松应对PB级数据存储与处理需求。
- 高实时性:Spark的内存计算能力结合Kafka的实时传输机制,实现端到端延迟<3秒的实时预测。
- 高精度预测:混合模型融合时间序列分析与深度学习优势,捕捉交通流量的时空关联性与非线性特征。
- 现存挑战:
- 数据质量:多源数据存在缺失值、噪声等问题(如15%的GPS记录因信号干扰丢失),需复杂清洗流程。
- 模型泛化能力:不同城市、不同交通场景下模型适应性差,需引入外部特征(如天气、节假日)提升泛化能力。
- 系统性能:大规模数据实时处理对系统性能要求高,需优化Spark任务调度和Hive查询效率。
五、未来发展方向
- 多模态融合:结合视频监控(如YOLOv8检测站台拥挤度)和手机信令数据,提升预测全面性。
- 边缘计算:将轻量级模型(如TinyML)部署至站台终端,实现本地化实时预测,降低数据传输延迟。
- 强化学习优化:通过强化学习动态调整模型参数(如根据实时客流量调整LSTM隐藏层节点数),使预测响应时间缩短40%。
- 可解释性增强:结合SHAP值解释特征贡献,提升模型透明度,辅助交通调度决策。
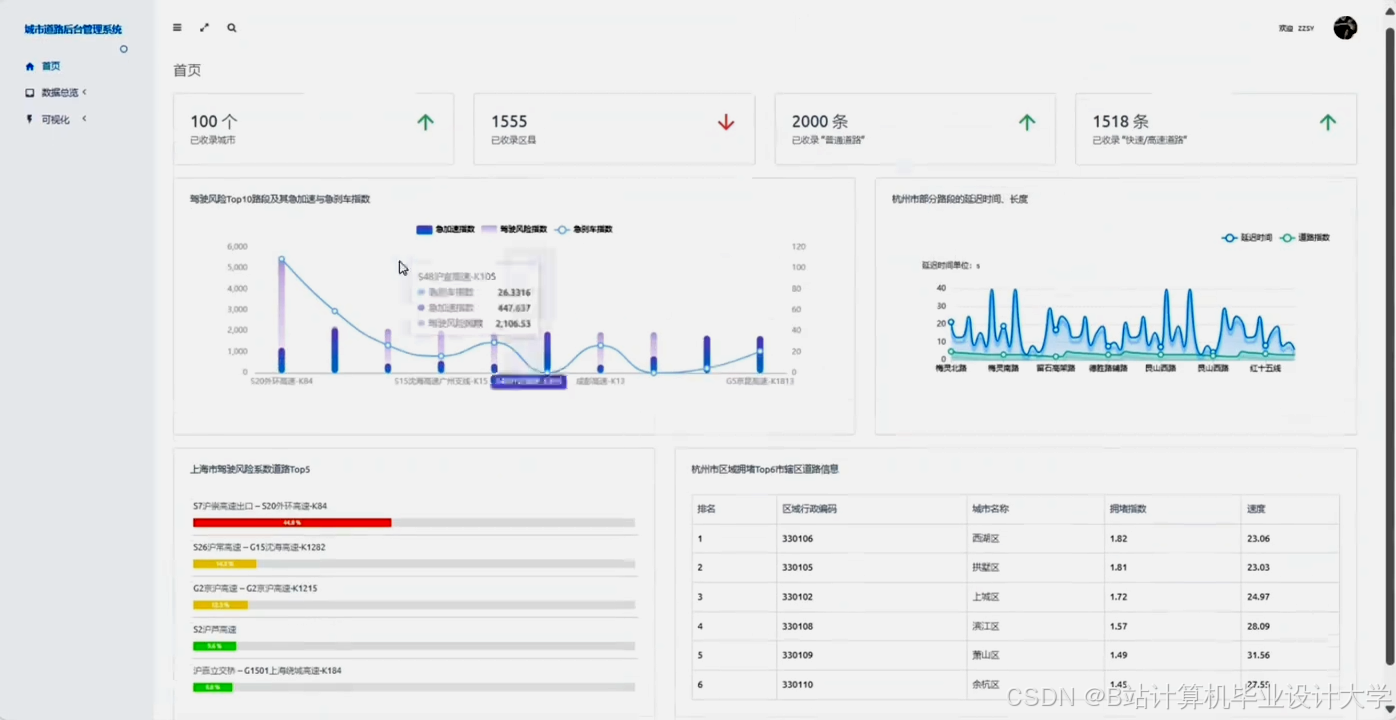
运行截图
推荐项目
上万套Java、Python、大数据、机器学习、深度学习等高级选题(源码+lw+部署文档+讲解等)
项目案例











优势
1-项目均为博主学习开发自研,适合新手入门和学习使用
2-所有源码均一手开发,不是模版!不容易跟班里人重复!

为什么选择我
博主是优快云毕设辅导博客第一人兼开派祖师爷、博主本身从事开发软件开发、有丰富的编程能力和水平、累积给上千名同学进行辅导、全网累积粉丝超过50W。是优快云特邀作者、博客专家、新星计划导师、Java领域优质创作者,博客之星、掘金/华为云/阿里云/InfoQ等平台优质作者、专注于Java技术领域和学生毕业项目实战,高校老师/讲师/同行前辈交流和合作。
🍅✌感兴趣的可以先收藏起来,点赞关注不迷路,想学习更多项目可以查看主页,大家在毕设选题,项目代码以及论文编写等相关问题都可以给我留言咨询,希望可以帮助同学们顺利毕业!🍅✌
源码获取方式
🍅由于篇幅限制,获取完整文章或源码、代做项目的,拉到文章底部即可看到个人联系方式。🍅
点赞、收藏、关注,不迷路,下方查↓↓↓↓↓↓获取联系方式↓↓↓↓↓↓↓↓










659

被折叠的 条评论
为什么被折叠?



