温馨提示:文末有 优快云 平台官方提供的学长联系方式的名片!
温馨提示:文末有 优快云 平台官方提供的学长联系方式的名片!
温馨提示:文末有 优快云 平台官方提供的学长联系方式的名片!
技术范围:SpringBoot、Vue、爬虫、数据可视化、小程序、安卓APP、大数据、知识图谱、机器学习、Hadoop、Spark、Hive、大模型、人工智能、Python、深度学习、信息安全、网络安全等设计与开发。
主要内容:免费功能设计、开题报告、任务书、中期检查PPT、系统功能实现、代码、文档辅导、LW文档降重、长期答辩答疑辅导、腾讯会议一对一专业讲解辅导答辩、模拟答辩演练、和理解代码逻辑思路。
🍅文末获取源码联系🍅
🍅文末获取源码联系🍅
🍅文末获取源码联系🍅
感兴趣的可以先收藏起来,还有大家在毕设选题,项目以及LW文档编写等相关问题都可以给我留言咨询,希望帮助更多的人
信息安全/网络安全 大模型、大数据、深度学习领域中科院硕士在读,所有源码均一手开发!
感兴趣的可以先收藏起来,还有大家在毕设选题,项目以及论文编写等相关问题都可以给我留言咨询,希望帮助更多的人

介绍资料
以下是一份关于《Hadoop+Spark+Hive薪资预测与招聘推荐系统》的任务书模板,结合人力资源领域需求与大数据技术栈设计,供参考:
任务书:Hadoop+Spark+Hive薪资预测与招聘推荐系统
一、项目背景与目标
1. 背景
- 企业需求:
- 招聘过程中存在薪资不透明(如不同地区、行业薪资差异大)、人岗匹配效率低(简历筛选耗时)等问题。
- 需通过大数据分析历史招聘数据,预测岗位合理薪资范围,并为求职者推荐匹配岗位,提升招聘效率(目标缩短筛选时间30%以上)。
- 技术选型:
- Hadoop:存储海量招聘数据(如简历库、企业发布的岗位描述、历史薪资记录)。
- Spark:基于Scala实现高效计算(如薪资预测模型训练、推荐算法),支持实时推荐(如用户搜索岗位后立即返回结果)。
- Hive:构建招聘主题数据仓库(如按行业、地区、岗位类型分区),支持SQL查询与复杂分析。
- Scala:作为Spark开发主语言,兼顾高性能与函数式编程优势。
2. 目标
- 开发薪资预测模型:基于岗位描述、企业信息、历史薪资数据,预测岗位合理薪资范围(如“Java开发工程师-北京-3年经验”的薪资中位数为15k-25k)。
- 构建智能推荐系统:根据求职者简历特征(技能、经验、期望薪资)与企业岗位需求,实现双向匹配推荐(Top-N推荐)。
- 提供可视化分析看板:展示薪资分布趋势(如按行业、城市分级)、岗位供需热度(如热门技能排行榜)。
二、任务内容与要求
1. 系统架构设计
- 技术栈
- 存储层:
- HDFS:存储原始招聘数据(如爬取的招聘网站JSON数据、企业HR系统导出的Excel)。
- Hive:构建数据仓库(按主题分区,如
dim_job_posting、fact_salary_history、dim_candidate_profile)。
- 计算层:
- Spark Core:分布式计算框架(Scala API)。
- Spark MLlib:实现薪资预测模型(如线性回归、随机森林)与推荐算法(如协同过滤、基于内容的推荐)。
- Spark SQL:通过HiveContext直接查询Hive表,加速特征工程。
- 数据采集:
- Flume:采集企业HR系统日志(如岗位发布、简历投递事件)。
- Sqoop:导入历史招聘数据(如MySQL中的薪资记录)至Hive。
- 爬虫:定期抓取招聘网站(如BOSS直聘、拉钩网)的公开岗位信息。
- 可视化:
- Superset/Tableau:动态展示薪资分布地图(按城市着色)、岗位供需趋势图。
- ECharts:自定义技能词云图、推荐结果对比仪表盘。
- 调度系统:
- Airflow:管理每日数据清洗、模型训练、推荐结果更新任务。
- 存储层:
- 功能模块
- 数据集成模块:
- 统一数据格式(如将JSON岗位描述解析为结构化字段:
job_title、required_skills、min_salary)。 - 数据清洗(去重、填充缺失值、标准化薪资单位(如“15k”转为15000))。
- 统一数据格式(如将JSON岗位描述解析为结构化字段:
- 特征工程模块:
- 薪资预测特征:岗位关键词(如“Java”“Python”)、企业规模、行业、工作经验要求(“3-5年”转为数值3)。
- 推荐特征:求职者技能向量(TF-IDF编码)、岗位技能需求向量、期望薪资与预测薪资的差值。
- 模型模块:
- 薪资预测:基于历史薪资数据与岗位特征,训练回归模型(如XGBoost),输出薪资区间(如
[15000, 25000])。 - 岗位推荐:
- 基于内容的推荐:计算求职者技能与岗位需求的余弦相似度。
- 协同过滤:根据用户行为(如相似求职者投递的岗位)推荐。
- 薪资预测:基于历史薪资数据与岗位特征,训练回归模型(如XGBoost),输出薪资区间(如
- 可视化模块:
- 薪资分布热力图(按城市/行业分级)。
- 推荐结果列表(展示岗位名称、企业、预测薪资、匹配度分数)。
- 技能供需对比图(如“Java”需求量 vs 求职者数量)。
- 数据集成模块:
2. 开发要求
- 性能要求
- 实时推荐延迟≤2秒(如用户搜索“Python开发”后立即返回结果)。
- 批处理任务(如全量薪资预测)在2小时内完成(百万级岗位数据)。
- 推荐模型训练时间≤30分钟(使用10万级样本)。
- 数据安全
- 求职者隐私数据(如手机号、身份证号)加密存储,访问权限按角色控制(如HR/求职者)。
- 可扩展性
- 支持新增招聘数据源(如接入更多招聘网站API)无需重构系统。
三、任务分工与进度计划
| 阶段 | 时间 | 任务内容 | 负责人 |
|---|---|---|---|
| 需求分析 | 第1-2周 | 调研HR与求职者需求,明确预测目标(如薪资区间、推荐Top-5岗位),输出需求文档。 | 产品经理 |
| 技术设计 | 第3周 | 完成系统架构设计、Hive表结构(如salary_predictions表含job_id/min_salary/max_salary字段)、API接口定义。 | 大数据架构师 |
| 环境搭建 | 第4周 | 部署Hadoop集群(3节点)、Spark、Hive、Kafka(用于实时推荐事件流)、Zookeeper。 | 运维工程师 |
| 数据采集 | 第5-6周 | 实现爬虫抓取招聘网站数据,Flume采集企业HR系统日志,Sqoop导入历史薪资至Hive。 | 数据工程师 |
| 数据预处理 | 第7周 | 使用Spark清洗数据(如解析岗位描述、标准化薪资),构建特征矩阵(Spark DataFrame)。 | 数据工程师 |
| 模型开发 | 第8-9周 | 基于Scala+Spark MLlib训练薪资预测模型(XGBoost)与推荐模型(ALS协同过滤),优化超参数。 | 算法工程师 |
| 可视化开发 | 第10周 | 使用Superset开发薪资分布看板,集成ECharts实现推荐结果交互式展示。 | 前端工程师 |
| 测试与调优 | 第11周 | 性能测试(JMeter模拟高并发推荐请求)、模型评估(薪资预测MAE/推荐准确率),优化集群资源。 | 测试工程师 |
| 上线与培训 | 第12周 | 部署至企业招聘生产环境,编写用户手册,培训HR使用系统。 | 全体成员 |
四、交付成果
- 平台代码:Scala实现的Spark数据处理脚本、模型训练代码、Hive SQL脚本。
- 数据仓库:Hive表结构文档、数据字典(含字段定义与来源说明)。
- 预测模型:训练好的薪资预测模型(如XGBoost的
model.bin)与推荐模型(如ALS的factor_matrix)。 - 测试报告:性能测试结果(如单节点吞吐量)、模型评估报告(薪资预测MAE≤2000元,推荐准确率≥85%)。
- 用户手册:系统操作指南、可视化看板解读说明(含案例截图)。
五、验收标准
- 功能完整性:实现需求文档中所有预测与推荐功能(如薪资区间预测、双向匹配推荐)。
- 性能达标:满足延迟与吞吐量要求,模型准确率通过HR验收(如推荐岗位点击率≥30%)。
- 数据质量:清洗后数据完整率≥99%,特征矩阵无缺失值。
- 易用性:可视化界面支持筛选(如按薪资范围过滤岗位),导出Excel格式推荐结果。
六、风险评估与应对
| 风险 | 应对措施 |
|---|---|
| 招聘数据偏差 | 增加数据源多样性(如接入政府公布的行业薪资报告),平衡不同规模企业数据。 |
| 模型冷启动问题 | 对新岗位采用基于内容的推荐(依赖岗位描述关键词匹配),逐步积累用户行为数据。 |
| 集群资源不足 | 提前规划硬件资源(如增加Executor内存),使用YARN动态资源分配。 |
| 特征工程复杂度高 | 与HR专家合作定义关键特征(如“核心技能”权重),逐步迭代特征集。 |
备注:可根据实际招聘场景(如校招、社招、高端猎头)调整预测目标与数据源优先级,例如增加校园招聘数据或高管薪资数据。
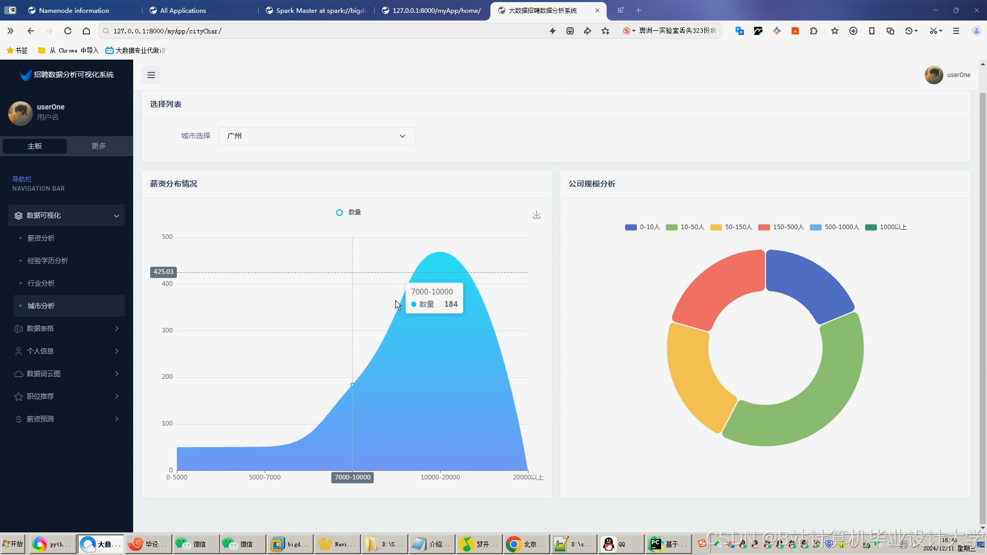
运行截图
推荐项目
上万套Java、Python、大数据、机器学习、深度学习等高级选题(源码+lw+部署文档+讲解等)
项目案例











优势
1-项目均为博主学习开发自研,适合新手入门和学习使用
2-所有源码均一手开发,不是模版!不容易跟班里人重复!

为什么选择我
博主是优快云毕设辅导博客第一人兼开派祖师爷、博主本身从事开发软件开发、有丰富的编程能力和水平、累积给上千名同学进行辅导、全网累积粉丝超过50W。是优快云特邀作者、博客专家、新星计划导师、Java领域优质创作者,博客之星、掘金/华为云/阿里云/InfoQ等平台优质作者、专注于Java技术领域和学生毕业项目实战,高校老师/讲师/同行前辈交流和合作。
🍅✌感兴趣的可以先收藏起来,点赞关注不迷路,想学习更多项目可以查看主页,大家在毕设选题,项目代码以及论文编写等相关问题都可以给我留言咨询,希望可以帮助同学们顺利毕业!🍅✌
源码获取方式
🍅由于篇幅限制,获取完整文章或源码、代做项目的,拉到文章底部即可看到个人联系方式。🍅
点赞、收藏、关注,不迷路,下方查↓↓↓↓↓↓获取联系方式↓↓↓↓↓↓↓↓

















1008

被折叠的 条评论
为什么被折叠?



