温馨提示:文末有 优快云 平台官方提供的学长联系方式的名片!
温馨提示:文末有 优快云 平台官方提供的学长联系方式的名片!
温馨提示:文末有 优快云 平台官方提供的学长联系方式的名片!
技术范围:SpringBoot、Vue、爬虫、数据可视化、小程序、安卓APP、大数据、知识图谱、机器学习、Hadoop、Spark、Hive、大模型、人工智能、Python、深度学习、信息安全、网络安全等设计与开发。
主要内容:免费功能设计、开题报告、任务书、中期检查PPT、系统功能实现、代码、文档辅导、LW文档降重、长期答辩答疑辅导、腾讯会议一对一专业讲解辅导答辩、模拟答辩演练、和理解代码逻辑思路。
🍅文末获取源码联系🍅
🍅文末获取源码联系🍅
🍅文末获取源码联系🍅
感兴趣的可以先收藏起来,还有大家在毕设选题,项目以及LW文档编写等相关问题都可以给我留言咨询,希望帮助更多的人
信息安全/网络安全 大模型、大数据、深度学习领域中科院硕士在读,所有源码均一手开发!
感兴趣的可以先收藏起来,还有大家在毕设选题,项目以及论文编写等相关问题都可以给我留言咨询,希望帮助更多的人

介绍资料
以下是一篇关于《Django+LLM大模型洪水预测系统》的技术说明文档,涵盖系统架构、核心模块、技术实现及创新点等内容:
Django+LLM大模型洪水预测系统技术说明
1. 系统概述
本系统基于Django框架与大型语言模型(LLM),结合气象、水文、地理等多源数据,构建一个智能化的洪水预测与预警平台。系统通过LLM处理非结构化文本数据(如天气预报、政策文件),结合传统数值模型(如水文模型、机器学习模型)实现高精度洪水预测,并通过Django提供可视化交互界面与实时预警服务。
核心目标:
- 实现多源数据融合与动态分析;
- 利用LLM提升非结构化数据利用效率;
- 提供实时预测结果与可视化决策支持。
2. 系统架构设计
系统采用分层架构,分为数据层、模型层、服务层与用户层,具体如下:
mermaid
1graph TB
2 A[数据层] --> B[模型层]
3 B --> C[服务层]
4 C --> D[用户层]
5
6 subgraph 数据层
7 A1[结构化数据: 气象站、水文站、历史洪水记录]
8 A2[非结构化数据: 天气预报文本、卫星云图、政策文件]
9 end
10
11 subgraph 模型层
12 B1[LLM文本解析模块]
13 B2[数值模型: 水文模型(SWMM/HEC-RAS)、时间序列预测(LSTM)]
14 B3[融合预测模型: 多输入神经网络]
15 end
16
17 subgraph 服务层
18 C1[Django后端API]
19 C2[实时预警服务]
20 C3[数据可视化模块]
21 end
22
23 subgraph 用户层
24 D1[Web端: 管理员/用户界面]
25 D2[移动端: 预警推送]
26 end
3. 核心模块与技术实现
3.1 数据采集与预处理模块
- 结构化数据:
- 通过API接口爬取气象局、水文局的实时数据(降雨量、水位、流速);
- 存储至MySQL数据库,构建时空数据库(TimeScaleDB优化时间序列存储)。
- 非结构化数据:
- 使用LLM(如GPT-4、Qwen)解析天气预报文本,提取关键信息(如“未来24小时暴雨”);
- 结合OCR技术处理卫星云图中的云层分布数据。
技术工具:
- 数据采集:
Scrapy+ 官方API; - 文本解析:
LangChain框架封装LLM调用; - 图像处理:
OpenCV+ 预训练CNN模型。
3.2 洪水预测模型模块
3.2.1 LLM辅助的特征工程
- 输入特征:
- 结构化特征:历史降雨量、水位、地形坡度;
- LLM生成特征:天气预报中的降雨概率、政策文件中的防洪等级。
- 特征融合:
- 将LLM提取的文本特征编码为向量(如BERT嵌入),与数值特征拼接后输入预测模型。
3.2.2 多模型融合预测
- 数值模型:
- 使用SWMM模型模拟城市排水系统,预测内涝风险;
- 使用HEC-RAS模型模拟河流洪水演进过程。
- 机器学习模型:
- 基于LSTM的时间序列预测,捕捉降雨-水位动态关系;
- XGBoost分类模型预测洪水等级(轻度/中度/重度)。
- LLM增强模型:
- 构建多输入神经网络,将LLM生成的文本特征作为辅助输入,动态调整数值模型权重。
示例代码(模型融合部分):
python
1import torch
2from transformers import BertModel
3
4class FloodPredictionModel(torch.nn.Module):
5 def __init__(self):
6 super().__init__()
7 self.bert = BertModel.from_pretrained('bert-base-uncased') # LLM文本编码
8 self.lstm = torch.nn.LSTM(input_size=10, hidden_size=32) # 时间序列处理
9 self.fc = torch.nn.Linear(32 + 768, 3) # 融合数值+文本特征,输出洪水等级
10
11 def forward(self, numerical_data, text_data):
12 # 数值特征处理
13 lstm_out, _ = self.lstm(numerical_data.unsqueeze(0))
14 # 文本特征处理
15 bert_out = self.bert(**text_data).last_hidden_state[:, 0, :]
16 # 特征融合与预测
17 combined = torch.cat([lstm_out.squeeze(0), bert_out], dim=1)
18 return self.fc(combined)
3.3 Django服务层实现
- API设计:
- 使用Django REST Framework(DRF)构建RESTful API,提供以下接口:
GET /api/forecast/{region_id}:获取区域洪水预测结果;POST /api/alert:提交预警阈值,触发实时推送。
- 使用Django REST Framework(DRF)构建RESTful API,提供以下接口:
- 实时预警服务:
- 集成Celery异步任务队列,定期执行预测任务;
- 通过WebSocket或短信接口(如阿里云短信服务)推送预警信息。
- 数据可视化:
- 使用ECharts或D3.js渲染洪水演进动态地图;
- 结合Leaflet实现交互式地理信息展示。
示例代码(Django View):
python
1from rest_framework.decorators import api_view
2from rest_framework.response import Response
3from .models import FloodForecast
4
5@api_view(['GET'])
6def get_forecast(request, region_id):
7 forecast = FloodForecast.objects.filter(region=region_id).order_by('-timestamp').first()
8 return Response({
9 'region': forecast.region.name,
10 'risk_level': forecast.risk_level,
11 'predicted_time': forecast.predicted_time
12 })
4. 系统创新点
- LLM驱动的非结构化数据利用:
- 传统系统仅依赖数值数据,本系统通过LLM解析天气文本、政策文件,提取隐含风险因素(如“台风登陆”)。
- 动态权重调整:
- 根据LLM生成的文本特征(如“暴雨红色预警”)动态增强数值模型权重,提升极端天气下的预测精度。
- 轻量化部署方案:
- 使用Django的ORM与缓存机制(Redis)优化数据库查询;
- 通过Docker容器化部署,支持快速扩展至多区域。
5. 测试与优化
- 数据集:
- 使用历史洪水事件数据(如2021年郑州特大暴雨)进行回溯测试;
- 对比纯数值模型与LLM融合模型的预测误差(MAE、RMSE)。
- 优化方向:
- 引入联邦学习保护数据隐私;
- 结合边缘计算(如Raspberry Pi)实现本地化实时预警。
6. 总结
本系统通过Django的快速开发能力与LLM的强大文本理解能力,构建了一个高精度、可解释的洪水预测平台。未来可扩展至其他灾害(如台风、山火)的预测场景,推动AI在公共安全领域的应用落地。
备注:实际开发中需根据数据可用性调整模型结构,并补充伦理审查(如LLM输出可靠性验证)。
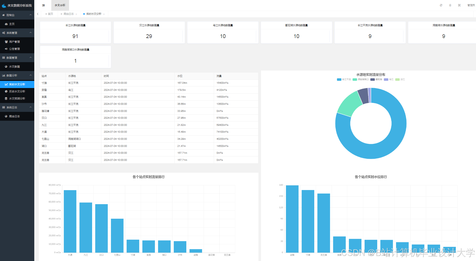
运行截图
推荐项目
上万套Java、Python、大数据、机器学习、深度学习等高级选题(源码+lw+部署文档+讲解等)
项目案例











优势
1-项目均为博主学习开发自研,适合新手入门和学习使用
2-所有源码均一手开发,不是模版!不容易跟班里人重复!

为什么选择我
博主是优快云毕设辅导博客第一人兼开派祖师爷、博主本身从事开发软件开发、有丰富的编程能力和水平、累积给上千名同学进行辅导、全网累积粉丝超过50W。是优快云特邀作者、博客专家、新星计划导师、Java领域优质创作者,博客之星、掘金/华为云/阿里云/InfoQ等平台优质作者、专注于Java技术领域和学生毕业项目实战,高校老师/讲师/同行前辈交流和合作。
🍅✌感兴趣的可以先收藏起来,点赞关注不迷路,想学习更多项目可以查看主页,大家在毕设选题,项目代码以及论文编写等相关问题都可以给我留言咨询,希望可以帮助同学们顺利毕业!🍅✌
源码获取方式
🍅由于篇幅限制,获取完整文章或源码、代做项目的,拉到文章底部即可看到个人联系方式。🍅
点赞、收藏、关注,不迷路,下方查↓↓↓↓↓↓获取联系方式↓↓↓↓↓↓↓↓














被折叠的 条评论
为什么被折叠?



