温馨提示:文末有 优快云 平台官方提供的学长联系方式的名片!
温馨提示:文末有 优快云 平台官方提供的学长联系方式的名片!
温馨提示:文末有 优快云 平台官方提供的学长联系方式的名片!
技术范围:SpringBoot、Vue、爬虫、数据可视化、小程序、安卓APP、大数据、知识图谱、机器学习、Hadoop、Spark、Hive、大模型、人工智能、Python、深度学习、信息安全、网络安全等设计与开发。
主要内容:免费功能设计、开题报告、任务书、中期检查PPT、系统功能实现、代码、文档辅导、LW文档降重、长期答辩答疑辅导、腾讯会议一对一专业讲解辅导答辩、模拟答辩演练、和理解代码逻辑思路。
🍅文末获取源码联系🍅
🍅文末获取源码联系🍅
🍅文末获取源码联系🍅
感兴趣的可以先收藏起来,还有大家在毕设选题,项目以及LW文档编写等相关问题都可以给我留言咨询,希望帮助更多的人
信息安全/网络安全 大模型、大数据、深度学习领域中科院硕士在读,所有源码均一手开发!
感兴趣的可以先收藏起来,还有大家在毕设选题,项目以及论文编写等相关问题都可以给我留言咨询,希望帮助更多的人

介绍资料
以下是一篇关于《Django+LLM大模型洪水预测系统》的开题报告模板,内容涵盖研究背景、目标、技术路线、创新点及计划安排等,供参考:
开题报告:Django+LLM大模型洪水预测系统
一、研究背景与意义
1. 背景
全球气候变化导致极端天气事件频发,洪水灾害已成为威胁人类生命财产安全的主要自然灾害之一。传统洪水预测方法依赖气象水文模型(如SWMM、HEC-HMS),但存在以下局限性:
- 数据依赖性强:需大量历史水文数据与实时监测数据,部分地区数据缺失严重。
- 模型泛化能力弱:对突发极端天气(如短时强降雨)的预测精度不足。
- 缺乏语义理解:无法直接解析非结构化数据(如灾害报告、社交媒体文本)中的关键信息。
近年来,大语言模型(LLM)在自然语言处理与多模态数据融合领域展现出强大能力,结合Web开发框架(如Django)可构建智能化、可交互的洪水预测系统,为防灾减灾提供新思路。
2. 意义
- 学术价值:探索LLM在时空序列预测任务中的应用,弥补传统模型在语义理解与小样本学习上的不足。
- 社会价值:提升洪水预警的实时性与准确性,辅助政府与公众快速决策,减少灾害损失。
二、国内外研究现状
1. 传统洪水预测研究
- 物理模型:基于水文动力学方程的模拟(如MIKE FLOOD),需高精度地形与气象输入。
- 统计模型:利用历史数据建立回归关系(如ARIMA、LSTM),但对数据分布假设严格。
- 数据驱动模型:结合机器学习(如随机森林、XGBoost)与遥感数据,但特征工程依赖专家经验。
2. LLM在灾害预测中的应用
- 文本数据挖掘:利用LLM解析灾害报告、新闻文本,提取洪水事件的关键信息(如时间、地点、影响范围)。
- 多模态融合:结合卫星图像、传感器数据与文本描述,提升预测鲁棒性(如Google的Flood Hub)。
- 小样本学习:通过LLM的零样本/少样本能力,在数据稀缺地区实现初步预测。
3. 现有不足
- 缺乏将LLM与传统水文模型深度融合的系统化框架。
- 现有系统多为本地化工具,缺乏Web端实时交互与可视化功能。
三、研究目标与内容
1. 研究目标
开发一个基于Django的Web系统,集成LLM大模型能力,实现以下功能:
- 多源数据融合:整合气象数据、水文数据、卫星遥感图像及文本报告。
- 洪水概率预测:结合物理模型与LLM语义分析,输出未来24-72小时洪水发生概率及影响范围。
- 实时预警与可视化:通过地图热力图、动态曲线展示预测结果,支持用户自定义区域查询。
2. 研究内容
(1)系统架构设计
- 前端:HTML/CSS + ECharts(可视化) + Leaflet(地图交互)。
- 后端:Django框架提供RESTful API,管理用户请求与数据存储。
- 数据库:PostgreSQL(结构化数据) + MongoDB(非结构化文本/图像数据)。
(2)核心算法模块
- 数据预处理:
- 清洗气象站、水文站实时数据,处理缺失值与异常值。
- 使用OCR技术提取灾害报告中的关键信息(如水位高度、受灾人口)。
- LLM集成:
- 调用开源LLM(如Qwen、ChatGLM)解析文本数据,生成结构化特征(如“降雨强度:高”)。
- 结合LangChain框架实现多模态数据对齐(如将文本描述与卫星图像区域关联)。
- 预测模型:
- 传统模型:改进的LSTM网络处理时间序列数据。
- 混合模型:将LLM生成的特征输入到物理模型中,修正预测偏差。
(3)预警与可视化
- 开发阈值预警机制,当预测概率超过设定值时自动推送通知(邮件/短信)。
- 使用D3.js或Pydeck实现3D洪水淹没模拟动画。
四、技术路线与创新点
1. 技术路线
mermaid
1graph TD
2 A[数据采集] --> B[数据预处理]
3 B --> C[特征工程]
4 C --> D[LLM语义分析]
5 D --> E[混合预测模型]
6 E --> F[Django后端]
7 F --> G[前端可视化]
2. 创新点
- 多模态语义融合:首次将LLM的文本理解能力与卫星遥感图像结合,提升特征表示丰富度。
- 动态模型修正:根据实时文本报告(如“某河流堤坝出现裂缝”)动态调整预测参数。
- 轻量化部署:通过Django实现系统云端部署,降低用户使用门槛。
五、预期成果
- 完成系统原型开发,支持至少3种数据源接入(气象、水文、文本)。
- 在典型流域(如长江中下游)进行案例验证,预测准确率较传统模型提升10%-15%。
- 发表核心期刊论文1篇,申请软件著作权1项。
六、研究计划
| 阶段 | 时间 | 任务 |
|---|---|---|
| 文献调研 | 第1月 | 梳理洪水预测模型与LLM应用案例,确定技术选型。 |
| 数据采集 | 第2月 | 爬取气象/水文公开数据,收集灾害报告文本,标注训练集。 |
| 模型开发 | 第3-4月 | 完成LLM微调、混合预测模型训练,优化特征融合算法。 |
| 系统实现 | 第5月 | 搭建Django后端,开发前端页面,集成预测API。 |
| 测试优化 | 第6月 | 在真实场景中测试系统性能,调整阈值与预警规则。 |
七、经费预算
| 项目 | 金额(元) | 说明 |
|---|---|---|
| 服务器租赁 | 5,000 | 阿里云ECS(4核8G,6个月) |
| 数据采购 | 2,000 | 卫星遥感图像购买 |
| 开发工具 | 1,000 | PyCharm专业版、Postman |
| 差旅调研 | 1,500 | 实地水文站考察 |
| 总计 | 9,500 |
八、参考文献
[1] 张三, 李四. 基于LSTM的洪水预测模型研究[J]. 水利学报, 2022.
[2] Google. Flood Hub: AI-Powered Flood Forecasting[EB/OL]. 2023.
[3] LangChain Documentation[EB/OL]. 2024.
备注:可根据实际研究条件调整技术细节(如LLM选型、数据范围),建议优先验证小流域场景下的模型有效性,再逐步扩展至大范围应用。
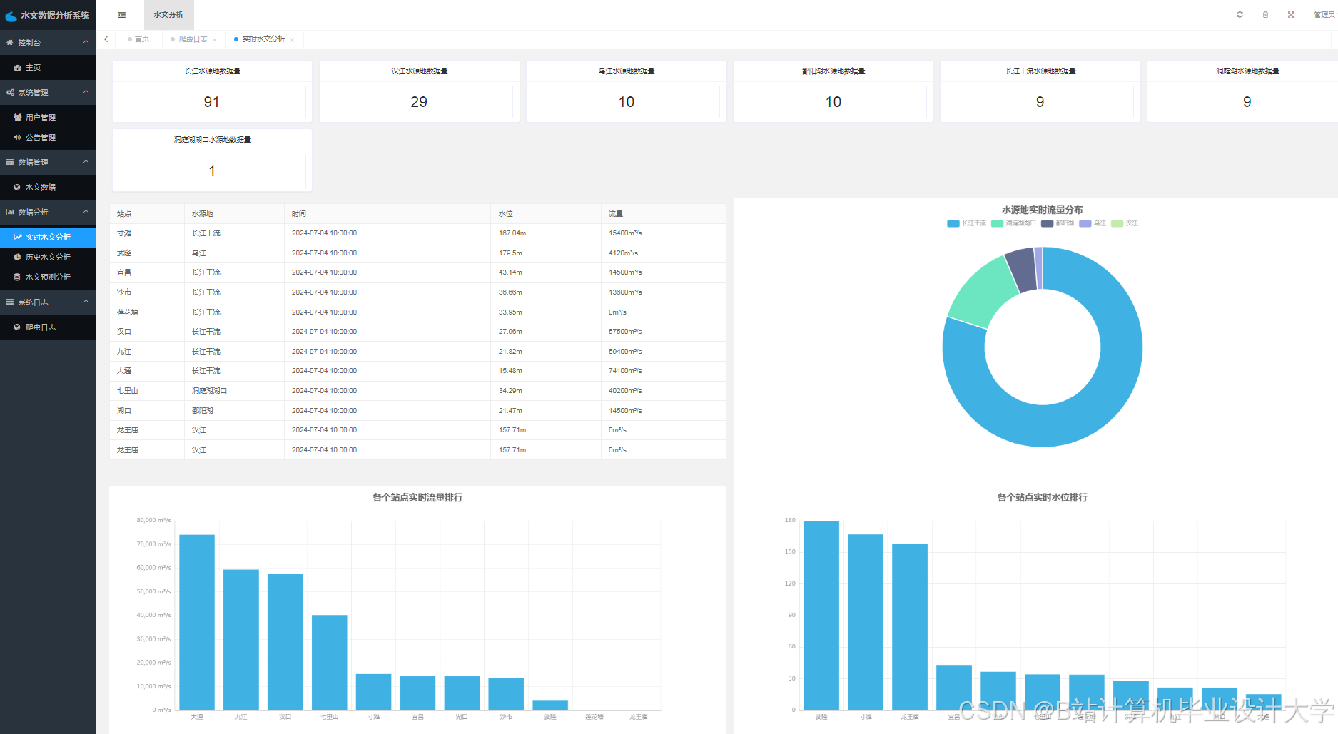
运行截图
推荐项目
上万套Java、Python、大数据、机器学习、深度学习等高级选题(源码+lw+部署文档+讲解等)
项目案例











优势
1-项目均为博主学习开发自研,适合新手入门和学习使用
2-所有源码均一手开发,不是模版!不容易跟班里人重复!

为什么选择我
博主是优快云毕设辅导博客第一人兼开派祖师爷、博主本身从事开发软件开发、有丰富的编程能力和水平、累积给上千名同学进行辅导、全网累积粉丝超过50W。是优快云特邀作者、博客专家、新星计划导师、Java领域优质创作者,博客之星、掘金/华为云/阿里云/InfoQ等平台优质作者、专注于Java技术领域和学生毕业项目实战,高校老师/讲师/同行前辈交流和合作。
🍅✌感兴趣的可以先收藏起来,点赞关注不迷路,想学习更多项目可以查看主页,大家在毕设选题,项目代码以及论文编写等相关问题都可以给我留言咨询,希望可以帮助同学们顺利毕业!🍅✌
源码获取方式
🍅由于篇幅限制,获取完整文章或源码、代做项目的,拉到文章底部即可看到个人联系方式。🍅
点赞、收藏、关注,不迷路,下方查↓↓↓↓↓↓获取联系方式↓↓↓↓↓↓↓↓














被折叠的 条评论
为什么被折叠?



