温馨提示:文末有 优快云 平台官方提供的学长联系方式的名片!
温馨提示:文末有 优快云 平台官方提供的学长联系方式的名片!
温馨提示:文末有 优快云 平台官方提供的学长联系方式的名片!
信息安全/网络安全 大模型、大数据、深度学习领域中科院硕士在读,所有源码均一手开发!
感兴趣的可以先收藏起来,还有大家在毕设选题,项目以及论文编写等相关问题都可以给我留言咨询,希望帮助更多的人
介绍资料
以下是一份关于《Python+Django微博舆情分析系统——微博舆情预测》的任务书模板,供参考:
任务书:Python+Django微博舆情分析系统——微博舆情预测
一、项目背景
随着社交媒体的快速发展,微博已成为公众表达观点和传播信息的重要平台。舆情分析系统能够实时监测微博数据,挖掘用户情感倾向、热点话题及传播趋势,为政府、企业或机构提供决策支持。本任务旨在开发一套基于Python和Django框架的微博舆情分析系统,重点实现舆情数据的采集、处理、分析及预测功能。
二、项目目标
- 功能目标:
- 实现微博数据的实时采集与清洗。
- 构建情感分析模型,识别用户情感倾向(正面/负面/中性)。
- 提取热点话题并分析传播路径。
- 基于历史数据训练预测模型,实现舆情趋势预测。
- 开发可视化界面,展示分析结果与预测趋势。
- 技术目标:
- 使用Python完成数据处理与机器学习建模。
- 基于Django框架搭建Web应用,实现前后端交互。
- 集成第三方API(如微博开放平台、百度AI情感分析等)。
- 部署系统至服务器,支持高并发访问。
三、任务分解与分工
1. 数据采集与预处理模块
- 任务内容:
- 使用Scrapy或微博开放平台API爬取微博数据(文本、时间、用户信息、转发/评论数等)。
- 数据清洗:去除噪声、处理缺失值、统一编码格式。
- 数据存储:设计MySQL/MongoDB数据库模型,存储原始数据与清洗后数据。
- 负责人:数据组
- 交付物:清洗后的数据集、数据库设计文档。
2. 情感分析与话题提取模块
- 任务内容:
- 基于NLTK/SnowNLP/BERT构建情感分析模型,标注微博情感极性。
- 使用TF-IDF/LDA算法提取热点话题关键词。
- 分析话题传播路径(如关键节点、传播层级)。
- 负责人:算法组
- 交付物:情感分析模型代码、话题提取结果、传播路径图。
3. 舆情预测模块
- 任务内容:
- 基于时间序列分析(ARIMA/LSTM)或机器学习模型(XGBoost/Prophet)预测舆情热度趋势。
- 结合情感倾向与传播特征优化预测模型。
- 评估模型性能(MAE、RMSE等指标)。
- 负责人:预测组
- 交付物:预测模型代码、评估报告、预测结果示例。
4. Web应用开发与可视化模块
- 任务内容:
- 使用Django搭建Web框架,设计用户界面(登录、数据展示、预测结果可视化)。
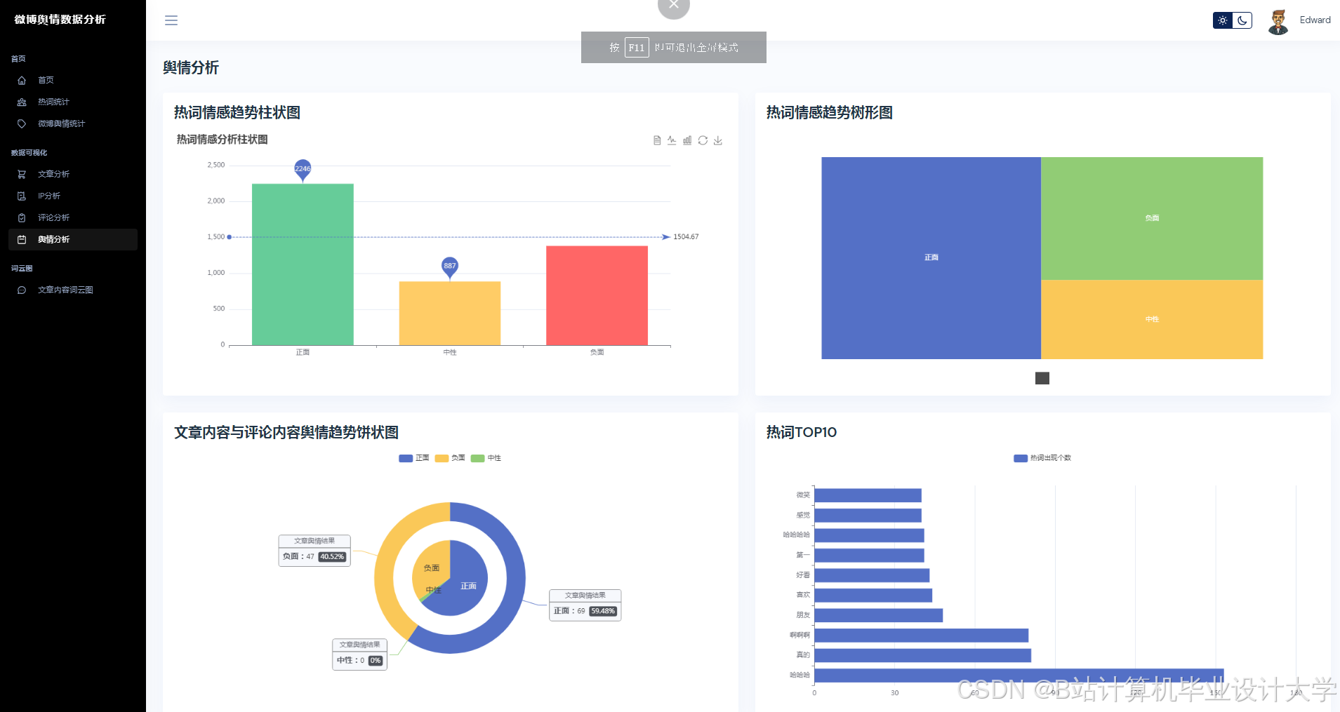
- 集成ECharts/Matplotlib实现数据可视化(情感分布饼图、话题热度折线图、预测趋势图)。
- 实现前后端交互(Ajax/RESTful API)。
- 负责人:开发组
- 交付物:Web应用代码、界面截图、API文档。
5. 系统测试与部署模块
- 任务内容:
- 功能测试:验证数据采集、分析、预测流程的正确性。
- 性能测试:模拟高并发场景,优化系统响应速度。
- 部署系统至云服务器(如阿里云/AWS),配置域名与SSL证书。
- 负责人:测试组
- 交付物:测试报告、部署文档、系统访问链接。
四、时间计划
| 阶段 | 时间范围 | 里程碑 |
|---|---|---|
| 需求分析与设计 | 第1-2周 | 完成需求文档、数据库设计、技术选型 |
| 核心功能开发 | 第3-6周 | 完成数据采集、情感分析、预测模型 |
| Web应用开发 | 第7-8周 | 完成前后端集成与可视化界面 |
| 系统测试与优化 | 第9周 | 完成功能测试、性能调优 |
| 项目验收与部署 | 第10周 | 系统上线、提交最终文档 |
五、技术栈
- 后端:Python 3.8+、Django 4.0、Scrapy、Pandas、NumPy、Scikit-learn、TensorFlow/PyTorch
- 前端:HTML5、CSS3、JavaScript、ECharts、Bootstrap
- 数据库:MySQL(结构化数据)、MongoDB(非结构化数据)
- 部署:Nginx、Docker、Ubuntu Server
六、预期成果
- 可运行的微博舆情分析系统,支持实时数据采集、情感分析、话题提取与预测。
- 完整的项目文档(需求分析、设计文档、测试报告、用户手册)。
- 系统演示视频与PPT汇报材料。
七、风险评估与应对
| 风险类型 | 应对措施 |
|---|---|
| 数据采集限制 | 备用数据源(如第三方数据服务商) |
| 模型精度不足 | 增加特征工程或尝试集成学习模型 |
| 开发进度延迟 | 每周例会同步进度,调整任务优先级 |
负责人签字:________________
日期:________________
可根据实际项目需求调整任务分工、时间计划和技术细节。
运行截图
推荐项目
上万套Java、Python、大数据、机器学习、深度学习等高级选题(源码+lw+部署文档+讲解等)
项目案例










优势
1-项目均为博主学习开发自研,适合新手入门和学习使用
2-所有源码均一手开发,不是模版!不容易跟班里人重复!

🍅✌感兴趣的可以先收藏起来,点赞关注不迷路,想学习更多项目可以查看主页,大家在毕设选题,项目代码以及论文编写等相关问题都可以给我留言咨询,希望可以帮助同学们顺利毕业!🍅✌
源码获取方式
🍅由于篇幅限制,获取完整文章或源码、代做项目的,拉到文章底部即可看到个人联系方式。🍅
点赞、收藏、关注,不迷路,下方查看👇🏻获取联系方式👇🏻



























被折叠的 条评论
为什么被折叠?



