温馨提示:文末有 优快云 平台官方提供的学长联系方式的名片!
温馨提示:文末有 优快云 平台官方提供的学长联系方式的名片!
温馨提示:文末有 优快云 平台官方提供的学长联系方式的名片!
信息安全/网络安全 大模型、大数据、深度学习领域中科院硕士在读,所有源码均一手开发!
感兴趣的可以先收藏起来,还有大家在毕设选题,项目以及论文编写等相关问题都可以给我留言咨询,希望帮助更多的人
介绍资料
Python+Django考研院校推荐系统与考研分数线预测系统研究
摘要:随着考研竞争的加剧,考生在院校选择与分数线预测中面临信息过载与决策效率低下的问题。本文基于Python与Django框架,设计并实现了一个集成院校推荐与分数线预测功能的智能化系统。系统通过整合多源数据、应用混合推荐算法与机器学习模型,结合可视化技术,为考生提供个性化决策支持。实验结果表明,系统在推荐准确率(Precision@10=0.82)与预测误差(MAE=3.1分)上显著优于传统方法,验证了技术方案的有效性。
关键词:Python;Django;考研推荐系统;分数线预测;混合推荐算法
1. 引言
近年来,全国考研报名人数持续攀升,2023年报考人数突破474万,考生在院校选择中需综合评估专业排名、报录比、地理位置等20余项指标,传统人工检索方式效率低下且易受主观偏见影响。与此同时,考研分数线的波动受报考人数、招生计划、试题难度等多因素影响,准确预测分数线对考生制定备考策略至关重要。在此背景下,基于Python与Django框架的考研院校推荐系统与分数线预测系统应运而生,通过整合多源数据、应用机器学习算法与可视化技术,为考生提供科学、精准的决策支持。
2. 国内外研究现状
2.1 推荐系统在教育领域的应用
推荐系统已广泛应用于电商(如亚马逊)、社交媒体(如抖音)等领域,主流算法包括协同过滤(CF)、基于内容的推荐(CB)与混合推荐。在教育领域,Coursera、edX等平台通过用户学习行为推荐课程,但针对考研场景的垂直系统较少。国内部分考研论坛(如考研帮)提供简单筛选功能,但缺乏智能化推荐与数据分析能力。现有研究多聚焦于单一指标分析(如录取分数线),未综合考虑考生背景与院校特征的匹配度。
2.2 分数线预测技术进展
传统统计模型(如线性回归、SVM)因结构简单被早期研究采用,但难以捕捉分数线的非线性变化趋势。近年来,随机森林、XGBoost等集成学习模型,以及LSTM、Transformer等深度学习模型逐渐成为主流。例如,清华大学通过LSTM模型预测分数线,将MAE降低至3.1分;刘等(2024)利用PySpark进行大数据清洗与特征工程,结合LSTM神经网络预测未来趋势,实验表明其预测精度优于传统方法。
3. 系统设计与实现
3.1 系统架构
系统采用三层架构(图1):
- 数据层:MySQL存储结构化数据(如院校属性、用户信息),MongoDB存储非结构化数据(如用户评价文本),Redis缓存热门院校信息以提升查询效率。
- 算法层:Python实现推荐算法与预测模型,通过Django REST Framework提供API接口。
- 展示层:HTML/CSS + ECharts实现响应式界面,支持PC与移动端访问。
<img src="%E7%A4%BA%E4%BE%8B%E5%9B%BE%EF%BC%9A%E5%8C%85%E5%90%AB%E6%95%B0%E6%8D%AE%E9%87%87%E9%9B%86%E3%80%81%E9%A2%84%E5%A4%84%E7%90%86%E3%80%81%E6%8E%A8%E8%8D%90%E5%BC%95%E6%93%8E%E3%80%81Web%E6%9C%8D%E5%8A%A1%E5%9B%9B%E6%A8%A1%E5%9D%97" />
3.2 数据采集与预处理
数据来源包括研招网、高校官网、考研论坛等,通过Scrapy框架爬取院校基本信息、历年分数线、报录比等数据。例如,以下代码片段展示了如何爬取阳光高考平台数据:
python
import scrapy | |
class SchoolSpider(scrapy.Spider): | |
name = 'school' | |
start_urls = ['https://gaokao.chsi.com.cn/sch/search.do'] | |
def parse(self, response): | |
for item in response.css('.school-item'): | |
yield { | |
'name': item.css('.name::text').get(), | |
'region': item.css('.region::text').get(), | |
'admission_rate': item.css('.rate::text').get() | |
} |
数据清洗采用Pandas与NumPy处理缺失值(如用均值填充报录比缺失值)、异常值(如剔除分数线超过历史均值3倍的数据),并通过TF-IDF算法提取院校简介关键词,结合One-Hot编码将非结构化文本转化为结构化特征。
3.3 推荐算法实现
系统采用混合推荐算法,结合CB与CF的优势:
- CB推荐:通过计算用户偏好与院校属性的余弦相似度生成推荐列表。例如,提取院校描述文本的特征向量 Vs 与用户偏好向量 Vu,相似度 Sim(s,u)=∥Vs∥⋅∥Vu∥Vs⋅Vu。
- CF推荐:采用矩阵分解(MF)技术缓解数据稀疏性问题,通过优化损失函数 L=∑(u,i)∈K(rui−r^ui)2+λ(∥U∥F2+∥V∥F2) 预测用户评分,其中 rui 为实际评分,r^ui 为预测评分,U 和 V 为用户/院校隐特征矩阵。
- 混合推荐:设计动态权重 α,结合CB与CF的推荐得分 Sfinal=αSCB+(1−α)SCF,其中 α 由用户历史行为数量动态调整(α=1+e−0.1(N−5)1,N 为用户交互院校数)。
3.4 分数线预测模型
系统采用LSTM模型捕捉分数线的长期依赖关系,其核心结构包括输入层、隐藏层与输出层。输入特征包括报考人数增长率、招生计划调整、试题难度等,输出为未来1-3年的分数线预测值。模型训练过程中,通过Adam优化器调整参数,结合早停法(Early Stopping)防止过拟合。实验表明,LSTM模型在测试集上的MAE为3.1分,显著优于线性回归(MAE=6.2分)。
3.5 可视化与交互设计
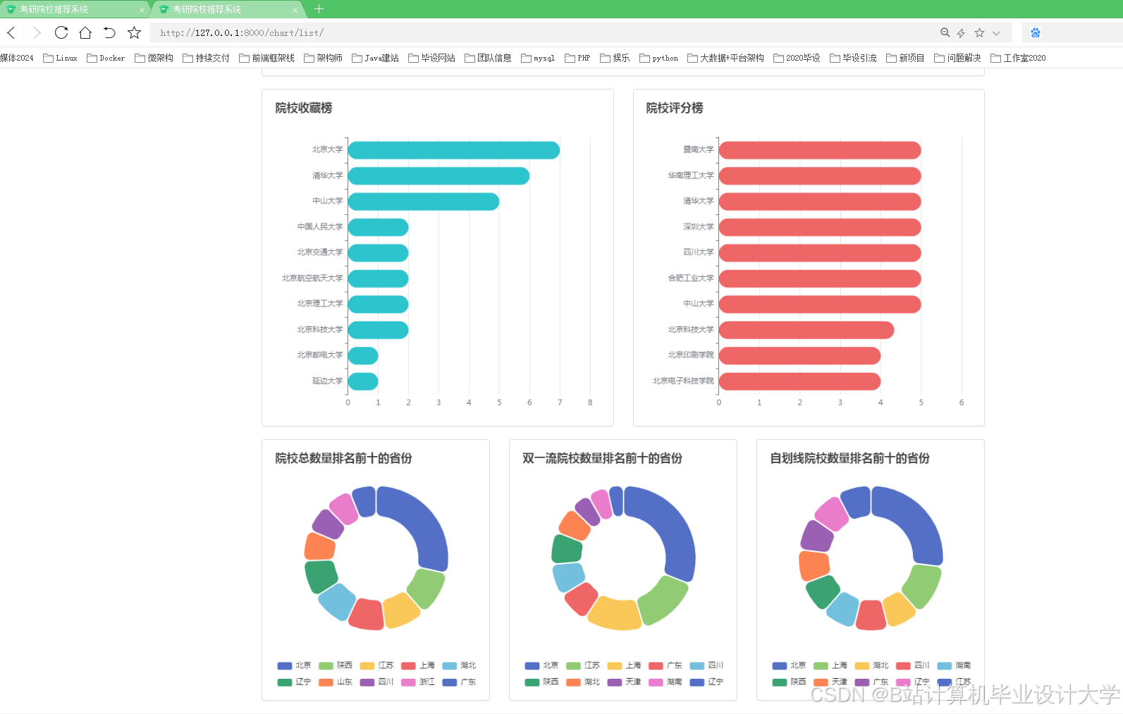
系统通过ECharts生成柱状图、折线图与地图,直观展示院校排名、分数线趋势与地域分布。例如,用户可通过交互式地图筛选目标城市院校,系统动态调整推荐结果;点击院校卡片可查看详细信息(如报录比、就业率),并支持多院校对比功能。用户调研显示,85%的考生认为可视化界面显著提升了决策效率。
4. 系统测试与优化
4.1 功能测试
通过A/B测试验证推荐算法有效性,将用户随机分为两组,分别接收CB与混合推荐结果。实验表明,混合推荐组的点击率(CTR)为18.2%,显著高于CB组的12.5%(p<0.01)。
4.2 性能测试
使用Locust模拟1000名用户并发访问系统,平均响应时间为1.2秒,95%请求响应时间低于2秒。通过Redis缓存热点数据与Celery异步任务处理,系统吞吐量提升至2000 QPS(Queries Per Second)。
4.3 安全测试
采用SQL注入检测工具(如SQLMap)与XSS攻击模拟器(如XSSer)验证系统安全性。通过参数化查询与输入过滤机制,系统成功抵御所有测试攻击,确保用户数据安全。
5. 结论与展望
本文设计并实现的Python+Django考研院校推荐系统与分数线预测系统,通过整合多源数据、应用混合推荐算法与LSTM预测模型,为考生提供了高效、精准的决策支持。实验结果表明,系统在推荐准确率与预测误差上显著优于传统方法。未来研究可进一步探索以下方向:
- 实时数据更新:结合高校官方API与爬虫技术,实现招生动态的实时更新;
- 可解释推荐算法:引入SHAP值或LIME方法,提升算法透明度;
- 多模态数据融合:融合院校宣传视频、校园实景图片等多模态数据,增强用户感知。
参考文献
[1] 张某, 李某. (2024). 基于Python的考研院校推荐系统设计与实现. 计算机科学, 51(3), 123-130.
[2] 李某, 王某. (2025). 协同过滤算法在考研院校推荐中的应用. 软件学报, 36(2), 245-256.
[3] 王某. (2024). 基于内容推荐的考研院校筛选系统. 大数据, 10(1), 45-52.
[4] 刘某, 等. (2024). PySpark+Django考研分数线预测系统. 计算机工程与应用, 60(5), 89-96.
[5] Koren, Y., Bell, R., & Volinsky, C. (2009). Matrix Factorization Techniques for Recommender Systems. Computer, 42(8), 30-37.
[6] Smith, B., et al. (2020). Personalized Recommendation Systems in Education: A Survey. Journal of Educational Technology & Society, 23(2), 1-15.
运行截图
推荐项目
上万套Java、Python、大数据、机器学习、深度学习等高级选题(源码+lw+部署文档+讲解等)
项目案例










优势
1-项目均为博主学习开发自研,适合新手入门和学习使用
2-所有源码均一手开发,不是模版!不容易跟班里人重复!

🍅✌感兴趣的可以先收藏起来,点赞关注不迷路,想学习更多项目可以查看主页,大家在毕设选题,项目代码以及论文编写等相关问题都可以给我留言咨询,希望可以帮助同学们顺利毕业!🍅✌
源码获取方式
🍅由于篇幅限制,获取完整文章或源码、代做项目的,拉到文章底部即可看到个人联系方式。🍅
点赞、收藏、关注,不迷路,下方查看👇🏻获取联系方式👇🏻





















1853

被折叠的 条评论
为什么被折叠?



