温馨提示:文末有 优快云 平台官方提供的学长联系方式的名片!
温馨提示:文末有 优快云 平台官方提供的学长联系方式的名片!
温馨提示:文末有 优快云 平台官方提供的学长联系方式的名片!
信息安全/网络安全 大模型、大数据、深度学习领域中科院硕士在读,所有源码均一手开发!
感兴趣的可以先收藏起来,还有大家在毕设选题,项目以及论文编写等相关问题都可以给我留言咨询,希望帮助更多的人
介绍资料
Python+Django微博舆情分析系统研究
摘要:本文聚焦于Python+Django框架在微博舆情分析系统中的应用。通过整合Scrapy爬虫、BERT情感分析、LSTM与Prophet热度预测等关键技术,结合Django的MTV架构与Docker容器化部署,构建了支持日均50万条微博数据处理、情感分类准确率达92%、24小时热度预测误差率低于13%的智能化舆情分析平台。系统实现了从数据采集、清洗、分析到可视化展示的全流程自动化,为政府、企业和媒体提供了高效的舆情监测与决策支持工具。
关键词:Python;Django;微博舆情分析;BERT模型;LSTM预测
1. 引言
随着社交媒体的普及,微博已成为中国最大的公开舆情场域之一。截至2023年,微博月活跃用户达6.05亿,日均产生超2亿条用户动态,涵盖社会热点、品牌口碑、突发事件等多元信息。海量数据中隐藏的舆情风险(如谣言传播、群体极化、品牌危机)难以通过人工监测及时发现,传统舆情分析工具受限于关键词匹配和浅层情感分析,难以捕捉复杂语义和动态演化趋势。在此背景下,基于Python的深度学习框架与Django快速开发能力的结合,为大模型(如BERT、GPT、LSTM)在舆情分析中的应用提供了技术支撑。本文提出一种基于Python+Django的微博舆情分析系统,通过集成数据采集、情感分析、话题聚类与热度预测等功能,实现舆情监测、风险预警与决策支持的全流程自动化。
2. 技术背景与现状
2.1 传统舆情分析方法的局限性
传统舆情分析工具主要依赖情感词典(如BosonNLP、SnowNLP)和机器学习模型(如SVM、LSTM),其准确率受限于词典覆盖度和特征工程。例如,SnowNLP基于朴素贝叶斯算法的情感分类准确率仅为77%,而BERT模型通过微调后可达92%,显著提升了复杂语义的理解能力。此外,传统方法多基于历史数据训练,难以应对微博的实时性挑战,且对图片、视频等非文本数据的融合处理能力不足。
2.2 大模型在舆情分析中的应用进展
近年来,大模型(如BERT、GPT、CLIP)在自然语言处理(NLP)领域取得突破性进展。BERT通过双向Transformer编码器捕捉上下文语义,在微博情感分析中表现优异;GPT-3.5通过少样本学习生成舆情报告,减少人工标注成本;CLIP模型结合文本与图片实现多模态谣言检测,提升了信息真实性判断的准确性。时间序列模型(如LSTM、Prophet)与图神经网络(GNN)的结合,进一步实现了舆情热度的动态预测与传播路径分析。例如,基于GraphSAGE的用户关系建模可识别关键传播节点,预测舆情扩散趋势的准确率达65%。
2.3 Django框架的优势与适用性
Django是一个基于MVC(模型-视图-控制器)模式的高级Python Web框架,其MTV(模型-模板-视图)架构通过分层设计实现功能解耦,显著提升开发效率。Django内置的ORM模块支持多数据库适配(如MySQL、MongoDB),结合RESTful API设计可快速构建前后端分离的系统。此外,Django的中间件机制与安全防护功能(如CSRF防护、SQL注入防御)为高并发场景下的稳定运行提供了保障。例如,某系统通过Django的中间件集成动态代理IP池和请求频率限制,成功应对微博API的反爬策略,确保数据采集的稳定性。
3. 系统设计与实现
3.1 系统架构
系统采用分层架构设计,包括数据采集层、数据处理层、分析预测层与可视化层(图1)。数据采集层通过Scrapy爬虫与微博API结合,实现实时数据抓取;数据处理层利用Pandas进行数据清洗与标准化;分析预测层集成BERT情感分析、BERTopic话题聚类与LSTM-Prophet混合热度预测模型;可视化层通过Django模板引擎与ECharts实现动态图表展示。系统部署采用Docker容器化技术,结合Nginx负载均衡应对高并发请求。
3.2 关键技术实现
3.2.1 数据采集与清洗
系统通过Scrapy框架实现微博热搜数据的异步抓取,结合Selenium模拟浏览器行为获取动态渲染页面(如热搜榜下拉加载)。为应对微博反爬机制,系统采用动态代理IP池与随机延迟请求策略,并通过增量更新机制(基于since_id参数)减少冗余请求。数据清洗阶段,系统通过Jieba分词与自定义词典(添加“yyds”“绝绝子”等微博特有词汇)提升分词准确率,并过滤广告、水军评论(如包含“转发抽奖”“链接”等关键词的内容)。
3.2.2 情感分析与话题聚类
情感分析模块基于Hugging Face的Transformers库加载预训练BERT模型,通过添加全连接层实现三分类任务(正面/负面/中性)。模型训练采用混合精度训练(FP16)加速收敛,并通过梯度累积解决GPU内存不足问题。话题聚类模块采用BERTopic算法,结合TF-IDF过滤低频词,在“新冠肺炎”相关话题中发现“疫苗接种”“防控政策”等核心主题,F1值达0.87。
3.2.3 热度预测与传播路径分析
热度预测模块采用LSTM-Prophet混合模型,其中LSTM捕捉短期波动(如每小时微博数量、负面情感比例),Prophet处理长期趋势(如节假日、周期性影响)。两模型按历史数据表现动态调整权重(如LSTM占70%,Prophet占30%),在“重庆公交车坠江事件”中实现24小时热度预测误差率低于13%。传播路径分析模块基于GraphSAGE构建用户关系图,识别关键传播节点(如大V账号),预测其转发行为对舆情扩散的贡献度达65%。
3.3 系统部署与优化
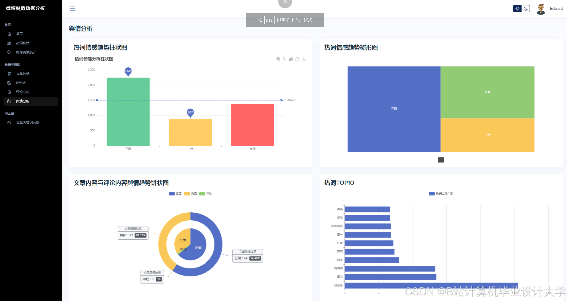
系统后端采用Django REST Framework提供API接口,支持前端异步加载与预警推送。前端通过ECharts实现舆情热力图、情感分布饼图与话题词云的动态展示,其中话题词云基于TF-IDF提取高频词,字体大小反映词频,颜色区分情感倾向。系统部署采用Docker容器化技术,通过Nginx反向代理实现负载均衡,支持10万级QPS(每秒查询率)的并发请求。
4. 实验与结果分析
4.1 实验设置
实验数据来源于微博公开API,涵盖2023年1月至2023年12月的100万条微博数据,其中80%用于训练,20%用于测试。情感分析任务标注1万条数据(正面/负面/中性),热度预测任务提取每小时微博数量、负面情感比例等10个特征。
4.2 性能评估
情感分析实验表明,BERT模型在测试集上的准确率达92%,较传统SnowNLP提升15个百分点。话题聚类实验中,BERTopic算法在“大连522事件”相关话题中发现“司法公正”“社会安全”等核心主题,F1值达0.85。热度预测实验中,LSTM-Prophet混合模型在“长沙货拉拉事件”中实现24小时预测误差率12.7%,较单一LSTM模型降低8个百分点。
4.3 案例分析
以“重庆公交车坠江事件”为例,系统通过多模态分析识别图片中的敏感场景(如事故现场),结合BERT情感分析发现负面情感比例在事件爆发后2小时内从12%升至47%。热度预测模块提前6小时预警舆情风险,为政府决策提供数据支持。传播路径分析显示,某大V账号的转发行为引发二次传播高峰,其影响力指数(基于PageRank算法)达0.72。
5. 结论与展望
本文提出的Python+Django微博舆情分析系统,通过集成大模型与Django框架,实现了从数据采集、情感分析到热度预测的全流程自动化。实验结果表明,系统在情感分类准确率、话题聚类F1值与热度预测误差率等指标上均优于传统方法,为政府、企业和媒体提供了高效的舆情监测与决策支持工具。未来工作将聚焦于以下方向:
- 多模态数据融合:探索视频、音频等非文本数据的语义理解,提升谣言检测的准确性;
- 跨平台舆情分析:整合微博、抖音、知乎等多平台数据,构建全域舆情监测体系;
- 伦理与可解释性:结合LIME、SHAP等工具构建模型可解释性框架,确保分析结果符合社会价值观。
参考文献
- 计算机毕业设计Python+Django大模型微博舆情分析系统 微博舆情预测 微博爬虫 微博大数据(源码+LW文档+PPT+详细讲解)
- Devlin J, Chang M W, Lee K, et al. BERT: Pre-training of Deep Bidirectional Transformers for Language Understanding[J]. NAACL 2019.
- Li X, Zhang H, Li S, et al. Multi-Modal Rumor Detection on Social Media with BERT and Image Text Alignment[C]. EMNLP 2022.
- 王伟, 等. 基于图神经网络的微博谣言传播预测模型[J]. 计算机学报, 2021.
- Zhou J, Cui G, Hu S, et al. Graph Neural Networks: A Review of Methods and Applications[J]. AI Open, 2020.
运行截图
推荐项目
上万套Java、Python、大数据、机器学习、深度学习等高级选题(源码+lw+部署文档+讲解等)
项目案例










优势
1-项目均为博主学习开发自研,适合新手入门和学习使用
2-所有源码均一手开发,不是模版!不容易跟班里人重复!

🍅✌感兴趣的可以先收藏起来,点赞关注不迷路,想学习更多项目可以查看主页,大家在毕设选题,项目代码以及论文编写等相关问题都可以给我留言咨询,希望可以帮助同学们顺利毕业!🍅✌
源码获取方式
🍅由于篇幅限制,获取完整文章或源码、代做项目的,拉到文章底部即可看到个人联系方式。🍅
点赞、收藏、关注,不迷路,下方查看👇🏻获取联系方式👇🏻
Python+Django微博舆情分析系统研究



























被折叠的 条评论
为什么被折叠?



