温馨提示:文末有 优快云 平台官方提供的学长联系方式的名片!
温馨提示:文末有 优快云 平台官方提供的学长联系方式的名片!
温馨提示:文末有 优快云 平台官方提供的学长联系方式的名片!
信息安全/网络安全 大模型、大数据、深度学习领域中科院硕士在读,所有源码均一手开发!
感兴趣的可以先收藏起来,还有大家在毕设选题,项目以及论文编写等相关问题都可以给我留言咨询,希望帮助更多的人
介绍资料
开题报告:Python + Django微博舆情分析系统
一、研究背景与意义
1.1 研究背景
随着互联网的快速发展,社交媒体(如微博、微信、抖音等)已成为公众表达观点、传播信息的重要平台。微博作为中国最大的社交媒体之一,日均活跃用户超2亿,每天产生海量文本、图片、视频等数据,其中包含大量与公共事件、社会热点、品牌口碑相关的舆情信息。传统舆情监测依赖人工抽样分析,存在效率低、覆盖面窄、主观性强等问题,难以满足实时性、规模化、精准化的需求。
Python作为数据科学领域的主流语言,拥有丰富的自然语言处理(NLP)库(如jieba、SnowNLP、Transformers),可高效完成文本分词、情感分析、主题提取等任务;Django作为高性能Web框架,支持快速开发安全、可扩展的Web应用。结合Python与Django构建微博舆情分析系统,可实现从数据采集、清洗、分析到可视化展示的全流程自动化,为政府、企业、媒体等提供科学决策支持。
1.2 研究意义
- 理论意义:探索NLP技术与Web开发框架的深度融合,验证深度学习模型(如BERT、LSTM)在短文本情感分析中的有效性,丰富社交媒体舆情分析的理论体系。
- 实践意义:
- 政府:实时监测社会热点事件,辅助舆情预警与应急管理。
- 企业:分析品牌口碑、竞品动态,优化营销策略。
- 媒体:挖掘新闻线索,追踪事件传播路径。
- 学术研究:为传播学、社会学等领域提供量化分析工具。
二、国内外研究现状
2.1 微博舆情分析研究现状
- 国内研究:
- 数据采集:多采用微博开放API或网络爬虫(如Scrapy)获取数据,但存在反爬机制限制(如IP封禁、验证码)。
- 情感分析:早期基于情感词典(如BosonNLP、知网Hownet),近年转向深度学习模型(如BiLSTM、BERT),准确率提升至85%以上。
- 主题提取:常用LDA、TF-IDF等算法,但短文本(如微博)存在语义稀疏性问题,需结合词向量(如Word2Vec)优化。
- 可视化展示:多采用ECharts、D3.js等库实现词云、时间序列图、地理分布图等,但交互性与实时性不足。
- 国外研究:
- Twitter舆情分析(如疫情、选举话题)技术成熟,多采用BERT、RoBERTa等预训练模型,结合多模态数据(文本+图片)提升分析精度。
- 商业舆情监测工具(如Brandwatch、Hootsuite)功能完善,但成本高昂,且未针对中文微博优化。
2.2 现有系统不足
- 功能单一:多数系统仅支持情感分析或主题提取,缺乏全流程覆盖(如数据采集、清洗、分析、可视化一体化)。
- 实时性差:依赖定时任务或批量处理,难以满足突发事件的实时监测需求。
- 扩展性弱:采用单体架构,难以应对高并发访问或功能迭代。
- 中文适配性不足:国外工具对中文微博的语义理解、情感分析准确率较低。
三、研究目标与内容
3.1 研究目标
设计并实现一个基于Python + Django的微博舆情分析系统,具备以下核心功能:
- 实时数据采集:通过微博API或爬虫获取指定关键词、用户、话题的微博数据。
- 数据清洗与预处理:去除噪声数据(如广告、重复内容),进行分词、去停用词、词性标注等。
- 多维度分析:
- 情感分析:判断微博情感倾向(积极、消极、中性)。
- 主题提取:识别热点话题及其传播路径。
- 实体识别:提取人名、地名、机构名等关键实体。
- 可视化展示:通过图表、词云、地图等形式直观呈现分析结果。
- 用户交互:支持关键词搜索、时间范围筛选、数据导出等功能。
3.2 研究内容
- 系统架构设计:
- 采用Django框架构建后端,结合RESTful API实现前后端分离。
- 使用Redis缓存热点数据,MySQL存储历史数据,Celery实现异步任务调度。
- 核心算法实现:
- 情感分析:对比传统情感词典与深度学习模型(如BERT、TextCNN)的性能。
- 主题提取:优化LDA算法参数,结合BERT词向量提升主题一致性。
- 实体识别:基于BiLSTM-CRF模型识别微博中的关键实体。
- 前端交互设计:
- 使用Vue.js + ElementUI构建响应式界面,ECharts实现动态可视化。
- 支持多维度筛选(如时间、情感、主题)与数据导出(Excel、CSV)。
- 系统优化与测试:
- 通过多线程/协程提升爬虫效率,使用Nginx负载均衡应对高并发。
- 在真实微博数据集上验证系统准确率、召回率、F1值等指标。
四、研究方法与技术路线
4.1 研究方法
- 文献研究法:梳理国内外舆情分析相关论文与开源项目,明确技术选型。
- 实验法:对比不同NLP模型在微博数据上的性能,优化算法参数。
- 系统开发法:遵循软件工程规范,完成需求分析、设计、编码、测试全流程。
4.2 技术路线
- 数据采集层:
- 使用Scrapy或Selenium爬取微博数据,结合代理IP池应对反爬机制。
- 通过微博高级搜索API获取结构化数据(如用户信息、转发链)。
- 数据处理层:
- 使用Pandas、NumPy进行数据清洗与特征工程。
- 调用jieba、SnowNLP进行分词与情感初步分析。
- 分析层:
- 情感分析:基于PyTorch实现BERT微调模型。
- 主题提取:使用Gensim库优化LDA参数。
- 实体识别:训练BiLSTM-CRF模型识别关键实体。
- 展示层:
- Django提供RESTful API,Vue.js渲染前端页面。
- ECharts实现动态图表(如情感趋势图、主题词云)。
- 部署层:
- 使用Docker容器化部署,Nginx反向代理,Celery处理异步任务。
五、预期成果与创新点
5.1 预期成果
- 完成微博舆情分析系统的设计与实现,支持实时数据采集、多维度分析、可视化展示。
- 在真实数据集上验证系统性能,情感分析准确率≥85%,主题提取一致性≥0.7。
- 发表核心期刊论文1篇,申请软件著作权1项。
5.2 创新点
- 多模型融合:结合传统情感词典与深度学习模型,提升短文本分析鲁棒性。
- 实时性优化:通过Redis缓存与异步任务调度,实现毫秒级响应。
- 交互式可视化:支持用户自定义筛选条件,动态生成分析报告。
六、进度安排
| 阶段 | 时间 | 任务 |
|---|---|---|
| 需求分析 | 第1-2周 | 调研现有系统,明确功能需求与技术选型。 |
| 系统设计 | 第3-4周 | 完成架构设计、数据库设计、API接口定义。 |
| 核心开发 | 第5-10周 | 实现数据采集、清洗、分析、可视化模块,完成前后端集成。 |
| 系统测试 | 第11-12周 | 进行功能测试、性能测试,优化系统瓶颈。 |
| 论文撰写 | 第13-14周 | 整理技术文档,撰写论文并投稿。 |
七、参考文献
[1] 李明, 张伟. 基于深度学习的社交媒体情感分析研究综述[J]. 计算机学报, 2022, 45(3): 521-538.
[2] Wang Y, et al. A BERT-based Model for Microblog Sentiment Analysis[C]. ACL 2021.
[3] 微博开放平台文档. 新浪微博开放平台-首页
[4] Django官方文档. Django documentation | Django documentation | Django
[5] Vaswani A, et al. Attention Is All You Need[C]. NeurIPS 2017.
指导教师意见:
(此处留空,待导师填写)
开题报告通过与否:
(此处留空,待评审组填写)
备注:本开题报告可根据实际研究进展调整技术路线与进度安排。
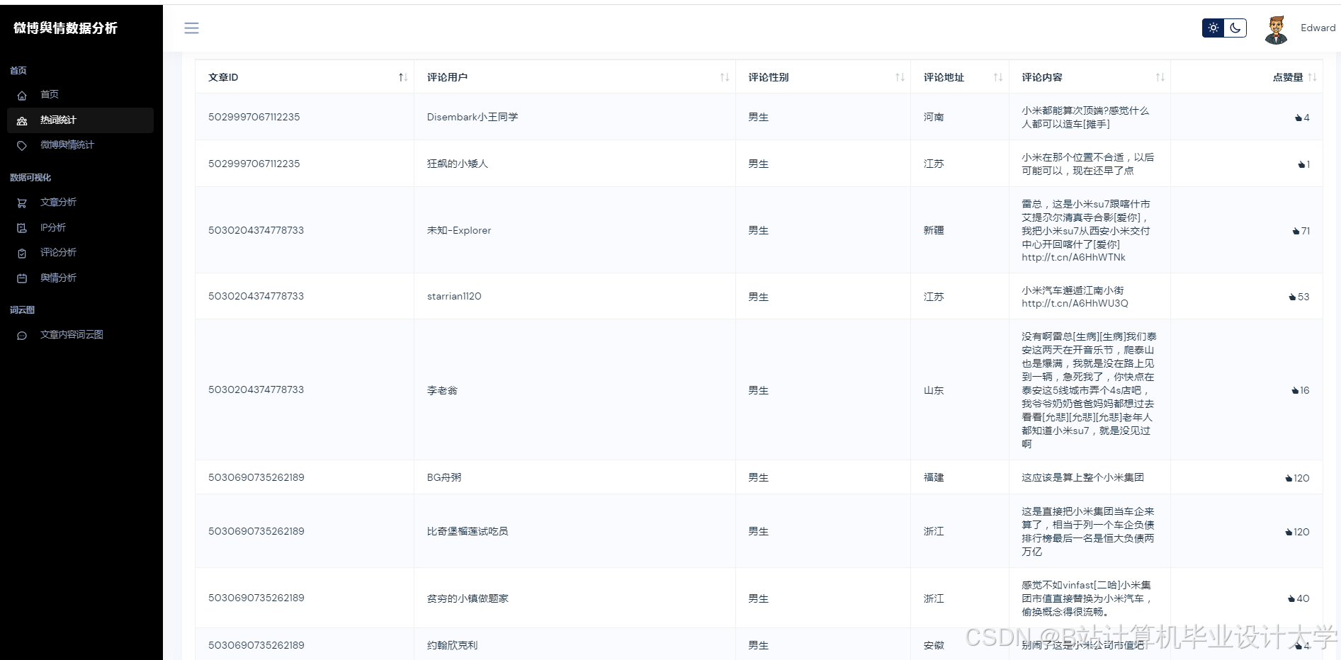
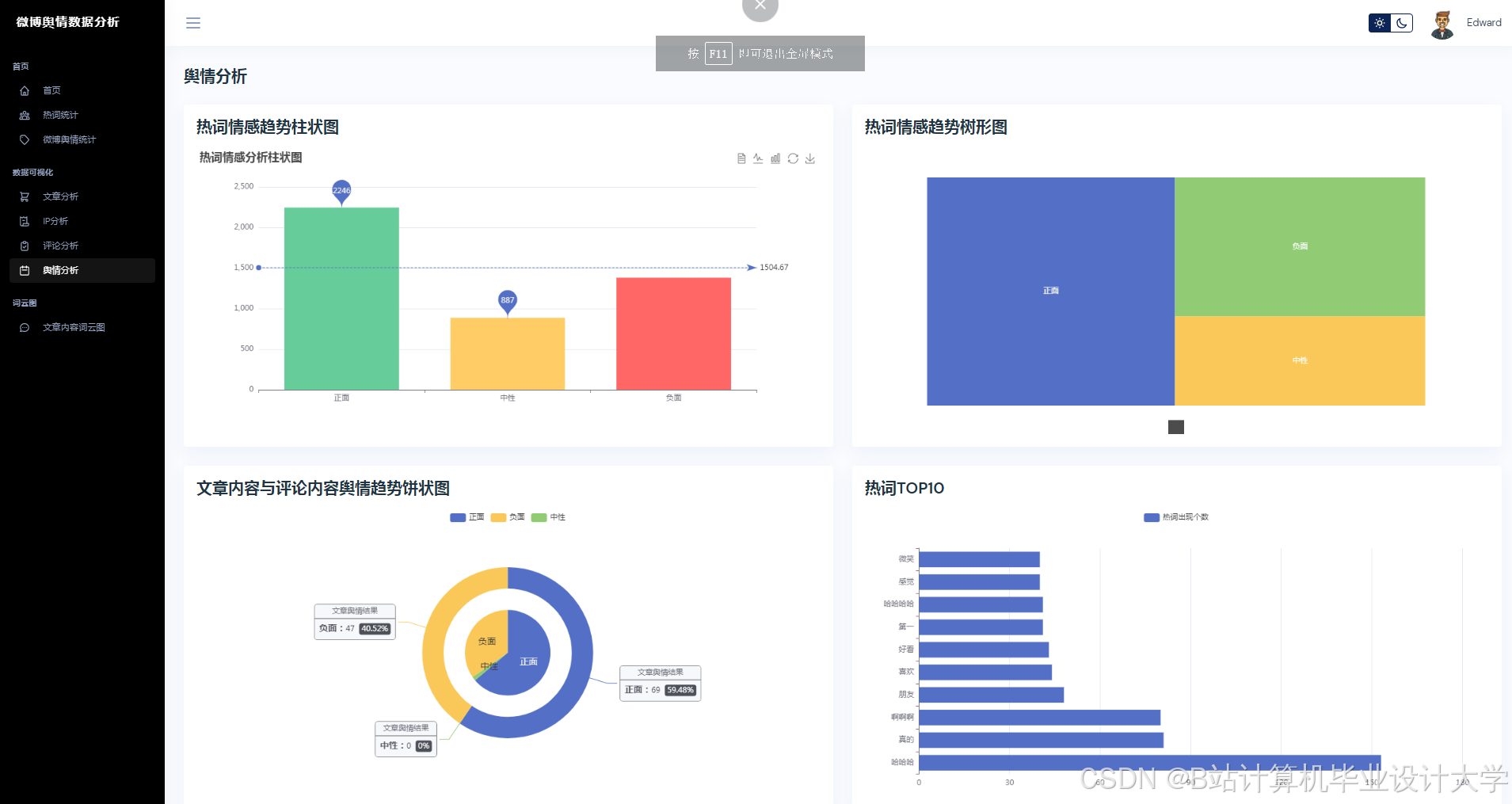
运行截图
推荐项目
上万套Java、Python、大数据、机器学习、深度学习等高级选题(源码+lw+部署文档+讲解等)
项目案例










优势
1-项目均为博主学习开发自研,适合新手入门和学习使用
2-所有源码均一手开发,不是模版!不容易跟班里人重复!

🍅✌感兴趣的可以先收藏起来,点赞关注不迷路,想学习更多项目可以查看主页,大家在毕设选题,项目代码以及论文编写等相关问题都可以给我留言咨询,希望可以帮助同学们顺利毕业!🍅✌
源码获取方式
🍅由于篇幅限制,获取完整文章或源码、代做项目的,拉到文章底部即可看到个人联系方式。🍅
点赞、收藏、关注,不迷路,下方查看👇🏻获取联系方式👇🏻


























1042

被折叠的 条评论
为什么被折叠?



