温馨提示:文末有 优快云 平台官方提供的学长联系方式的名片!
温馨提示:文末有 优快云 平台官方提供的学长联系方式的名片!
温馨提示:文末有 优快云 平台官方提供的学长联系方式的名片!
信息安全/网络安全 大模型、大数据、深度学习领域中科院硕士在读,所有源码均一手开发!
感兴趣的可以先收藏起来,还有大家在毕设选题,项目以及论文编写等相关问题都可以给我留言咨询,希望帮助更多的人
介绍资料
Hadoop + Spark 房价预测系统技术说明
一、系统概述
Hadoop + Spark 房价预测系统是利用大数据处理技术构建的用于预测房价的智能化系统。该系统整合了 Hadoop 的分布式存储能力和 Spark 的高效计算能力,能够处理大规模、多样化的房地产相关数据,通过机器学习算法构建预测模型,实现对房价的精准预测,为房地产投资者、购房者、开发商以及政府相关部门提供决策支持。
二、系统架构
(一)数据层
- 数据来源
- 房地产交易平台:获取房屋的成交价格、面积、户型、楼层、装修情况等详细信息。
- 政府公开数据:包括土地出让信息、城市规划数据、人口统计数据等,这些数据对房价的长期走势有重要影响。
- 第三方数据提供商:提供宏观经济数据(如 GDP 增长率、通货膨胀率、利率等)、区域配套设施数据(如学校、医院、商场的分布和数量)以及交通数据(如公交线路、地铁站位置等)。
- 社交媒体和房产论坛:收集用户对不同区域房产的评价、关注热点和购房意向等信息,反映市场需求和消费者心理。
- 数据存储
采用 Hadoop 的分布式文件系统(HDFS)进行数据存储。HDFS 将数据分散存储在集群中的多个节点上,每个数据块会被复制多份并存储在不同的节点上,保证了数据的高容错性和可靠性。对于需要快速查询的数据,如近期成交记录,可以使用 HBase 进行存储,HBase 提供了低延迟的键值存储服务,能够满足实时查询的需求。
(二)计算层
- 数据清洗与预处理
利用 Spark SQL 对存储在 HDFS 和 HBase 中的数据进行清洗。去除重复值、异常值和缺失值,对缺失值采用均值填充、中位数填充或基于其他特征的回归填充等方法进行处理。对分类变量进行编码处理,如将房屋户型(一居室、两居室等)转换为独热编码。将日期时间数据转换为时间戳或特定的时间特征,如年份、月份、季度等。 - 特征工程
通过 Spark DataFrame API 进行特征提取和转换。提取时间序列特征,如计算房屋价格的月均增长率、季度波动率等。提取地理特征,如计算房源与地铁站、商圈的距离,使用地理信息系统(GIS)工具进行空间分析。提取文本特征,对社交媒体和房产论坛上的文本数据进行情感分析,提取关键词,将其转换为数值特征。
(三)模型层
- 模型选择
根据数据特点和业务需求,选择合适的机器学习模型。传统的机器学习模型如线性回归、决策树、随机森林、梯度提升树(GBDT)等,这些模型在 Spark 的 MLlib 库中都有实现,支持分布式训练和参数调优。深度学习模型如长短期记忆网络(LSTM)、门控循环单元(GRU)等,可以用于处理时间序列数据,捕捉房价的长期依赖关系。 - 模型训练与评估
使用预处理后的数据对选定的模型进行训练。采用交叉验证的方法评估模型的性能,通过调整模型的参数(如学习率、树深度、神经网络的层数和节点数等)来优化模型的性能。使用均方误差(RMSE)、平均绝对误差(MAE)和决定系数(R²)等指标评估模型的预测精度。
(四)应用层
- 用户界面
开发基于 Web 的用户界面,使用前端技术(如 HTML、CSS、JavaScript)和可视化库(如 ECharts、D3.js)实现。用户可以通过界面输入查询条件,如房屋的位置、面积、户型等,获取房价预测结果。界面还可以展示房价的历史走势、区域房价分布图等信息,帮助用户直观地了解房价情况。 - API 接口
提供 RESTful API 接口,方便其他系统集成。其他应用程序可以通过调用 API 获取房价预测结果,实现数据的共享和交互。
三、关键技术
(一)Hadoop 技术
- HDFS
HDFS 是 Hadoop 的核心组件之一,它具有高容错性、高扩展性和高吞吐量的特点。通过将数据分散存储在多个节点上,避免了单点故障,提高了数据的可靠性。同时,HDFS 支持大规模数据的存储和管理,能够满足房价预测系统对海量数据存储的需求。 - YARN
YARN 是 Hadoop 的资源管理框架,负责集群中计算资源的分配和调度。它允许不同的应用程序(如 Spark 作业)共享集群资源,提高了资源的利用率。在房价预测系统中,YARN 可以根据作业的需求动态分配计算资源,确保系统的高效运行。
(二)Spark 技术
- Spark Core
Spark Core 是 Spark 的基础组件,提供了内存计算、任务调度和容错等基础功能。它基于弹性分布式数据集(RDD)进行数据处理,RDD 具有不可变、可分区、可并行计算等特点,能够实现高效的迭代计算。在房价预测系统中,Spark Core 用于数据清洗、特征工程等任务,提高了数据处理的速度。 - Spark SQL
Spark SQL 提供了对结构化数据的处理能力,支持 SQL 查询。它可以将 RDD 转换为 DataFrame,方便进行数据操作和分析。在数据清洗和预处理阶段,Spark SQL 可以快速地去除重复值、异常值和缺失值,进行数据转换和聚合操作。 - Spark MLlib
Spark MLlib 是 Spark 的机器学习库,包含了许多常用的机器学习算法和工具。它支持分布式训练和参数调优,能够处理大规模的数据集。在房价预测系统中,可以使用 Spark MLlib 实现各种机器学习模型,如线性回归、决策树、随机森林等。
(三)机器学习算法
- 线性回归
线性回归是一种简单而有效的预测模型,它假设因变量(房价)与自变量(如房屋面积、楼层等)之间存在线性关系。通过最小二乘法估计模型的参数,得到房价的预测值。线性回归模型计算简单,易于理解和解释,但在处理复杂的非线性关系时效果可能不佳。 - 决策树和随机森林
决策树是一种基于树结构进行决策的模型,它通过对数据的特征进行划分,构建决策树模型。随机森林是由多个决策树组成的集成学习模型,通过投票或平均的方式得到最终的预测结果。随机森林具有较高的准确性和鲁棒性,能够处理高维数据和非线性关系。 - 梯度提升树(GBDT)
GBDT 是一种迭代的决策树算法,它通过不断地添加新的决策树来修正之前模型的预测误差。GBDT 具有较高的预测精度和泛化能力,在房价预测等回归问题中表现良好。 - 长短期记忆网络(LSTM)
LSTM 是一种特殊的循环神经网络(RNN),它能够处理时间序列数据,捕捉数据中的长期依赖关系。在房价预测中,LSTM 可以利用历史房价数据和相关的宏观经济数据,预测未来的房价走势。
四、系统优势
(一)处理大规模数据能力强
Hadoop + Spark 的分布式架构能够处理 PB 级的数据,满足房价预测系统对海量房地产数据存储和处理的需求。无论是历史交易数据、宏观经济数据还是社交媒体数据,都可以高效地存储和分析。
(二)计算效率高
Spark 的内存计算机制使得数据处理速度比传统的磁盘计算快得多。在数据清洗、特征工程和模型训练等阶段,Spark 能够快速地完成任务,提高了系统的响应速度。
(三)模型精度高
通过选择合适的机器学习算法和进行充分的特征工程,Hadoop + Spark 房价预测系统能够构建出高精度的预测模型。同时,采用交叉验证和参数调优等方法,进一步提高了模型的性能。
(四)可扩展性好
系统采用分层架构设计,各层之间相互独立,便于系统的扩展和维护。当数据量增加或业务需求变化时,可以通过增加节点或调整模型参数等方式,轻松地扩展系统的功能。
五、系统应用场景
(一)房地产投资决策
投资者可以根据房价预测结果,选择具有投资潜力的区域和房产项目。了解房价的未来走势,合理规划投资策略,降低投资风险。
(二)购房决策
购房者可以通过系统查询不同区域的房价预测信息,结合自己的需求和预算,选择合适的房源。同时,了解房价的历史走势和未来趋势,有助于购房者做出更明智的决策。
(三)房地产开发
开发商可以根据房价预测结果,合理规划项目的开发规模和定位。了解市场需求和房价走势,制定合理的销售策略,提高项目的经济效益。
(四)政府监管
政府相关部门可以利用房价预测系统,监测房地产市场的运行情况,及时发现市场异常波动。根据预测结果,制定相应的政策措施,调控房地产市场,促进房地产市场的健康发展。
六、总结
Hadoop + Spark 房价预测系统是一种基于大数据处理技术的智能化系统,具有处理大规模数据能力强、计算效率高、模型精度高和可扩展性好等优势。该系统可以应用于房地产投资决策、购房决策、房地产开发和政府监管等多个场景,为相关人员提供有价值的决策支持。随着大数据技术的不断发展和房地产市场的变化,Hadoop + Spark 房价预测系统将不断完善和优化,为房地产行业的发展做出更大的贡献。
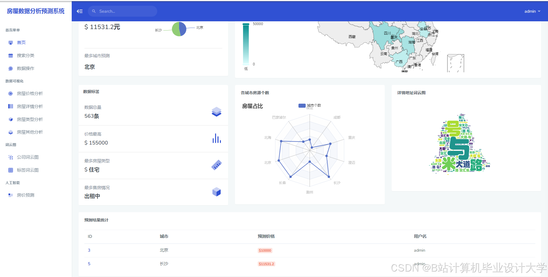
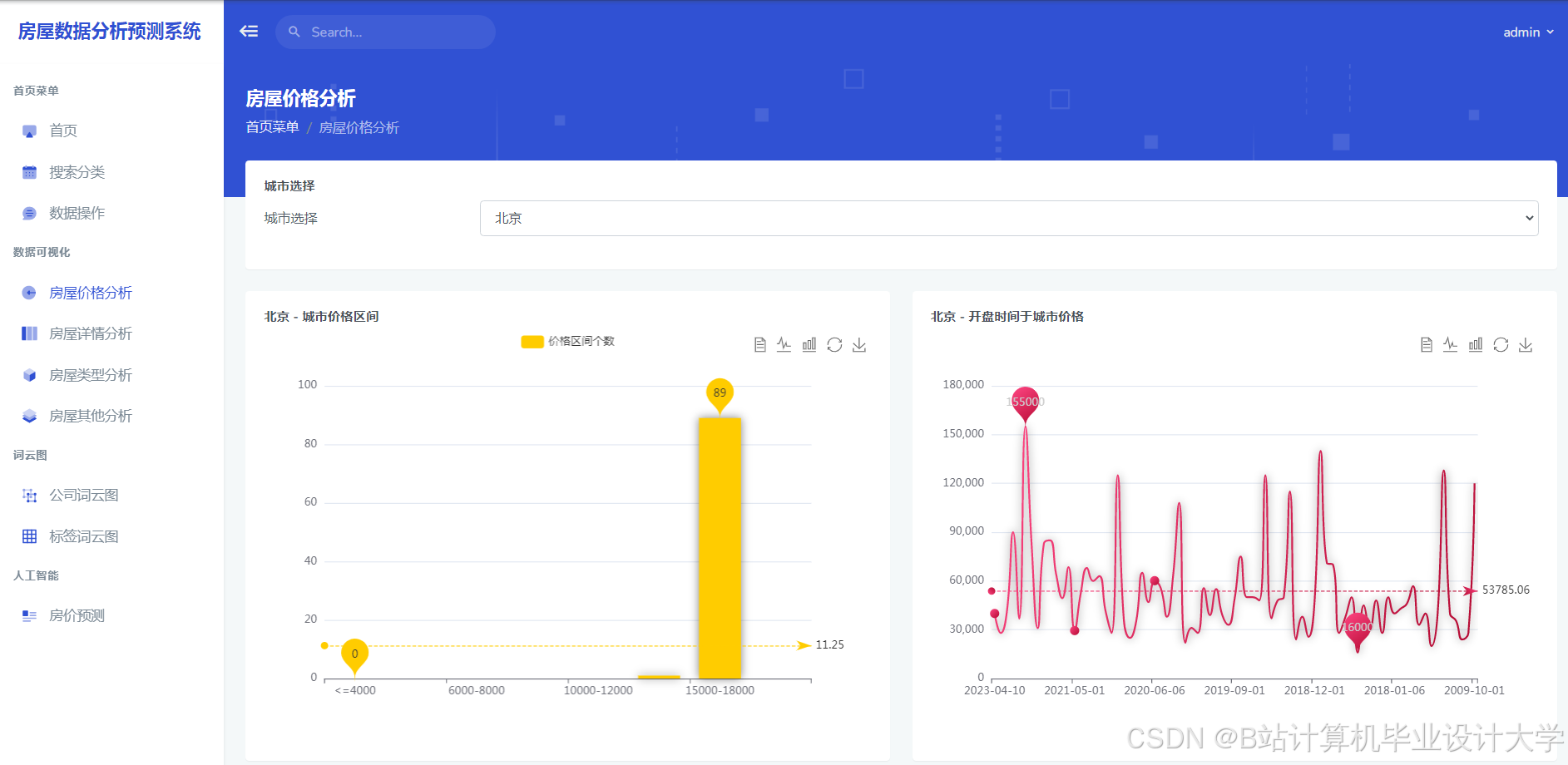
运行截图



















推荐项目
上万套Java、Python、大数据、机器学习、深度学习等高级选题(源码+lw+部署文档+讲解等)
项目案例










优势
1-项目均为博主学习开发自研,适合新手入门和学习使用
2-所有源码均一手开发,不是模版!不容易跟班里人重复!

🍅✌感兴趣的可以先收藏起来,点赞关注不迷路,想学习更多项目可以查看主页,大家在毕设选题,项目代码以及论文编写等相关问题都可以给我留言咨询,希望可以帮助同学们顺利毕业!🍅✌
源码获取方式
🍅由于篇幅限制,获取完整文章或源码、代做项目的,拉到文章底部即可看到个人联系方式。🍅
点赞、收藏、关注,不迷路,下方查看👇🏻获取联系方式👇🏻

被折叠的 条评论
为什么被折叠?



