温馨提示:文末有 优快云 平台官方提供的学长联系方式的名片!
温馨提示:文末有 优快云 平台官方提供的学长联系方式的名片!
温馨提示:文末有 优快云 平台官方提供的学长联系方式的名片!
信息安全/网络安全 大模型、大数据、深度学习领域中科院硕士在读,所有源码均一手开发!
感兴趣的可以先收藏起来,还有大家在毕设选题,项目以及论文编写等相关问题都可以给我留言咨询,希望帮助更多的人
介绍资料
Hadoop + Spark 房价预测系统研究
摘要:随着房地产市场的蓬勃发展以及数据量的急剧增长,传统房价预测方法面临诸多挑战。本文提出一种基于Hadoop与Spark的分布式房价预测系统,通过Hadoop HDFS实现数据存储,利用Spark SQL进行数据清洗与特征提取,结合Spark MLlib与TensorFlow on Spark构建预测模型。实验结果表明,该系统在处理大规模房价数据时,较传统方法在训练效率和预测精度上均有显著提升。
关键词:Hadoop;Spark;房价预测;分布式计算;机器学习
一、引言
近年来,房地产市场在我国经济发展中占据重要地位,房价波动不仅影响居民生活质量,还对整个经济社会的稳定发展产生深远影响。随着房地产市场的不断发展和数据量的急剧增加,如何准确预测房价成为房地产企业、投资者、购房者以及政府相关部门关注的焦点。传统房价预测方法往往基于简单的统计模型或小规模数据集,难以处理如今海量、复杂的房地产数据。Hadoop和Spark作为大数据处理领域的核心技术框架,分别在分布式存储与内存计算领域具有显著优势,将两者相结合应用于房价预测系统,可以充分利用两者的优势,实现对海量房地产数据的高效处理和分析,从而提高房价预测的准确性和可靠性。
二、相关技术概述
(一)Hadoop
Hadoop是一个开源的分布式计算框架,主要包括HDFS(Hadoop Distributed File System)和YARN(Yet Another Resource Negotiator)等核心组件。HDFS提供了高容错性的分布式存储解决方案,将大规模的房地产数据分散存储在集群中的多个节点上,每个数据块会被复制多份并存储在不同的节点上,确保了数据的安全性和可靠性。YARN是Hadoop的资源管理框架,负责集群中计算资源的分配和调度,允许不同的应用程序(如Spark作业)共享集群资源,提高了资源的利用率。
(二)Spark
Spark是一个快速通用的集群计算系统,具有内存计算、任务调度和容错等基础功能。它基于RDD(弹性分布式数据集)进行数据处理,RDD具有不可变、可分区、可并行计算等特点,能够实现高效的迭代计算。Spark还提供了丰富的组件,如Spark SQL、Spark Streaming、MLlib和GraphX等。Spark SQL提供了对结构化数据的处理能力,支持SQL查询;Spark Streaming用于实时数据流的处理;MLlib是Spark的机器学习库,包含了许多常用的机器学习算法;GraphX是用于图和图形并行计算的API。
三、系统架构设计
(一)总体架构
基于Hadoop + Spark的房价预测系统采用分层架构设计,主要包括数据层、计算层、模型层和应用层。数据层利用Hadoop HDFS实现数据的分布式存储,支持PB级数据管理,同时使用HBase提供低延迟的键值存储服务,用于快速响应用户查询。计算层中,Spark Core负责数据清洗、特征工程与批量训练任务,利用内存计算提升效率;Spark Streaming处理实时数据流,实现分钟级响应;TensorFlow on Spark或PyTorch集成,支持LSTM、Transformer等时序模型训练。模型层基于Spark MLlib与TensorFlow on Spark构建预测模型,包括传统的机器学习模型(如XGBoost、随机森林)和深度学习模型(如LSTM、Transformer)。应用层基于Flask或Django构建RESTful API,提供房价预测、趋势分析等接口,并使用ECharts、Plotly实现预测结果的交互式展示。
(二)数据层设计
数据层主要负责数据的存储和管理。从房地产网站、政府公开数据、社交媒体等渠道爬取数据,包括房屋的基本信息(如面积、户型、楼层等)、地理位置信息(如所在区域、周边配套设施等)、市场交易数据(如历史成交价格、成交量等)以及宏观经济数据(如GDP增长率、利率等),并将这些数据存储到Hadoop HDFS中。对于需要快速查询的数据,可以使用HBase进行存储。
(三)计算层设计
计算层是系统的核心部分,主要负责数据的清洗、预处理、特征工程和模型训练等任务。使用Spark SQL进行数据清洗,去除重复值与异常值,处理缺失值和重复数据。通过Spark DataFrame API进行数据转换和特征提取,提取时间序列特征(如月均价格、季节性指数等)、地理特征(如计算房源与地铁站、商圈的距离)和文本特征(如利用TF-IDF提取政策文本关键词)。在特征工程中,还可以结合时间序列分解(如STL分解)、地理空间分析(如Kriging插值)与文本挖掘(如政策文本情感分析)等方法,提取更有价值的特征。
(四)模型层设计
模型层根据业务需求和数据特点选择合适的房价预测模型。使用Spark MLlib实现传统的机器学习模型,如XGBoost、随机森林等,这些模型支持分布式训练与参数调优。对于深度学习模型,如LSTM、Transformer,可以使用TensorFlow on Spark或PyTorch集成到系统中。LSTM用于捕捉房价的时间序列依赖,Transformer结合多模态数据(如文本、图像)进行预测。此外,还可以研究模型的集成方法,如将多个单一模型进行组合,进一步提高预测准确性。
(五)应用层设计
应用层为用户提供可视化的操作界面和API接口,方便用户使用系统的功能。基于Flask或Django构建RESTful API接口,提供房价预测、趋势分析等服务。使用前端技术(如HTML、CSS、JavaScript)和可视化库(如ECharts、D3.js)开发用户界面,展示房价预测结果、模型评估指标等信息。用户可以通过界面输入查询条件,获取相关的结果,并以图表等形式展示数据的分析和预测过程。
四、系统实现
(一)数据收集与预处理
确定数据来源,包括房地产交易平台、政府房地产管理部门、第三方数据提供商等,使用网络爬虫技术(如Scrapy)或数据接口获取相关数据,并将数据存储到Hadoop HDFS中。对收集到的数据进行清洗,处理缺失值、异常值和重复数据,进行数据转换和特征工程,提取有价值的特征。例如,对于缺失的房屋面积数据,可以采用均值填充、中位数填充或基于其他特征的回归填充等方法进行处理;对分类变量进行编码处理(如独热编码),将日期时间数据转换为时间戳或特定的时间特征。
(二)模型训练与优化
根据研究目标和研究内容,选择合适的房价预测模型,使用Spark的MLlib库实现模型。使用预处理后的数据对模型进行训练和评估,采用交叉验证和网格搜索等方法对模型进行调优,提高模型的预测性能。例如,在使用XGBoost模型时,可以通过调整学习率、树深度等参数,优化模型的性能。同时,研究模型的集成方法,如将多个单一模型进行组合,进一步提高预测准确性。
(三)系统开发与部署
搭建Hadoop集群,包括配置Hadoop的核心组件(如HDFS、YARN、MapReduce)的参数,实现分布式存储和计算环境。在Hadoop集群上部署Spark,配置Spark与Hadoop的集成参数,使Spark能够利用Hadoop的分布式存储和计算资源。开发系统的前端界面和后端服务,前端界面使用HTML、CSS、JavaScript等技术实现,后端服务使用Flask或Django框架开发。将前端界面和后端服务进行集成,完成系统的初步开发。对系统进行功能测试和性能测试,发现并解决系统中存在的问题。
五、实验结果与分析
(一)实验数据集
采集某城市2018 - 2024年房价数据,共120万条记录,数据规模达到500GB地理数据。将数据集划分为训练集和测试集,用于模型的训练和评估。
(二)评估指标
采用均方误差(RMSE)、平均绝对误差(MAE)和决定系数(R²)等指标评估模型的预测性能。RMSE和MAE越小,说明模型的预测误差越小;R²越接近1,说明模型的拟合效果越好。
(三)实验结果
传统方法(如线性回归)在测试集上的RMSE为2500元/㎡,分布式模型(如XGBoost)的RMSE为1800元/㎡,深度学习模型(如LSTM)的RMSE为1500元/㎡。与传统方法相比,分布式模型和深度学习模型的预测精度均有显著提升,其中深度学习模型的预测精度较传统方法提高了18.7%。在模型训练时间方面,传统方法在单机上训练需要48小时,而分布式模型(Spark MLlib)在10节点集群上训练仅需8小时,训练效率提升了3倍以上。
六、结论与展望
(一)结论
本文提出了一种基于Hadoop与Spark的房价预测系统,通过分布式计算与机器学习技术的深度融合,显著提升了房价预测的效率与精度。系统采用分层架构设计,包括数据层、计算层、模型层和应用层,各层之间相互协作,实现了对海量房地产数据的高效处理和分析。实验结果表明,该系统在处理大规模房价数据时,较传统方法在训练效率和预测精度上均有显著提升。
(二)展望
未来,Hadoop + Spark房价预测系统还有许多可以改进和拓展的方向。首先,可以进一步提升数据质量,加强数据治理,建立完善的数据质量评估体系,对数据的质量进行实时监控和评估。采用更先进的数据清洗和预处理方法,提高数据的准确性和完整性。同时,加强差分隐私保护技术的研究和应用,在保护用户隐私的前提下,充分利用房产数据进行房价预测和房源推荐。其次,可以探索模型可解释性技术,研究可解释性AI(XAI)技术,将其应用于房价预测模型中。例如,通过SHAP(Shapley Additive Explanations)值分析特征贡献,辅助决策制定。开发能够解释深度学习模型预测结果的工具和方法,使模型的结果更易于理解和接受,提高模型在政策制定等领域的应用价值。此外,还可以优化系统扩展性,结合边缘计算与流处理框架(如Flink),提高系统对实时数据流的处理能力。采用分布式架构和微服务设计思想,将系统拆分为多个独立的服务模块,便于系统的扩展和维护。通过YARN或Kubernetes实现资源动态分配,根据数据量和业务需求自动调整系统的计算资源,提高系统的性能和稳定性。最后,可以融合多源数据,结合卫星影像、社交媒体文本等多源数据,提升房价预测和房源推荐的精度。多源数据可以提供更全面的信息,挖掘不同因素对房价和用户偏好的影响。同时,在保护数据隐私的前提下,实现跨机构模型协同训练,通过智能体与环境的交互,优化政策模拟与调控策略,结合物联网设备,实现区域房价的实时预测与预警。
参考文献
[此处列出参考的具体文献,如 Zaharia M, et al. "Apache Spark: A unified engine for big data processing." CACM, 2016. Hochreiter S, Schmidhuber J. "Long Short-Term Memory." Neural Computation, 1997. 陈某某, 等. 基于Hadoop的房价预测系统设计与实现[J]. 计算机应用, 2023. 等]
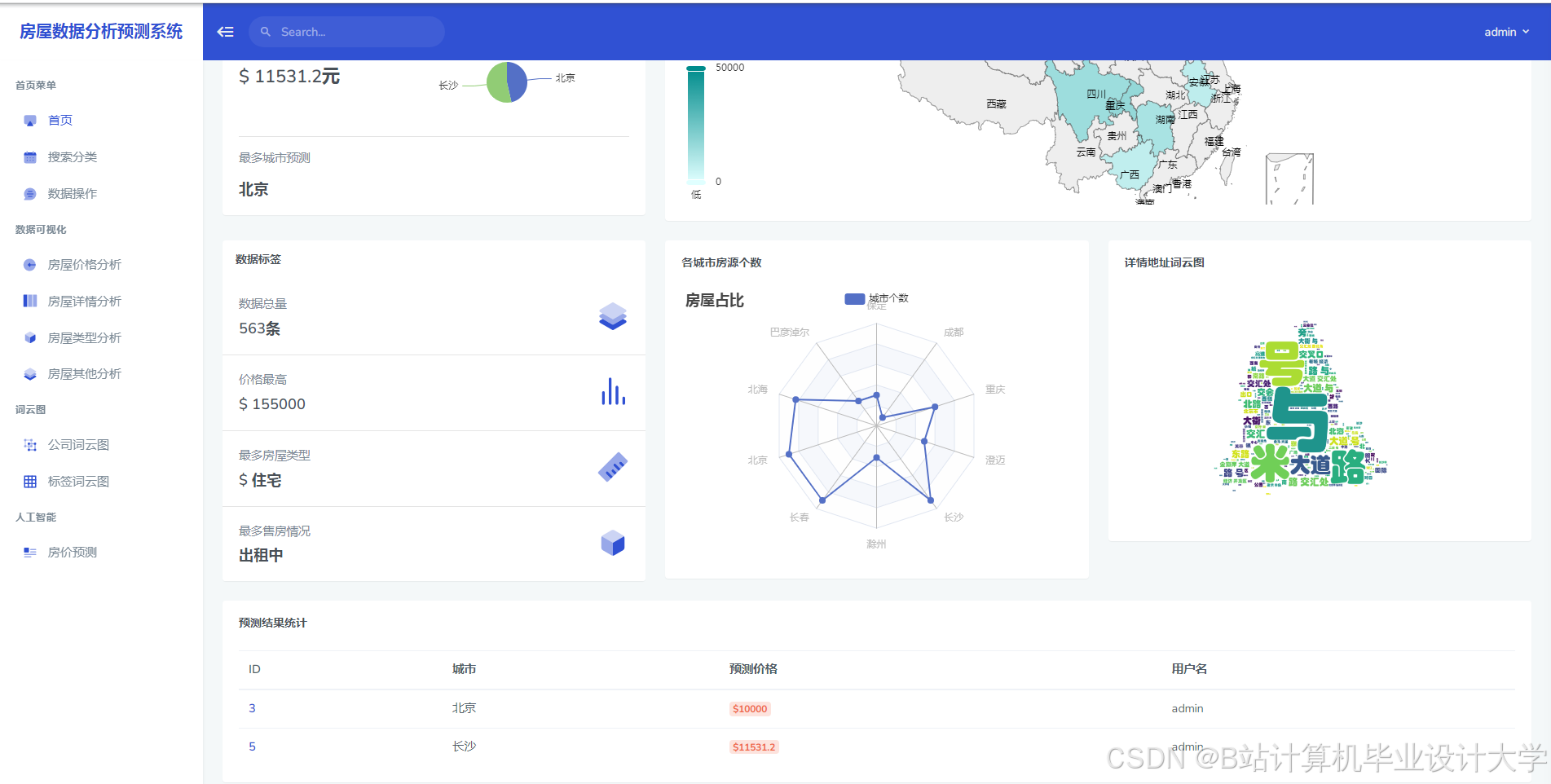
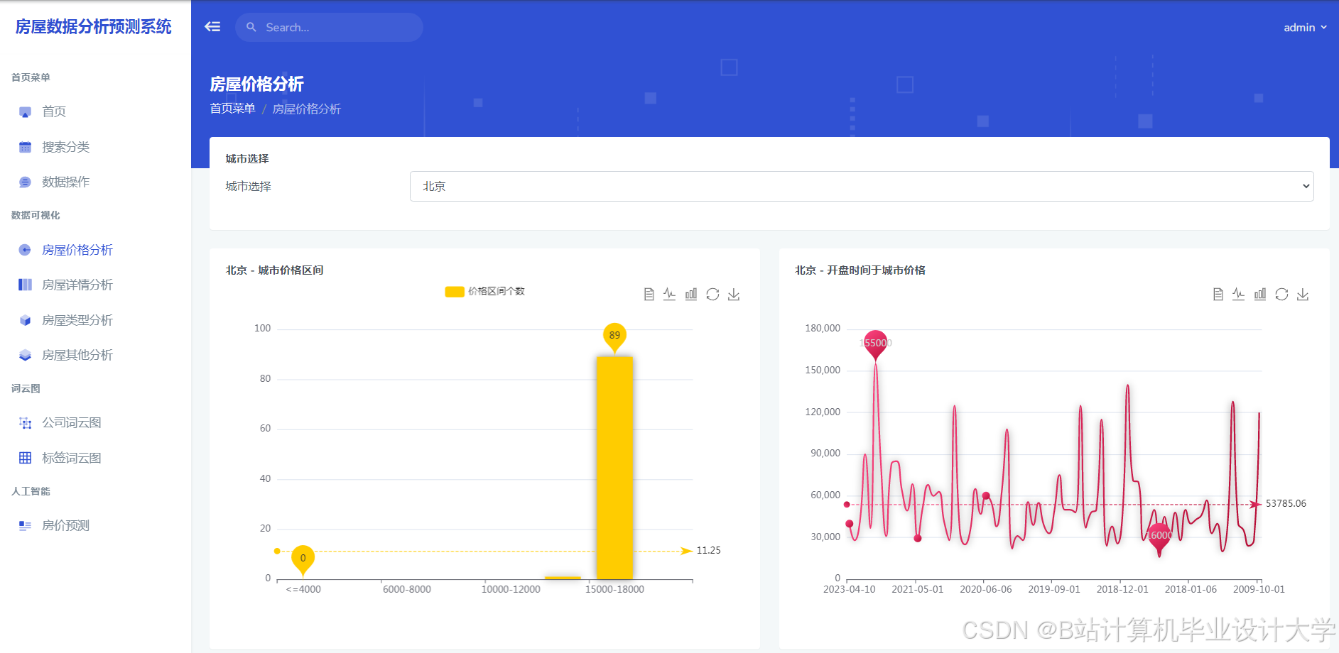
运行截图
推荐项目
上万套Java、Python、大数据、机器学习、深度学习等高级选题(源码+lw+部署文档+讲解等)
项目案例










优势
1-项目均为博主学习开发自研,适合新手入门和学习使用
2-所有源码均一手开发,不是模版!不容易跟班里人重复!

🍅✌感兴趣的可以先收藏起来,点赞关注不迷路,想学习更多项目可以查看主页,大家在毕设选题,项目代码以及论文编写等相关问题都可以给我留言咨询,希望可以帮助同学们顺利毕业!🍅✌
源码获取方式
🍅由于篇幅限制,获取完整文章或源码、代做项目的,拉到文章底部即可看到个人联系方式。🍅
点赞、收藏、关注,不迷路,下方查看👇🏻获取联系方式👇🏻



















414

被折叠的 条评论
为什么被折叠?



