温馨提示:文末有 优快云 平台官方提供的学长联系方式的名片!
温馨提示:文末有 优快云 平台官方提供的学长联系方式的名片!
温馨提示:文末有 优快云 平台官方提供的学长联系方式的名片!
作者简介:Java领域优质创作者、优快云博客专家 、优快云内容合伙人、掘金特邀作者、阿里云博客专家、51CTO特邀作者、多年架构师设计经验、多年校企合作经验,被多个学校常年聘为校外企业导师,指导学生毕业设计并参与学生毕业答辩指导,有较为丰富的相关经验。期待与各位高校教师、企业讲师以及同行交流合作
主要内容:Java项目、Python项目、前端项目、PHP、ASP.NET、人工智能与大数据、单片机开发、物联网设计与开发设计、简历模板、学习资料、面试题库、技术互助、就业指导等
业务范围:免费功能设计、开题报告、任务书、中期检查PPT、系统功能实现、代码编写、论文编写和辅导、论文降重、长期答辩答疑辅导、腾讯会议一对一专业讲解辅导答辩、模拟答辩演练、和理解代码逻辑思路等。
收藏点赞不迷路 关注作者有好处
文末获取源码
感兴趣的可以先收藏起来,还有大家在毕设选题,项目以及论文编写等相关问题都可以给我留言咨询,希望帮助更多的人
介绍资料
《Django+Vue.js房价预测、房源推荐系统、房源可视化》开题报告
一、研究背景与意义
(一)研究背景
- 房地产市场的重要性:房地产市场作为国民经济的重要组成部分,其价格波动不仅影响着购房者的购买力,还关系到投资者的收益和国家的经济稳定。
- 房价预测与房源推荐的必要性:随着房地产市场的发展,房价成为购房者、投资者和政策制定者关注的焦点。准确预测房价、为用户提供个性化的房源推荐,对于购房者、投资者和政策制定者都具有重要意义。
- Django和Vue.js的技术优势:Django作为Python语言编写的一个高级Web框架,具有开发高效、部署便捷等特点;Vue.js作为一套用于构建用户界面的渐进式框架,具有轻量、高效、灵活等优势。两者结合,为房价预测、房源推荐和房源可视化系统的实现提供了强大的技术支撑。
(二)研究意义
- 提高房地产市场透明度:通过房价预测和房源推荐系统,可以提供更准确、更全面的房地产市场信息,提高市场透明度。
- 助力购房者决策:为购房者提供个性化的房源推荐和房价预测,帮助他们做出更明智的购房决策。
- 促进房地产市场健康发展:为政策制定者提供科学依据,帮助他们制定合理的调控措施,稳定市场,促进房地产市场健康发展。
二、研究目标与内容
(一)研究目标
- 构建一个基于Django和Vue.js的房价预测、房源推荐和房源可视化系统。
- 提高房价预测的准确性和房源推荐的个性化程度。
- 实现房源信息的可视化展示,提高用户体验。
(二)研究内容
- 数据收集与预处理:
- 利用爬虫技术从各大房地产网站、政府统计局等渠道采集房产数据,包括房屋价格、面积、户型、地理位置、周边配套等信息。
- 对采集到的数据进行清洗、去重、格式化和归一化处理,以提高数据质量和算法效率。
- 房价预测模型构建:
- 利用机器学习算法(如线性回归、决策树、随机森林、支持向量机等)构建房价预测模型。
- 通过交叉验证、网格搜索等方法选择最优的模型和参数组合,提高预测精度。
- 房源推荐系统构建:
- 结合用户偏好、房屋特征和市场需求,采用协同过滤、基于内容的推荐算法或深度学习算法构建房源推荐模型。
- 利用推荐系统库(如Surprise、LightFM等)进行模型训练和推荐生成。
- 房源可视化展示:
- 利用可视化库(如Matplotlib、Seaborn、Plotly等)将房价预测结果、房源推荐结果和房屋数据以图表、图形等形式进行可视化展示。
- 通过直观的图表和图形帮助用户更好地理解数据和内容。
- 系统集成与测试:
- 将房价预测、房源推荐和房源可视化系统集成在一个平台上。
- 对系统进行测试,包括功能测试、性能测试、安全性测试等,确保系统的稳定性和可用性。
三、技术路线
(一)系统架构
- 前端:利用Vue.js框架构建用户界面,包括房价预测结果展示、房源推荐结果展示和房源可视化展示等功能模块。
- 后端:利用Django框架构建房价预测模型、房源推荐模型和房源可视化模型,处理用户请求,返回预测结果、推荐结果和可视化数据。
- 数据库:选择MySQL、MongoDB等数据库,存储房产数据、用户数据、预测结果和推荐结果。
(二)关键技术
- Django框架:利用Django框架构建房价预测模型、房源推荐模型和房源可视化模型,处理用户请求,返回预测结果、推荐结果和可视化数据。
- Vue.js框架:利用Vue.js框架构建用户界面,实现房价预测结果、房源推荐结果和房源可视化结果的动态展示。
- 机器学习算法:利用机器学习算法(如线性回归、决策树、随机森林、支持向量机等)构建房价预测模型,提高预测的准确性和效率。
- 推荐算法:利用协同过滤、基于内容的推荐算法或深度学习算法构建房源推荐模型,提高推荐的个性化和准确性。
- 可视化库:利用Matplotlib、Seaborn、Plotly等可视化库构建房源可视化模型,实现房源信息的直观展示。
四、预期成果
- 房价预测、房源推荐和房源可视化系统:构建一个基于Django和Vue.js的房价预测、房源推荐和房源可视化系统,能够准确预测房价、为用户提供个性化的房源推荐和直观的房源可视化展示。
- 提高市场透明度:通过系统提供的准确、全面的房地产市场信息,提高市场透明度。
- 助力购房者决策:为购房者提供个性化的房源推荐和房价预测,帮助他们做出更明智的购房决策。
- 促进房地产市场健康发展:为政策制定者提供科学依据,帮助他们制定合理的调控措施,稳定市场,促进房地产市场健康发展。
五、可行性分析
(一)技术可行性
- Django和Vue.js框架:Django和Vue.js作为成熟的Web框架,具有丰富文档和社区支持,能够满足房价预测、房源推荐和房源可视化的需求。
- 机器学习算法和推荐算法:机器学习算法和推荐算法在房价预测和房源推荐领域有广泛应用,能够提高预测的准确性和推荐的个性化程度。
- 可视化库:Matplotlib、Seaborn、Plotly等可视化库具有强大的可视化功能,能够满足房源可视化展示的需求。
(二)数据可行性
- 数据来源:房产数据可以通过各大房地产网站、政府统计局等渠道获取,数据资源丰富。
- 数据预处理:通过数据清洗、去重、格式化和归一化处理,可以确保数据质量,提高算法的准确性和效率。
(三)研究团队可行性
研究团队具备计算机科学、数据分析、Web开发等多学科背景,能够协同开展研究工作,具备完成该项目的能力。
六、研究计划
- 文献调研与需求分析(第1-2个月):
- 调研房价预测、房源推荐和房源可视化的研究现状和应用情况。
- 分析系统的需求,明确系统功能和性能指标。
- 技术选型与系统设计(第3个月):
- 选择合适的Web框架、机器学习算法、推荐算法和可视化库。
- 设计系统架构,包括前端、后端和数据库等模块。
- 数据收集与预处理(第4-5个月):
- 利用爬虫技术从各大房地产网站、政府统计局等渠道采集房产数据。
- 对采集到的数据进行清洗、去重、格式化和归一化处理。
- 房价预测模型构建(第6-8个月):
- 利用机器学习算法构建房价预测模型。
- 通过交叉验证、网格搜索等方法选择最优的模型和参数组合。
- 房源推荐系统构建(第9-11个月):
- 利用协同过滤、基于内容的推荐算法或深度学习算法构建房源推荐模型。
- 利用推荐系统库进行模型训练和推荐生成。
- 房源可视化展示构建(第12-13个月):
- 利用可视化库将房价预测结果、房源推荐结果和房屋数据以图表、图形等形式进行可视化展示。
- 系统集成与测试(第14-15个月):
- 将房价预测、房源推荐和房源可视化系统集成在一个平台上。
- 对系统进行测试,包括功能测试、性能测试、安全性测试等。
- 系统评估与优化(第16-17个月):
- 对系统进行评估,包括预测准确性、推荐效果、可视化效果等。
- 根据评估结果,对系统进行优化和改进。
- 项目总结与论文撰写(第18-19个月):
- 总结项目研究成果,撰写开题报告和学术论文。
- 准备项目验收和成果展示。
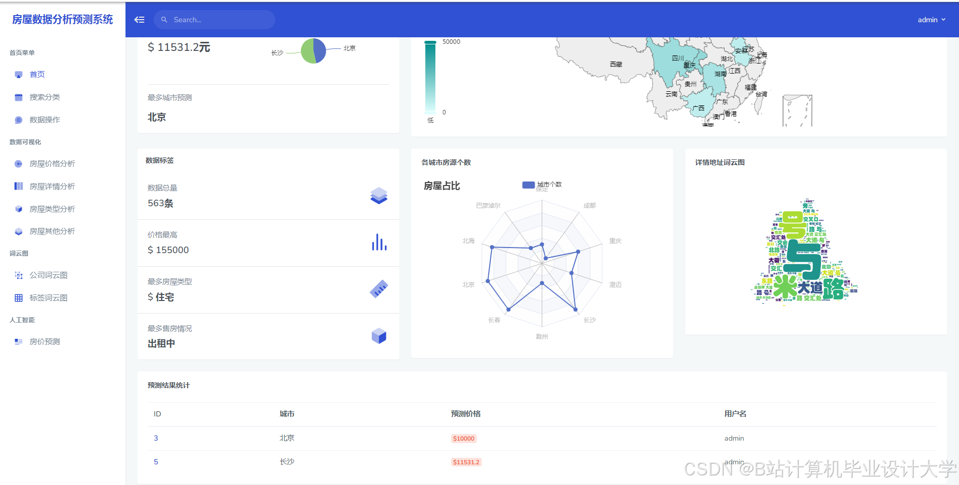
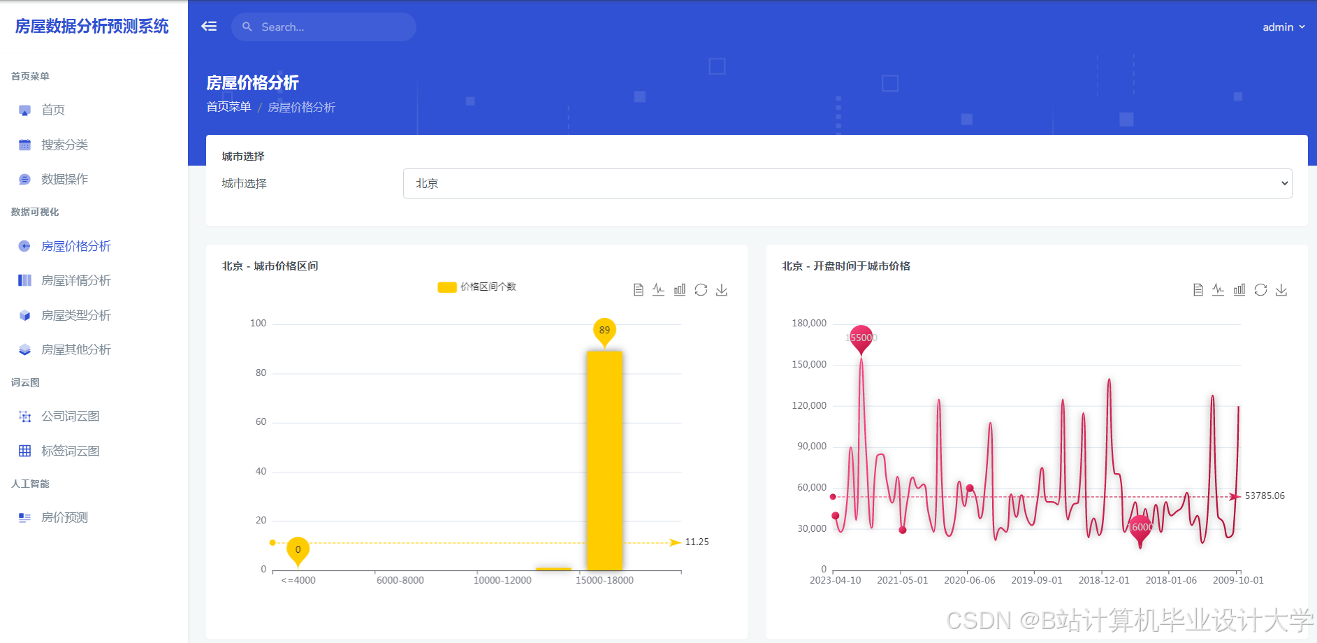
运行截图
推荐项目
上万套Java、Python、大数据、机器学习、深度学习等高级选题(源码+lw+部署文档+讲解等)
项目案例










优势
1-项目均为博主学习开发自研,适合新手入门和学习使用
2-所有源码均一手开发,不是模版!不容易跟班里人重复!

🍅✌感兴趣的可以先收藏起来,点赞关注不迷路,想学习更多项目可以查看主页,大家在毕设选题,项目代码以及论文编写等相关问题都可以给我留言咨询,希望可以帮助同学们顺利毕业!🍅✌
源码获取方式
🍅由于篇幅限制,获取完整文章或源码、代做项目的,拉到文章底部即可看到个人联系方式。🍅
点赞、收藏、关注,不迷路,下方查看👇🏻获取联系方式👇🏻




















被折叠的 条评论
为什么被折叠?



