温馨提示:文末有 优快云 平台官方提供的学长联系方式的名片!
温馨提示:文末有 优快云 平台官方提供的学长联系方式的名片!
温馨提示:文末有 优快云 平台官方提供的学长联系方式的名片!
作者简介:Java领域优质创作者、优快云博客专家 、优快云内容合伙人、掘金特邀作者、阿里云博客专家、51CTO特邀作者、多年架构师设计经验、多年校企合作经验,被多个学校常年聘为校外企业导师,指导学生毕业设计并参与学生毕业答辩指导,有较为丰富的相关经验。期待与各位高校教师、企业讲师以及同行交流合作
主要内容:Java项目、Python项目、前端项目、PHP、ASP.NET、人工智能与大数据、单片机开发、物联网设计与开发设计、简历模板、学习资料、面试题库、技术互助、就业指导等
业务范围:免费功能设计、开题报告、任务书、中期检查PPT、系统功能实现、代码编写、论文编写和辅导、论文降重、长期答辩答疑辅导、腾讯会议一对一专业讲解辅导答辩、模拟答辩演练、和理解代码逻辑思路等。
收藏点赞不迷路 关注作者有好处
文末获取源码
感兴趣的可以先收藏起来,还有大家在毕设选题,项目以及论文编写等相关问题都可以给我留言咨询,希望帮助更多的人
介绍资料
《Django+Vue.js洪水自然灾害预测》开题报告
一、研究背景与意义
(一)研究背景
- 洪水自然灾害的严重性:洪水是一种严重的自然灾害,会对人类社会造成巨大的生命和财产损失。我国是一个洪涝灾害极其严重的国家,每年汛期都会发生多起洪水灾害事件。例如,2021年汛期,全国先后共出现42次强降雨过程,多地暴雨屡破历史极值,山洪频发。
- 洪水预测的重要性:为了提高防洪减灾能力,减少洪水灾害带来的损失,洪水预测显得尤为重要。通过洪水预测,可以提前了解洪水可能发生的时间、地点和规模,从而采取相应的防洪措施,如加强堤坝巡查、组织人员转移等。
- Django和Vue.js的技术优势:Django作为Python语言编写的一个高级Web框架,具有开发高效、部署便捷等特点;Vue.js作为一套用于构建用户界面的渐进式框架,具有轻量、高效、灵活等优势。两者结合,为洪水自然灾害预测系统的实现提供了强大的技术支撑。
(二)研究意义
- 提高防洪减灾能力:通过构建洪水自然灾害预测系统,能够提前预测洪水灾害的发生,为防洪减灾决策提供科学依据,提高防洪减灾能力。
- 减少洪水灾害损失:准确的洪水预测可以帮助相关部门和群众提前采取防洪措施,减少洪水灾害带来的生命和财产损失。
- 推动预测技术发展:结合Django和Vue.js技术,探索洪水自然灾害预测系统的构建方法,推动预测技术的发展和应用。
二、研究目标与内容
(一)研究目标
- 构建一个基于Django和Vue.js的洪水自然灾害预测系统,能够准确预测洪水灾害的发生时间、地点和规模。
- 提高洪水预测的准确性,为防洪减灾决策提供科学依据。
- 实现洪水预测结果的实时展示和可视化,方便相关部门和群众了解洪水灾害情况。
(二)研究内容
- 数据收集与预处理:
- 收集大量的洪水灾害历史数据,包括洪水发生时间、地点、规模等信息。
- 对数据进行清洗、去噪、缺失值处理等预处理操作,确保数据质量。
- 特征工程:
- 提取与洪水预测相关的特征,如降雨量、地形排水、河流管理等。
- 对特征进行编码、归一化等处理,提高模型的泛化能力。
- 洪水预测模型构建:
- 利用Django和Vue.js框架,构建洪水预测模型。
- 选择合适的预测算法(如概率分布模型、机器学习模型等),进行模型训练和调优。
- 预测结果展示与可视化:
- 利用数据可视化库(如ECharts、D3.js等),构建洪水预测结果的展示和可视化系统。
- 展示洪水预测的时间、地点、规模等信息,方便相关部门和群众了解洪水灾害情况。
- 系统集成与测试:
- 将洪水预测和结果展示系统集成在一个平台上。
- 对系统进行测试,包括功能测试、性能测试、安全性测试等,确保系统的稳定性和可用性。
三、技术路线
(一)系统架构
- 前端:利用Vue.js框架构建用户界面,包括洪水预测结果展示、可视化图表展示等功能模块。
- 后端:利用Django框架构建洪水预测模型,处理用户请求,返回预测结果和可视化数据。
- 数据库:选择MySQL、MongoDB等数据库,存储洪水灾害历史数据、预测结果和可视化数据。
(二)关键技术
- Django框架:利用Django框架构建洪水预测模型,处理用户请求,返回预测结果和可视化数据。
- Vue.js框架:利用Vue.js框架构建用户界面,实现洪水预测结果和可视化图表的动态展示。
- 预测算法:选择合适的预测算法(如概率分布模型、机器学习模型等),进行模型训练和调优,提高预测的准确性和效率。
- 数据可视化库:利用ECharts、D3.js等数据可视化库,构建洪水预测结果的展示和可视化系统。
四、预期成果
- 洪水自然灾害预测系统:构建一个基于Django和Vue.js的洪水自然灾害预测系统,能够准确预测洪水灾害的发生时间、地点和规模。
- 预测结果展示与可视化系统:构建一个洪水预测结果的展示和可视化系统,方便相关部门和群众了解洪水灾害情况。
- 集成平台:将洪水预测和结果展示系统集成在一个平台上,为防洪减灾决策提供全面的支持。
五、可行性分析
(一)技术可行性
- Django和Vue.js框架:Django和Vue.js作为成熟的Web框架,具有丰富文档和社区支持,能够满足洪水自然灾害预测的需求。
- 预测算法:概率分布模型、机器学习模型等预测算法在洪水预测领域有广泛应用,能够提高预测的准确性和效率。
- 数据可视化库:ECharts、D3.js等数据可视化库具有强大的可视化功能,能够满足洪水预测结果展示和可视化的需求。
(二)数据可行性
- 数据来源:洪水灾害历史数据可以通过水利部门、气象部门等渠道获取,数据资源丰富。
- 数据预处理:通过数据清洗、去噪、缺失值处理等预处理操作,可以确保数据质量,提高模型的准确性和泛化能力。
(三)研究团队可行性
研究团队具备计算机科学、数据分析、Web开发等多学科背景,能够协同开展研究工作,具备完成该项目的能力。
六、研究计划
- 文献调研与需求分析(第1-2个月):
- 调研洪水自然灾害预测的研究现状和应用情况。
- 分析洪水预测系统的需求,明确系统功能和性能指标。
- 技术选型与系统设计(第3个月):
- 选择合适的Web框架、预测算法和数据可视化库。
- 设计系统架构,包括前端、后端和数据库等模块。
- 数据收集与预处理(第4-5个月):
- 收集大量的洪水灾害历史数据。
- 对数据进行清洗、去噪、缺失值处理等预处理操作。
- 特征工程与模型构建(第6-8个月):
- 提取与洪水预测相关的特征,并进行编码、归一化等处理。
- 构建洪水预测模型,进行模型训练和调优。
- 预测结果展示与可视化构建(第9-10个月):
- 利用数据可视化库,构建洪水预测结果的展示和可视化系统。
- 展示洪水预测的时间、地点、规模等信息。
- 系统集成与测试(第11-12个月):
- 将洪水预测和结果展示系统集成在一个平台上。
- 对系统进行测试,包括功能测试、性能测试、安全性测试等。
- 系统评估与优化(第13-14个月):
- 对系统进行评估,包括预测准确性、实时性、可视化效果等。
- 根据评估结果,对系统进行优化和改进。
- 项目总结与论文撰写(第15-16个月):
- 总结项目研究成果,撰写开题报告和学术论文。
- 准备项目验收和成果展示。
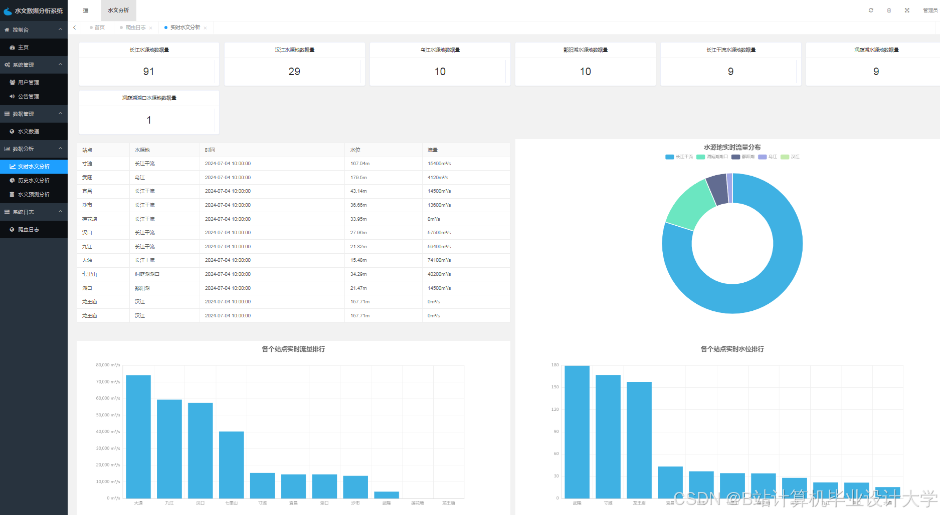
运行截图
推荐项目
上万套Java、Python、大数据、机器学习、深度学习等高级选题(源码+lw+部署文档+讲解等)
项目案例










优势
1-项目均为博主学习开发自研,适合新手入门和学习使用
2-所有源码均一手开发,不是模版!不容易跟班里人重复!

🍅✌感兴趣的可以先收藏起来,点赞关注不迷路,想学习更多项目可以查看主页,大家在毕设选题,项目代码以及论文编写等相关问题都可以给我留言咨询,希望可以帮助同学们顺利毕业!🍅✌
源码获取方式
🍅由于篇幅限制,获取完整文章或源码、代做项目的,拉到文章底部即可看到个人联系方式。🍅
点赞、收藏、关注,不迷路,下方查看👇🏻获取联系方式👇🏻














被折叠的 条评论
为什么被折叠?



