文章目录
telegraf 学习资料
- telegraf 数据采集端安装与使用:https://blog.51cto.com/feko/4867405
- Nightingale telegraf:https://n9e.github.io/docs/agent/telegraf
- github telegraf:https://github.com/influxdata/telegraf
- docker telegraf:https://github.com/influxdata/telegraf/blob/master/docs/FAQ.md#q-how-can-i-monitor-the-docker-engine-host-from-within-a-container
- 一文搞懂指标采集利器 Telegraf:http://blog.itpub.net/70002215/viewspace-2785986
- telegraf数据采集端安装与使用 :https://blog.51cto.com/feko/4867405
- Telegraf&Influxdb和扩展插件:https://blog.youkuaiyun.com/kaige0207/article/details/118031331
- Telegraf+Influxdb2 监控系统部署:https://cdn.modb.pro/db/234429
物理机上运行
软件说明
- 操作系统:CentOS Linux release 7.9.2009 (Core)
- telegraf:telegraf-1.23.3_linux_amd64.tar.gz
使用说明
解压 telegraf-1.23.3_linux_amd64.tar.gz
tar zxvf telegraf-1.23.3_linux_amd64.tar.gz
测试模式启动执行
/usr/bin/telegraf --config etc/telegraf/telegraf.conf --test --input-filter cpu:mem
执行以指令可以采集到 cpu 指标和内存
022-07-27T08:12:28Z I! Starting Telegraf 1.23.3
2022-07-27T08:12:28Z I! Loaded inputs: cpu mem
2022-07-27T08:12:28Z I! Loaded aggregators:
2022-07-27T08:12:28Z I! Loaded processors:
2022-07-27T08:12:28Z W! Outputs are not used in testing mode!
2022-07-27T08:12:28Z I! Tags enabled: host=LINGSHI-DEV-EDGENODE-04
mem,host=LINGSHI-DEV-EDGENODE-04 active=11402080256i,available=27696852992i,available_percent=83.08113435846222,buffered=427352064i,cached=17801916416i,commit_limit=16668557312i,committed_as=6734741504i,dirty=294912i,free=11568394240i,high_free=0i,high_total=0i,huge_page_size=2097152i,huge_pages_free=0i,huge_pages_total=0i,inactive=7687524352i,low_free=0i,low_total=0i,mapped=235700224i,page_tables=14602240i,shared=1684246528i,slab=1397305344i,sreclaimable=1080123392i,sunreclaim=317181952i,swap_cached=0i,swap_free=0i,swap_total=0i,total=33337114624i,used=3539451904i,used_percent=10.617151315944673,vmalloc_chunk=35183434657792i,vmalloc_total=35184372087808i,vmalloc_used=531607552i,write_back=0i,write_back_tmp=0i 1658909548000000000
cpu,cpu=cpu0,host=LINGSHI-DEV-EDGENODE-04 usage_guest=0,usage_guest_nice=0,usage_idle=100,usage_iowait=0,usage_irq=0,usage_nice=0,usage_softirq=0,usage_steal=0,usage_system=0,usage_user=0 1658909549000000000
cpu,cpu=cpu1,host=LINGSHI-DEV-EDGENODE-04 usage_guest=0,usage_guest_nice=0,usage_idle=100,usage_iowait=0,usage_irq=0,usage_nice=0,usage_softirq=0,usage_steal=0,usage_system=0,usage_user=0 1658909549000000000
cpu,cpu=cpu2,host=LINGSHI-DEV-EDGENODE-04 usage_guest=0,usage_guest_nice=0,usage_idle=97.99999999813735,usage_iowait=0,usage_irq=0,usage_nice=0,usage_softirq=0,usage_steal=0,usage_system=0,usage_user=1.9999999999527063 1658909549000000000
cpu,cpu=cpu3,host=LINGSHI-DEV-EDGENODE-04 usage_guest=0,usage_guest_nice=0,usage_idle=100,usage_iowait=0,usage_irq=0,usage_nice=0,usage_softirq=0,usage_steal=0,usage_system=0,usage_user=0 1658909549000000000
cpu,cpu=cpu4,host=LINGSHI-DEV-EDGENODE-04 usage_guest=0,usage_guest_nice=0,usage_idle=100,usage_iowait=0,usage_irq=0,usage_nice=0,usage_softirq=0,usage_steal=0,usage_system=0,usage_user=0 1658909549000000000
cpu,cpu=cpu5,host=LINGSHI-DEV-EDGENODE-04 usage_guest=0,usage_guest_nice=0,usage_idle=100,usage_iowait=0,usage_irq=0,usage_nice=0,usage_softirq=0,usage_steal=0,usage_system=0,usage_user=0 1658909549000000000
cpu,cpu=cpu6,host=LINGSHI-DEV-EDGENODE-04 usage_guest=0,usage_guest_nice=0,usage_idle=100,usage_iowait=0,usage_irq=0,usage_nice=0,usage_softirq=0,usage_steal=0,usage_system=0,usage_user=0 1658909549000000000
cpu,cpu=cpu7,host=LINGSHI-DEV-EDGENODE-04 usage_guest=0,usage_guest_nice=0,usage_idle=100,usage_iowait=0,usage_irq=0,usage_nice=0,usage_softirq=0,usage_steal=0,usage_system=0,usage_user=0 1658909549000000000
cpu,cpu=cpu8,host=LINGSHI-DEV-EDGENODE-04 usage_guest=0,usage_guest_nice=0,usage_idle=100,usage_iowait=0,usage_irq=0,usage_nice=0,usage_softirq=0,usage_steal=0,usage_system=0,usage_user=0 1658909549000000000
cpu,cpu=cpu9,host=LINGSHI-DEV-EDGENODE-04 usage_guest=0,usage_guest_nice=0,usage_idle=98.03921568448419,usage_iowait=0,usage_irq=0,usage_nice=0,usage_softirq=0,usage_steal=0,usage_system=1.9607843137324836,usage_user=0 1658909549000000000
cpu,cpu=cpu10,host=LINGSHI-DEV-EDGENODE-04 usage_guest=0,usage_guest_nice=0,usage_idle=100,usage_iowait=0,usage_irq=0,usage_nice=0,usage_softirq=0,usage_steal=0,usage_system=0,usage_user=0 1658909549000000000
cpu,cpu=cpu11,host=LINGSHI-DEV-EDGENODE-04 usage_guest=0,usage_guest_nice=0,usage_idle=98.03921568448419,usage_iowait=0,usage_irq=0,usage_nice=0,usage_softirq=0,usage_steal=0,usage_system=0,usage_user=1.9607843137324836 1658909549000000000
cpu,cpu=cpu12,host=LINGSHI-DEV-EDGENODE-04 usage_guest=0,usage_guest_nice=0,usage_idle=100,usage_iowait=0,usage_irq=0,usage_nice=0,usage_softirq=0,usage_steal=0,usage_system=0,usage_user=0 1658909549000000000
cpu,cpu=cpu13,host=LINGSHI-DEV-EDGENODE-04 usage_guest=0,usage_guest_nice=0,usage_idle=97.99999999813735,usage_iowait=0,usage_irq=0,usage_nice=0,usage_softirq=0,usage_steal=0,usage_system=0,usage_user=2.0000000000436557 1658909549000000000
cpu,cpu=cpu14,host=LINGSHI-DEV-EDGENODE-04 usage_guest=0,usage_guest_nice=0,usage_idle=97.99999999813735,usage_iowait=0,usage_irq=0,usage_nice=0,usage_softirq=0,usage_steal=0,usage_system=1.999999999998181,usage_user=0 1658909549000000000
cpu,cpu=cpu15,host=LINGSHI-DEV-EDGENODE-04 usage_guest=0,usage_guest_nice=0,usage_idle=100,usage_iowait=0,usage_irq=0,usage_nice=0,usage_softirq=0,usage_steal=0,usage_system=0,usage_user=0 1658909549000000000
cpu,cpu=cpu16,host=LINGSHI-DEV-EDGENODE-04 usage_guest=0,usage_guest_nice=0,usage_idle=100,usage_iowait=0,usage_irq=0,usage_nice=0,usage_softirq=0,usage_steal=0,usage_system=0,usage_user=0 1658909549000000000
cpu,cpu=cpu17,host=LINGSHI-DEV-EDGENODE-04 usage_guest=0,usage_guest_nice=0,usage_idle=100,usage_iowait=0,usage_irq=0,usage_nice=0,usage_softirq=0,usage_steal=0,usage_system=0,usage_user=0 1658909549000000000
cpu,cpu=cpu18,host=LINGSHI-DEV-EDGENODE-04 usage_guest=0,usage_guest_nice=0,usage_idle=100,usage_iowait=0,usage_irq=0,usage_nice=0,usage_softirq=0,usage_steal=0,usage_system=0,usage_user=0 1658909549000000000
cpu,cpu=cpu19,host=LINGSHI-DEV-EDGENODE-04 usage_guest=0,usage_guest_nice=0,usage_idle=98.03921570686315,usage_iowait=0,usage_irq=0,usage_nice=0,usage_softirq=0,usage_steal=0,usage_system=0,usage_user=1.9607843140908965 1658909549000000000
cpu,cpu=cpu20,host=LINGSHI-DEV-EDGENODE-04 usage_guest=0,usage_guest_nice=0,usage_idle=100,usage_iowait=0,usage_irq=0,usage_nice=0,usage_softirq=0,usage_steal=0,usage_system=0,usage_user=0 1658909549000000000
cpu,cpu=cpu21,host=LINGSHI-DEV-EDGENODE-04 usage_guest=0,usage_guest_nice=0,usage_idle=100,usage_iowait=0,usage_irq=0,usage_nice=0,usage_softirq=0,usage_steal=0,usage_system=0,usage_user=0 1658909549000000000
cpu,cpu=cpu22,host=LINGSHI-DEV-EDGENODE-04 usage_guest=0,usage_guest_nice=0,usage_idle=100,usage_iowait=0,usage_irq=0,usage_nice=0,usage_softirq=0,usage_steal=0,usage_system=0,usage_user=0 1658909549000000000
cpu,cpu=cpu23,host=LINGSHI-DEV-EDGENODE-04 usage_guest=0,usage_guest_nice=0,usage_idle=100,usage_iowait=0,usage_irq=0,usage_nice=0,usage_softirq=0,usage_steal=0,usage_system=0,usage_user=0 1658909549000000000
cpu,cpu=cpu-total,host=LINGSHI-DEV-EDGENODE-04 usage_guest=0,usage_guest_nice=0,usage_idle=99.50083194247526,usage_iowait=0,usage_irq=0,usage_nice=0,usage_softirq=0,usage_steal=0,usage_system=0.2495840265832172,usage_user=0.2495840265832172 1658909549000000000
输出到 influxdb
安装 influxdb 1.8
拉取 influxdb 1.8
docker pull influxdb:1.8
启动 influxdb 1.8
docker run -d -p 8083:8083 -p 8086:8086 --name influxdb-test influxdb:1.8
使用 influxdb studio 连接 influxdb ,点击地址下载 influxdb studio https://github.com/CymaticLabs/InfluxDBStudio/releases/tag/v0.2.0-beta.1 启动客户端连接。

修改 telegraf 配置
vim etc/telegraf/telegraf.conf
定位到[outputs.influxdb], 把 urls 和 database 参数注释去掉,如下:
# Configuration for sending metrics to InfluxDB
[[outputs.influxdb]]
## The full HTTP or UDP URL for your InfluxDB instance.
##
## Multiple URLs can be specified for a single cluster, only ONE of the
## urls will be written to each interval.
# urls = ["unix:///var/run/influxdb.sock"]
# urls = ["udp://127.0.0.1:8089"]
urls = ["http://127.0.0.1:8086"]
## The target database for metrics; will be created as needed.
## For UDP url endpoint database needs to be configured on server side.
database = "telegraf"
## The value of this tag will be used to determine the database. If this
## tag is not set the 'database' option is used as the default.
# database_tag = ""
启动 telegraf
该指令只收集cpu和内存的相关指标,出现如下内容, 10s为间隔进行采集。
./usr/bin/telegraf --config etc/telegraf/telegraf.conf --input-filter cpu:mem
出现以下日志说明已经进入采集;
2022-07-27T13:01:08Z I! Starting Telegraf 1.23.3
2022-07-27T13:01:08Z I! Loaded inputs: cpu mem
2022-07-27T13:01:08Z I! Loaded aggregators:
2022-07-27T13:01:08Z I! Loaded processors:
2022-07-27T13:01:08Z I! Loaded outputs: influxdb
2022-07-27T13:01:08Z I! Tags enabled: host=LINGSHI-DEV-EDGENODE-04
2022-07-27T13:01:08Z I! [agent] Config: Interval:10s, Quiet:false, Hostname:“LINGSHI-DEV-EDGENODE-04”, Flush Interval:10s
查看influxdb存储的数据
查看 influxdb studio 可以看到cpu和mem表,查询可以看到对应的数据已经存储。

grafana 展示数据
docker 安装 grafana
docker run -d --name=grafana -p 3000:3000 grafana/grafana
访问 grafana http://10.1.253.108:3000 端口默认是3000,默认账号密码是:admin/admin。

设置influxdb数据源码,填写url和database。

点击保存和测试,出现两个绿色即可。

生成监控展示图,点击导入按钮。

填写监控展示图的模板,这里推荐两个id:5955、1443,点击加载即可。

填写名称和influxdb,点击导入即可。

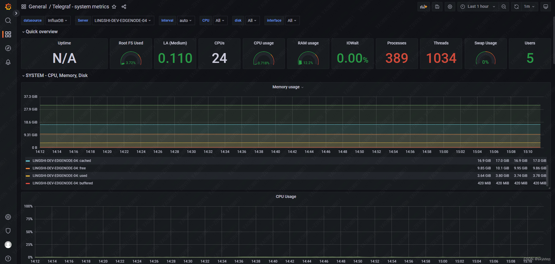
出现下图说明数据已经被加载到 grafana 。

docker 容器内运行
软件说明
- 操作系统:CentOS Linux release 7.9.2009 (Core)
- docker-version:Docker version 20.10.12, build e91ed57
启动服务
docker run --name=telegraf -d -v /:/hostfs:ro -v /root/telegraf-docker/telegraf:/etc/telegraf/telegraf.conf \
-e HOST_ETC=/hostfs/etc -e HOST_PROC=/hostfs/proc \
-e HOST_SYS=/hostfs/sys -e HOST_VAR=/hostfs/var \
-e HOST_RUN=/hostfs/run -e HOST_MOUNT_PREFIX=/hostfs -e GODEBUG=netdns=cgo telegraf
启动日志如下:
2022-07-28T09:22:45Z I! Using config file: /etc/telegraf/telegraf.conf
2022-07-28T09:22:45Z I! Starting Telegraf 1.23.3
2022-07-28T09:22:45Z I! Loaded inputs: cpu disk diskio kernel mem processes swap system
2022-07-28T09:22:45Z I! Loaded aggregators:
2022-07-28T09:22:45Z I! Loaded processors:
2022-07-28T09:22:45Z I! Loaded outputs: influxdb
2022-07-28T09:22:45Z I! Tags enabled: host=8fb0f45cb83f
2022-07-28T09:22:45Z I! [agent] Config: Interval:10s, Quiet:false, Hostname:“8fb0f45cb83f”, Flush Interval:10s
本文详细介绍了在Linux系统中安装和使用Telegraf的过程,包括在物理机上和Docker容器内的配置和运行步骤。内容涵盖了解压安装、测试启动、采集CPU和内存数据、将数据输出到InfluxDB、通过Grafana展示数据,以及在Docker容器内运行Telegraf等。
1635

被折叠的 条评论
为什么被折叠?



