安利一个超好用的IEC104调试工具——Prometeusz,真的香!
最近在搞IEC104协议的项目,调试报文、解析数据、采集信息这些活儿真是让人头大。不过,我发现了一款神器——Prometeusz,用了一段时间后,真心觉得它太好用了!今天就来给大家安利一下,尤其是那些还在为IEC104协议头疼的小伙伴们,这款工具绝对能让你事半功倍!
Prometeusz是啥?
简单来说,Prometeusz是一款专门为IEC104协议设计的调试工具。它不仅能帮你抓包、解析报文,还能采集数据、转发数据,功能非常全面。不管你是开发、测试还是运维,只要和IEC104打交道,Prometeusz都能帮你省不少力气。


为啥说它好用?
1. 抓包调试超方便
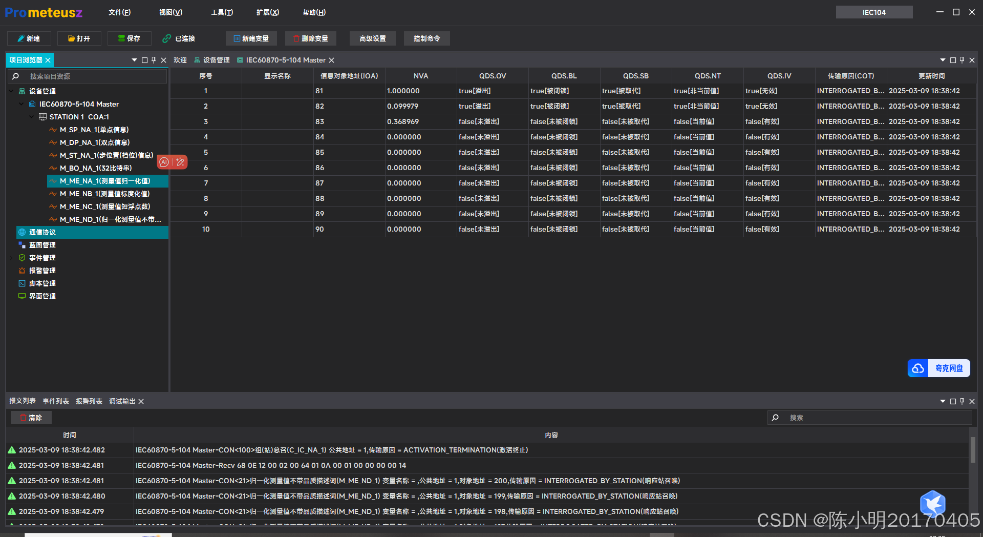
调试IEC104协议的时候,最烦的就是抓包和看报文了。Prometeusz可以直接捕获IEC104的通信报文,而且还能把报文的细节展示得清清楚楚,比如ASDU、APCI这些内容都能一目了然。你再也不用对着二进制数据头疼了,抓包调试变得超级简单!
2. 自动解析报文
Prometeusz最让我惊喜的就是它的协议解析功能。它能把复杂的IEC104报文自动解析成容易看懂的内容,比如遥测、遥信这些数据都能直接展示出来。你再也不用手动去解析那些让人头大的二进制数据了,省时省力!
3. 数据采集很灵活
Prometeusz支持实时采集IEC104协议的数据,而且采集到的数据可以保存到本地或者远程数据库里。你可以根据自己的需求设置采集的频率、数据类型等,非常灵活。采集到的数据还能用来做分析、生成报表,特别适合需要长期监控的场景。
4. 数据转发功能强大
除了采集数据,Prometeusz还能把采集到的数据转发到其他系统,比如SCADA系统、云平台等。这个功能特别适合需要多系统协同工作的场景,数据转发配置也很简单,支持多种协议和接口,用起来非常顺手。
5. 界面友好,操作简单
Prometeusz的界面设计得很清爽,操作也很直观,就算你是第一次用,也能很快上手。工具里还有很多配置选项,你可以根据自己的需求进行定制,灵活性很高。
为啥推荐Prometeusz?
1. 调试效率高
以前调试IEC104协议的时候,抓包、解析报文这些活儿特别费时间,用了Prometeusz之后,这些问题都迎刃而解了。它的抓包和解析功能非常强大,调试效率直接翻倍!
2. 功能全面,适用场景广
Prometeusz不仅支持报文调试和数据采集,还能把数据转发到其他系统,功能非常全面。不管是电力监控、工业自动化,还是智能电网,它都能搞定。
3. 上手快,操作简单
Prometeusz的界面设计得很友好,操作也很简单,就算你不是技术大牛,也能很快掌握它的使用方法。而且它的功能配置非常灵活,能满足各种需求。
4. 省时省力,提升工作效率
用了Prometeusz之后,我再也不用为IEC104协议的调试和数据处理发愁了。它帮我节省了大量时间,工作效率提升了不少,强烈推荐给大家!
总结
如果你也在用IEC104协议,或者正在为调试、解析报文、采集数据这些事儿头疼,那我强烈建议你试试Prometeusz。它真的是一款非常实用的工具,功能强大、操作简单,绝对能帮你省不少力气。
890

被折叠的 条评论
为什么被折叠?



