Prometheus是一套开源的监控&报警&时间序列数据库的组合,基于应用的metrics来进行监控的开源工具 。
业务集成Prometheus这个事情分为两步
- 第一步业务方Prometheus tragets收集好指标metrics后,以接口的形式暴露出来。
- 第二步Prometheus Server会对业务方暴露的接口发起HTTP调用pull metrics
最后Prometheus拿到业务方收集好的指标后,以图形化界面展示出来Prometheus web UI、Grafana。
作为业务方,需要清楚如何收集自己服务的指标并以接口的形式暴露。
参考
Prometheus+SpringBoot应用监控全过程详解
SpringBoot集成Prometheus
SpringBoot集成Actuator端点配置
SpringBoot集成prometheus
SpringBoot Actuator端点的实现原理【概括整理】
actuator的端点列表
| ID | JMX | HTTP | 描述 |
|---|---|---|---|
| auditevents | Yes | No | 公开当前应用程序的审核事件信息 |
| beans | Yes | No | 显示应用程序中所有Spring bean的完整列表 |
| caches | Yes | No | 公开可用的缓存 |
| conditions | Yes | No | 显示在配置和自动配置类上评估的条件,以及它们匹配或不匹配的原因 |
| configprops | Yes | No | 显示所有@ConfigurationProperties的整理列表 |
| env | Yes | No | 从Spring的ConfigurableEnvironment中公开属性 |
| flyway | Yes | No | 显示已应用的所有Flyway数据库迁移 |
| health | Yes | Yes | 显示应用程序运行状况信息 |
| heapdump | N/A | No | 返回hprof堆转储文件。 |
| httptrace | Yes | No | 显示HTTP跟踪信息(默认情况下,最后100个HTTP请求-响应交换) |
| info | Yes | Yes | 显示任意应用程序信息 |
| integrationgraph | Yes | No | 显示Spring集成图 |
| jolokia | N/A | No | 通过HTTP公开JMX bean(当Jolokia在类路径上时,WebFlux不可用) |
| logfile | N/A | No | 返回日志文件的内容(如果已设置logging.file或logging.path属性)。支持使用 HTTP Range 头来检索日志文件的部分内容 |
| loggers | Yes | No | 显示和修改应用程序中记录器的配置 |
| liquibase | Yes | No | 显示已应用的任何Liquibase数据库迁移 |
| metrics | Yes | No | 显示当前应用程序的"度量"信息 |
| mappings | Yes | No | 显示所有@RequestMapping路径的整理列表 |
| prometheus | N/A | No | 以Prometheus服务器可以抓取的格式公开度量 |
| scheduledtasks | Yes | No | 显示应用程序中的计划任务 |
| sessions | Yes | No | 允许从支持Spring Session的会话存储中检索和删除用户会话。在使用Spring Session对反应式web应用程序的支持时不可用 |
| shutdown | Yes | No | 允许优雅地关闭应用程序 |
| threaddump | Yes | No | 执行线程转储 |
操作
POM
<!--基于Springboot-->
<parent>
<artifactId>spring-boot-starter-parent</artifactId>
<groupId>org.springframework.boot</groupId>
<version>2.3.1.RELEASE</version>
<relativePath/>
</parent>
<properties>
<maven.compiler.source>8</maven.compiler.source>
<maven.compiler.target>8</maven.compiler.target>
<java.version>1.8</java.version>
<project.build.sourceEncoding>UTF-8</project.build.sourceEncoding>
<project.reporting.outputEncoding>UTF-8</project.reporting.outputEncoding>
<skipTests>true</skipTests>
<spring-boot.version>2.3.1.RELEASE</spring-boot.version>
</properties>
<dependencies>
<dependency>
<groupId>org.springframework.boot</groupId>
<artifactId>spring-boot-starter-web</artifactId>
<exclusions>
<exclusion>
<groupId>org.springframework.boot</groupId>
<artifactId>spring-boot-starter-tomcat</artifactId>
</exclusion>
</exclusions>
</dependency>
<dependency>
<groupId>org.springframework.boot</groupId>
<artifactId>spring-boot-starter</artifactId>
</dependency>
<!-- 使用 容器 undertow -->
<dependency>
<groupId>org.springframework.boot</groupId>
<artifactId>spring-boot-starter-undertow</artifactId>
</dependency>
<!-- 解决启动WARN Buffer pool was not set on WebSocketDeploymentInfo, the default pool will be used -->
<dependency>
<groupId>io.undertow</groupId>
<artifactId>undertow-websockets-jsr</artifactId>
</dependency>
<!-- 增加springboot的指标检测 -->
<dependency>
<groupId>org.springframework.boot</groupId>
<artifactId>spring-boot-starter-actuator</artifactId>
</dependency>
<!-- 增加springboot的prometheus监控指标检测 -->
<dependency>
<groupId>io.micrometer</groupId>
<artifactId>micrometer-registry-prometheus</artifactId>
<scope>runtime</scope>
</dependency>
<!-- springBoot 低版本需要增加一下依赖来收集指标,micrometer-registry-prometheus版本要一致 -->
<!-- <dependency> -->
<!-- <groupId>io.micrometer</groupId> -->
<!-- <artifactId>micrometer-spring-legacy</artifactId> -->
<!-- <version>1.0.5</version> -->
<!-- </dependency> -->
<!-- 仪表盘12856 的描述内容。可选, 用于进程内存使用图表 -->
<dependency>
<groupId>io.github.mweirauch</groupId>
<artifactId>micrometer-jvm-extras</artifactId>
<version>0.2.0</version>
<scope>runtime</scope>
</dependency>
</dependencies>
application.yml
server:
port: 9521
servlet:
context-path: /ecb
spring:
jackson:
date-format: yyyy-MM-dd HH:mm:ss
time-zone: GMT+8
management:
metrics:
export:
prometheus: # 开启 prometheus 检测端点
enabled: true
tags:
application: ${spring.application.name}
endpoints:
web:
exposure:
include: '*'
访问actuator验证
地址:127.0.0.1:9521/ecb/actuator
{
"_links": {
"self": {
"href": "http://127.0.0.1:9521/ecb/actuator",
"templated": false
},
"beans": {
"href": "http://127.0.0.1:9521/ecb/actuator/beans",
"templated": false
},
"caches-cache": {
"href": "http://127.0.0.1:9521/ecb/actuator/caches/{cache}",
"templated": true
},
"caches": {
"href": "http://127.0.0.1:9521/ecb/actuator/caches",
"templated": false
},
"health-path": {
"href": "http://127.0.0.1:9521/ecb/actuator/health/{*path}",
"templated": true
},
"health": {
"href": "http://127.0.0.1:9521/ecb/actuator/health",
"templated": false
},
"info": {
"href": "http://127.0.0.1:9521/ecb/actuator/info",
"templated": false
},
"conditions": {
"href": "http://127.0.0.1:9521/ecb/actuator/conditions",
"templated": false
},
"configprops": {
"href": "http://127.0.0.1:9521/ecb/actuator/configprops",
"templated": false
},
"env": {
"href": "http://127.0.0.1:9521/ecb/actuator/env",
"templated": false
},
"env-toMatch": {
"href": "http://127.0.0.1:9521/ecb/actuator/env/{toMatch}",
"templated": true
},
"logfile": {
"href": "http://127.0.0.1:9521/ecb/actuator/logfile",
"templated": false
},
"loggers": {
"href": "http://127.0.0.1:9521/ecb/actuator/loggers",
"templated": false
},
"loggers-name": {
"href": "http://127.0.0.1:9521/ecb/actuator/loggers/{name}",
"templated": true
},
"heapdump": {
"href": "http://127.0.0.1:9521/ecb/actuator/heapdump",
"templated": false
},
"threaddump": {
"href": "http://127.0.0.1:9521/ecb/actuator/threaddump",
"templated": false
},
"prometheus": {
"href": "http://127.0.0.1:9521/ecb/actuator/prometheus",
"templated": false
},
"metrics": {
"href": "http://127.0.0.1:9521/ecb/actuator/metrics",
"templated": false
},
"metrics-requiredMetricName": {
"href": "http://127.0.0.1:9521/ecb/actuator/metrics/{requiredMetricName}",
"templated": true
},
"scheduledtasks": {
"href": "http://127.0.0.1:9521/ecb/actuator/scheduledtasks",
"templated": false
},
"mappings": {
"href": "http://127.0.0.1:9521/ecb/actuator/mappings",
"templated": false
}
}
}

调整配置
management.endpoints.web.exposure.include=health,info,prometheus

验证actuator/prometheus

prometheus增加检测配置
追加配置
vim /usr/local/prometheus/prometheus.yml
###
# 增加应用检测节点
- job_name: "springBoot-ecb-t"
metrics_path: "/ecb/actuator/prometheus"
static_configs:
- targets: ["127.0.0.1:9521"]
###
# 检查配置文件
/usr/local/prometheus/promtool check config /usr/local/prometheus/prometheus.yml
# 重启
systemctl restart prometheus

访问9090/targets验证
192.168.xxx.xxx:9090/targets

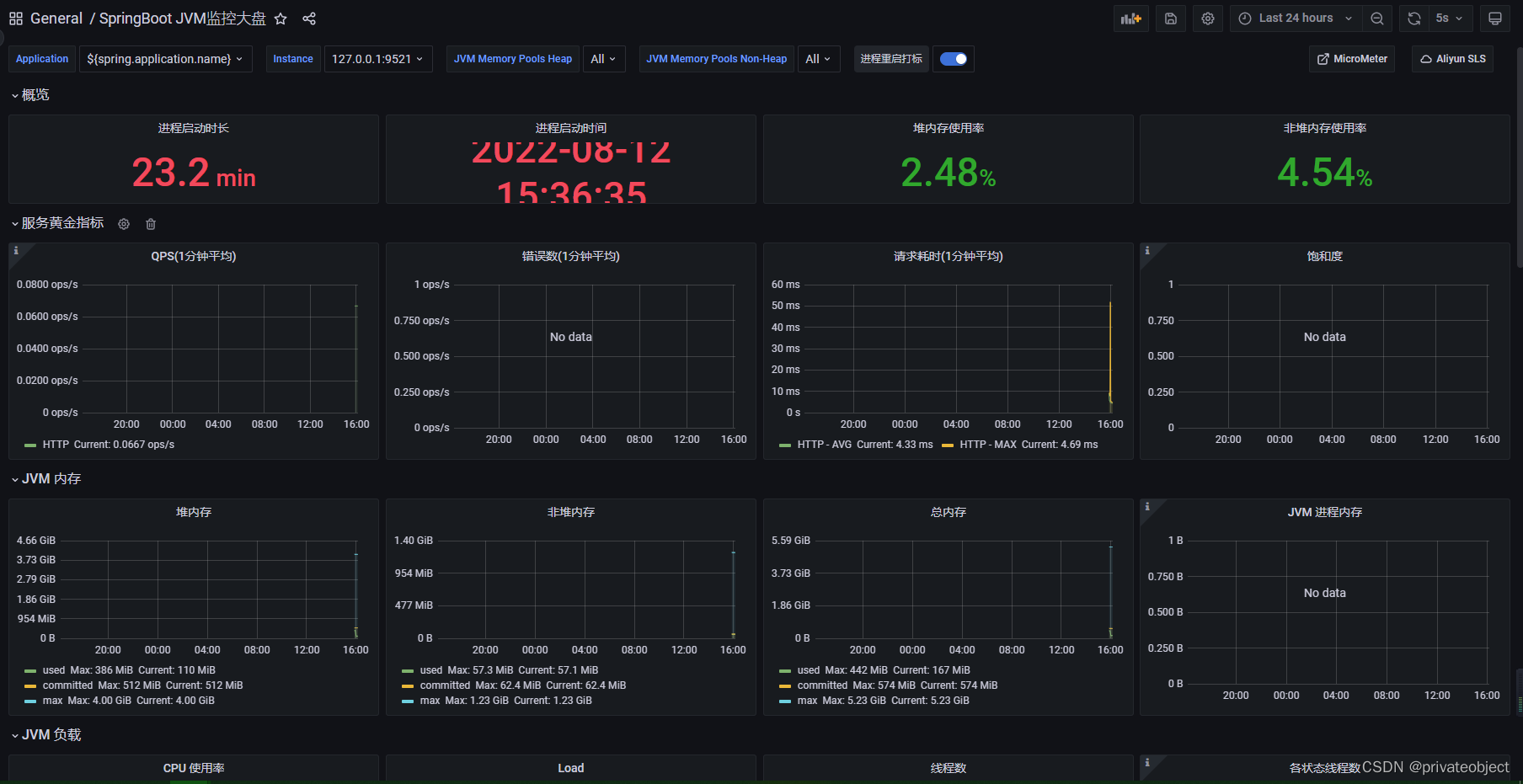
登录grafana配置面板
访问仪表盘,查询需要的面板

使用的仪表盘ID:12856,可以自己设计和在网上找





1万+

被折叠的 条评论
为什么被折叠?



