
MYSQL 的监控其实说简单也简单,说不简单也不简单,我们现在上百台MYSQL使用的监控方式一部分来自于 Pmm, 此次新项目上线后,8.X开始大量部署,并且PROXYSQL 中间件也大量的被使用,所以PMM2 自然成为监控数据库系统的一部分。
本篇仅仅是介绍一些PMM2上简单的监控使用方式,后面会随着深入,介绍更多PMM监控系统的一些有意思的地方。这里面有意思的 PERCONA 的PMM 系统在打开系统后,会有一些PERCONA 的NEWS ,也可以通过此信息学习一些新的知识,当然E文的READING 要GOOD。

从界面上看PMM2的功能比PMM1 的功能要更强大,同时在支持MONGODB ,POSTGRESQL方面改进也是有的。但最主要的是PMM2 对于PROXYSQL 和 MYSQL 强大的数据收集和分析的功能。
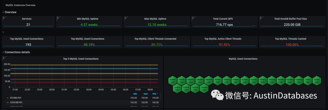
界面的右侧,是我们监控的设备和数据库的总的数量。清晰的可以知道我们PMM2上有多少数据库在被监控。

那么这里需要提到的是 PMM 有一个快速的 stared & Recently Dashboards.
这里我们先入为主,进入mysql instances overview

这个功能并没有直接在PMM1上,PMM2 可以直接对服务器的信息做一个汇总

当然如果对那个数据库服务器想具体看,则使用service name, 选择你需要关注的服务器。下面就会显示你关注的服务器的 QPS 连接数

其中在MYSQL INSTANCES OVERVIEW 中可以查看到connections , TPS ,DATABASE I/O ,data fsyncs, Sorts details , locks ,network等等信息,
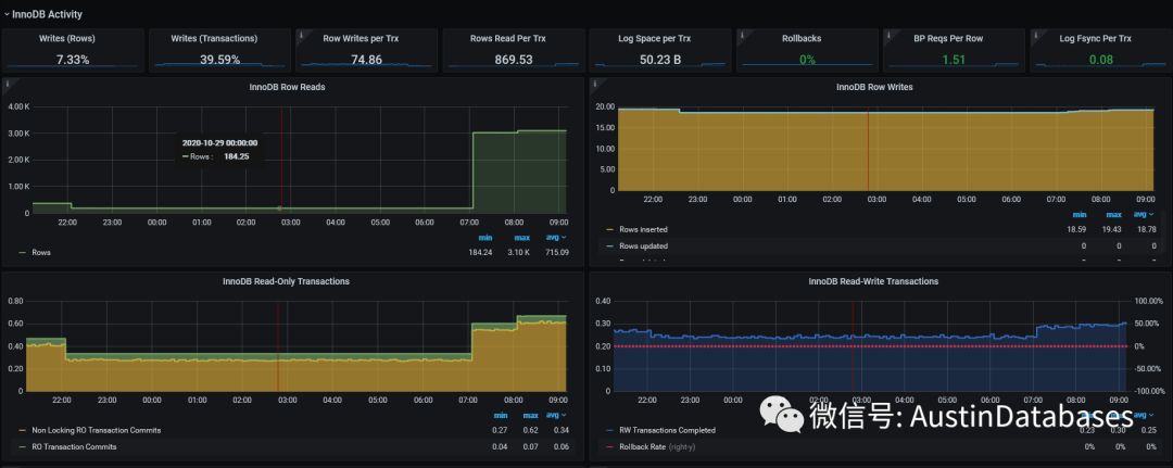
当然这些信息可以给你一个直观的MYSQL服务器当前的一些“硬”状态,但更专业的信息可以通过 myhsql innodb details 来进行查看。

一个最直观的panel innodb buffer pool 多少, 使用了多少,

其中在PMM1 中图形化的指标在PMM2中

对于数据库中表的一些信息也会直接在 storage summary

通过上面的信息可以知道一些例如数据库中有多少表, 空间占用情况,多少行,INDEX 覆盖率,INDEX的大小等等这些信息。

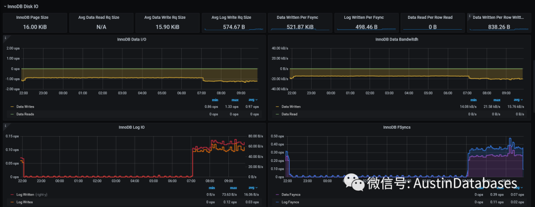
这里对于I/O的压力可以一目了然,例如到底是数据写入还是LOG 方面对系统的压力的哪方面对I/O的压力。
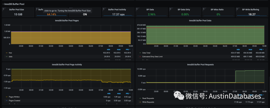
当然最主要的是 innodb buffer pool

这也是PMM2 和PMM1之间的区别,这里有不少参数需要理解相关的参数的意义,才能理解展示这个参数的意义。

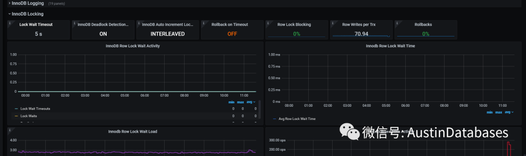
另外更重要的是一些设置的提醒,尤其rollback on timeout ,你千万别说你不知道这个设置

从某种角度看,PMM2 对比PMM1 ,从系统的角度上来看整理的指标更合理并且放置的位置更加的“趁手”。通过收缩和释放的状态来让你更感兴趣的信息占据更多的位置。

另外PMM2 还提供了对于数据库中一些操作的数量的展示 handler counter compare,意义在于此时此刻的数据库操作的ALTER delete update insert 操作都会透明的展示在此页面中方便分析查找问题,另外好的事情PMM 也支持历史数据查询,为分析问题提供了良好的数据提供。

待...

本文介绍了使用Percona的PMM2系统对MySQL及ProxySQL进行监控的方法。PMM2不仅提升了监控界面的功能性和易用性,还增加了对MongoDB和PostgreSQL的支持。文章详细展示了如何利用PMM2查看数据库实例概览、连接数、QPS等关键指标。
1716

被折叠的 条评论
为什么被折叠?



