作者 | 南独酌酒
整理 | 我是程序汪
基础开发环境:由于有小伙伴在运行项目时版本号不一致产生的各种问题,这里可以统一下版本号。
JDK: 1.8
Maven: 3.5+
MySql: 5.7+
Redis: 3.2 +
Node Js: 10.0 +
Npm: 5.6.0+
Yarn: 1.21.1+
IDE插件 (lombok 插件必装)
介绍
基于Jeecg-boot开发的物流仓储系统,涵盖模块:用户管理、车辆管理、计划管理、仓库管理、库存管理、财务管理、统计报表、系统管理等模块组成关注Java项目分享
软件架构
jeecg-boot-master 后台项目
cable.sql 后台管理系统数据库脚本
所用技术
此系统基于 Jeecg-boot 为脚手架开发的PRD管理系统
后端技术:SpringBoot 2.1.3 + Shiro 1.4.0 + Redis + Mysql 5.7 + MyBatis-Plus 3.1.2 + Jwt 3.7.0 + Swagger-ui
前端技术:Vue + Ant-design-vue + Webpack
其他技术:Druid(数据库连接池)、Logback(日志工具)、poi(Excel工具)、Quartz(定时任务)、lombok(简化代码)
项目构建:Maven3.5+、JDK1.8+ 关注Java项目分享
项目所需软件下载路径及jeecg文档说明
JeecgBoot官方文档 http://jeecg-boot.mydoc.io/
新手必看启动教学
1. 数据库配置
首先在本地创建 cable 数据库,选择好字符集编码

然后在创建好的 cable 数据库下执行 cable.sql 脚本即可

2. 后端配置
进入 IDEA 工具后设置 Maven 依赖下载设置
更改自己的 Maven 安装路径,用来下载项目所需的 jar 包 关注Java项目分享
选择后台项目的启动环境 -> dev[开发环境] 或者 prod[生产环境]

然后更改对应开发环境的配置文件,如 application-dev.yml 文件
配置项目启动端口号

配置数据库连接信息

配置 redis 连接信息

配置 jeecg 专用配置文件上传路径

找到 JeecgApplication 启动类启动项目即可
通过访问 http://localhost:8080/jeecg-boot/ 可以查看后台 API 接口文档

3. 前端配置
前端项目使用 VsCode 工具打开,在控制台执行 npm install 命令下载所需依赖

配置 index.html 页面的全局配置 -> 指定后台路径

配置项目根目录下的 vue.config.js 文件,指定后台路径,建立前后端对接

最后配置完成后,需要前端后端同时启动才能访问项目
前端通过 npm run serve 命令启动 
项目截图
1. 登录界面

2. 首页

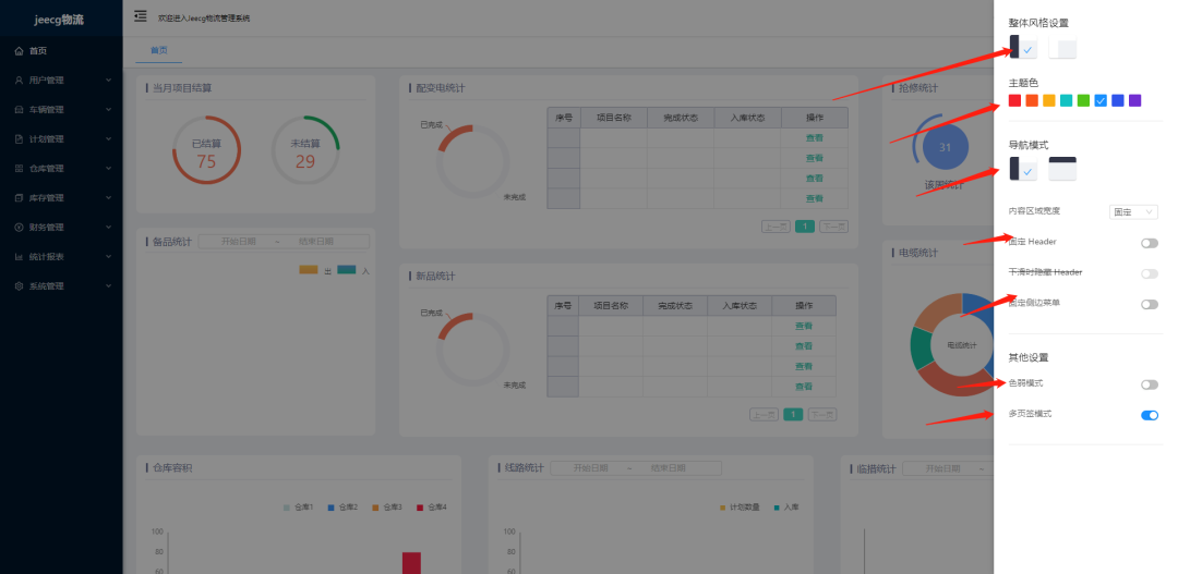
3. 系统设置 - 可以更改系统主体颜色设置等等

4. 员工管理模块

5. 角色授权 - 通过分配给用户不同的角色,可访问不同的菜单列表

6. 计划导出 - 通过 excelPoi 技术实现信息导出功能

源码地址获取:
扫描下方公众号回复 物流
本文档详细介绍了基于Jeecg-boot开发的物流仓储系统,包括用户管理、车辆管理等多个模块。系统采用的技术栈包括SpringBoot、Shiro、Redis、MySql等,同时提供了数据库脚本、IDE插件配置和前后端启动教程。项目还涉及Vue、Ant-design-vue等前端技术,并实现了Excel信息导出功能。
834





