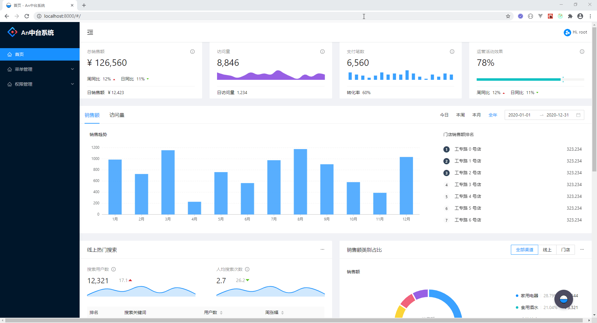
效果图:

这时候让我们先把 pages 下面的 index.ts、index.less 删除掉

这样看起来就整洁了很多

好了开始正文。
其实动态路由非常简单~实用umi框架之后,小伙伴们先来到umi文档运行时配置
</
本文介绍了如何在React Umi框架下实现动态路由,并展示了删除无关文件后的项目结构。通过配置`.umirc.ts`和创建`app.tsx`及404页面,实现了前端动态路由的基础设置。文章提及后续会根据需求决定是否提供多种语言的API对接教程,特别是Node API和Vue中台项目的开发。
效果图:

这时候让我们先把 pages 下面的 index.ts、index.less 删除掉

这样看起来就整洁了很多

好了开始正文。
其实动态路由非常简单~实用umi框架之后,小伙伴们先来到umi文档运行时配置
</
470

被折叠的 条评论
为什么被折叠?