
联席作者:谢璐 谢庆芳 伊安娜 任浩军
郑重鸣谢:Nacos - 彦林,Spring Cloud Alibaba - 小马哥、洛夜,Nacos 社区 - 张龙(pader)、春少(chuntaojun)
相关文章推荐:
前言
在高速发展的时候,公司规模越来越大,老师人数越来越多,这时候公司不能铺太多人去做运营与服务,必须提高每个人效,这就需要技术驱动。因此掌门教育转变成一家技术驱动型的公司,如果被迫成为一家靠资金驱动的公司就活不下去了。
– 张翼(掌门教育创始人兼CEO)
掌门教育自2014年正式转型在线教育以来,秉承“让教育共享智能,让学习高效快乐”的宗旨和愿景,经历云计算、大数据、人工智能、 AR / VR / MR 以及现今最火的 5G ,一直坚持用科技赋能教育。掌门教育的业务近几年得到了快速发展,特别是今年的疫情,使在线教育成为了新的风口,也给掌门教育新的机遇。
随着业务规模进一步扩大,流量进一步暴增,微服务数目进一步增长,使老的微服务体系所采用的注册中心 Eureka 不堪重负,同时 Spring Cloud 体系已经演进到第二代,第一代的 Eureka 注册中心已经不大适合现在的业务逻辑和规模,同时它目前被 Spring Cloud 官方置于维护模式,将不再向前发展。如何选择一个更为优秀和适用的注册中心,这个课题就摆在了掌门人的面前。经过对 Alibaba Nacos 、HashiCorp Consul等开源注册中心做了深入的调研和比较,最终选定 Alibaba Nacos 做微服务体系 Solar 中的新注册中心。
背景故事
基础架构部选择新的注册中心,测试组需要配合对业界成熟的注册中心产品做分析和比较。由于掌门教育采用的是比较纯净的 Spring Cloud 技术栈,所以我们需要围绕它的注册中心,从测试角度,进行功能和性能上研究。
Spring Cloud 技术栈官方支持 Netflix Eureka ,HashiCorp Consul ,Zookeeper 三个注册中心,它们可以相互间实现无缝迁移,Alibaba Nacos 是新加盟 Spring Cloud 技术栈的新成员。测试组的同学们对上述四个注册中心做了一一研究和分析,鉴于时间紧迫,除了 Eureka 和 Nacos 之外,其它两个中间件未做深入的功能测试和性能测试。下面提供来自阿里巴巴 Nacos 官方某次业界宣讲的资料截图以供大家参考:
Eureka介绍

Zookeeper介绍

Consul介绍

- 上述三个注册中心比较

本文将围绕 Alibaba Nacos 着重针对其功能测试和性能测试两方面进行剖析和介绍。
Nacos 测试篇
Nacos 性能测试
① Nacos Server 性能测试
开发部署了 UAT 的 Nacos ,测试亲自压测。
- 核心脚本
def registry(ip):
fo = open("service_name.txt", "r")
str = fo.read()
service_name_list = str.split(";")
service_name = service_name_list[random.randint(0,len(service_name_list) - 1)]
fo.close()
client = nacos.NacosClient(nacos_host, namespace='')
print(client.add_naming_instance(service_name,ip,333,"default",1.0,{'preserved.ip.delete.timeout':86400000},True,True))
while True:
print(client.send_heartbeat(service_name,ip,333,"default",1.0,"{}"))
time.sleep(5)
- 压测数据

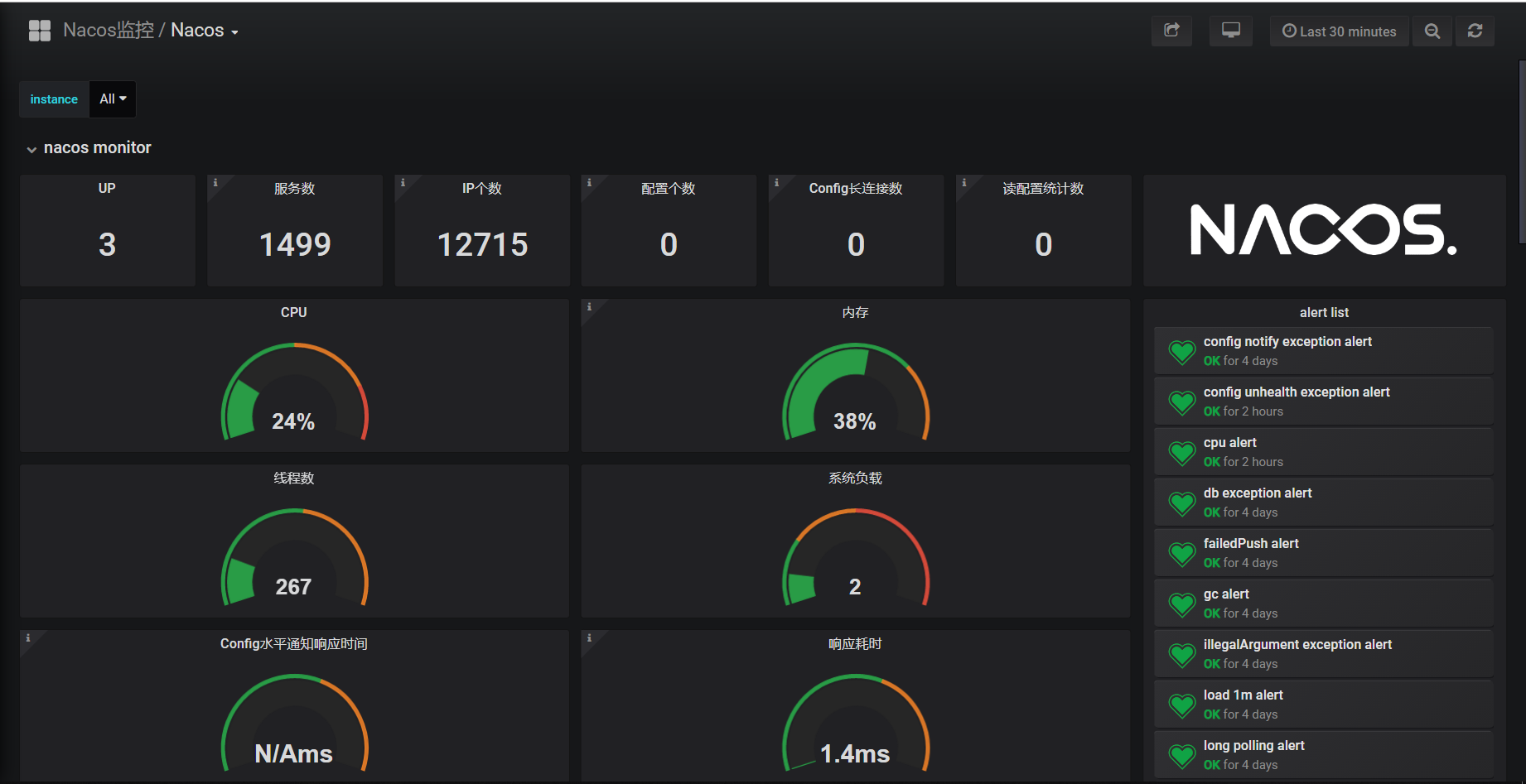
- 压测结果图


Nacos Server 是3台 1C4G 集群,同时承受1499个服务和12715个实例注册,而且 CPU 和内存长期保持在一个合适的范围内,果真 Nacos 性能是相当 OK 的。
Nacos 功能测试
① Nacos Server 接口测试

更多更详 API 请参见 Nacos 官方文档: Open API 指南
https://nacos.io/zh-cn/docs/open-api.html
② Nacos Eureka Sync 测试
- 交叉注册
网关,服务 A ,服务 B 各10台实例,网关注册 Eureka , A 注册 Nacos , B 注册 Eureka ,同步正常,可调用。
- 压力测试
请求大于100万次,查看 Sync Server 会不会受到影响,结果 ErrorRequest = 0,同步服务数和实例数没有变化。

- 有无损调用
网关 Sync Server 挂掉,网关服务 Eureka 同步 Nacos 失败,不影响网关 -> A -> B 调用。
- 自动创建同步
发布系统第一次发布应用到 Eureka / Nacos ,会自动创建 Eureka -> Nacos 的同步任务或 Nacos -> Eureka 的同步任务

- 减少
Sync Server
Sync Server 4C8G ,停止机器,逐台递减,结论:平均1台 4C8G 机器最大可同步100个服务。
- 增加
Sync Server
2台 Etcd 节点,停机一台,Etcd 读取超时,结论:600个服务至少2台 Etcd 节点,这里重点强调,新增服务时, Hash 算法虚拟节点数,务必和原有的保持一致,不然会出现同步失败,影响跨注册中心调用。

- 重启
Sync Server
增加 Sync Server 个数,重启 Sync Server ,各节点同步数重新计算且均衡。
③ Nacos Client 功能测试
Nacos Client 界面重点测试集群管理,服务列表和权限控制。
Nacos Server重启后,集群管理界面正常展示3台集群节点IP。- 服务注册
Nacos Server后,服务列表新增注册上去的服务名和实例个数,而且可查看详情。

- 服务上下线操作,健康状态和元数据等展示正常。
- 编辑,删除等操作只有具备
Admin权限的人员才可操作。
④ Nacos Client 自动化测试
- 自动化测试链路
全链路测试路径
API网关 -> 服务A(两个实例) -> 服务B(两个实例)

全链路服务部署

- 自动化测试入口
结合 Spring Boot Junit , TestApplication.class 为测试框架内置应用启动程序, MyTestConfiguration 用于初始化所有测试用例类。在测试方法上面加入 JUnit 的 @Test注解
@RunWith(SpringRunner.class)
@SpringBootTest(classes = { TestApplication.class, MyTestConfiguration.class }, webEnvironment = SpringBootTest.WebEnvironment.RANDOM_PORT)
public class MyTest {
@Autowired
private MyTestCases myTestCases;
private static long startTime;
@BeforeClass
public static void beforeTest() {
startTime = System.currentTimeMillis();
}
@AfterClass
public static void afterTest() {
LOG.info("* Finished automation test in {} seconds", (System.currentTimeMillis() - startTime) / 1000);
}
@Test
public void testNoGray() throws Exception {
myTestCases.testNoGray(gatewayTestUrl);
myTestCases.testNoGray(zuulTestUrl);
}
@Test
public void testVersionStrategyGray() throws Exception {
myTestCases.testVersionStrategyGray1(gatewayGroup, gatewayServiceId, gatewayTestUrl);
myTestCases.testVersionStrategyGray1(zuulGroup, zuulServiceId, zuulTestUrl);
}
}
@Configuration
public class MyTestConfiguration {
@Bean
public MyTestCases myTestCases() {
return new MyTestCases();
}
}
- 基于 Nacos Client 的普通调用自动化测试
在测试方法上面增加注解 @DTest ,通过断言 Assert 来判断测试结果。注解 @DTest 内容如下:
@Target({ ElementType.METHOD, ElementType.TYPE })
@Retention(RetentionPolicy.RUNTIME)
@Inherited
@Documented
public @interface DTest {
}
代码如下:
public class MyTestCases {
@Autowired
private TestRestTemplate testRestTemplate;
@DTest
public void testNoGray(String testUrl) {
int noRepeatCount = 0;
List<String> resultList = new ArrayList<String>();
for (int i = 0; i < 4; i++) {
String result = testRestTemplate.getForEntity(testUrl, String.class).getBody();
LOG.info("Result{} : {}", i + 1, result);
if (!resultList.contains(result)) {
noRepeatCount++;
}
resultList.add(result);
}
Assert.assertEquals(noRepeatCount, 4);
}
}
- 基于 Nacos Client 的灰度蓝绿调用自动化测试
在测试方法上面增加注解 @DTestConfig ,通过断言 Assert 来判断测试结果。注解 DTestConfig 注解内容如下:
@Target({ ElementType.METHOD, ElementType.TYPE })
@Retention(RetentionPolicy.RUNTIME)
@Inherited
@Documented
public @interface DTestConfig {
// 组名
String group();
// 服务名
String serviceId();
// 组名-服务名组合键值的前缀
String prefix() default StringUtils.EMPTY;
// 组名-服务名组合键值的后缀
String suffix() default StringUtils.EMPTY;
// 执行配置的文件路径。测试用例运行前,会把该文件里的内容推送到远程配置中心或者服务
String executePath();
// 重置配置的文件路径。测试用例运行后,会把该文件里的内容推送到远程配置中心或者服务。该文件内容是最初的默认配置
// 如果该注解属性为空,则直接删除从配置中心删除组名-服务名组合键值
String resetPath() default StringUtils.EMPTY;
}
代码如下:
public class MyTestCases {
@Autowired
private TestRestTemplate testRestTemplate;
@DTestConfig(group = "#group", serviceId = "#serviceId", executePath = "gray-strategy-version.xml", resetPath = "gray-default.xml")
public void testVersionStrategyGray(String group, String serviceId, String testUrl) {
for (int i = 0; i < 4; i++) {
String result = testRestTemplate.getForEntity(testUrl, String.class).getBody();
LOG.info("Result{} : {}", i + 1, result);
int index = result.indexOf("[V=1.0]");
int lastIndex = result.lastIndexOf("[V=1.0]");
Assert.assertNotEquals(index, -1);
Assert.assertNotEquals(lastIndex, -1);
Assert.assertNotEquals(index, lastIndex);
}
}
}
初始默认无灰度蓝绿的配置文件 gray-default.xml
<?xml version="1.0" encoding="UTF-8"?>
<rule>
</rule>
灰度蓝绿生效的配置文件 gray-strategy-version.xml
<?xml version="1.0" encoding="UTF-8"?>
<rule>
<strategy>
<version>1.0</version>
</strategy>
</rule>
- 基于 Nacos Client 的自动化测试报告样例
---------- Run automation testcase :: testStrategyCustomizationGray() ----------
Header : [a:"1", b:"2"]
Result1 : zuul -> solar-service-a[192.168.0.107:3002][V=1.1][R=qa][G=solar-group] -> solar-service-b[192.168.0.107:4002][V=1.1][R=dev][G=solar-group]
Result2 : zuul -> solar-service-a[192.168.0.107:3002][V=1.1][R=qa][G=solar-group] -> solar-service-b[192.168.0.107:4002][V=1.1][R=dev][G=solar-group]
Result3 : zuul -> solar-service-a[192.168.0.107:3002][V=1.1][R=qa][G=solar-group] -> solar-service-b[192.168.0.107:4002][V=1.1][R=dev][G=solar-group]
Result4 : zuul -> solar-service-a[192.168.0.107:3002][V=1.1][R=qa][G=solar-group] -> solar-service-b[192.168.0.107:4002][V=1.1][R=dev][G=solar-group]
* Passed
---------- Run automation testcase :: testVersionRuleGray() ----------
Result1 : zuul -> solar-service-a[192.168.0.107:3002][V=1.1][R=qa][G=solar-group] -> solar-service-b[192.168.0.107:4002][V=1.1][R=dev][G=solar-group]
Result2 : zuul -> solar-service-a[192.168.0.107:3001][V=1.0][R=dev][G=solar-group] -> solar-service-b[192.168.0.107:4001][V=1.0][R=qa][G=solar-group]
Result3 : zuul -> solar-service-a[192.168.0.107:3002][V=1.1][R=qa][G=solar-group] -> solar-service-b[192.168.0.107:4002][V=1.1][R=dev][G=solar-group]
Result4 : zuul -> solar-service-a[192.168.0.107:3001][V=1.0][R=dev][G=solar-group] -> solar-service-b[192.168.0.107:4001][V=1.0][R=qa][G=solar-group]
* Passed
Nacos 测试总结
Nacos 不仅性能好,而且界面简洁,这样的注册中心你值得拥有。
作者介绍
- 吴毅挺,掌门技术副总裁,负责技术中台和少儿技术团队。曾就职于百度、
eBay、携程,曾任携程高级研发总监,负责从零打造携程私有云、容器云、桌面云和PaaS平台。 - 任浩军,掌门基础架构部负责人。曾就职于平安银行、万达、惠普,曾负责平安银行平台架构部
PaaS平台Halo基础服务框架研发。10 多年开源经历,GithubID:@HaojunRen,Nepxion开源社区创始人,NacosGroup Member,Spring Cloud Alibaba&Nacos&Sentinel&OpenTracingCommitter。
参与 Nacos 落地的基础架构部成员,包括:
- 童子龙,张彬彬,廖梦鸽,张金星,胡振建,谢璐,谢庆芳,伊安娜
“阿里巴巴云原生关注微服务、Serverless、容器、Service Mesh 等技术领域、聚焦云原生流行技术趋势、云原生大规模的落地实践,做最懂云原生开发者的公众号。”
掌门教育在业务快速发展中,面临原有Eureka注册中心性能瓶颈,选择Nacos作为新一代注册中心。本文详细介绍了Nacos在掌门教育的落地过程,包括性能与功能测试、微服务同步策略及自动化测试方案。
1161

被折叠的 条评论
为什么被折叠?



