更多精彩内容欢迎订阅我的博客:https://fuckcloudnative.io
Octant 是 VMware 开源的一款 Kubernetes 可视化工具,这是一款帮助开发人员了解应用程序在 Kubernetes 集群中如何运行的工具。它通过可视化的方式,呈现 Kubernetes 对象的依赖关系,可将本地端口请求转发到正在运行的 pod,查看 pod 日志,浏览不同的集群。此外,用户可以通过安装或编写 插件[1] 来扩展 Octant 的功能。Octant 声称并不是官方 Dashboard 的替代品,而是作为 kubectl 的一个可视化补充。
之前只能在 Octant 中查看资源,不能做任何修改,基本上没什么太大的用处。现在,Octant 迎来了重大的版本更新,其中最大的亮点是支持对象资源的创建修改和删除,大家可以放心把它作为日常的 Dashboard 使用了。本次更新还带来了一些新的特性,下面我挑一些重要的特性给大家介绍一下。
创建资源
点击 『Apply YAML』:
编写相应资源的 YAML 配置清单,然后点击 APPLY 创建。
Service 端口转发
允许用户从 Service 层面进行端口转发,类似于 kubectl 设置端口转发时指定 Service。将鼠标指针悬停到 『Discovery and Load Balancing』,然后点击 『Service』。
选择一个 Service:
点击 『START PORT FORWARD』,就会创建一个端口转发。
现在就可以通过本地地址+端口访问该服务了:

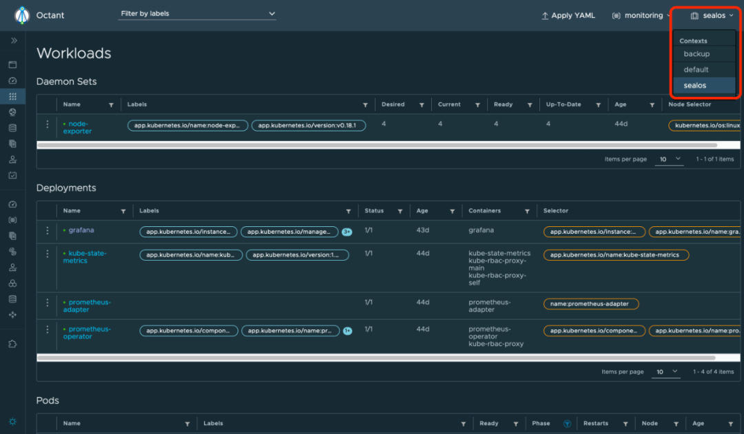
多集群切换
点击右上角的倒三角,选择相应 Kubernetes 集群的 context,便可切换不同的集群。

这里的 context 和 ~/.kube/config 文件中的内容一一对应。
自定义 kubeconfig
如果本地没有 ~/.kube/config 文件,初次访问时会弹出一个文本框让你输入 Kubernetes 集群的 kubeconfig 内容。

还有一些其他的新增特性我就不一一介绍了,最新的版本是 v0.14.1[2],大家可以自己去体验一下。
参考资料
[1]
插件: https://github.com/vmware/octant/tree/master/docs/plugins
[2]v0.14.1: https://github.com/vmware-tanzu/octant/releases/tag/v0.14.1


你可能还喜欢
点击下方图片即可阅读

云原生是一种信仰 ????

扫码关注公众号
后台回复◉k8s◉获取史上最方便快捷的 Kubernetes 高可用部署工具,只需一条命令,连 ssh 都不需要!


点击 "阅读原文" 获取更好的阅读体验!
❤️给个「在看」,是对我最大的支持❤️

1177





