PerfDog工具实时看app性能数据,支持Android和IOS版本
这里是引用
PerfDog使用说明书:https://bbs.perfdog.qq.com/article-detail.html?id=5
一.下载安装PC客户端 https://perfdog.qq.com/
Windows 用于测试安卓 app
Mac OS X 用于测试 iOS app

二.录制用例
1.登陆PC客户端
2.连接手机客户端 (WiFi 连接 / 数据线连接)

3.选择手机上的待测试应用

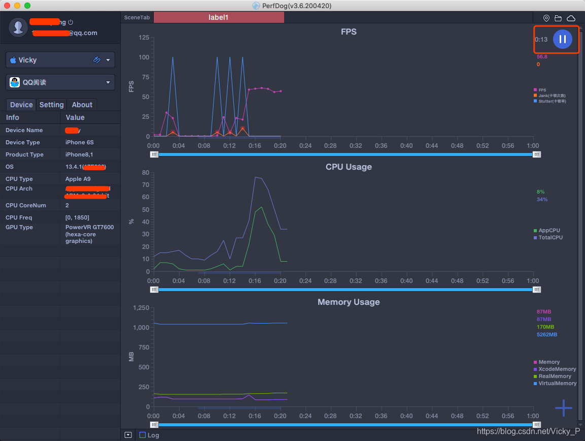
4.打开待测试app,进入相关页面操作,会记录app的性能数据

5.录制完成后点击停止测试,将记录上传至云端(方便进行对比分析)、保存到本地


最低0.47元/天 解锁文章
1万+

被折叠的 条评论
为什么被折叠?



