作者:来自 Elastic irene_blanco

更快、更清晰地在 Discover 中分析 traces
是否在为慢 endpoints 发愁,不知道从哪里开始?
现在在 Discover 中,当 space 的 Solution View 设置为 Observability 时,你可以在一个地方看到 trace timelines、关联的 errors、相关的 logs,以及针对相似 spans 的 metric 可视化。
这让你无需切换界面就能获得完整的 trace 上下文,使问题排查快得多。
调查延迟模式
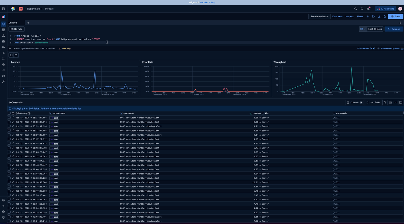
首先查找慢的 POST 事务
按 duration 进行过滤,只查看最慢的请求:
FROM traces-*.otel-*
| WHERE service.name == "cart" AND http.request.method == "POST"
AND duration > 2000000000
检查单个 spans
打开慢的 spans,查看诸如 status.code 或 span.name 等属性,以了解哪些操作对延迟贡献最大。

缩小搜索范围
当有内容引起你的注意时,调整 filters 或 query,将重点放在特定的 spans、 services 或 time ranges 上:

开始分析
现在有了新的结果,你可以直接在 flyout 中探索以下内容:
-
分析 latency 模式
-
查看 timeline 预览
-
探索完整的 timeline
-
查看关联的 errors
-
深入查看相关的 logs

分析所需的一切都可以在不离开 flyout 的情况下访问,保持你的上下文不被打断。
分析 latency 模式
使用 latency 分布曲线来了解该 span 相对于其他相似 spans 是更快还是更慢。你还可以点击在 Discover 中打开所有相似的 spans,以进行更深入的分析。

查看 timeline 预览
timeline 概览帮助你快速发现 trace 中的任何 errors,无需打开完整 trace 就能立即了解问题。

探索完整的 timeline
打开 timeline 可以全面查看 trace,允许你检查所有相关的 spans 和 errors。这使得更容易识别操作中哪些部分导致性能问题。

查看关联的 errors
查看相关 errors,以定位影响 trace 的具体失败。你还可以点击在 Discover 中打开这些 errors,帮助你了解问题出在哪里,并突出显示有问题的区域。

深入查看相关 logs
相关 logs 提供了 trace 的额外上下文。你也可以在 Discover 中打开这些 logs,更容易将 spans、errors 和 logs 关联起来,以理解观察到的行为。

通过这些改进,在 Discover 中调查 traces 和性能问题从未如此快速或清晰。你可以在一个地方获取 spans、errors、logs 和 latency 模式的完整上下文。
我们会继续通过添加更多上下文信息来增强这一体验,以实现更好的分析。查看我们的博客文章 "Elastic 的 Discover 演进:从 ESQL 到上下文感知",了解所有最新的 Discover 改进,并关注未来更新!
原文:https://discuss.elastic.co/t/dec-21st-2025-en-analyzing-traces-in-discover-faster-and-clearer/383615

2032

被折叠的 条评论
为什么被折叠?



