Python微博舆情分析系统
WeiboPublicOpinionAnalysis
Flask;MySQL;Echarts;爬虫
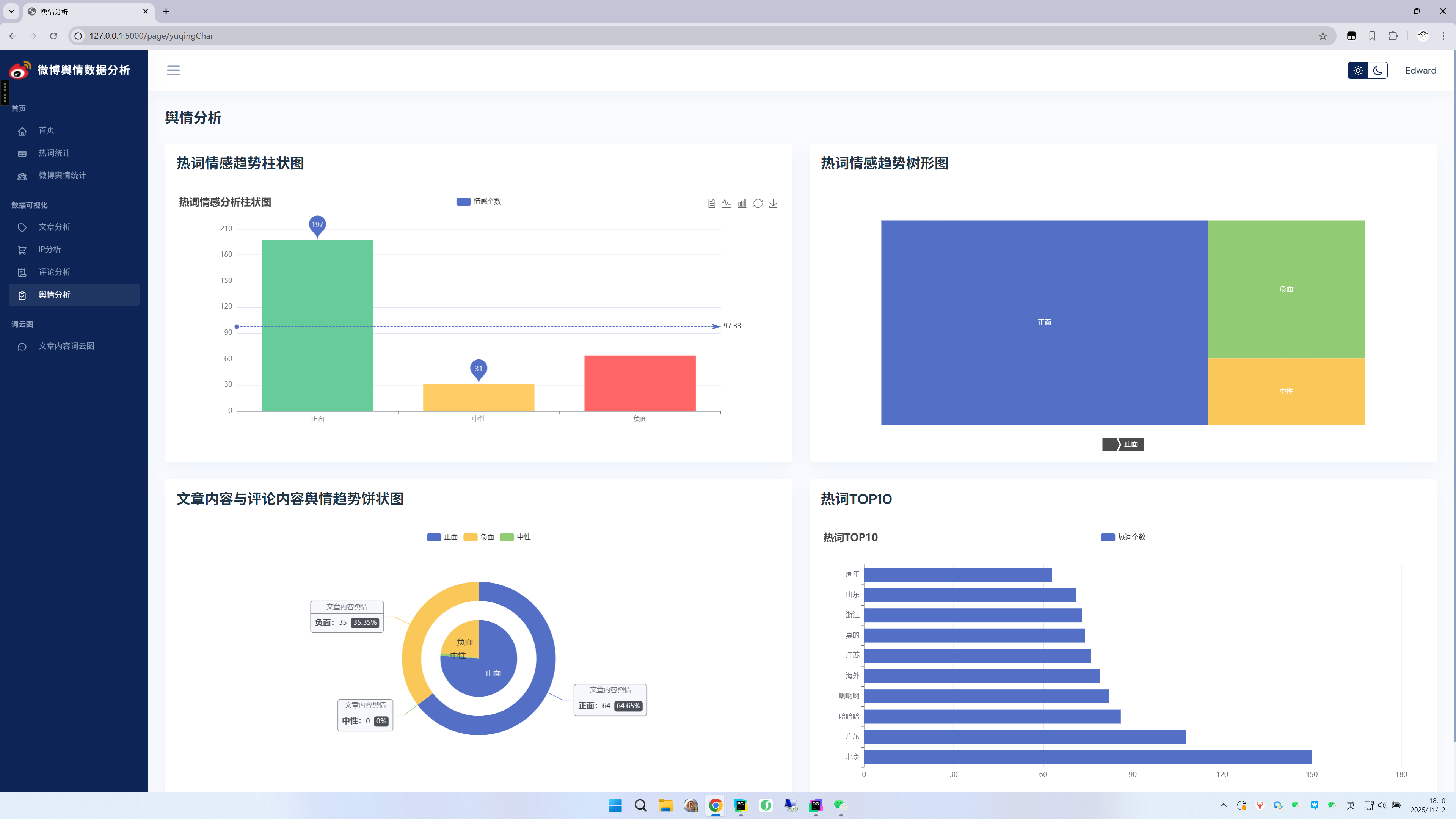
本系统是一个基于Python开发的微博舆情分析平台。它能够对微博数据进行多维度可视化分析,涵盖文章互动趋势、用户地域分布及热词统计等核心指标。系统创新性地集成snownlp情感分析技术,对评论内容进行情感判定,并通过情感趋势图、舆情占比图等直观展示公众情绪倾向。最终通过一个交互式仪表盘,为用户提供全面、直观的舆情洞察,助力精准决策。
4520










Python微博舆情分析系统
WeiboPublicOpinionAnalysis
Flask;MySQL;Echarts;爬虫
本系统是一个基于Python开发的微博舆情分析平台。它能够对微博数据进行多维度可视化分析,涵盖文章互动趋势、用户地域分布及热词统计等核心指标。系统创新性地集成snownlp情感分析技术,对评论内容进行情感判定,并通过情感趋势图、舆情占比图等直观展示公众情绪倾向。最终通过一个交互式仪表盘,为用户提供全面、直观的舆情洞察,助力精准决策。
4520











被折叠的 条评论
为什么被折叠?