背景
汽车配件电子图册系统是某汽车的重要业务系统。业务部门反映,汽车配件电子图册调用图纸时,出现访问慢现象。
该汽车总部已部署NetInside流量分析系统,使用流量分析系统提供实时和历史原始流量。本次分析重点针对汽车配件电子图册系统性能进行分析,以供安全取证、性能分析、网络质量监测以及深层网络分析。
报告内容
本报告内容主要为:
汽车配件电子图册系统分析:业务系统健康性概览、业务系统性能综合监控、业务系统报错分析。
分析时间
报告分析时间范围为:2022-04-04—2022-04-10,时长共计7天。
环境准备

分析结论
Net Inside系统几秒钟定位至问题根本原因,通过输出报告方式,对汽车配件电子图册的慢访问分析过程详细演示。
1. 慢访问:其中3.7%访问为慢访问,即分析过去一周存在60298次,访问时长超过5秒钟。
分析了第一次慢访问,客户端192.168.17.10,访问时长为119秒,主要原因是服务器响应时间过长。
分析了第二次慢访问,客户端192.168.17.19,访问时长为1268秒,主要原因是服务器响应时间过长。
2. 500报错:分析存在8682次HTTP 500页面错误。
详细分析内容
系统总体概览
业务系统健康性
系统通过对页面错误、用户体验、慢页面等关键性能指标加权计算,结合大数据感知技术,计算出汽车配件电子图册健康性得分低于60分。

系统性能综合分析
汽车配件电子图册4月4日-10日出现60298次慢访问,存在8682次HTTP 500报错。

系统性能分析
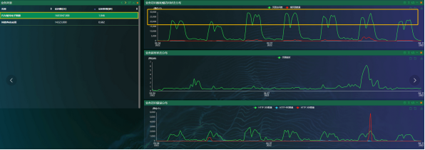
过去一周的访问量和访问分布趋势,工作时间每小时产生将近3W次访问。

过去一周慢访问量和分布趋势,工作时间每小时出现800次左右慢访问,最高一次在4月9日,达到4131次慢访问(隐藏正常的页面访问数即可看到)。

根据慢页面数量排序,查看汽车配件电子图册慢访问信息。
第一个页面族,总计访问次数305588次,其中慢访问次数为2372次,占比0.7%。

第一个慢页面性能分析
对前5个单个页面慢访问进行详细展示,汽车配件电子图册这5条信息,访问完成时间超过5秒(时间精确至微秒)。

对这一条深入分析,查看慢的具体原因。

展开这次访问查看具体细节,在访问这个里面第一个响应对象时,访问时间达到了118秒(点击+号查看具体响应对象)。


详细展示了119秒的分布情况,原因是服务器响应时间长。


第二个慢页面性能分析
双击第二个语句族,查看单个语句详细的信息。

5个单个页面慢访问详细展示,访问这些信息时,完成时间超过5秒,最高完成时间达到了1268秒。

深入分析第一个慢访问,客户端为192.168.17.19。

展开这次访问查看具体细节,同一个对象一直被访问,同时每次的服务器响应时间不一样。

详细展示了1268秒的分布情况。在不了解该业务的情况下,系统监测到它一直在重复访问多次,导致服务器响应时间过长,原因可能是该页面设置了访问机制。

系统报错分析
汽车配件电子图册HTTP 500错误的分布趋势,4月9日这一天有大量报错,出现了5747次HTTP 500响应代码。

进一步查看报错信息,分析得到,在访问这些页面簇中,出现了大量HTTP 500报错。双击第一个语句族查看详细报错信息。

第一个页面错误分析
对页面簇其中1次的报错进行分析。

对报错结果进行详细分析,点击+号展开里面内容。

在访问这个对象时,出现了1次HTTP 500报错。

第二个页面错误分析
对第二个页面簇其中1次的报错进行分析,双击第二个页面族查看详细信息。

对第二个页面簇其中1次的报错进行分析。

对报错结果详细分析,在访问这个对象时,出现了1次HTTP 500报错。

建议
通过对汽车配件电子图册性能数据的分析,发现原因是服务器响应时间过长导致,是软件问题,与网络没有关系。如果要解决该问题,建议联系软件开发商,要求他们技术进行优化支持。
报告分析了汽车配件电子图册系统在2022-04-04至2022-04-10间的性能问题,发现3.7%的访问超过5秒,主要由服务器响应时间过长引起。此外,系统还记录了8682次HTTP500错误。建议联系软件开发商优化服务器响应时间。
4万+

被折叠的 条评论
为什么被折叠?



