监控项是指在监控系统中监控服务所具体监控的一项指标,例如:监控一台服务器的CPU的使用率、或者是监控服务器的内存剩余空间大小、网络流量等等信息。所监控的每一项指标都称为是一个监控项(Items)
一、CPU监控项
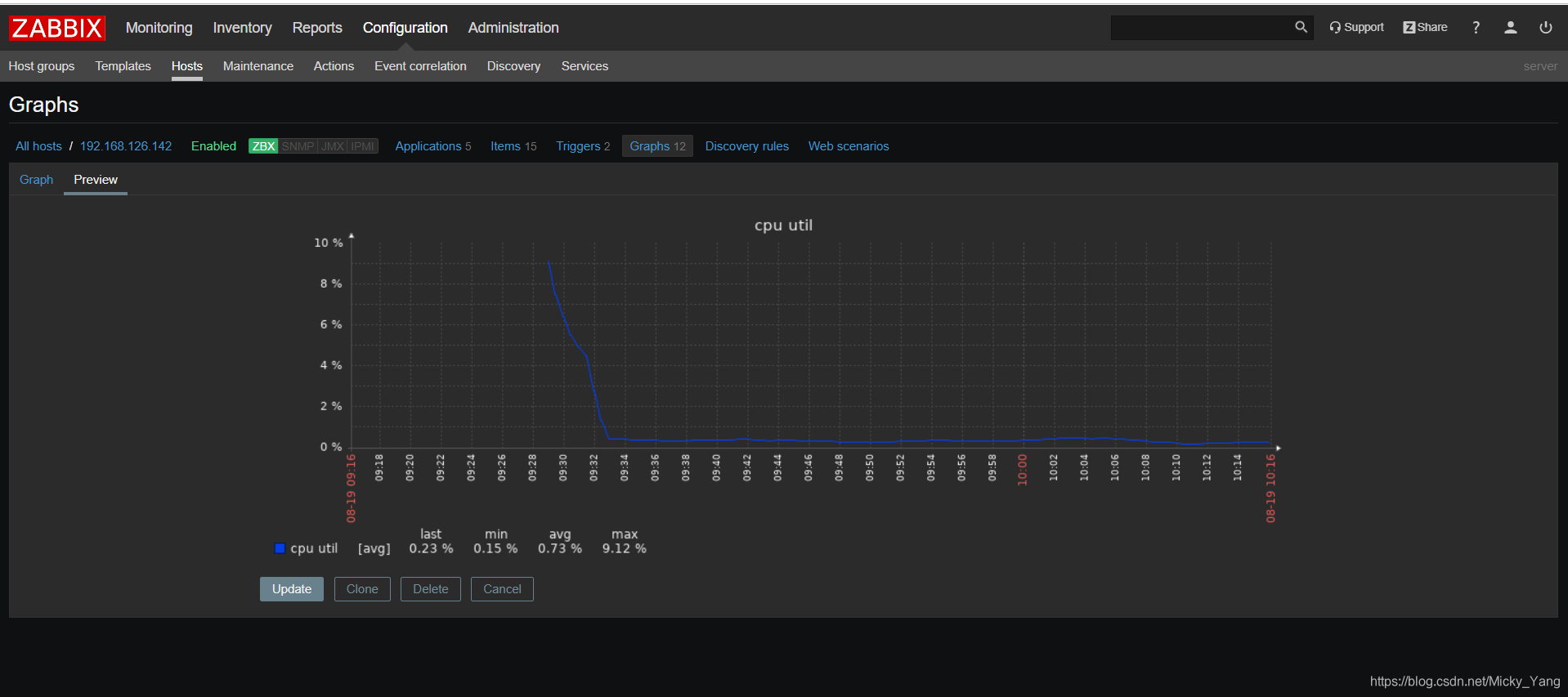
1)system.cpu.load [<CPU>,<模式>] #监控CPU的负载情况
cpu - 可能的值:all(默认值),percpu(总负载除以在线CPU数);
模式 - 可能的值:avg1(平均一分钟,默认值),avg5,avg15
例如:监控每个CPU在平均1分钟内的平均负载




2)system.cpu.util[all,user,avg5] #监控所有cpu在用户空间平均五分钟的利用率



3)system.cpu.switches #CPU进行上下文切换的次数。



二、内存监控项
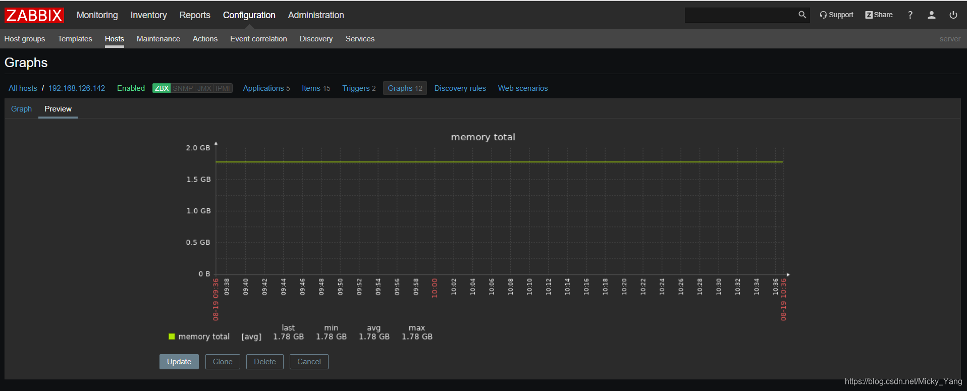
1)vm.memory.size[total] #监控内存使用的总大小



2)vm.memory.size[free] #监控空闲内存的大小



3)vm.memory.size[pused] #监控内存的使用率大小



4)内存空闲空间率



三、网络流量监控
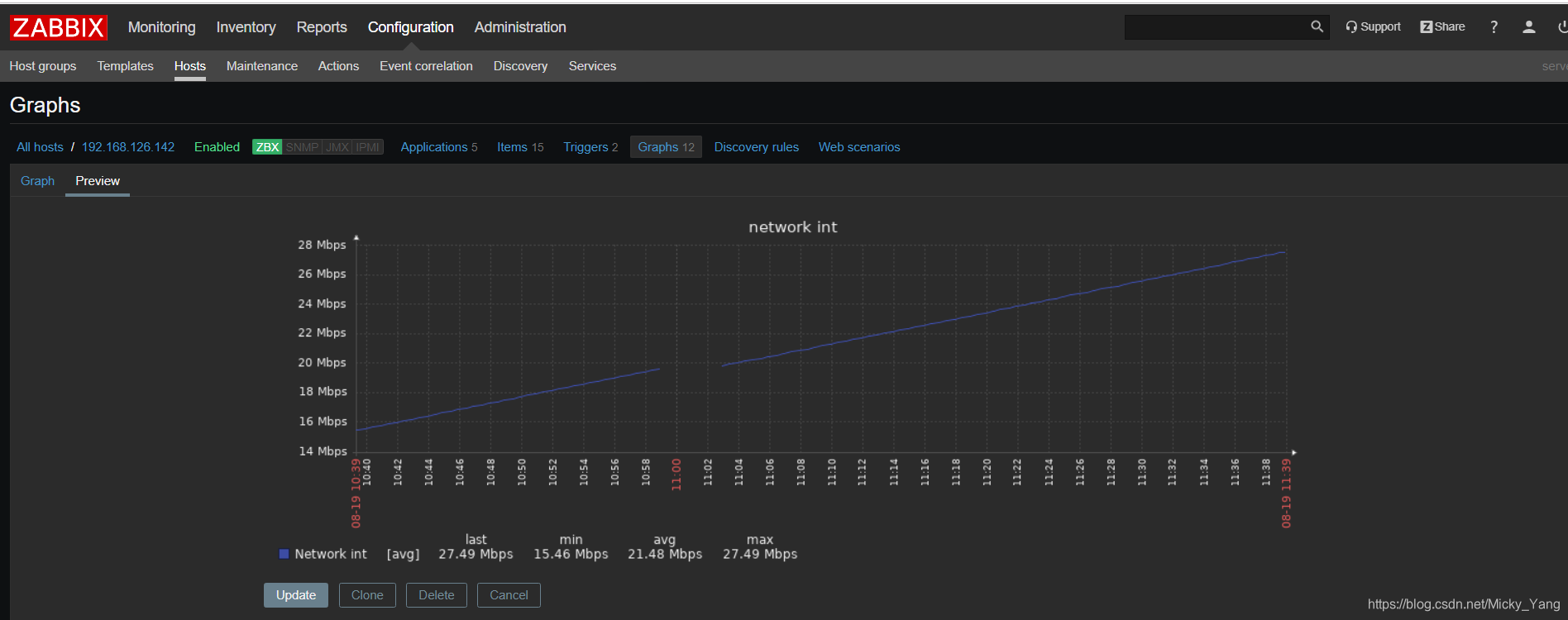
1)net.if.in[ens33] #监控ens33网卡入站的流量




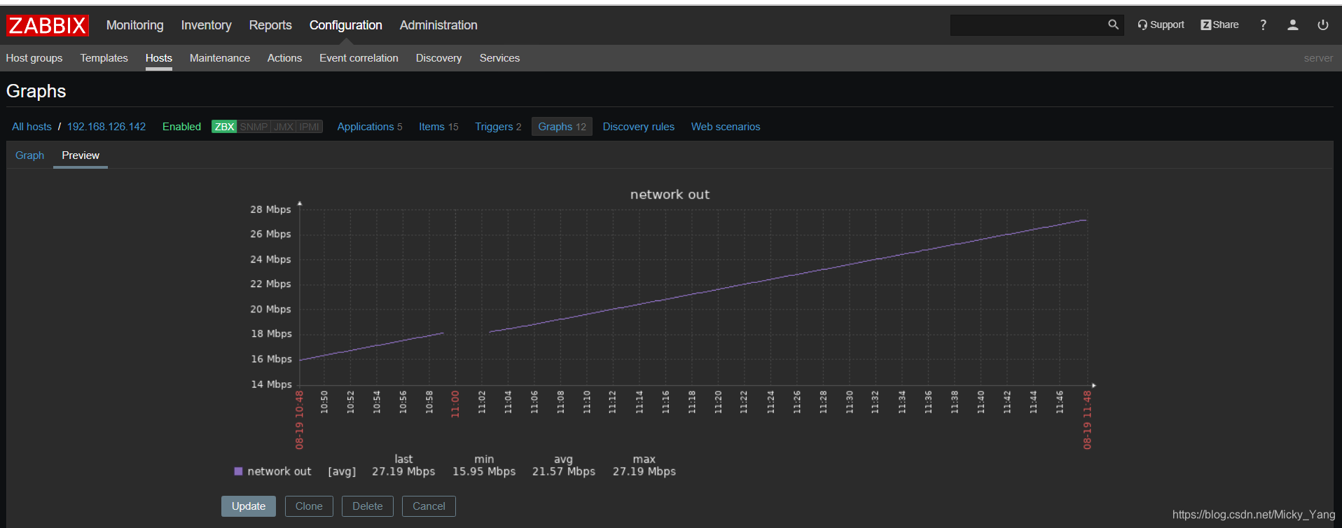
2)net.if.out[ens33] #监控ens33网卡出站的流量




四、文件系统监控
vfs.fs.size[fs,<mode>] #监控文件系统的空间大小
fs:对于的文件系统名称,例如根分区:/、/tmp
mode:<>开头的可省;mode值可以为total(总大小)、free(空余空间大小)
used(已使用的空间大小)、pfree(空闲率)、pused(使用率)



五、自定义监控项
1)当zabbix中的监控项无法满足我们的需要时,我们可以根据自己的选择来自定义监控项,首先我们需要修改zabbix_agent的配置文件
[root@agent ~]#vim /etc/zabbix//zabbix_agentd.conf
### Option: UserParameter
# User-defined parameter to monitor. There can be several user-defined parameters.
# Format: UserParameter=<key>,<shell command> #这是自定义监控项的格式
# See 'zabbix_agentd' directory for examples.
#
# Mandatory: no
# Default:
UserParameter=login_user,who|wc -l #开启UserParameter此配置,前面为key名称,后面为命令结果的key的数据
UserParameter=Memoryuse[*],/usr/bin/cat /proc/meminfo | grep -w $1 | awk '{print $$2}'
[root@agent ~]# systemctl restart zabbix-agent
我们测试是否可以用zabbix_get获取到数据
[root@www ~]# zabbix_get -s 192.168.126.142 -p 10050 -k "login_user"
1 #获取登录的用户数量
[root@www ~]#
[root@www ~]# zabbix_get -s 192.168.126.142 -p 10050 -k "Memoryuse[MemFree]"
1326488 #获取空闲内存大小
[root@www ~]#
2)添加监控项



本文详细介绍了Zabbix监控项的概念,包括CPU、内存、网络流量和文件系统的监控实例。如CPU的system.cpu.load和system.cpu.util监控CPU负载与利用率,内存的vm.memory.size监控内存大小及使用率,网络的net.if.in/out监控流量,以及文件系统vf.fs.size监控空间大小。同时,还提及了如何自定义监控项以满足特定需求。
1110

被折叠的 条评论
为什么被折叠?



