如果我们想要动态的显示不同的监控项数据图表,就需要用到变量,接下来就来创建一个通用的变量吧
在仪表板主页面,点击设置,进入仪表板的设置页面:

添加变量,这里通用的变量一般为四个,对应着配置图形时的主机群组、主机、应用集、监控项:
配置变量host_group:

配置成功后,会跳到变量概览页面,点击上方new按钮,进行下一个变量的编辑,所有的变量编辑完成如下,其中Definition 列的值是各变量的Query值:

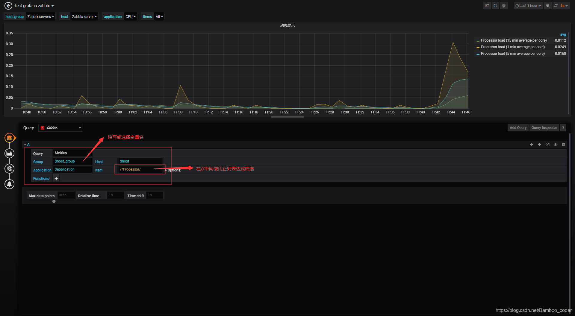
添加完成后,便可以在该仪表板的主页面看到配置的变量下拉选项了,但是要动态的展示图表,还得配置一个新的图形,引用变量的值:

在Query处填写或选择变量名,也可以使用正则表达式筛选,但这样也就将选项固定,不能动态筛选数据了
最后,再来介绍一些仪表板的操作:

其余感兴趣的内容可参考grafana官方文档或grafana-zabbix文档进行操作:

本文介绍了如何在Grafana中创建与Zabbix集成的仪表板变量,动态切换主机群组、主机、应用集和监控项的图表。通过设置通用变量,可以在仪表板上实现监控数据的灵活展示。完成配置后,用户可在仪表板上看到下拉选项,并能引用变量值来动态展示监控图表。
最低0.47元/天 解锁文章
2053

被折叠的 条评论
为什么被折叠?



