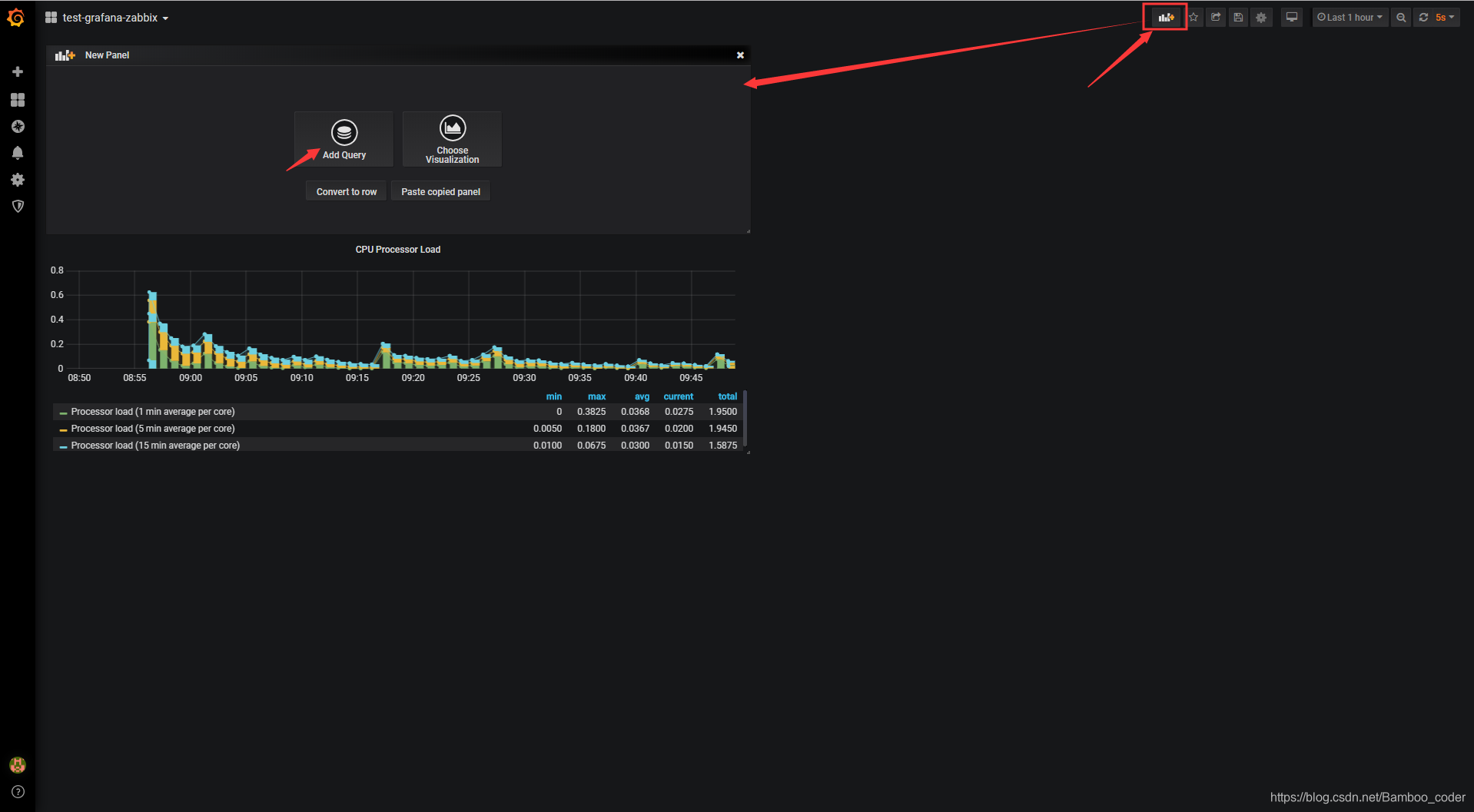
点击新建菜单,再点击新增查询,进入图表创建页面:

点击该panel之后,便可以开始筛选信息进行图形的构建:

点击Visualization可视化图形,在下拉菜单中选择最常用的第一个图形选项,即可进行图形显示的修改:

往下滑,进行图形中图例的相关显示配置:

点击general选项进行图形的一般配置:

退出编辑,点击图表名称右方的下拉菜单:

可以发现,我们的仪表板名称还是New dashboard,点击保存这个仪表板,这样才不会因为我们刷新页面就把之前编辑好的图表丢失:

基础的柱状图、线图、点图都是在Visualization处选择Graph,如果是想得到类似半圆仪表盘的图形,则需要选择Singlestat或Guage,两者都是为单一数据准备的:
新建一个数据面板:

Singlestat:

Guage:

其余Visualization图形或表格可参考grafana官方文档或grafana-zabbix文档进行操作:
https://alexanderzobnin.github.io/grafana-zabbix/
这样简单的图形便介绍完毕,接下来是配置一个动态切换图形的仪表板变量

本文介绍了如何在Grafana中利用Zabbix数据源创建图表,包括新增查询、选择可视化类型、配置图例和一般设置。通过设置不同类型的Visualization,如Graph、Singlestat、Guage,可以构建各种监控图形。最后提到了动态切换图形的仪表板变量配置,以实现更丰富的监控体验。
531

被折叠的 条评论
为什么被折叠?



