你是否已经厌倦了传统的室内设计方式,想探索新方法来增强作品设计感?本期小编就同大家分享一个新武器,用Stable
Diffusion的ControlNet来打造一个室内设计全新工作流。无论你是经验丰富的室内设计师还是初学小白,都将使你的日常工作如虎添翼、告别爆肝,焕发出令甲方爸爸们赞叹的设计感。
#01
/介绍
ControlNet是一种通过添加额外条件来控制扩散模型的AI神经网络结构,它提供了一种增强稳定扩散的方法。在文本生成图像的过程中,使用诸如涂鸦、边缘映射、分割映射、pose关键点等条件输入,可使生成图像更接近输入图像,对比传统图像到图像的生成方式有大幅的改进。
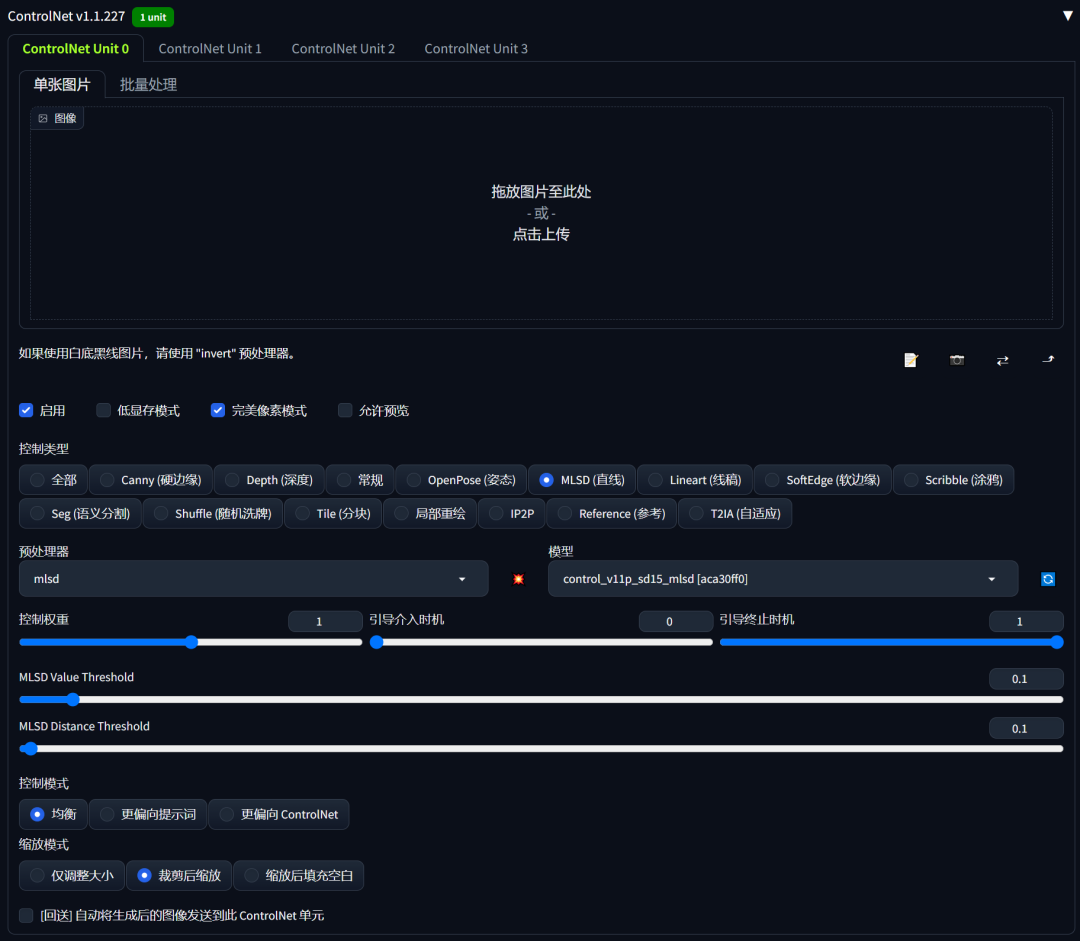
这是一个专门检测直线线条的ControlNet模型,该模型常被用于提取物体的线型几何边界
,最典型的就是几何建筑、室内设计、路桥设计等领域。基于MLSD模型的这一特征特性,**MLSD模型特别适用于在建筑、室内方向方面的线条处理和着色上,它能够很好的检测出输入图像中的直线线条,避开其它非直线线条预处理。**因为仅识别直线线条,忽略曲线线条,因此在一张包含人物的输入建设图,经过MLSD模型预处理就能够很好的避开输入图中的人物线条检测。
对初识Stable Diffusion的小伙伴们来说,看到ControlNet有这么多预处理器选项,一定很抓狂。

但没关系,为了方便大家使用,小编对每种预处理器的功能给出了简单的描述:
-
Canny 硬边缘:黑色背景带有白色边缘的单色图像;
-
Depth 深度:灰度图像,黑色代表深区域,白色代表浅区域;
-
Normal 常规:法线图,表示物体的凹凸纹理,常用在3D模型的绘制上;
-
OpenPose 姿态:生成角色动作姿态的骨架图;
-
MLSD 直线:黑色背景上带有白色直线的单色图像;
-
Lineart 线稿:黑色背景上带有白色线稿单色图像;
-
SoftEdge: 软边缘黑色背景上带有白色软边缘的单色图像;
-
Scribble 涂鸦:黑色背景上带有白色轮廓的手绘单色涂鸦图像;
-
Seg 语义分割 :根据原图中不同素材以相应颜色进行区分的彩色图像;
-
Shuffle 随机洗牌:通过使用随机流的方式来洗牌原图像,在控制稳定扩散的前提下重构出新图;
-
Tile 分块:将原图分割为一块一块的小区域(Tile/瓦块),然后分别对每个瓦块进行图生图放大,最后集合所有放大后的瓦块,拼成完整的大图;
-
Inpaint 局部重绘:用于蒙版部分重绘,能在统一整体效果的前提下,补全蒙版部分的内容;
-
IP2P 像素对像素指令 :该模型会自动识别像素对应提示词与新输入提示词的关系,并选择性的向新提示词迁移;比如把图片的光照调暗,让白天变为夜晚,在正向提示词中加入(make it night:1.3)、(night:1.3)即可;
-
Reference 参考 :根据给定的参考图,画同一张图,但是有一定的变化,常用来保持人物角色的一致性;
-
T2IA 自适应 :提取图片色彩或边缘,用于风格迁移;
到这里小编感觉一定有很多小伙伴们要开始抱怨了,这么多的预处理器,用哪个啊。别担心,本篇中的演示只会运用到两种最具代表性的预处理器,MLSD(直线)和Seg(语义分割),选择它们两个,并按照小编的步骤,即便你只有一张随手拍摄的毛胚房照片,也能完成一副有高级既视感的室内装饰效果图。光看文字有点晦涩,让我们先来看下这两种预处理器的实际效果。

可以看到两种预处理器的处理方式完全不同,接下来就告诉大家具体的使用步骤。
#02
/使用
首先设置Stable Diffusion模型,模型风格有很多种,比如二次元、写实风、插画、中国风等,建筑类推荐采用以下四个写实类风格的常用模型:
○ anything-v4.5
○ realisticVisionV20
○ PrimeMix_V2.1
○ chilloutmix_NiPrunedFp32Fix;
接着我们设置采样迭代步数Steps,默认为20,视不同图片尺寸和Stable
Diffusion模型而定,通常设置在15-40左右,小编用10、15、20、25四个参数做演示。
最后设置采样方法Sampler,从界面中可选择的采样方法类型有很多,不同的采样方法生成图片的过程各不相同,这里小编列举了四个常用的采样方法:Eulera、DPM++、2S a Karras、DPM++ 2M Karras、DPM++ SDE Karras。

MLSD直线
案例展示
01. 去除人物,毛坯变精装
这里采用了一张带有人物的室内建筑图,能够从下面的预处理器看到:MLSD模型能够很好的避免人物,输出图像很好的还原了室内图中的直线部分,以及整个建筑的结构被很好的保留下来。
magnificent_architecture,room,building,sunshine,warm and cozy,(8k,RAW photo,best quality,masterpiece:1.2),realistic, photo-realistic,
* 1
ControlNet配置

输出效果
一种毛坯房立变精装房既视感。


02. 豪华房
(8k,RAW photo,best quality,masterpiece:1.2),realistic, photo-realistic,,living room,luxury,extravagant,spacious and bright,gold,italian style,
* 1
ControlNet配置

输出效果
这里很好的保持了房屋的整体结构,室内家具改变为黄金豪华房。


03. 写字楼
modern construction,office building,plaza,science and technology fashion,brightly lit,(8k,RAW photo,best quality,masterpiece:1.2),realistic,photo-realistic,
* 1
ControlNet配置

输出效果
设计草图立变成品写字楼既视感。


03. 别墅小院
Oriental architectural design,townhouses,80's houses,lawns,green trees
* 1
ControlNet配置

输出效果


Seg语义分割
我们知道MLSD是通过线条去识别物体的。大家有没有想过,当两件物体的外形是一样的,比如一个衣柜和一个冰箱,它们都是长方体,仅仅通过线条来识别,并不能很好的区分它们。显然,此时仅有MLSD已经无法胜任了,这时就需要用到Seg(语义分割),
Seg可分割并用颜色标记原图物体,通过颜色对应物体的方式来引导Stable Diffusion生成希望获得的物体。以下小编就为大家介绍Seg的具体使用方法。
案例展示
1.将一张效果图,将它重新导入ControlNet中;

2.控制类型选择Seg(语义分割),在预处理器栏中我们可以看到有seg_ofade20k、seg_ofcoco、seg_ufade20k三种预处理器
可供选择。

seg_ofade20k和seg_ufade20k都使用了ADE20k协议,所以这两种预处理器识别图片中素材所用标记颜色是相同的。区别在于它们采用了不同的算法:OneFormer算法会在颜色不同处使用白线分割;而UniFormer算法没有分割线。
seg_ofcoco则采用了COCO协议,所以它的标记颜色和ADE20k协议有所区别。另外它采用了OneFormer算法,因此在颜色不同处也会有白线分割。
光看文字比较抽象,小编直接上效果图:
从左到右依次为seg_ofade20k、seg_ofcoco、seg_ufade20k

从三种预处理器的效果来看,都可以很好地分割原图中的各类素材区域。
3.这里小编选择预处理器seg_ufade20k,点击启用、低显存模式(GPU显存8G以下推荐开启)、完美像素模式(Pixel
Perfect)、允许预览(Allow Preview),点击“爆炸”按钮,我们可以看到图片中各素材已用不同的颜色标记出来了;

4.这里小编分享一个ADE20k协议的色号表,里面记录了不同的颜色所对应的材质或物件,大家也可以到LoveGPU官网内下载并使用。(文末领取完整色号表)

5.现在我们想在床边添加一张桌子,先保存Seg预处理效果图,并将其导入Photoshop,简单画出桌子的轮廓,颜色参考ADE20k色号表,选择将第34行“desk桌子”,将它的色号#0AFF47复制出来,填充进轮廓中。

6.回到Stable Diffusion,在正向提示词里添加desk,然后将Photoshop处理过的图片放入ControlNet中,预处理器选择none,
其他参数保持不变;

7.点击生成,让我们品鉴一下最终的设计效果吧!

太棒啦!已经顺利将桌子添加到预设位置。
文章使用的AI工具SD整合包、各种模型插件、提示词、AI人工智能学习资料都已经打包好放在网盘中了,无需自行查找,有需要的小伙伴文末扫码自行获取。

3万+

被折叠的 条评论
为什么被折叠?



