🔥🔥 AllData可定义数据中台,以数据平台为底座,以数据中台为桥梁,以机器学习平台为工厂,以大模型应用为上游产品,提供全链路数字化解决方案。
✨奥零数据科技官网:http://www.aolingdata.com
✨AllData开源项目:https://github.com/alldatacenter/alldata
✨AllData官方文档:https://alldata-document.readthedocs.io
✨AllData社区文档:https://docs.qq.com/doc/DVHlkSEtvVXVCdEFo

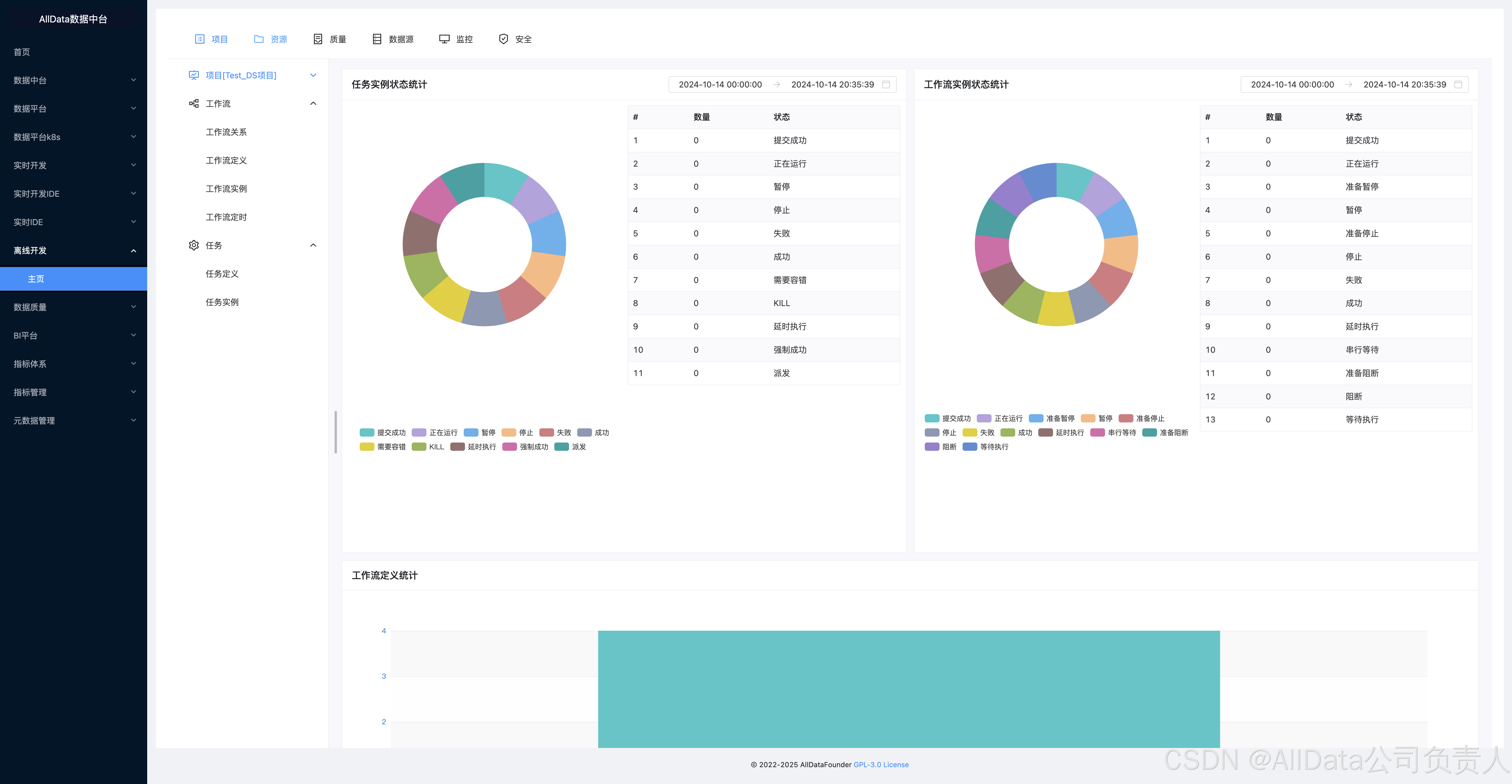
「 AllData数据中台 - 主页 」

「 离线开发 - 模块功能汇总 」

「 离线开发 - 功能点展示 」
「 项目 」

「 项目 」 项目管理

「 项目管理 」 工作流关系 
「 项目管理 」 工作流定义

「 项目管理 」 工作流详情

「 项目管理 」 工作流实例

「 项目管理 」 工作流定时

「 项目管理 」 任务定义

「 项目管理 」 任务实例

「 资源 」 文件管理

「 资源 」 UDF管理 - 资源管理

「 资源 」 UDF管理 - 函数管理

「 资源 」 任务组管理 - 任务组配置

「 资源 」 任务组管理 - 任务组队列

「 质量 」 任务结果 
「 质量 」 规制管理

「 数据源 」
「 监控 」 服务管理 - Master 
「 监控 」 服务管理 - Worker 
「 监控 」 服务管理 - DB

「 监控 」 统计管理 - Statistics

「 监控 」 统计管理 - 审计日志

「 安全 」 租户管理

「 安全 」 令牌管理


3809

被折叠的 条评论
为什么被折叠?



