作者:大睿
云厂商可以帮助我们解决 8-90% 的“脏乱臭”的活,方便的不要不要的,当然也是有得有失吧。但个人觉得RDS 监控用起来确实有点不是太方便,自然要想办法改善使用。
Prometheus+Grafana,这套万金流自然首当其冲(有的人喜欢 zabbix,都可以,仁者见仁)
1. 工具收集阶段
1.1 Prometheus+Grafana 环境部署
此处不做过多赘述,网上文章很多。推荐电子书:prometheus-book
1.2 阿里云 RDS(mysqld)相关监控
MySQL 数据采集工具:mysqld_exporter,此工具也是 prometheus 官方工具下载地址。
部署也相当简单,创建好采集 MySQL 数据需要的用户,以及选择需要采集的指标,直接启动即可,如:
export DATA_SOURCE_NAME='user:password@(hostname:3306)/'
./mysqld_exporter <flags>
1.3 资源监控
除了 RDS(MySQL)本身的一些监控,还需要关注资源的一些信息。如果是自建 IDC,肯定是使用node_exporter。
谁让我们使用的是云产品呢,哎~
幸运的是 PingCAP 的工程师Aylei 写了一套aliyun-exporter,原理是调用阿里云API收集监控数据(可以监控 ECS、SLB、Redis、Mongodb、RDS 等),以 prometheus 格式存储,同时非常 nice 的做了非常漂亮的 Grafana 图。
但是,由于“年久失修”,在使用的时候遇到不少问题,再加上个人代码能力青铜三段,重写有点难,那就硬修吧。以下是在使用时遇到的问题。
1.3.1 重新打包 Dockerfile
原因是,pip3 install aliyun-exporter拉的镜像没有SLB的模块(其实这个跟 RDS 监控没什么关系,另一位同事在搞 SLB 的监控,顺道都修了),人肉了很久,发现 github 中最新的代码有这个功能。尴尬~想用也只能自己动手了,替换最新的代码文件info_provider.py,重新打包。脚本如下:
$ cat docker.file
FROM aylei/aliyun-exporter:0.3.0
RUN pip3 install -U aliyun-exporter==0.3.1 PyYAML==5.1.2
RUN pip3 install aliyun-python-sdk-slb aliyun-python-sdk-dds
COPY info_provider.py /usr/local/lib/python3.7/site-packages/aliyun_exporter/info_provider.py # 注意:作者没有把最新的代码打包进docker中,没办法只能我们先去下载代码,然后替换
$ docker build -f docker.file -t aliyun-exporter:0.3.1 .
1.3.2 修改 bug 配置
这个地方应该是一个 bug。
首先说明,aliyun_exporter本身是可以获取所有监控信息,也就是说1.2中的mysqld_exporter完全可以不需要,但是,在实际使用中又发现,如果增加rds_performance的监控项,服务无法启动。所以无奈,对于 RDS 劲限于做资源监控。
幸运的是有 mysqld_exporter 作为补充。
1.3.3 启动 docker
$ docker run -d -p 9526:9525 -e "ALIYUN_ACCESS_ID=XXXX" -e "ALIYUN_ACCESS_SECRET=XXXX" -e "ALIYUN_REGION=cn-XXXX" -v $(pwd)/aliyun-exporter-test.yml:/aliyun-exporter.yml aliyun-exporter:0.3.1 -p 9525 -c /aliyun-exporter.yml
1.3.4 Grafana 配置图
这部分的大小改动也不少:数据源的配置啊、怎么划分部门啊、加标签啊、Alter 怎么解决不能给模版加告警啊 等等等等,就不赘述了。具体问题具体分析吧。
2. 工具组合
2.1 架构图
+----+
|RDS1+---------+
+----+ | ECS
>+----------------------+ +-------------+
. | mysqld_exporter | | Prometheus |
. +-------->+ + +----> + |
. | aliyun_exporter | | Grafana |
. >+----------------------+ +-------------+
|
+----+ |
|RDSn+---------+
+----+
如上图,需要一台 ECS 部署 mysqld_exporter 和 aliyun_exporter 进行信息采集,再将采集的信息丢给 Prometheus。
2.2 supervisor+mysqld_exporter
mysqld_exporter 裸跑有点慌。所以使用进程管理工具 supervisor 协助管理。
# 脚本模版
$ cat mysqld_exporter.xxxx.conf
[program:xxxx]
directory = /opt/mysqld_exporter
command = /bin/nohup /opt/mysqld_exporter/mysqld_exporter --web.listen-address=[IP]:[PORT] --collect.global_status --collect.global_variables --collect.slave_status --collect.binlog_size --collect.engine_innodb_status --collect.info_schema.innodb_metrics --collect.info_schema.innodb_tablespaces --collect.info_schema.processlist --collect.info_schema.tablestats --collect.perf_schema.eventsstatements --collect.perf_schema.eventswaits --collect.perf_schema.file_events
autostart = true
startsecs = 5
autorestart = true
startretries = 3
user = root
redirect_stderr = true
stdout_logfile_maxbytes = 20MB
stdout_logfile_backups = 20
stdout_logfile = /var/log/supervisor/xxxx.log
environment=DATA_SOURCE_NAME='user:password@(hostname:3306)/'
查看服务
$ supervisorctl status
mysql_xxx_01 RUNNING pid 13935, uptime 4:15:15
mysql_xxx_02 RUNNING pid 14053, uptime 4:15:15
mysql_xxx_03 RUNNING pid 13866, uptime 4:15:15
...
2.3 prometheus 服务发现
# 主配置文件
$ cat prometheus.yml
...
- job_name: 'mysqld_exporter'
file_sd_configs:
- files:
- '/usr/local/prometheus/sd_cfg/mysqld_exporter.yml'
refresh_interval: 15s
...
# 服务发现配置文件
$ cat /usr/local/prometheus/sd_cfg/mysqld_exporter.yml
- labels:
alias : test
depart : "TEST"
targets:
- [ECS_IP]:[PORT_TEST]
- labels:
alias : qa
depart : "QA"
targets:
- [ECS_IP]:[PORT_QA]
- labels:
alias : pro1
depart : "PRO"
targets:
- [ECS_IP]:[PORT_PRO1]
- labels:
alias : pro2
depart : "PRO"
targets:
- [ECS_IP]:[PORT_PRO2]
...
服务发现好处不言而喻,自动加载新增 RDS
2.4 最后一哆嗦
目前已经完成了阿里云 RDS 所有层面的监控,难道每次新增一套 RDS 都要人肉一遍这个流程?显然有点二了。
只描述思路,就不贴脚本了:
- 通过阿里云 API,获取所有 RDS 信息;
- 根据获取的信息为每个 RDS 生成
mysqld_exporter启动脚本,并通过supervisor控制自启动; - 根据获取的信息更新
sd_cfg/mysqld_exporter.yml,实现服务自发现; - 最后,计划任务定期去扫阿里云 API,判断是否有新的 RDS 创建/删除
至此,再也不用人肉去加监控了,脚本不死,一切自动。
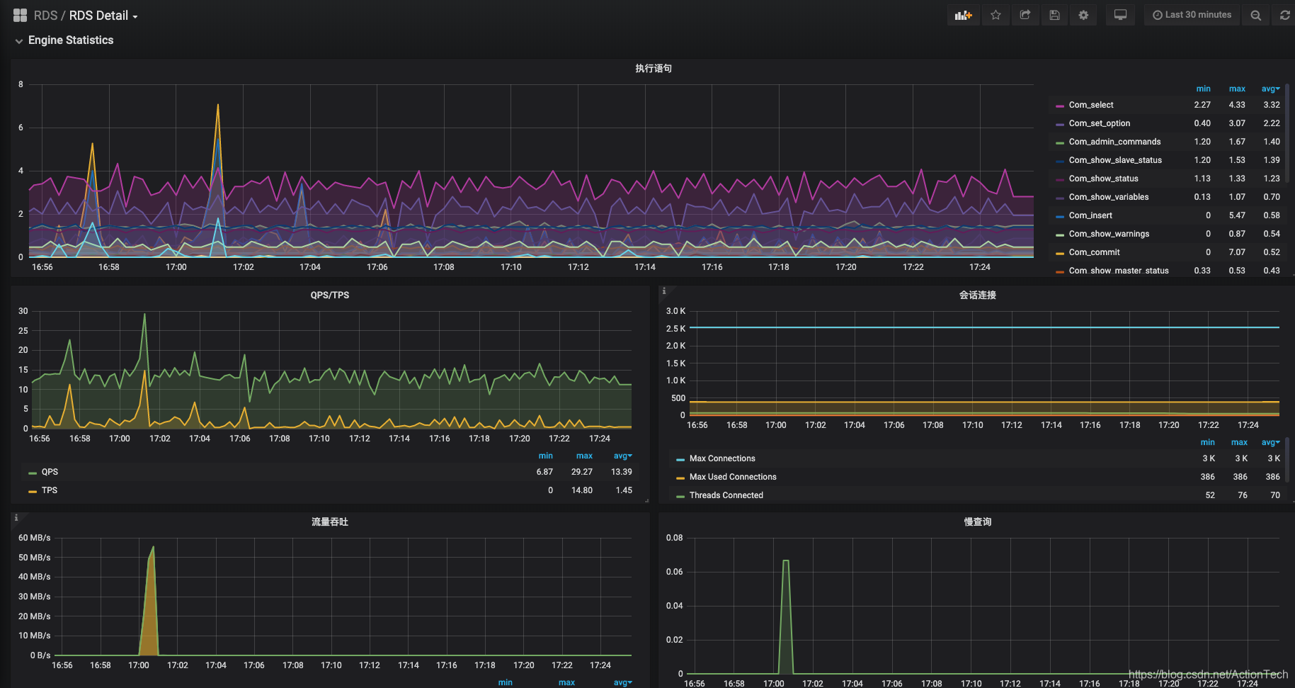
3. 简单效果展示
Alien_exporter 采集的数据

Detail 的数据源是两部分
- 资源监控

- mysql监控


4. 遗憾
一个 mysqld_exporter 进程只能监控一个 RDS 实例,所以 N 多 RDS 实例,就要对应启动 N 个 mysqld_exporter,同时要分配 N 个不同端口(后续可以通过修改 mysqld_exporter 源码优化只启动一个 mysqld_exporter 服务)
水平有限,一个监控搞的那么碎,东拼西凑的,如哪位大佬有更优的解决方案求指导。
另外,调用阿里云API每个月是有上限的,超出要付费的,还好一个月 50 块钱的足够用。
另外,会有 API 获取不到数据的情况。出现断图也是很常见,但mysqld_exporter还是很 ok 的。
本文分享了使用Prometheus和Grafana对阿里云RDS进行监控的经验,包括部署环境、数据采集、资源监控及自动化流程,实现了RDS实例的全面监控。
601

被折叠的 条评论
为什么被折叠?



