对初学者推荐一个易入门的 WPF 例子。
这个例子是一个简单的待办事项列表应用程序,它展示了 WPF 的核心概念和语法。这个应用程序有一个主窗口,在其中用户可以添加、编辑和删除待办事项。通过这个例子,学习者可以了解到如何创建窗体、布局控件、绑定数据以及处理用户交互等方面的内容。
该例子的代码结构清晰,易于理解。整个应用程序分为三个部分:视图、模型和逻辑。视图负责显示应用程序的界面,模型负责保存数据,逻辑负责实现业务逻辑。这种三层架构不仅使得代码更加清晰易懂,也便于后期的维护和扩展。
另外,该例子还使用了 MVVM 模式,这是一个常见的 WPF 设计模式。MVVM 模式将视图、模型和逻辑分离开来,使得应用程序更加灵活、可测试和可维护。学习者可以通过这个例子学习到 MVVM 模式的基本原理和实现方法。
这个 WPF 的例子对于初学者来说是一个非常好的入门教程。通过这个例子,学习者可以了解 WPF 的核心概念和语法,并且掌握三层架构和 MVVM 设计模式的基本原理。希望大家都能够尝试一下,感受一下 WPF 开发的魅力!
WPF 快速开发框架,已经集成多种框架,可以直接修改使用在项目中,是入门及快速实施项目的最佳选择。仅这套源代码就能让不熟的人员快速入门,能让想上项目的人员直接快速完成项目。
介绍
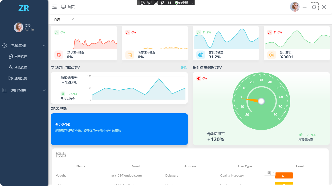
Element主题风格的WPF管理后台系统,开源信息,欢迎浏览查阅
软件架构
基于 .Net Framework 4.5.2
UI框架:HandyControl
图表组件:LiveCharts.Wpf
多样式引用:WpfMultiStyle
MVVM框架:MVVMLight
开发工具
IDE: Visual Studio 2019
界面截图




本文介绍了一个适合初学者的WPF待办事项列表示例,演示了基本语法、三层架构(视图、模型、逻辑)和MVVM模式的应用。通过清晰的代码结构,学习者能快速理解并掌握WPF开发的核心概念和设计模式。
928

被折叠的 条评论
为什么被折叠?



