1、仪表盘
平台支持用户自定义仪表盘,根据自身需求选择需要统计和展示的数据。
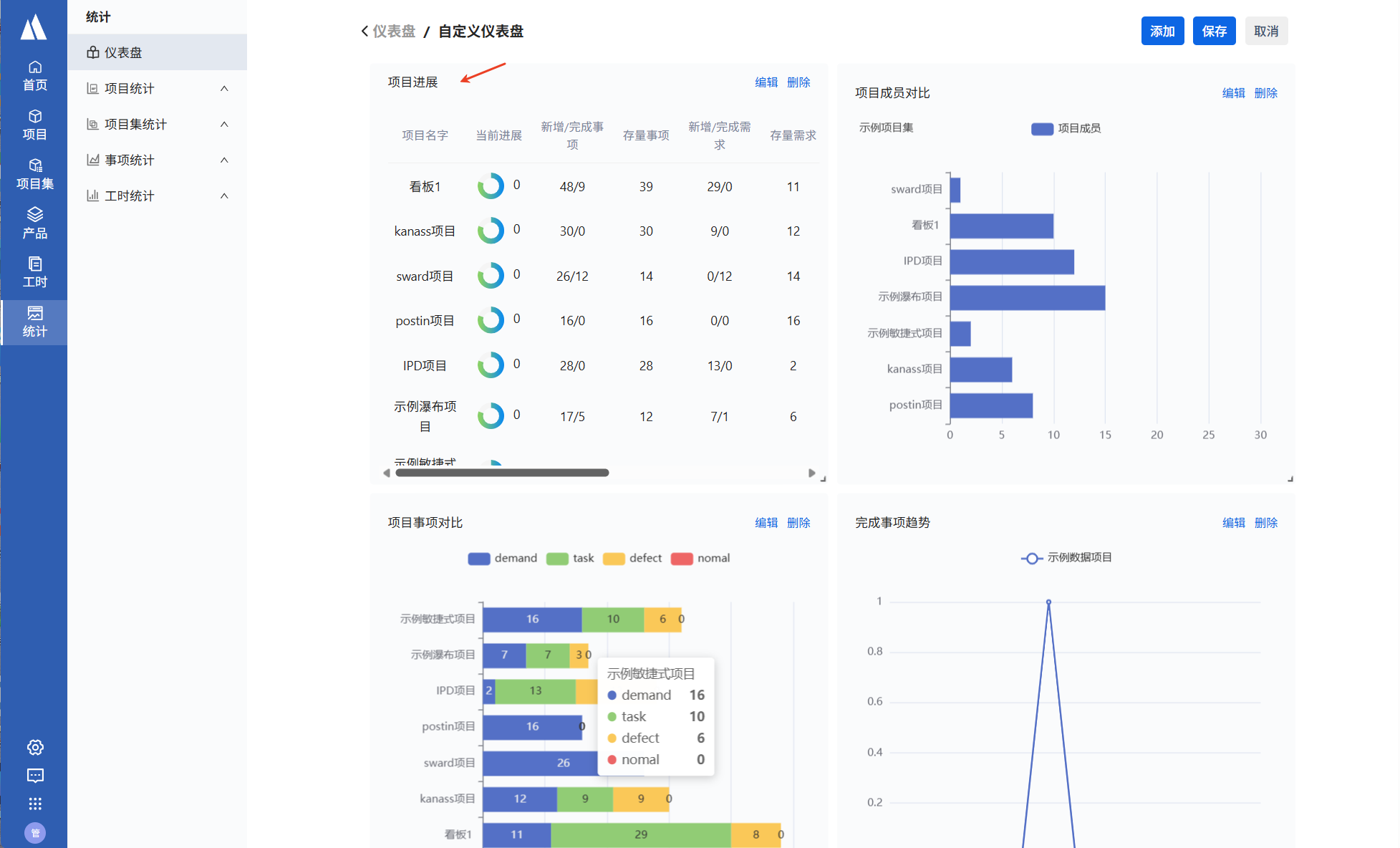
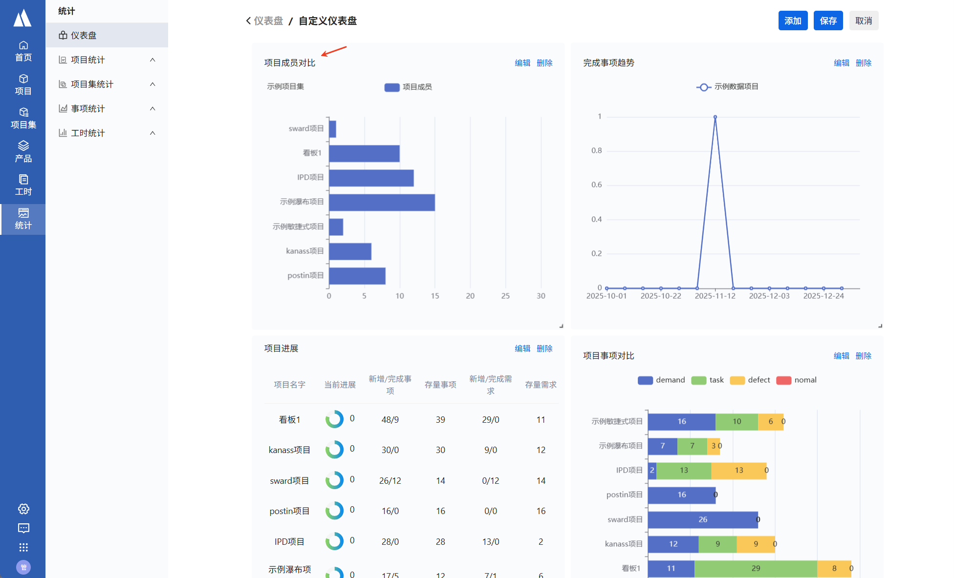
添加仪表盘:统计->仪表盘->添加仪表盘。仪表盘添加成功后,点击进入仪表盘并添加报告,可以选择以项目集维度、项目维度、事项维度来统计并展示数据。
添加仪表盘
1.1 项目集
进入仪表盘后选择添加项目集下的图表,并选择想要统计的项目集名称,即可查看到统计图表
添加项目集图表
选择项目集
- 以柱状图的形式对比项目集内各项目的成员个数
项目成员
- 以柱状图的形式对比和展示项目集内各项目的事项个数
项目事项对比
- 以表格的形式展示项目集内各项目进展
项目进展
1.2 项目
进入仪表盘后选择添加项目下的图表,并选择想要统计的项目名称,即可查看到统计图表
添加项目图表
- 显示某个项目里,每个成员的事项个数
项目成员事项对比
1.3 事项
进入仪表盘后选择添加事项下的图表,并选择想要统计的数据,即可查看到统计图表
添加事项图表
- 以折线图的形式展示事项新增趋势
添加方法:
仪表盘页面点击编辑->添加-选择事项tab->新增事项趋势->添加,填写统计要求后点击保存。

|
项目 |
选择想要统计的项目 |
|
开始结束时间 |
选择想要统计的数据的时间范围,如选择4月1日到4月30日,是统计这一个月份的数据 |
|
期间 |
选择统计数据是以什么期间显示,如:选择周,则是将4月份的数据,以周的形式分段统计并展示出来 |
|
统计事项类型 |
可以单独统计需求、任务、缺陷,或者全部事项 |
效果展示:
新增事项趋势
- 折线图形式展示事项完成趋势
完成事项趋势
- 显示各个状态的事项个数
事项概括
- 显示每天新增,完成,剩余的事项
事项趋势
2、统计分析
kanass同时提供多维度的统计分析功能。
2.1 项目级别统计
进入项目->统计,此页面为当前项目的事项与工时进行统计并支持导出报表

| 统计 | 说明 |
| 事项字段统计 | 可以切换事项的字段,通过所选字段统计事项,并由列表和柱状图展示出来。其中通过事项类型筛选时,支持自定义实行类型。支持导出报表。 |
| 事项创建与解决统计 |
通过期间、统计时长、统计方式,来统计当前项目下事项创建与解决的个数。支持导出报表 |
| 事项新增趋势 | 通过期间、开始结束时间、统计事项类型,来统计事项新增的个数并通过折线图展示出来。支持导出报表 |
| 事项完成趋势 | 通过期间、开始结束时间、统计事项类型,来统计事项完成的个数并通过折线图展示出来。支持导出报表 |
| 事项累计新建趋势 | 通过期间、开始结束时间、统计事项类型,来统计事项新建的个数并通过折线图展示出来。支持导出报表 |
| 事项累计完成趋势 | 通过期间、开始结束时间、统计事项类型,来统计事项完成的个数并通过折线图展示出来。支持导出报表 |
| 日志项目成员统计 | 可以自定义时间段,用列表的方式显示当前项目下所有成员,在所选时间段内每天记录的工时。支持下载数据 |
| 日志项目事项统计 | 可以自定义时间段,用列表的方式显示当前项目下所有事项,在所选时间段内每天记录的工时。支持下载数据 |
2.2 项目集级别
进入项目集->统计,此页面对当前项目集的事项与工时进行统计并支持导出报表

| 统计 | 说明 |
| 事项字段统计 | 可以查看当前项目集下的任意项目的事项字段统计,切换事项的字段,通过所选字段统计事项,并由列表和柱状图展示出来。其中通过事项类型筛选时,支持自定义实行类型。支持导出报表。 |
| 事项创建与解决统计 |
可以查看当前项目集下的任意项目的事项创建与解决统计数据,通过期间、统计时长、统计方式,来统计所选项目下事项创建与解决的个数。支持导出报表 |
| 事项新增趋势 | 可以查看当前项目集下的任意项目的新增事项趋势,通过期间、开始结束时间、统计事项类型,来统计事项新增的个数并通过折线图展示出来。支持导出报表 |
| 事项完成趋势 | 可以查看当前项目集下的任意项目的完成事项趋势,通过期间、开始结束时间、统计事项类型,来统计所选项目完成事项的个数并通过折线图展示出来。支持导出报表 |
| 事项累计新建趋势 | 可以查看当前项目集下的任意项目的事项累计新建趋势,通过期间、开始结束时间、统计事项类型,来统计事项新建的个数并通过折线图展示出来。支持导出报表 |
| 事项累计完成趋势 | 可以查看当前项目集下的任意项目的事项累计完成趋势,通过期间、开始结束时间、统计事项类型,来统计事项完成的个数并通过折线图展示出来。支持导出报表 |
| 日志项目成员统计 | 可以自定义时间段,用列表的方式显示当前项目集下任意项目中的所有成员,在所选时间段内每天记录的工时。支持下载数据 |
| 日志项目事项统计 | 可以自定义时间段,用列表的方式显示当前项目集中任意项目的所有事项,在所选时间段内每天记录的工时。支持下载数据 |
| 日志成员项目统计 | 可以自定义时间段,用列表的方式显示当前项目集中任意项目的所有成员,在所选时间段内每天记录的工时。支持下载数据 |
2.3 迭代级别

2.4 系统级别统计
登录kanass,左侧导航栏->统计,在系统级的统计页面,可以跨项目、跨项目集来统计成员、事项、工时等内容

| 统计 | 说明 | |
| 项目统计 | 成员事项 | 在所选的项目下,每个成员提交的事项数量 |
| 项目集统计 | 项目成员 | 在所选项目集下,每个项目的成员数量 |
| 项目事项 | 在所选项目集下,每个项目下拥有的需求、任务、缺陷的数量 | |
| 项目进展 | 在所选项目集下,每个项目的进度、新增/完成事项、存量事项、新增/完成需求、存量需求、新增/完成任务、存量任务、新增/修复缺陷、存量缺陷、已超期事项 | |
| 事项统计 | 新增事项趋势 | 所选项目下,通过期间、开始结束时间、统计事项类型,来统计事项新增的个数并通过折线图展示出来。支持导出报表 |
| 完成事项趋势 | 所选项目下,通过期间、开始结束时间、统计事项类型,来统计事项完成的个数并通过折线图展示出来。支持导出报表 | |
| 事项趋势 | 在所选项目下,通过期间、开始结束时间、统计事项类型,通过折线图展示每个时间点事项的个数 | |
| 事项概览 | 所选项目下,每个种类的事项的进展情况 | |
| 工时统计 | 项目成员统计 | 自定义时间段内,所选项目中的每个成员,在所选时间段内的工时统计 |
| 日志事项统计 | 自定义时间段内,所选项目中的每个事项的工时统计 | |
| 日志项目统计 | 自定义时间段内,所选人员在所有项目中的工时统计 | |
1185

被折叠的 条评论
为什么被折叠?



