
微软终于付出实际行动,以75亿美元的价格收购了GitHub;曾经反对开源软件开发的微软现在成为了 GitHub 上最大贡献者之一。这让我想起了 喜剧之王片段,经典台词:不上班行不行啊?不上班你养我啊?我养你啊!
后面还有一句“你先养好你自己吧,傻瓜。”,不过用在这里不太合适。
微软看上了 GitHub 哪儿?
简单来讲,GitHub 是通过 Git 进行版本控制的软件源代码托管服务,最初由 Chris Wanstrath、PJ Hyett 和 Tom Preston-Werner 用 Ruby on Rails 编写而成。GitHub 同时提供付费账户和免费账户,付费账户可以创建私有的代码仓库。
对编程人员来说,GitHub 是必备工具,包括微软、Google 在内的众多公司都会选择 GitHub 来存储公司并进行协作。
目前,GitHub 平台上已经有将近 2700 万软件开发人员,为他们的超过 8000 万个代码库提供支持。这也是为什么说 GitHub 是开发者的同性社交平台。
值得一提的是,曾经反对开源软件开发的微软现在成为了 GitHub 上最大贡献者之一。
自 2014 年纳德拉掌舵后,微软完成了一系列惊人蜕变:降低 Windows 的重要性,关注移动和云计算,拥抱开源,并将公司内部开发完全依赖 Windows 操作系统转移到 Linux 上,以全新的方式与开发者社区保持联系。
不过,此前微软旗下曾经有一个代码托管平台 CodePlex,是 GitHub 最有力的竞争对手之一,不过该平台在 2017 年宣布停止运维,并于 2018 年初正式关闭了。
在此之前几年,微软和 GitHub 都在断断续续地接洽。
有评论称,一旦它获得 GitHub 上拥有的在数百万公司工作数以亿计的开发者,将更容易鼓励他们使用微软的云服务和其他产品,借此打败对手之一的 Amazon。
很难再有比 GitHub 更好的代码托管平台了
美团点评技术学院院长刘江看到这一消息后评论道:
很多同学可能会奇怪 GitHub 不是发展很好吗,程序员天天用,根本离不开,怎么会卖了呢?其实从商业上,这个赛道 GitHub 的后路已经被人断了。这个猛人就是来自澳洲的 Atlassian,市值现在差不多 150 亿美元。另一个码农必备的 StackOverflow 也很久没有新的融资消息了,看上去也发展不利。

看到 @ruanyf 的看法:(1)Atom和Electron的前景不妙。前者跟微软自家的VSC有竞争,后者的跨平台桌面应用,微软会大力去推吗?用的还是谷歌的底层技术。(2)其他大公司(比如谷歌和脸书)可能不会把自家的开源项目放到微软的平台了。(3)75亿美元真是好价钱,GitHub好像只有两百个员工。
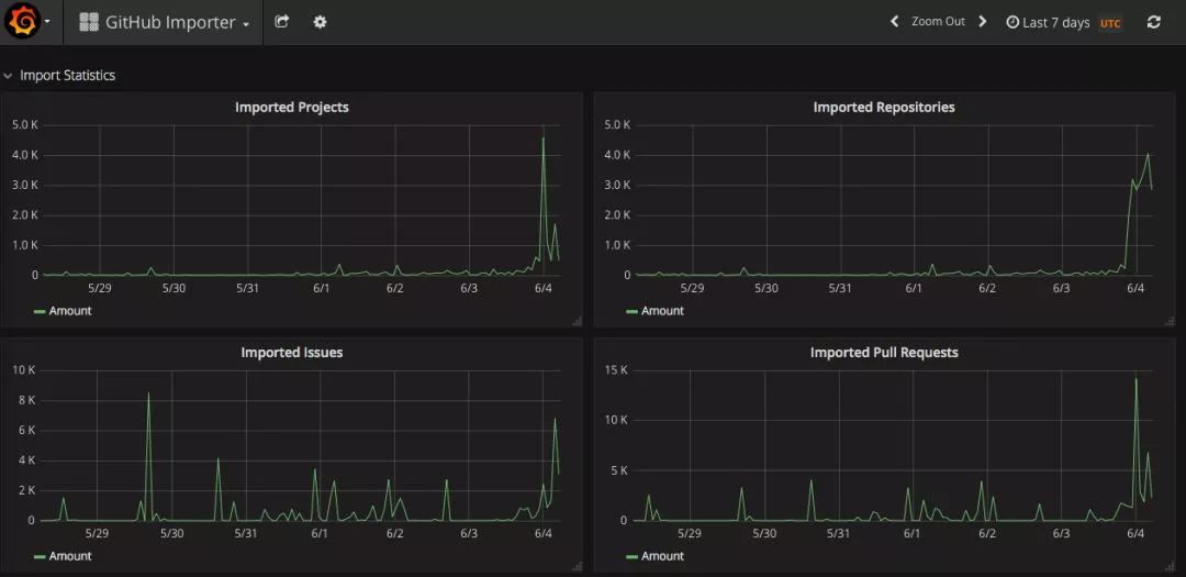
GitHub 竞品之一的 GitLab 顺势推出了从 GitHub 迁移到 GitLab 的工具 ,并且从 6 月 4 日零点开始,无论是 Project 还是 Repository 都瞬间迎来了迁移高峰。


来自 HackerNews 上的网友评论道:
GitHub 上的用户不仅分享代码,还要与对方保持联系。GitHub 成功了,因为它不仅仅是一个免费的在线 Git 仓库服务,而且还是一个开发人员和用户社区。
例如,Bitbucket 是另一个提供 Git 托管服务的网站,但它没能建立自己的社区。 结果?与 GitHub 相比,它受到的关注较少。
当Github做为一个中立的产品时,大家都 愿意使用它,但当它归属某一个实际业务与很多竞争关系的公司时,就树立的敌人?
作为一名开发者,你对微软收购github怎么看?
未来使用github的频率会有所变化吗?
喜剧之王片段,经典台词:不上班行不行啊?不上班你养我啊?我养你啊
微软以75亿美元收购GitHub,这家曾反对开源的巨头现已成为GitHub的最大贡献者之一。GitHub拥有近2700万开发者及超8000万个代码库。微软此举旨在加强其在开发者社区中的地位,并促进云服务的发展。
1065

被折叠的 条评论
为什么被折叠?



