历经种种,包括设置防火墙开启、关闭、、开放指定端口、阿里云端口开放问题和防火墙之后,以及:
解决:
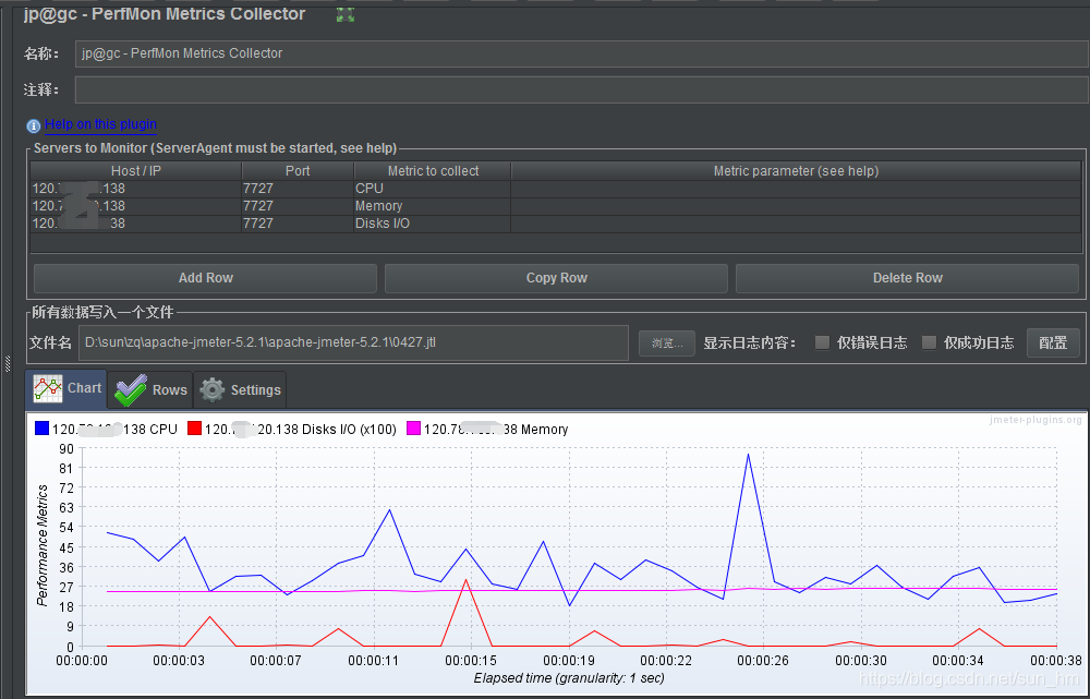
我一直以为jp@gc - PerfMon Metrics Collector这里的host/ip要和录制时一致,以为我们是前后端分离的项目,所以这里填错了(一开始填成前端域名了),正确的做法是填后台服务器IP(我的是Linux):

ping也成功了:

记录:
那个(前端)域名是有一个服务器的,那个服务器在指向后台这里的,域名的服务器应该没有设置你的端口,所以你直接连后台的ip进去(有设置端口),前端->代理服务器->后台。
问题:运行jmeter时,成功连接然后立刻断开了:

解决:



然后图就出来了以及接收到数据(成功获取chart图,点击stop,即结束监听数据):




本文讲述了在遇到ServerAgent连接超时、防火墙配置、阿里云端口开放以及连接后立即断开等问题时的解决过程。关键在于确认JP@gC - PerfMon Metrics Collector的主机/IP设置为后台服务器的Linux IP,并确保端口正确,以及处理前端到后台的代理服务器配置。

被折叠的 条评论
为什么被折叠?



