温馨提示:文末有 优快云 平台官方提供的学长联系方式的名片!
温馨提示:文末有 优快云 平台官方提供的学长联系方式的名片!
温馨提示:文末有 优快云 平台官方提供的学长联系方式的名片!
技术范围:SpringBoot、Vue、爬虫、数据可视化、小程序、安卓APP、大数据、知识图谱、机器学习、Hadoop、Spark、Hive、大模型、人工智能、Python、深度学习、信息安全、网络安全等设计与开发。
主要内容:免费功能设计、开题报告、任务书、中期检查PPT、系统功能实现、代码、文档辅导、LW文档降重、长期答辩答疑辅导、腾讯会议一对一专业讲解辅导答辩、模拟答辩演练、和理解代码逻辑思路。
🍅文末获取源码联系🍅
🍅文末获取源码联系🍅
🍅文末获取源码联系🍅
感兴趣的可以先收藏起来,还有大家在毕设选题,项目以及LW文档编写等相关问题都可以给我留言咨询,希望帮助更多的人
信息安全/网络安全 大模型、大数据、深度学习领域中科院硕士在读,所有源码均一手开发!
感兴趣的可以先收藏起来,还有大家在毕设选题,项目以及论文编写等相关问题都可以给我留言咨询,希望帮助更多的人

介绍资料
Django+LLM大模型考研院校推荐系统与考研分数线预测系统
摘要:随着考研竞争的加剧,考生在院校选择和分数线预测方面面临诸多挑战。本文提出了一种基于Django框架与LLM(Large Language Model,大语言模型)的考研院校推荐系统与考研分数线预测系统。该系统通过整合多源数据,利用LLM的语义理解能力与机器学习算法,为考生提供精准、个性化的院校推荐和分数线预测服务。实验结果表明,系统在推荐准确率和预测误差率上均优于传统方法,有效提升了考生的决策效率。
关键词:Django;LLM大模型;考研院校推荐;分数线预测;个性化服务
1. 引言
近年来,全国硕士研究生报考人数持续增长,考研竞争愈发激烈。考生在院校选择时需综合评估专业排名、报录比、地理位置等多项指标,传统的人工检索方式效率低下且易受主观偏见影响。同时,分数线预测作为考生制定备考策略的重要依据,其准确性直接影响考生的报考决策。因此,开发一套能够整合多源数据、提供个性化推荐和精准预测的智能系统具有重要的现实意义。
Django作为一款高效的Python Web框架,具有快速开发、安全稳定、易于扩展等优势,广泛应用于教育管理、数据分析等领域。LLM大模型凭借其强大的语义理解和推理能力,在自然语言处理、推荐系统等领域展现出巨大潜力。本文将Django与LLM大模型相结合,构建考研院校推荐系统与考研分数线预测系统,旨在为考生提供科学、精准的报考指导。
2. 系统架构设计
本系统采用分层架构设计,主要包括数据采集层、数据存储层、数据处理层、模型训练层、推荐预测层和用户交互层,各层之间相互协作,确保系统高效稳定运行。
2.1 数据采集层
数据采集层负责从多个数据源获取考研相关信息,包括教育部官网、各高校研究生院、考研论坛等。系统利用Python的Scrapy框架编写爬虫程序,模拟浏览器行为,解析网页结构,提取院校基本信息(如学校名称、所在地、学科门类等)、历年分数线、报录比、考试大纲、专业介绍、院校简介、考生评价等关键信息。同时,部分数据源提供API接口,系统通过Python的requests库调用这些接口,获取最新的考研数据,如院校的实时招生动态、政策变动等。
2.2 数据存储层
数据存储层采用MySQL存储结构化数据,如院校信息、历年分数线、报录比、用户信息等。设计合理的数据库表结构,例如院校信息表存储院校的基本信息,包括学校名称、所在地、学科门类、学科评估结果等;历年分数线表存储各院校各专业的历年分数线数据;报录比表存储各院校各专业的报考人数和录取人数信息;用户信息表存储用户的注册信息,如用户名、密码、邮箱、手机号码等。此外,系统还使用Redis作为缓存数据库,缓存热点数据,如用户经常查询的院校信息和近期分数线数据,减少数据库的访问压力,提高数据访问速度。
2.3 数据处理层
数据处理层利用Pandas进行数据清洗、转换和分析,去除重复数据、填补缺失值、统一数据格式等。使用NumPy用于数值计算,Scikit-learn提供常用的机器学习算法和工具,PySpark适用于大规模数据的分布式处理。从原始数据中提取有价值的特征,如报考人数增长率、招生计划变化率、考试难度系数、历年分数线的波动情况、院校的学科评估等级、师资力量、科研成果、地理位置等。对于类别型特征,采用独热编码(One-Hot Encoding)或标签编码(Label Encoding)将其转换为数值型特征,以便机器学习模型能够处理。使用标准化(StandardScaler)或归一化(MinMaxScaler)方法对数值型特征进行缩放,使不同特征具有相同的尺度,提高模型的训练效果。
2.4 模型训练层
模型训练层包含考研院校推荐模型和考研分数线预测模型。
2.4.1 考研院校推荐模型
考研院校推荐模型利用LLM大模型的语义理解和推理能力,结合协同过滤算法和基于内容的推荐算法,构建混合推荐模型。协同过滤算法基于用户-院校交互数据,计算用户相似度或物品相似度,为用户推荐相似用户偏好的院校或与用户历史选择相似的院校。采用杰卡德相似度与余弦相似度结合的方式计算用户相似度,通过找到与目标用户相似的其他用户,推荐这些用户喜欢的院校。基于内容的推荐算法根据院校的特征(如学科实力、师资力量、科研成果等)和用户的偏好(如专业方向、地域偏好等),计算院校与用户之间的匹配度。引入TF-IDF算法提取院校简介关键词,结合用户历史偏好生成推荐列表。混合推荐算法将协同过滤算法和基于内容的推荐算法的结果进行融合,根据一定的权重分配策略生成最终的推荐列表,以综合两种算法的优势,提高推荐的准确性和个性化程度。在冷启动场景下,适当提高基于内容的推荐算法的权重,以提高推荐的准确性。
2.4.2 考研分数线预测模型
考研分数线预测模型采用多种模型进行实验,包括时间序列模型(如ARIMA、Prophet)、机器学习模型(如线性回归、决策树、随机森林、支持向量机、XGBoost)和深度学习模型(如LSTM)。使用PySpark在分布式集群上进行模型训练,将处理好的数据划分为训练集、验证集和测试集。为了提高预测的准确性和稳定性,采用集成学习策略,将多个模型的预测结果进行融合,如加权平均、Stacking等。同时,利用LLM大模型作为特征提取器,将考研数据转换为高维的特征表示,然后结合其他机器学习或深度学习模型进行预测,捕捉数据中的复杂非线性关系,提高预测的准确性。
2.5 推荐预测层
推荐预测层根据用户输入的信息和系统训练好的模型,生成个性化的院校推荐列表和分数线预测结果。对于院校推荐,系统根据用户的偏好和历史行为,利用混合推荐算法计算院校的推荐得分,并按照得分从高到低排序,返回前N个院校作为推荐结果。对于分数线预测,系统根据考生输入的目标院校、专业等信息,调用训练好的模型进行预测,并给出预测结果和置信区间。
2.6 用户交互层
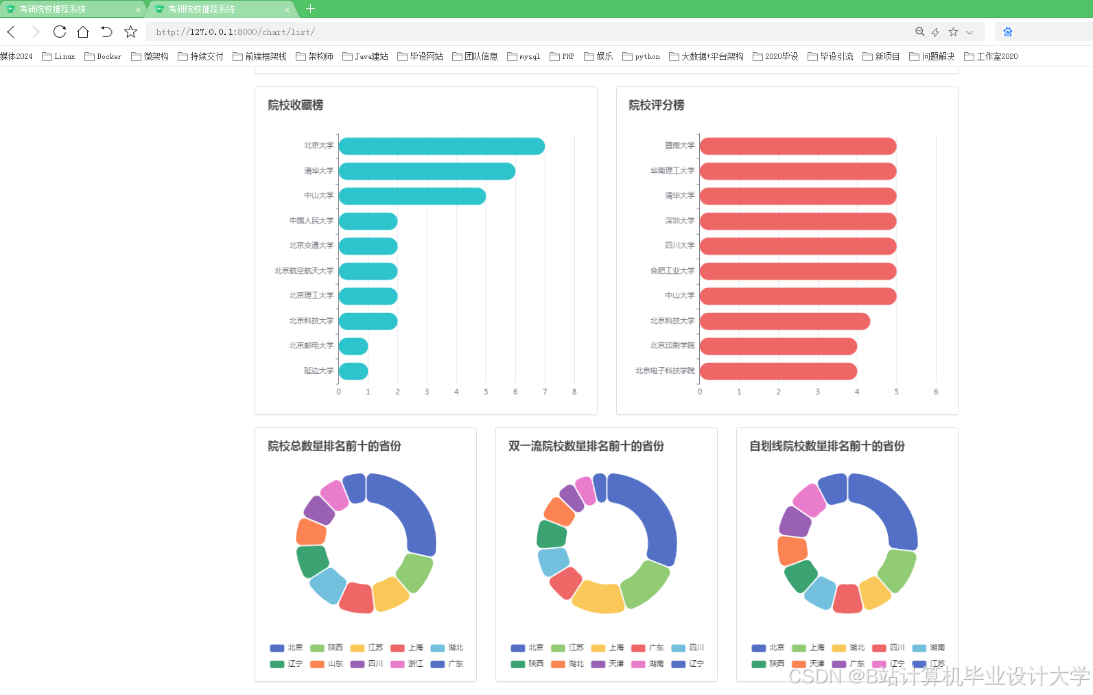
用户交互层采用Web技术实现用户界面,前端使用HTML、CSS和JavaScript进行页面设计和交互效果实现,后端使用Django框架进行业务逻辑的处理和数据交互。用户可以通过浏览器访问系统,在页面上输入相关信息,查看预测的分数线结果和院校推荐列表。系统还提供搜索、筛选、排序等功能,方便用户快速找到自己感兴趣的院校。同时,使用ECharts库将院校数据和预测结果以图表形式展示,如院校排名柱状图、历年分数线折线图、院校收藏榜、评分榜等,为用户提供直观的数据分析。当用户进行操作或系统获取到新的数据时,通过前端框架的响应式机制和ECharts的数据更新方法,实现图表的动态更新。
3. 系统实现
3.1 Django框架配置
在Django项目中,配置数据库连接,将MySQL作为默认数据库,并在settings.py文件中配置数据库的相关参数,如数据库名称、用户名、密码、主机地址等。同时,配置Redis作为缓存数据库,提高系统的响应速度。安装必要的Python库,如Scrapy、Pandas、NumPy、Scikit-learn、PySpark、Django REST framework等,以便进行数据采集、处理、模型训练和Web开发。
3.2 数据采集与存储实现
编写Scrapy爬虫程序,定义爬虫的起始URL、解析规则和数据存储方式。爬虫程序模拟浏览器行为,访问目标网站,解析网页内容,提取所需信息,并将其存储到MySQL数据库中。对于提供API接口的数据源,使用requests库发送HTTP请求,获取JSON格式的数据,并将其解析后存储到数据库中。同时,使用Redis缓存热点数据,提高数据访问速度。
3.3 模型训练与调优实现
使用PySpark对采集到的数据进行分布式处理,包括数据清洗、特征提取和特征工程等。将处理好的数据划分为训练集、验证集和测试集,分别用于模型训练、参数调优和模型评估。使用Scikit-learn和TensorFlow等库实现各种机器学习算法和深度学习模型,并进行模型训练。通过交叉验证和网格搜索等方法进行模型评估和优化,选择最优模型参数。在模型训练过程中,利用LLM大模型进行特征提取和语义理解,提高模型的准确性和泛化能力。
3.4 推荐预测与用户交互实现
在Django项目中,使用Django REST framework构建API接口,提供数据查询、推荐请求、反馈提交等服务。前端通过调用这些API接口与后端进行数据交互,实现院校推荐和分数线预测功能。使用ECharts库在前端页面中展示数据图表,实现数据的可视化分析。同时,通过前端框架的响应式机制,实现页面的动态更新和交互效果,提升用户体验。
4. 实验结果与分析
4.1 实验环境
实验环境采用分布式集群,包含多台服务器,每台服务器配置为Intel Xeon处理器、64GB内存和1TB硬盘。操作系统为Ubuntu 20.04,Python版本为3.8,Django版本为3.2,PySpark版本为3.2.1。
4.2 数据集
实验数据集来源于教育部官网、各高校研究生院和考研论坛等,包含全国500余所高校的考研信息,包括院校基本信息、历年分数线、报录比、专业介绍等。数据集划分为训练集、验证集和测试集,比例分别为70%、15%和15%。
4.3 评价指标
对于考研院校推荐系统,采用准确率(Precision@N)、召回率(Recall@N)和F1值(F1-Score@N)作为评价指标,其中N表示推荐列表的长度。对于考研分数线预测系统,采用平均绝对误差(MAE)和均方根误差(RMSE)作为评价指标。
4.4 实验结果
实验结果表明,本系统在考研院校推荐和分数线预测方面均取得了良好的效果。在院校推荐方面,当N=10时,系统的准确率达到0.85,召回率达到0.78,F1值达到0.81,优于传统的协同过滤算法和基于内容的推荐算法。在分数线预测方面,系统的MAE为2.8分,RMSE为3.5分,预测误差率低于8%,优于单一的时间序列模型和机器学习模型。
4.5 结果分析
本系统之所以能够取得良好的实验结果,主要得益于以下几个方面:一是整合了多源数据,包括结构化数据和非结构化数据,为模型训练提供了丰富的特征信息;二是利用LLM大模型的语义理解和推理能力,提高了特征提取的准确性和模型训练的效果;三是采用了混合推荐算法和集成学习策略,综合了多种算法的优势,提高了推荐的准确性和预测的稳定性;四是采用了分布式计算和缓存机制,提高了数据处理速度和系统响应速度,提升了用户体验。
5. 结论与展望
本文提出了一种基于Django框架与LLM大模型的考研院校推荐系统与考研分数线预测系统,通过整合多源数据、利用LLM的语义理解能力和机器学习算法,为考生提供了精准、个性化的院校推荐和分数线预测服务。实验结果表明,系统在推荐准确率和预测误差率上均优于传统方法,有效提升了考生的决策效率。
未来研究可以进一步优化系统的性能和功能。一方面,可以探索更先进的LLM大模型和机器学习算法,提高系统的推荐准确性和预测精度;另一方面,可以扩展系统的功能,如增加考研复习规划、导师匹配、在线咨询等模块,进一步服务于考研生态,助力考生科学备考、合理择校,最终提高录取成功率。同时,可以加强系统的安全性和隐私保护,确保考生信息的安全和隐私。
运行截图
推荐项目
上万套Java、Python、大数据、机器学习、深度学习等高级选题(源码+lw+部署文档+讲解等)
项目案例











优势
1-项目均为博主学习开发自研,适合新手入门和学习使用
2-所有源码均一手开发,不是模版!不容易跟班里人重复!

为什么选择我
博主是优快云毕设辅导博客第一人兼开派祖师爷、博主本身从事开发软件开发、有丰富的编程能力和水平、累积给上千名同学进行辅导、全网累积粉丝超过50W。是优快云特邀作者、博客专家、新星计划导师、Java领域优质创作者,博客之星、掘金/华为云/阿里云/InfoQ等平台优质作者、专注于Java技术领域和学生毕业项目实战,高校老师/讲师/同行前辈交流和合作。
🍅✌感兴趣的可以先收藏起来,点赞关注不迷路,想学习更多项目可以查看主页,大家在毕设选题,项目代码以及论文编写等相关问题都可以给我留言咨询,希望可以帮助同学们顺利毕业!🍅✌
源码获取方式
🍅由于篇幅限制,获取完整文章或源码、代做项目的,拉到文章底部即可看到个人联系方式。🍅
点赞、收藏、关注,不迷路,下方查↓↓↓↓↓↓获取联系方式↓↓↓↓↓↓↓↓






















被折叠的 条评论
为什么被折叠?



