温馨提示:文末有 优快云 平台官方提供的学长联系方式的名片!
温馨提示:文末有 优快云 平台官方提供的学长联系方式的名片!
温馨提示:文末有 优快云 平台官方提供的学长联系方式的名片!
信息安全/网络安全 大模型、大数据、深度学习领域中科院硕士在读,所有源码均一手开发!
感兴趣的可以先收藏起来,还有大家在毕设选题,项目以及论文编写等相关问题都可以给我留言咨询,希望帮助更多的人
介绍资料
以下是一份关于《Python+百度千问大模型微博舆情分析预测与情感分析可视化》的任务书模板,结合自然语言处理(NLP)与数据可视化技术设计,供参考:
任务书:Python+百度千问大模型微博舆情分析预测与情感分析可视化
一、项目背景与目标
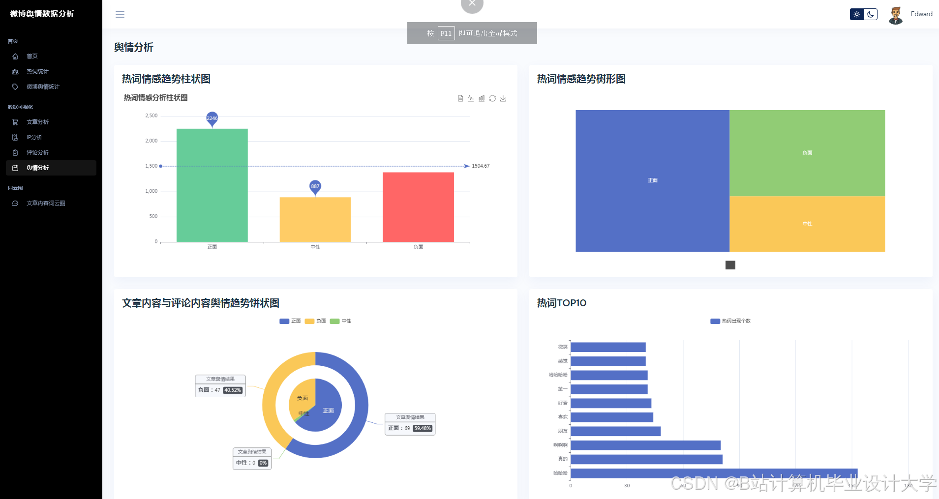
微博作为中国最大的社交媒体平台之一,每日产生海量用户评论与热点话题,是舆情监测的重要数据源。本项目利用Python结合百度千问大模型(QianWen LLM)对微博文本进行情感分析(正面/负面/中性),挖掘公众对热点事件的情感倾向,并通过可视化技术(如Matplotlib、ECharts)生成动态舆情报告,辅助政府、企业或媒体机构快速响应舆情危机、优化传播策略。
目标:
- 实现微博文本的自动化情感分类(基于千问大模型微调)。
- 构建舆情预测模型,分析情感趋势(如负面情绪扩散速度)。
- 设计交互式可视化看板,支持多维度(时间、关键词、用户群体)舆情分析。
- 提供API接口供第三方系统调用(如舆情预警系统)。
二、项目任务分解
1. 数据采集与预处理
- 任务1.1:微博数据采集
- 数据源:
- 通过微博开放API(如
Weibo Open API)或爬虫(需遵守《微博服务使用协议》)获取指定话题(如#某品牌新品发布#)下的用户评论。 - 采集字段:评论内容、发布时间、用户ID、点赞数、转发数、评论来源(Web/App)。
- 通过微博开放API(如
- 采集策略:
- 实时采集:针对突发舆情事件,按分钟级频率抓取最新评论。
- 历史回溯:采集过去30天内相关话题的评论数据。
- 数据源:
- 任务1.2:数据清洗与标注
- 清洗规则:
- 去除重复评论、广告、URL链接、特殊符号(如表情符号需保留或转换为文本描述)。
- 过滤低质量数据(如字数少于10字的评论)。
- 情感标注:
- 人工标注少量样本(1000条)作为训练集,标注标签为
正面、负面、中性。 - 使用千问大模型生成弱监督标注数据(通过提示词工程生成情感判断)。
- 人工标注少量样本(1000条)作为训练集,标注标签为
- 清洗规则:
2. 情感分析模型构建
- 任务2.1:模型选择与微调
- 基础模型:百度千问大模型(QianWen-7B/14B,根据硬件资源选择)。
- 微调策略:
- 全量微调:在标注数据上微调整个模型(适用于数据量充足场景)。
- LoRA(低秩适配):仅训练少量参数以降低计算成本(适用于资源有限场景)。
- 提示词工程:
- 设计情感分析提示词模板,例如:
“以下微博评论表达了怎样的情感?请回答‘正面’、‘负面’或‘中性’。评论:{text}”
- 设计情感分析提示词模板,例如:
- 任务2.2:模型评估与优化
- 评估指标:
- 准确率(Accuracy)、F1-Score(针对类别不平衡数据)。
- 人工抽样验证(随机抽取100条模型预测结果进行人工复核)。
- 优化方向:
- 针对网络用语(如“绝绝子”“yyds”)扩充训练数据。
- 引入领域适配(如财经、娱乐舆情的不同情感表达方式)。
- 评估指标:
3. 舆情预测与趋势分析
- 任务3.1:情感时间序列分析
- 数据聚合:
- 按小时/日统计正面、负面、中性评论数量,生成时间序列数据。
- 趋势预测:
- 使用Prophet或LSTM模型预测未来24小时情感分布变化。
- 识别情感突变点(如负面评论突然激增)。
- 数据聚合:
- 任务3.2:关键词与用户群体分析
- 关键词提取:
- 使用TF-IDF或TextRank算法提取高频负面关键词(如“质量差”“服务态度恶劣”)。
- 用户画像:
- 按用户属性(如认证用户/普通用户、粉丝量)分析情感分布差异。
- 关键词提取:
4. 可视化系统开发
- 任务4.1:可视化设计
- 核心图表:
- 情感趋势折线图:展示正面/负面情绪随时间变化。
- 词云图:突出高频负面关键词。
- 用户情感分布饼图:按用户类型(如大V/普通用户)展示情感占比。
- 地理热力图:若数据包含地理位置,展示地域情感差异。
- 交互功能:
- 时间范围筛选(如查看某日舆情)。
- 关键词搜索(如聚焦特定话题的情感分析)。
- 核心图表:
- 任务4.2:技术实现
- 前端框架:
- 使用ECharts(JavaScript库)或PyQt(Python桌面应用)开发可视化看板。
- 后端服务:
- Flask/FastAPI提供RESTful接口,返回JSON格式分析结果供前端调用。
- 前端框架:
5. 系统集成与部署
- 任务5.1:API接口开发
- 接口功能:
POST /api/analyze:接收微博文本,返回情感分析结果(JSON格式)。GET /api/trend?topic=xxx:返回指定话题的情感趋势数据。
- 接口文档:
- 使用Swagger生成API文档,明确请求/响应参数。
- 接口功能:
- 任务5.2:部署方案
- 本地部署:
- 使用Docker容器化部署模型服务与可视化应用。
- 云部署:
- 部署至百度智能云BCE,利用其GPU资源加速模型推理。
- 本地部署:
三、项目交付物
- 技术文档:
- 系统设计文档(含架构图、数据流图)。
- 模型训练与评估报告(含准确率、F1-Score等指标)。
- 源代码:
- 数据采集脚本(Python爬虫/API调用代码)。
- 情感分析模型微调代码(基于PaddlePaddle/PyTorch)。
- 可视化前端代码(HTML/JavaScript或PyQt)。
- 可视化看板:
- 交互式Web页面或桌面应用,支持实时舆情监控。
- API服务:
- 可调用的RESTful接口(含测试用例)。
四、时间计划
| 阶段 | 时间 | 任务内容 |
|---|---|---|
| 需求分析与设计 | 第1周 | 确定数据采集范围、情感分类标准、可视化需求 |
| 数据准备 | 第2周 | 完成数据采集、清洗与标注 |
| 模型开发 | 第3-4周 | 微调千问大模型,完成情感分析功能 |
| 预测与可视化 | 第5周 | 实现舆情预测算法与可视化看板开发 |
| 集成与测试 | 第6周 | 部署API服务,进行端到端测试与优化 |
五、团队分工
- 数据工程师:负责微博数据采集与清洗。
- NLP工程师:微调千问大模型,优化情感分析性能。
- 前端开发:实现可视化看板与交互功能。
- 后端开发:开发API接口与部署服务。
- 测试工程师:验证系统功能与性能(如响应时间<1秒)。
六、风险评估与应对
- 数据合规风险:
- 应对:严格遵守微博API使用条款,避免高频爬取导致IP封禁;匿名化处理用户数据。
- 模型偏差问题:
- 应对:增加人工审核环节,对模型误判案例进行修正并加入训练集。
- 实时性不足:
- 应对:采用消息队列(如Kafka)缓冲微博数据,异步处理分析任务。
备注:可根据实际需求扩展功能,如增加多语言支持(针对涉外舆情)、对接企业CRM系统实现舆情闭环管理。若需进一步细化某部分(如千问模型微调代码示例或可视化交互设计),可补充说明。
运行截图
推荐项目
上万套Java、Python、大数据、机器学习、深度学习等高级选题(源码+lw+部署文档+讲解等)
项目案例










优势
1-项目均为博主学习开发自研,适合新手入门和学习使用
2-所有源码均一手开发,不是模版!不容易跟班里人重复!

🍅✌感兴趣的可以先收藏起来,点赞关注不迷路,想学习更多项目可以查看主页,大家在毕设选题,项目代码以及论文编写等相关问题都可以给我留言咨询,希望可以帮助同学们顺利毕业!🍅✌
源码获取方式
🍅由于篇幅限制,获取完整文章或源码、代做项目的,拉到文章底部即可看到个人联系方式。🍅
点赞、收藏、关注,不迷路,下方查看👇🏻获取联系方式👇🏻


























被折叠的 条评论
为什么被折叠?



