温馨提示:文末有 优快云 平台官方提供的学长联系方式的名片!
温馨提示:文末有 优快云 平台官方提供的学长联系方式的名片!
温馨提示:文末有 优快云 平台官方提供的学长联系方式的名片!
信息安全/网络安全 大模型、大数据、深度学习领域中科院硕士在读,所有源码均一手开发!
感兴趣的可以先收藏起来,还有大家在毕设选题,项目以及论文编写等相关问题都可以给我留言咨询,希望帮助更多的人
介绍资料
以下是一份关于《Django + Vue.js电影推荐系统》的任务书模板,包含任务目标、分工、进度安排及交付成果等内容,供参考:
任务书
项目名称:基于Django与Vue.js的电影推荐系统开发
一、项目背景与目标
- 背景
- 互联网电影平台用户数量增长迅速,传统分类浏览方式难以满足个性化需求。
- 结合Django(后端高效开发)与Vue.js(前端动态交互)技术栈,构建一个支持个性化推荐的电影系统,提升用户体验和平台活跃度。
- 目标
- 开发一个完整的Web应用,实现用户管理、电影数据展示、评分交互和个性化推荐功能。
- 探索混合推荐算法(协同过滤 + 内容过滤)在电影领域的应用优化。
二、任务范围与分工
1. 任务范围
- 前端开发:电影列表页、详情页、推荐结果页、用户评分组件等。
- 后端开发:用户认证、电影数据API、推荐算法接口、数据库设计。
- 算法实现:数据预处理、推荐模型训练、结果排序与过滤。
- 测试与部署:功能测试、性能优化、服务器部署与文档编写。
2. 人员分工
| 角色 | 成员姓名 | 职责 |
|---|---|---|
| 项目经理 | 张三 | 统筹进度、协调资源、对接需求 |
| 前端开发 | 李四 | Vue.js页面开发、组件封装、与后端API联调 |
| 后端开发 | 王五 | Django模型设计、RESTful API开发、数据库管理 |
| 算法工程师 | 赵六 | 推荐算法实现、数据集处理、模型评估与优化 |
| 测试工程师 | 陈七 | 制定测试用例、执行功能/性能测试、编写部署文档 |
三、技术要求
- 前端技术
- 使用Vue 3 + Vue Router + Pinia(状态管理)构建单页应用(SPA)。
- 集成Element Plus或Ant Design Vue组件库优化界面交互。
- 通过Axios实现与后端API的异步通信。
- 后端技术
- 基于Django 4.x + Django REST Framework(DRF)开发RESTful API。
- 使用MySQL存储用户、电影和评分数据,Redis缓存热门推荐结果。
- 集成JWT实现用户认证与权限管理。
- 推荐算法
- 基础算法:
- 基于用户的协同过滤(User-Based CF)。
- 基于电影标签的内容过滤(Content-Based Filtering)。
- 优化方向:
- 混合推荐权重动态调整(根据用户行为数据实时更新)。
- 引入时间衰减因子,降低旧评分对推荐的影响。
- 基础算法:
四、进度计划
| 阶段 | 时间范围 | 关键任务与交付物 |
|---|---|---|
| 需求分析 | 第1-2周 | 完成需求调研、功能清单确认、技术选型报告 |
| 系统设计 | 第3周 | 输出数据库ER图、API接口文档、前端页面原型图 |
| 前端开发 | 第4-6周 | 实现核心页面(首页、电影详情页、推荐页)、完成与后端API的联调 |
| 后端开发 | 第4-6周 | 开发用户认证、电影数据管理、推荐算法接口,完成单元测试 |
| 算法实现 | 第5-7周 | 完成数据集预处理、模型训练、推荐结果评估,输出算法优化报告 |
| 系统集成 | 第7-8周 | 前后端联调、性能优化(如API响应时间<500ms)、修复兼容性问题 |
| 测试部署 | 第9周 | 执行黑盒测试/压力测试、编写用户手册、部署至云服务器(如阿里云ECS) |
| 项目验收 | 第10周 | 提交最终代码、测试报告、演示视频,完成项目答辩 |
五、交付成果
- 源代码:前端(Vue.js)、后端(Django)完整代码,托管至Git仓库(如GitHub)。
- 文档:
- 《系统需求规格说明书》
- 《数据库设计文档》
- 《API接口文档(Swagger/OpenAPI)》
- 《推荐算法设计与评估报告》
- 《用户操作手册》
- 测试报告:包含功能测试用例、性能测试数据(如QPS、响应时间)。
- 部署包:Docker镜像或服务器部署脚本(可选)。
六、风险管理
- 技术风险:
- 推荐算法效果未达预期 → 提前准备备用算法(如基于热门度的推荐)。
- 前后端接口不兼容 → 严格遵循RESTful设计规范,使用Postman提前验证API。
- 进度风险:
- 开发延期 → 每周召开站会同步进度,关键路径任务预留20%缓冲时间。
- 数据风险:
- 电影数据缺失 → 使用公开数据集(如MovieLens 25M)作为补充。
七、验收标准
- 功能完整性:
- 用户注册/登录、电影浏览、评分、推荐结果展示等核心功能无缺失。
- 性能要求:
- 推荐接口平均响应时间≤800ms,支持100并发用户。
- 代码规范:
- 前端符合Vue Style Guide,后端遵循PEP 8规范,提交Git时需通过CI检查。
八、签字确认
| 角色 | 姓名 | 日期 |
|---|---|---|
| 项目发起人 | (签名) | |
| 项目经理 | 张三 | |
| 技术负责人 | 王五 |
注意事项:
- 可根据实际团队规模调整分工,小型团队可合并角色(如全栈工程师兼顾前后端)。
- 算法部分需明确数据集来源(如MovieLens、豆瓣API)及评估指标(如准确率、NDCG)。
- 交付成果需包含可运行的演示环境(如Docker Compose配置文件)。
希望这份任务书能为您提供清晰的开发指导!
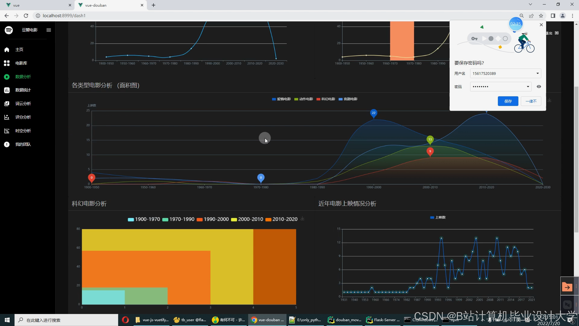
运行截图
推荐项目
上万套Java、Python、大数据、机器学习、深度学习等高级选题(源码+lw+部署文档+讲解等)
项目案例










优势
1-项目均为博主学习开发自研,适合新手入门和学习使用
2-所有源码均一手开发,不是模版!不容易跟班里人重复!

🍅✌感兴趣的可以先收藏起来,点赞关注不迷路,想学习更多项目可以查看主页,大家在毕设选题,项目代码以及论文编写等相关问题都可以给我留言咨询,希望可以帮助同学们顺利毕业!🍅✌
源码获取方式
🍅由于篇幅限制,获取完整文章或源码、代做项目的,拉到文章底部即可看到个人联系方式。🍅
点赞、收藏、关注,不迷路,下方查看👇🏻获取联系方式👇🏻













被折叠的 条评论
为什么被折叠?



