温馨提示:文末有 优快云 平台官方提供的学长联系方式的名片!
温馨提示:文末有 优快云 平台官方提供的学长联系方式的名片!
温馨提示:文末有 优快云 平台官方提供的学长联系方式的名片!
信息安全/网络安全 大模型、大数据、深度学习领域中科院硕士在读,所有源码均一手开发!
感兴趣的可以先收藏起来,还有大家在毕设选题,项目以及论文编写等相关问题都可以给我留言咨询,希望帮助更多的人
介绍资料
以下是一份关于《Python电影推荐系统中的电影可视化任务书》的模板,涵盖任务目标、具体分工、技术要求及验收标准,适用于项目开发或课程设计场景:
任务书
项目名称:Python电影推荐系统中的电影可视化设计与实现
项目负责人:XXX
团队成员:XXX、XXX、XXX
起止时间:202X年XX月XX日 - 202X年XX月XX日
一、任务背景
当前电影推荐系统普遍存在“重算法、轻可视化”的问题,用户难以直观理解推荐逻辑。本项目旨在通过Python技术栈,开发一个集成推荐算法与可视化功能的电影系统,重点解决以下问题:
- 电影特征(类型、评分、年份)的静态/动态展示;
- 推荐结果的交互式解释(如“为何推荐这部电影?”);
- 用户行为数据的可视化分析(如偏好类型分布)。
二、任务目标
2.1 总体目标
完成一个基于Python的电影推荐系统,包含以下核心功能:
- 推荐模块:实现基于内容推荐与协同过滤的混合算法;
- 可视化模块:开发至少5种电影相关数据的可视化图表;
- 系统集成:通过Web界面实现推荐结果与可视化的交互展示。
2.2 具体指标
| 指标类别 | 详细要求 |
|---|---|
| 数据规模 | 支持10,000部以上电影数据,10,000条用户评分记录 |
| 推荐精度 | 混合算法的准确率(Precision@10)≥35% |
| 可视化性能 | 单图表渲染延迟≤1.5秒(1000条数据量) |
| 用户交互 | 支持鼠标悬停提示、图表缩放、数据筛选等基础交互功能 |
三、任务分工
| 成员姓名 | 职责描述 |
|---|---|
| 张三 | 数据工程师:负责数据采集、清洗及特征工程(如使用Pandas处理缺失值) |
| 李四 | 算法工程师:实现推荐算法(Scikit-learn/Surprise库)及模型评估 |
| 王五 | 可视化工程师:设计图表(Matplotlib/Plotly)并集成至Web前端(ECharts) |
| 赵六 | 全栈工程师:搭建Flask后端API,部署系统至Docker容器 |
四、技术路线与工具
4.1 技术栈
- 编程语言:Python 3.8+
- 推荐算法:
- 基于内容:TF-IDF + 余弦相似度
- 协同过滤:Item-based CF(Surprise库)
- 可视化工具:
- 静态图表:Matplotlib/Seaborn(类型分布、评分热力图)
- 交互图表:Plotly(散点图、平行坐标图)、PyVis(网络关系图)
- 系统架构:
- 后端:Flask(RESTful API) + SQLite
- 前端:HTML/CSS + ECharts.js + Bootstrap
- 部署:Docker + Nginx
4.2 关键技术点
- 数据融合:将电影元数据(IMDb)与用户评分数据(MovieLens)通过电影ID关联;
- 动态可视化:使用Plotly的
update方法实现推荐结果的实时刷新; - 性能优化:对大规模数据采用抽样(如随机选取1000部电影展示)或降维(PCA)处理。
五、任务计划与里程碑
| 阶段 | 时间节点 | 交付物 | 验收标准 |
|---|---|---|---|
| 数据准备 | 第1-2周 | 清洗后的CSV数据集、特征工程代码 | 数据无缺失值,特征维度≥5 |
| 算法开发 | 第3-4周 | 推荐模型训练脚本、评估报告(Precision/RMSE) | 准确率达标,代码注释覆盖率≥80% |
| 可视化设计 | 第5-6周 | 5种图表的原型图(PNG/PDF)及交互逻辑文档 | 图表类型符合需求,交互设计合理 |
| 系统集成 | 第7-8周 | 可运行的Web系统(含Docker部署脚本) | 所有功能无报错,响应时间达标 |
| 测试优化 | 第9周 | 用户测试反馈报告、性能优化记录 | 用户满意度≥4分(5分制),延迟降低20% |
六、验收标准
6.1 功能验收
- 推荐功能:
- 输入用户ID后,返回Top-10推荐电影列表;
- 支持按“评分”“热度”排序结果。
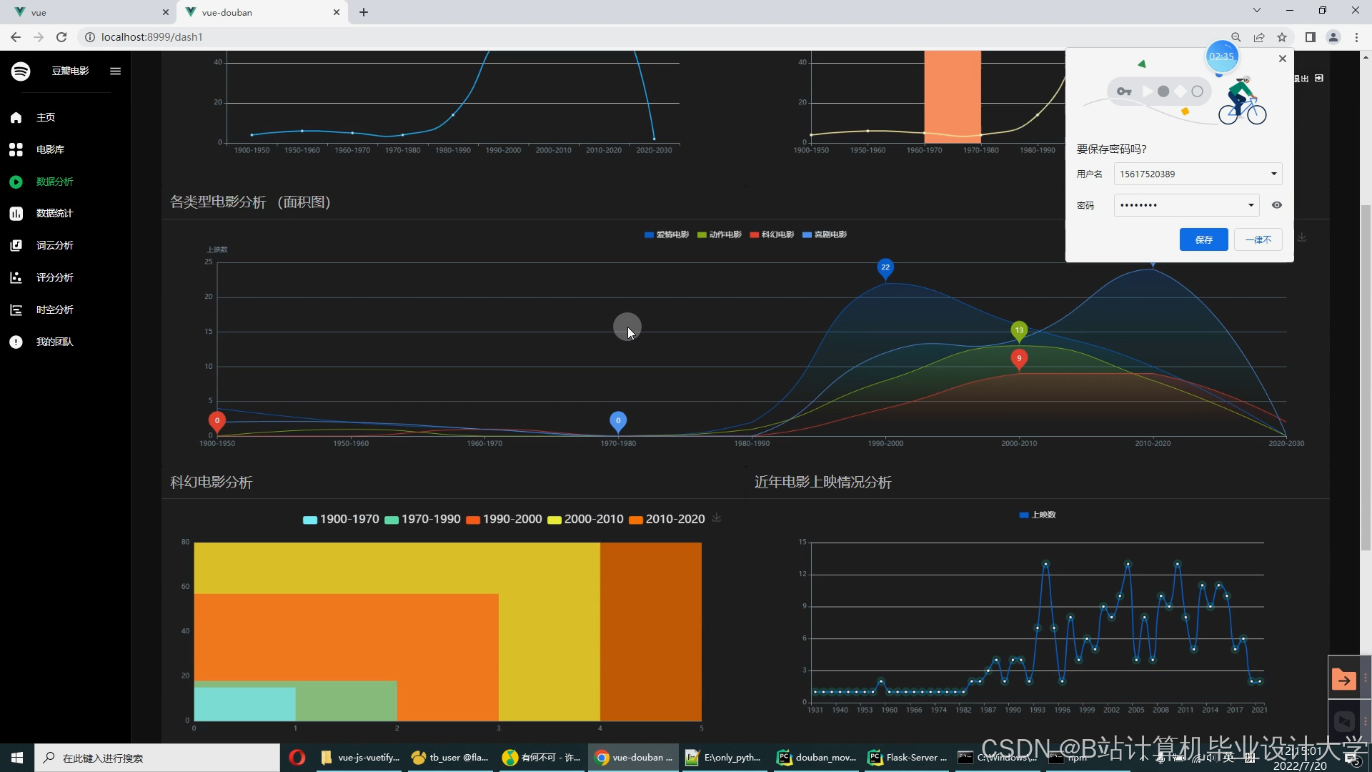
- 可视化功能:
- 电影类型分布图:动态显示各类型占比,支持点击类型筛选电影;
- 推荐关系网络图:展示用户历史评分电影与推荐电影的关联路径;
- 用户偏好热力图:矩阵形式呈现用户对不同类型电影的评分密度。
6.2 文档验收
- 提交完整的技术文档,包括:
- 数据字典(字段名称、类型、含义);
- API接口说明(请求/响应示例);
- 可视化设计原理图(如D3.js数据流图)。
6.3 代码验收
- 代码需符合PEP 8规范,关键函数添加Docstring;
- 使用Git进行版本管理,提交记录包含明确的注释(如“fix: 修复推荐算法冷启动问题”)。
七、风险评估与应对
| 风险类型 | 描述 | 应对措施 |
|---|---|---|
| 数据缺失 | 部分电影缺少类型或评分信息 | 使用KNN填充缺失值,或标记为“未知” |
| 算法性能不足 | 协同过滤在冷启动场景下效果差 | 引入基于内容的推荐作为补充 |
| 可视化卡顿 | 大规模数据导致图表渲染延迟 | 采用数据抽样或Web Worker多线程渲染 |
八、附件
- 数据集示例:MovieLens 100K数据集结构说明;
- 可视化原型图:饼图、散点图等设计草图(可附截图);
- 参考文献列表:引用10篇以上中英文文献(如《推荐系统实践》)。
项目负责人签字:________________
日期:202X年XX月XX日
备注:
- 本任务书需经指导教师审核通过后执行;
- 每周召开一次团队会议,同步进度并更新任务书。
运行截图
推荐项目
上万套Java、Python、大数据、机器学习、深度学习等高级选题(源码+lw+部署文档+讲解等)
项目案例










优势
1-项目均为博主学习开发自研,适合新手入门和学习使用
2-所有源码均一手开发,不是模版!不容易跟班里人重复!

🍅✌感兴趣的可以先收藏起来,点赞关注不迷路,想学习更多项目可以查看主页,大家在毕设选题,项目代码以及论文编写等相关问题都可以给我留言咨询,希望可以帮助同学们顺利毕业!🍅✌
源码获取方式
🍅由于篇幅限制,获取完整文章或源码、代做项目的,拉到文章底部即可看到个人联系方式。🍅
点赞、收藏、关注,不迷路,下方查看👇🏻获取联系方式👇🏻













被折叠的 条评论
为什么被折叠?



