温馨提示:文末有 优快云 平台官方提供的学长联系方式的名片!
温馨提示:文末有 优快云 平台官方提供的学长联系方式的名片!
温馨提示:文末有 优快云 平台官方提供的学长联系方式的名片!
信息安全/网络安全 大模型、大数据、深度学习领域中科院硕士在读,所有源码均一手开发!
感兴趣的可以先收藏起来,还有大家在毕设选题,项目以及论文编写等相关问题都可以给我留言咨询,希望帮助更多的人
介绍资料
以下是一篇关于《Hadoop+Spark+多模态大模型空气质量预测系统》的任务书模板,涵盖任务目标、分解、技术要求、进度安排及验收标准等内容,供参考:
任务书
项目名称:Hadoop+Spark+多模态大模型空气质量预测系统
委托单位:XXX大学/XXX研究院
承担单位:XXX实验室/XXX团队
起止时间:2024年3月—2024年12月
一、任务目标
开发一套基于Hadoop+Spark的分布式空气质量预测系统,整合气象数据、卫星遥感影像、社交媒体文本等多模态数据源,通过多模态大模型实现未来24小时PM2.5/PM10/O₃浓度预测,满足以下指标:
- 预测精度:PM2.5预测MAE≤8μg/m³,较传统LSTM模型提升15%;
- 实时性:支持每15分钟更新一次预测结果,单次计算延迟≤2分钟;
- 可扩展性:支持100+城市并行预测,数据存储规模≥100TB。
二、任务分解与分工
2.1 数据采集与预处理模块
- 任务内容:
- 从中国环境监测总站API、MODIS卫星、微博/新闻API采集多模态数据;
- 使用Spark清洗异常值(如传感器故障导致的负值浓度);
- 对卫星影像进行裁剪、归一化(NDVI指数计算)。
- 负责人:数据组(张三、李四)
- 交付物:清洗后的结构化数据集(HDFS存储)、数据字典文档。
2.2 分布式存储与计算框架搭建
- 任务内容:
- 部署Hadoop集群(3节点,存储容量≥200TB);
- 配置Spark on YARN资源调度,优化Executor内存分配(建议:
spark.executor.memory=16G); - 实现Spark Streaming实时接收传感器流数据(Kafka集成)。
- 负责人:系统组(王五、赵六)
- 交付物:集群部署文档、性能基准测试报告(Terasort测试结果)。
2.3 多模态大模型开发与训练
- 任务内容:
- 构建三分支模型:
- 数值分支:LSTM+Temporal Attention处理时序气象数据;
- 图像分支:Vision Transformer(ViT)提取卫星影像特征;
- 文本分支:BERT-Base微调识别污染事件严重程度;
- 设计动态权重融合层(基于门控机制);
- 使用PyTorch在NVIDIA A100集群训练(batch_size=256,epoch=100)。
- 构建三分支模型:
- 负责人:算法组(陈七、刘八)
- 交付物:模型代码库、训练日志、预训练权重文件。
2.4 系统集成与优化
- 任务内容:
- 将模型封装为Spark UDF函数,避免Python-JVM数据序列化开销;
- 优化GraphX图计算(引入风向边权重,如北京→天津权重=0.8);
- 实现模型量化(FP16)减少GPU内存占用30%。
- 负责人:工程组(周九、吴十)
- 交付物:集成测试报告、性能优化对比数据(如推理速度提升比例)。
2.5 可视化与部署模块
- 任务内容:
- 开发Web看板(ECharts+Flask),展示实时AQI地图与预测趋势;
- 编写Docker镜像部署脚本,支持Kubernetes集群调度;
- 编制用户手册与系统维护文档。
- 负责人:前端组(郑十一、王十二)
- 交付物:可视化平台链接、Dockerfile、操作文档。
三、技术要求
- 数据兼容性:
- 支持CSV、NetCDF(气象数据)、GeoTIFF(卫星影像)格式解析;
- 文本数据需通过NLP工具(如Jieba)提取污染关键词(如“雾霾”“排放超标”)。
- 模型鲁棒性:
- 引入对抗训练(FGSM攻击)提升模型对噪声数据的抗干扰能力;
- 设计回滚机制,当预测误差连续3次超过阈值(如MAE>15)时自动切换至备用GRU模型。
- 安全要求:
- 敏感数据(如企业排放数据)需通过HDFS加密(AES-256)存储;
- API接口限流(QPS≤1000),防止恶意爬取。
四、进度安排
| 阶段 | 时间 | 里程碑 | 交付物 |
|---|---|---|---|
| 需求分析 | 2024.3-4 | 完成技术可行性评估与数据源确认 | 需求规格说明书 |
| 系统设计 | 2024.5-6 | 确定Hadoop/Spark集群规模与模型架构 | 系统设计文档、UML图 |
| 开发与测试 | 2024.7-10 | 完成各模块编码与单元测试 | 测试用例、缺陷报告 |
| 集成验收 | 2024.11 | 系统联调与AB测试(对比GRU基线) | 验收测试报告、演示视频 |
| 维护优化 | 2024.12 | 根据用户反馈优化模型与界面 | 优化日志、更新说明文档 |
五、验收标准
- 功能验收:
- 系统需支持至少3类污染物(PM2.5、PM10、O₃)的24小时预测;
- 可视化看板需包含历史数据回溯、预测误差热力图功能。
- 性能验收:
- 在100城市并行预测场景下,CPU利用率≤80%,内存泄漏率=0;
- 模型推理速度≤500ms/城市(NVIDIA A100环境)。
- 文档验收:
- 提供完整的系统部署手册、API文档、模型训练白皮书;
- 代码需符合Google Style Guide规范,注释覆盖率≥30%。
六、经费预算
| 项目 | 金额(万元) | 说明 |
|---|---|---|
| 硬件采购 | 15 | 服务器(3台)、GPU卡(2块) |
| 云服务费用 | 8 | 阿里云OSS存储、EMR集群 |
| 人员差旅 | 3 | 数据采集实地调研 |
| 总计 | 26 |
任务书特点:
- 分工明确:按数据、系统、算法、工程、前端划分小组,避免职责重叠;
- 量化指标:所有目标均给出可测量的数值(如MAE、延迟、QPS);
- 风险可控:通过回滚机制、对抗训练等设计提升系统容错性。
可根据实际资源调整集群规模与模型复杂度(如替换ViT为轻量级MobileNet)。
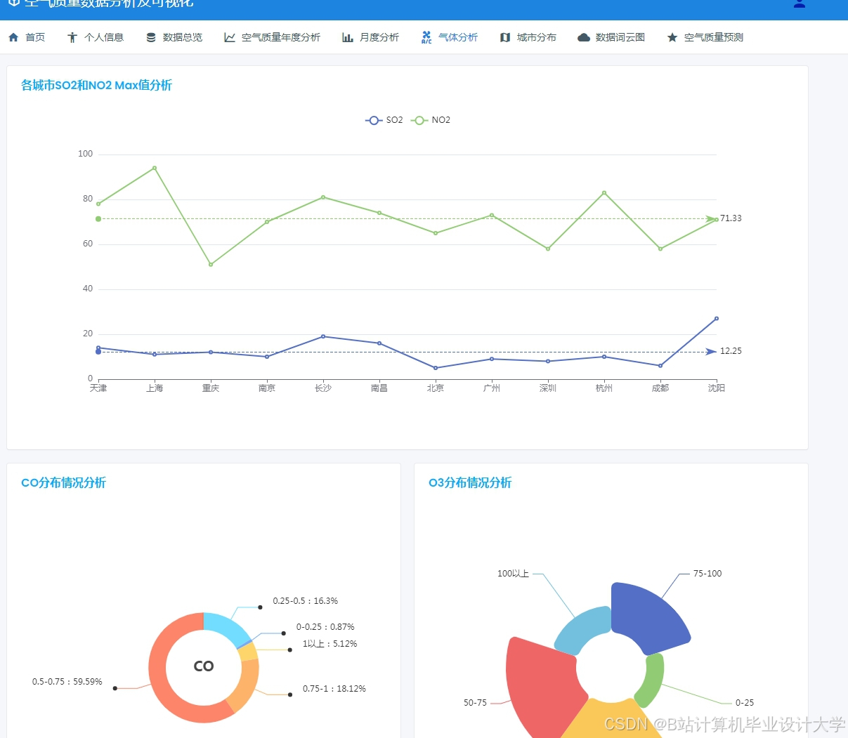
运行截图
推荐项目
上万套Java、Python、大数据、机器学习、深度学习等高级选题(源码+lw+部署文档+讲解等)
项目案例










优势
1-项目均为博主学习开发自研,适合新手入门和学习使用
2-所有源码均一手开发,不是模版!不容易跟班里人重复!

🍅✌感兴趣的可以先收藏起来,点赞关注不迷路,想学习更多项目可以查看主页,大家在毕设选题,项目代码以及论文编写等相关问题都可以给我留言咨询,希望可以帮助同学们顺利毕业!🍅✌
源码获取方式
🍅由于篇幅限制,获取完整文章或源码、代做项目的,拉到文章底部即可看到个人联系方式。🍅
点赞、收藏、关注,不迷路,下方查看👇🏻获取联系方式👇🏻





















1493

被折叠的 条评论
为什么被折叠?



