温馨提示:文末有 优快云 平台官方提供的学长联系方式的名片!
温馨提示:文末有 优快云 平台官方提供的学长联系方式的名片!
温馨提示:文末有 优快云 平台官方提供的学长联系方式的名片!
信息安全/网络安全 大模型、大数据、深度学习领域中科院硕士在读,所有源码均一手开发!
感兴趣的可以先收藏起来,还有大家在毕设选题,项目以及论文编写等相关问题都可以给我留言咨询,希望帮助更多的人
介绍资料
Python+大模型微博舆情分析系统:微博舆情预测
摘要
本文介绍了一个基于Python和大模型的微博舆情分析系统,该系统通过数据采集、处理、分析和可视化,实现对微博舆情的全面监测和预测。系统利用爬虫技术获取微博数据,结合自然语言处理(NLP)和机器学习算法进行情感分析和趋势预测,并通过可视化界面展示分析结果。
1. 引言
随着社交媒体的普及,微博已成为信息传播和公众意见表达的重要平台。对微博舆情的及时监测和分析,对于政府、企业和个人了解公众情绪、预测事件发展趋势具有重要意义。本文介绍的微博舆情分析系统,结合Python的强大功能和大模型的深度学习能力,实现了对微博舆情的全面分析。
2. 系统架构
2.1 数据采集
系统使用Python的requests库和BeautifulSoup库编写爬虫程序,模拟用户登录微博,抓取微博页面内容。通过设置合理的请求间隔和代理IP,避免被微博反爬机制封禁。采集的数据包括微博文本、发布时间、点赞数、评论数、转发数等。
2.2 数据处理
采集到的原始数据需要进行清洗和预处理,包括去除重复数据、处理缺失值、分词、去除停用词等。系统使用pandas库进行数据清洗和整理,使用jieba库进行中文分词。
2.3 数据分析
系统利用自然语言处理(NLP)技术对微博文本进行情感分析。通过TF-IDF算法提取文本特征,使用朴素贝叶斯、支持向量机等机器学习算法训练情感分类模型。此外,系统还结合大模型的深度学习能力,如BERT等预训练模型,进一步提升情感分析的准确性。
2.4 数据可视化
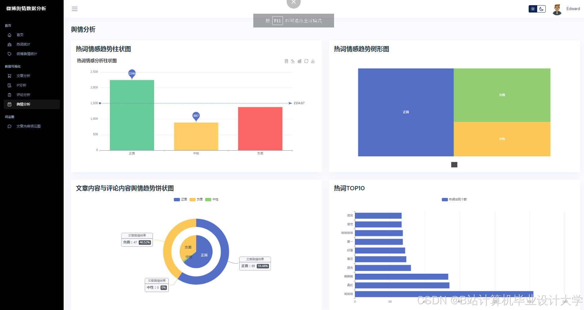
系统使用ECharts等可视化库,将分析结果以图表形式展示,包括文章类型占比、评论用户时间占比、评论点赞量Top Fore、热词年份变化趋势等。可视化界面直观地反映了微博舆情的各个方面,帮助用户快速了解舆情动态。
3. 关键技术
3.1 爬虫技术
系统使用Python的requests库发送HTTP请求,获取微博页面内容。通过设置User-Agent、Referer等请求头,模拟浏览器行为,避免被反爬机制识别。同时,使用代理IP池和请求间隔控制,提高爬虫的稳定性和效率。
3.2 自然语言处理(NLP)
系统使用jieba库进行中文分词,通过TF-IDF算法提取文本特征。情感分析部分,系统训练了朴素贝叶斯、支持向量机等机器学习模型,并结合大模型的深度学习能力,如BERT等预训练模型,对微博文本进行情感分类。
3.3 机器学习算法
系统使用scikit-learn库实现机器学习算法,包括数据预处理、特征提取、模型训练和评估等步骤。通过交叉验证和网格搜索等方法,优化模型参数,提高情感分析的准确性。
3.4 可视化技术
系统使用ECharts等可视化库,将分析结果以图表形式展示。通过配置丰富的图表选项,如颜色、标签、提示框等,使可视化结果更加直观和易于理解。
4. 系统实现
4.1 数据采集模块
数据采集模块负责从微博平台抓取数据。系统通过模拟用户登录,获取微博页面内容,并解析出所需数据。采集的数据存储在CSV文件中,方便后续处理和分析。
4.2 数据处理模块
数据处理模块对采集到的原始数据进行清洗和预处理。包括去除重复数据、处理缺失值、分词、去除停用词等步骤。处理后的数据存储在新的CSV文件中,供后续分析使用。
4.3 数据分析模块
数据分析模块利用NLP和机器学习算法对处理后的数据进行情感分析和趋势预测。系统训练了多个情感分类模型,并通过交叉验证和网格搜索等方法优化模型参数。分析结果存储在数据库中,供可视化模块调用。
4.4 可视化模块
可视化模块使用ECharts等可视化库,将分析结果以图表形式展示。系统提供了丰富的图表类型,如饼图、柱状图、折线图等,满足用户不同的可视化需求。
5. 系统应用
系统可广泛应用于政府、企业和个人对微博舆情的监测和分析。政府可以通过系统了解公众对政策、事件的情绪和态度,及时调整政策方向;企业可以通过系统了解消费者对产品、品牌的评价,优化营销策略;个人可以通过系统了解公众对热点事件的观点,提高信息获取效率。
6. 结论
本文介绍的基于Python和大模型的微博舆情分析系统,通过数据采集、处理、分析和可视化,实现了对微博舆情的全面监测和预测。系统结合了爬虫技术、自然语言处理、机器学习和可视化技术,具有高效、准确、直观的特点。未来,系统可以进一步优化模型算法,提高分析准确性,并扩展更多功能,如事件追踪、舆情预警等。
运行截图
推荐项目
上万套Java、Python、大数据、机器学习、深度学习等高级选题(源码+lw+部署文档+讲解等)
项目案例










优势
1-项目均为博主学习开发自研,适合新手入门和学习使用
2-所有源码均一手开发,不是模版!不容易跟班里人重复!

🍅✌感兴趣的可以先收藏起来,点赞关注不迷路,想学习更多项目可以查看主页,大家在毕设选题,项目代码以及论文编写等相关问题都可以给我留言咨询,希望可以帮助同学们顺利毕业!🍅✌
源码获取方式
🍅由于篇幅限制,获取完整文章或源码、代做项目的,拉到文章底部即可看到个人联系方式。🍅
点赞、收藏、关注,不迷路,下方查看👇🏻获取联系方式👇🏻



























被折叠的 条评论
为什么被折叠?



