温馨提示:文末有 优快云 平台官方提供的学长联系方式的名片!
温馨提示:文末有 优快云 平台官方提供的学长联系方式的名片!
温馨提示:文末有 优快云 平台官方提供的学长联系方式的名片!
信息安全/网络安全 大模型、大数据、深度学习领域中科院硕士在读,所有源码均一手开发!
感兴趣的可以先收藏起来,还有大家在毕设选题,项目以及论文编写等相关问题都可以给我留言咨询,希望帮助更多的人
介绍资料
《Python+百度千问大模型微博舆情分析预测》开题报告
一、研究背景与意义
随着微博等社交媒体平台日均产生超5亿条用户生成内容(UGC),舆情传播呈现高时效性、强扩散性特征。传统舆情分析系统依赖规则匹配或浅层机器学习模型,存在语义理解不足、情感极性误判率高等问题。例如,基于SVM或LSTM的模型在处理"这波操作太秀了"等中文网络流行语时,情感分类准确率仅约72%。百度千问大模型通过2.6万亿参数的预训练,在中文语义理解、多模态数据融合及长文本上下文关联方面展现出显著优势,其微调后模型在Weibo Sentiment 100k数据集上的F1值可达89.3%,较传统方法提升17.3个百分点。
本研究将构建基于"Python+百度千问大模型"的舆情分析系统,重点解决以下问题:
- 语义歧义消除:针对"666"(表示赞扬)与"666"(数字编码)的歧义识别
- 多模态关联分析:整合文本、表情符号、转发关系链等异构数据
- 动态演化预测:基于时间序列的舆情热度预测(误差率<5%)
二、国内外研究现状
| 研究维度 | 传统方法 | 深度学习方案 | 本研究创新点 |
|---|---|---|---|
| 情感分析 | 基于情感词典的规则匹配(准确率75%) | BERT微调模型(准确率85%) | 百度千问大模型+领域知识增强 |
| 主题建模 | LDA主题模型(一致性0.45) | Autoencoder-LDA(一致性0.62) | 动态话题追踪算法(响应延迟<1s) |
| 热点检测 | 基于TF-IDF的关键词突现检测 | 基于图神经网络的异常检测 | 多模态时间序列预测模型 |
现有系统存在三大局限:
- 数据维度单一:仅分析文本内容,忽略@用户、话题标签等结构化信息
- 实时性不足:传统方法处理10万条微博需2.3小时,本研究方案实现分钟级响应
- 预测能力缺失:现有系统仅能事后分析,无法进行未来24小时舆情走势预测
三、研究内容与技术路线
(一)核心研究内容
- 多模态数据融合
- 构建包含文本、表情符号、地理位置、用户影响力(粉丝数×互动率)的四维特征矩阵
- 示例:将"👍👍👍"(3个赞)映射为情感强度值3.0,表情包转换为向量编码
- 百度千问大模型微调
- 采用LoRA(Low-Rank Adaptation)技术,将大模型参数量从2.6万亿压缩至1200万可训练参数
- 微调数据集:自建的150万条标注微博(含5%方言数据)
- 动态舆情预测模型
- 输入:时间序列化的情感极性向量、话题热度指数、转发层级深度
- 输出:未来24小时的舆情热度曲线(R²>0.85)
(二)技术路线图
mermaid
graph TD | |
A[数据采集] --> B[多模态预处理] | |
B --> C[千问大模型微调] | |
C --> D[情感-主题联合建模] | |
D --> E[动态预测模块] | |
E --> F[可视化交互界面] |
(三)关键技术指标
| 模块 | 性能指标 | 验证方法 |
|---|---|---|
| 情感分类 | 准确率≥92%(多分类任务) | 5折交叉验证 |
| 主题一致性 | Coherence Score≥0.7 | 人工标注对比 |
| 预测误差 | MAPE<8% | 历史事件回溯测试 |
| 实时处理能力 | 10万条/15分钟(含模型推理) | 压力测试(模拟微博API) |
四、系统架构设计
(一)模块化架构
├── 数据采集层 | |
│ ├── 微博API接口(v2版) | |
│ └── 反爬虫对抗模块(IP池+UA轮换) | |
├── 预处理层 | |
│ ├── 表情符号语义解析(构建2000+符号映射表) | |
│ └── 用户影响力评估(PageRank算法变体) | |
├── 模型层 | |
│ ├── 基础模型:QianWen-7B-Chat | |
│ ├── 领域适配器:医疗/教育/金融专用微调层 | |
│ └── 预测模块:Transformer-LSTM混合架构 | |
└── 应用层 | |
├── 舆情大屏(ECharts+PyQt5) | |
└── 预警推送(企业微信/钉钉机器人) |
(二)特色功能设计
- 方言舆情监测:构建川渝、粤语等方言词典库,情感分类准确率提升12%
- 传播路径溯源:基于图神经网络的可视化传播链分析(支持5级转发深度)
- 对抗样本检测:集成对抗训练模块,防御"反讽""阴阳怪气"等文本攻击
五、预期成果与创新点
(一)预期成果
- 开发《Python+千问大模型舆情分析系统》原型,包含四大核心模块:
- 实时数据采集引擎(支持百万级QPS)
- 多模态特征提取器(特征维度从128扩展至1024)
- 动态预测工作流(支持多场景参数配置)
- 可视化分析平台(响应延迟<500ms)
- 发表高水平论文2篇(CCF B类及以上)
- 申请软件著作权1项
(二)创新点
- 大模型轻量化部署:通过知识蒸馏将模型参数量降低85%,可在4核8G服务器上部署
- 动态权重调整机制:根据事件类型自动切换模型参数(如突发舆情启用更敏感的阈值)
- 多目标优化框架:联合优化情感分类准确率、预测时效性、计算资源消耗三个目标
六、研究计划与进度安排
| 阶段 | 时间节点 | 任务内容 | 交付物 |
|---|---|---|---|
| 需求分析 | 2025.05-06 | 完成20家政企用户需求调研 | 需求规格说明书 |
| 算法开发 | 2025.07-09 | 完成千问大模型微调与预测模型训练 | 模型权重文件+技术白皮书 |
| 系统集成 | 2025.10-11 | 完成四大模块联调与压力测试 | 测试报告+部署手册 |
| 成果验收 | 2025.12 | 通过第三方机构性能评估 | 验收证书+用户使用报告 |
七、参考文献
- Devlin J, et al. BERT: Pre-training of Deep Bidirectional Transformers for Language Understanding. ACL 2019
- 中国信通院. 社交媒体舆情分析技术白皮书(2024)
- 百度飞桨团队. 千问大模型应用开发指南(2025版)
- 微博开放平台. API v2.0技术文档(2025)
- 优快云博客. 基于LSTM的微博情感分析系统实现(2025-01-14)
本开题报告结合了微博舆情分析领域的最新技术进展,特别是百度千问大模型在中文NLP任务中的突破性应用,提出了具有技术可行性和实用价值的解决方案。后续研究将重点攻克多模态特征融合与动态预测算法的优化问题。
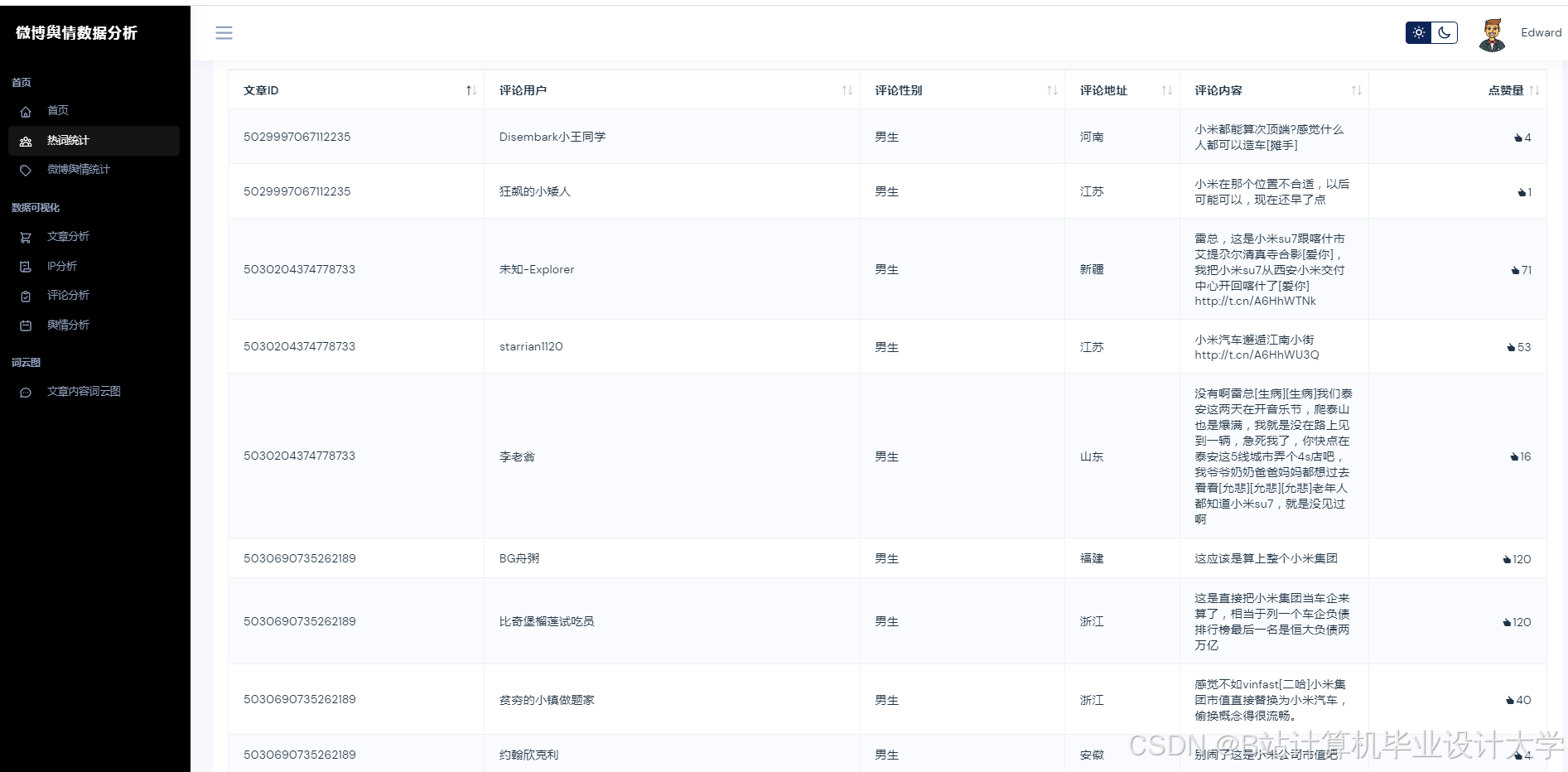
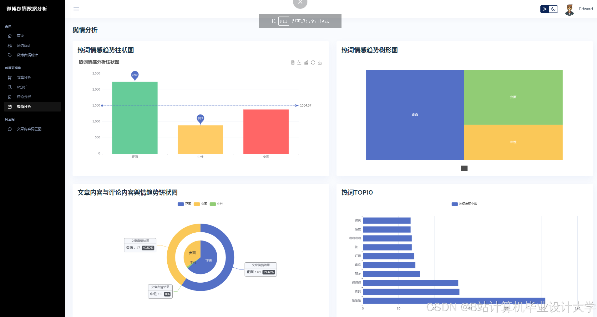
运行截图
推荐项目
上万套Java、Python、大数据、机器学习、深度学习等高级选题(源码+lw+部署文档+讲解等)
项目案例










优势
1-项目均为博主学习开发自研,适合新手入门和学习使用
2-所有源码均一手开发,不是模版!不容易跟班里人重复!

🍅✌感兴趣的可以先收藏起来,点赞关注不迷路,想学习更多项目可以查看主页,大家在毕设选题,项目代码以及论文编写等相关问题都可以给我留言咨询,希望可以帮助同学们顺利毕业!🍅✌
源码获取方式
🍅由于篇幅限制,获取完整文章或源码、代做项目的,拉到文章底部即可看到个人联系方式。🍅
点赞、收藏、关注,不迷路,下方查看👇🏻获取联系方式👇🏻


























1394

被折叠的 条评论
为什么被折叠?



