温馨提示:文末有 优快云 平台官方提供的学长联系方式的名片!
温馨提示:文末有 优快云 平台官方提供的学长联系方式的名片!
温馨提示:文末有 优快云 平台官方提供的学长联系方式的名片!
作者简介:Java领域优质创作者、优快云博客专家 、优快云内容合伙人、掘金特邀作者、阿里云博客专家、51CTO特邀作者、多年架构师设计经验、多年校企合作经验,被多个学校常年聘为校外企业导师,指导学生毕业设计并参与学生毕业答辩指导,有较为丰富的相关经验。期待与各位高校教师、企业讲师以及同行交流合作
主要内容:Java项目、Python项目、前端项目、PHP、ASP.NET、人工智能与大数据、单片机开发、物联网设计与开发设计、简历模板、学习资料、面试题库、技术互助、就业指导等
业务范围:免费功能设计、开题报告、任务书、中期检查PPT、系统功能实现、代码编写、论文编写和辅导、论文降重、长期答辩答疑辅导、腾讯会议一对一专业讲解辅导答辩、模拟答辩演练、和理解代码逻辑思路等。
收藏点赞不迷路 关注作者有好处
文末获取源码
感兴趣的可以先收藏起来,还有大家在毕设选题,项目以及论文编写等相关问题都可以给我留言咨询,希望帮助更多的人
介绍资料
开题报告
题目:Django+Vue.js微博舆情分析系统 微博舆情预测
一、选题背景与意义
随着互联网技术的飞速发展,社交媒体已成为人们获取信息、表达意见和进行社交活动的重要平台。微博作为其中的代表,拥有庞大的用户群体和丰富的数据资源。这些数据中蕴含着丰富的舆情信息,对于政府、企业、研究机构等来说,及时准确地获取和分析这些数据,对于把握社会舆论动态、预测趋势、制定策略具有重要意义。然而,微博数据的海量性、实时性和复杂性给舆情分析带来了挑战。传统的舆情分析方法往往依赖于人工筛选和统计,效率低下且难以覆盖全面。因此,开发一个自动化、智能化的微博舆情分析系统,实现对微博舆情的实时监测和预测,显得尤为重要。
二、国内外研究现状
在国内外,社交媒体舆情分析已成为研究热点。国外研究着重于使用社交媒体分析技术来监测和分析社交媒体平台上的评论信息。通过构建基于内容的推荐系统、情感分析模型等,提取出关键信息,为热门话题提供有力支撑。这些系统被广泛应用于政府决策、企业营销、媒体监测等多个领域。
在国内,社交媒体和电商平台是热点评论的主要来源。研究者们通过构建基于内容的推荐系统、情感分析模型等,对社交媒体和电商平台上的评论数据进行深入分析,提取出关键信息,为商家和消费者提供有价值的参考。同时,热点评论分析系统也被广泛应用于政策监管和舆论引导领域。政府可以利用该系统监测网络舆情信息,及时发现并处理潜在的舆论风险,引导公众形成客观、理性的认知。
三、研究内容与方法
1. 研究内容
本研究旨在开发一个基于Django和Vue.js的微博舆情分析系统,实现对微博舆情的实时监测和预测。具体研究内容包括:
(1)数据采集:使用Python爬虫技术,从微博平台采集热点评论数据。
(2)数据预处理:对采集到的评论数据进行清洗、去重、分词、停用词过滤等预处理操作。
(3)情感分析:采用自然语言处理技术,对预处理后的评论数据进行情感倾向性判断和情感强度分析。
(4)话题识别与热度分析:运用主题模型或聚类算法,识别微博中的热门话题,并分析其热度变化趋势、参与用户特征等。
(5)舆情预测:基于历史舆情数据,构建舆情预测模型,对未来舆情趋势进行预测。
(6)可视化展示:使用Vue.js和ECharts等前端技术,将分析结果以图表、词云等形式进行可视化展示。
2. 研究方法
本研究将采用文献研究法、实验验证法和案例研究法相结合的综合研究方法。
(1)文献研究法:通过查阅大量国内外关于社交媒体舆情分析、自然语言处理、Web开发等方面的文献资料,了解该领域的研究现状、技术发展趋势等,为项目的开展提供理论依据。
(2)实验验证法:通过自主实验,完成从理论到操作的转变,验证系统是否达到实验要求。选取一定数量的微博数据进行系统测试,验证数据采集、预处理、情感分析、话题识别、舆情预测等功能的准确性和效率。通过对比实验,不断优化算法和参数设置。
(3)案例研究法:选取一些已经实施了网络舆情监控的微博案例进行深入分析,研究其在舆情监控系统功能、用户管理、舆情分类管理等方面的具体做法,找出存在的问题和可借鉴之处,从而为构建Django+Vue.js微博舆情分析系统提供实践参考。
四、预期成果与创新点
1. 预期成果
(1)开发出一套基于Django和Vue.js的微博舆情分析系统,实现对微博舆情的实时监测和预测。
(2)发表相关学术论文,为社交媒体舆情分析、自然语言处理、Web开发等领域提供新的方法和视角。
(3)为政府、企业、研究机构等提供舆情分析服务,助力决策制定、品牌形象管理、市场趋势预测等。
2. 创新点
(1)采用Django和Vue.js技术栈,实现前后端分离,提高系统的可扩展性和可维护性。
(2)结合自然语言处理技术和舆情预测模型,提高舆情分析的准确性和时效性。
(3)提供直观的可视化展示界面,方便用户查看分析结果,增强用户体验。
五、研究计划与进度安排
1. 研究计划
(1)第一阶段(1-2个月):完成文献调研、技术选型、系统架构设计。
(2)第二阶段(3-4个月):实现后端服务开发(基于Django框架),包括数据处理、分析算法实现、API接口开发等。
(3)第三阶段(5-6个月):实现前端界面开发(基于Vue.js框架),构建用户友好的可视化界面,展示分析结果。
(4)第四阶段(7-8个月):进行系统集成、测试与性能优化,撰写技术文档和论文初稿。
(5)第五阶段(9个月):论文修改与投稿,项目总结与成果展示。
2. 进度安排
| 时间段 | 主要任务 |
|---|---|
| 第1月 | 文献调研、技术选型、系统架构设计 |
| 第2月 | 后端服务开发(基础框架搭建、数据库设计) |
| 第3月 | 后端服务开发(数据处理、分析算法初步实现) |
| 第4月 | 后端服务开发(API接口开发、单元测试) |
| 第5月 | 前端界面开发(基础框架搭建、页面布局) |
| 第6月 | 前端界面开发(数据展示组件开发、交互功能实现) |
| 第7月 | 系统集成、初步测试 |
| 第8月 | 系统性能优化、安全性加强、用户反馈收集与迭代优化 |
| 第9月 | 撰写技术文档和论文初稿、论文修改与投稿、项目总结与成果展示 |
六、参考文献
[此处根据实际查阅的文献资料进行列举,由于篇幅限制,此处不一一列出。]
本开题报告详细阐述了研究的核心内容、方法、预期成果及实施计划,为后续研究工作的顺利开展奠定了坚实基础。通过本研究的实施,预计将推动社交媒体舆情分析技术的发展,为政府、企业、研究机构等提供有力的决策支持。
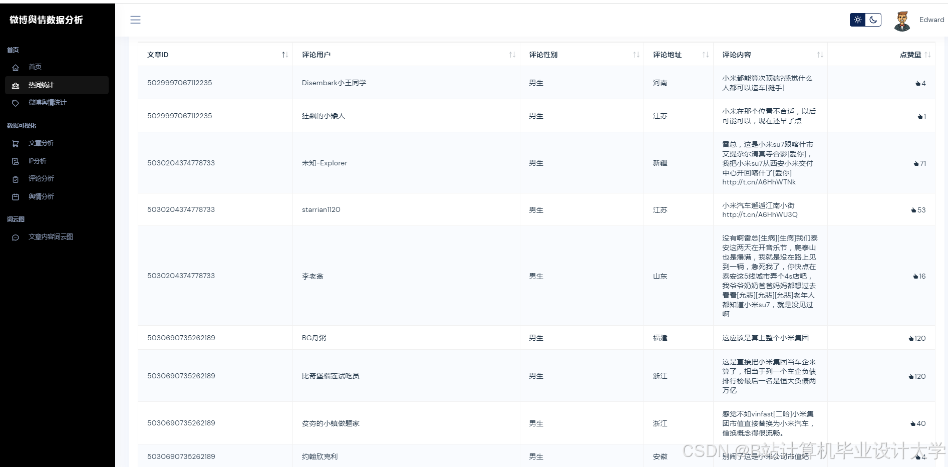
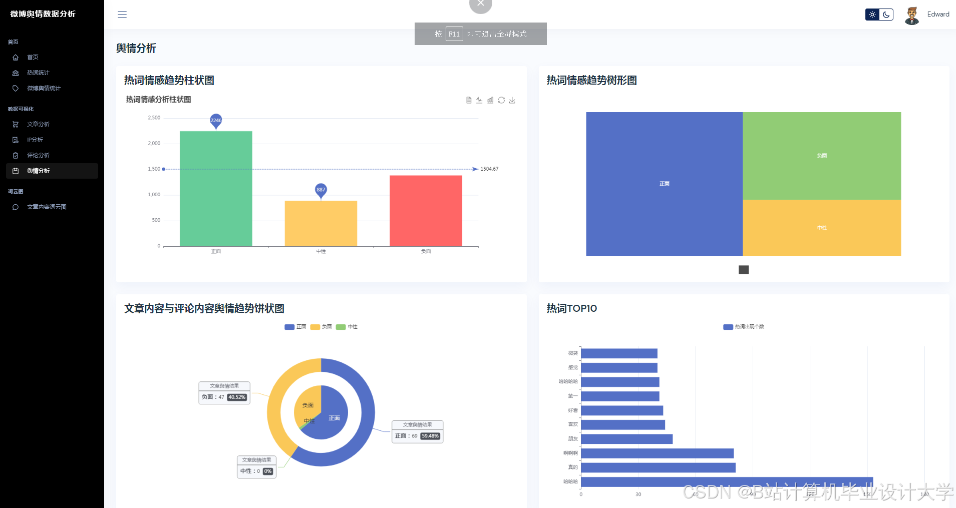
运行截图
推荐项目
上万套Java、Python、大数据、机器学习、深度学习等高级选题(源码+lw+部署文档+讲解等)
项目案例










优势
1-项目均为博主学习开发自研,适合新手入门和学习使用
2-所有源码均一手开发,不是模版!不容易跟班里人重复!

🍅✌感兴趣的可以先收藏起来,点赞关注不迷路,想学习更多项目可以查看主页,大家在毕设选题,项目代码以及论文编写等相关问题都可以给我留言咨询,希望可以帮助同学们顺利毕业!🍅✌
源码获取方式
🍅由于篇幅限制,获取完整文章或源码、代做项目的,拉到文章底部即可看到个人联系方式。🍅
点赞、收藏、关注,不迷路,下方查看👇🏻获取联系方式👇🏻
























被折叠的 条评论
为什么被折叠?



