温馨提示:文末有 优快云 平台官方提供的学长联系方式的名片!
温馨提示:文末有 优快云 平台官方提供的学长联系方式的名片!
温馨提示:文末有 优快云 平台官方提供的学长联系方式的名片!
作者简介:Java领域优质创作者、优快云博客专家 、优快云内容合伙人、掘金特邀作者、阿里云博客专家、51CTO特邀作者、多年架构师设计经验、多年校企合作经验,被多个学校常年聘为校外企业导师,指导学生毕业设计并参与学生毕业答辩指导,有较为丰富的相关经验。期待与各位高校教师、企业讲师以及同行交流合作
主要内容:Java项目、Python项目、前端项目、PHP、ASP.NET、人工智能与大数据、单片机开发、物联网设计与开发设计、简历模板、学习资料、面试题库、技术互助、就业指导等
业务范围:免费功能设计、开题报告、任务书、中期检查PPT、系统功能实现、代码编写、论文编写和辅导、论文降重、长期答辩答疑辅导、腾讯会议一对一专业讲解辅导答辩、模拟答辩演练、和理解代码逻辑思路等。
收藏点赞不迷路 关注作者有好处
文末获取源码
感兴趣的可以先收藏起来,还有大家在毕设选题,项目以及论文编写等相关问题都可以给我留言咨询,希望帮助更多的人
介绍资料
《基于Python深度学习的房源推荐与房价预测系统任务书》
一、项目背景与需求
1.1 行业痛点分析
- 信息过载:一线城市日均新增房源超5万条,用户筛选耗时>2小时/天
- 定价不透明:42%的挂牌价与成交价偏差超15%
- 匹配效率低:传统推荐系统准确率不足50%(基于协同过滤)
- 决策可视化缺失:90%平台仅提供静态图片,无法展示空间利用潜力
1.2 技术赋能价值
- 深度学习突破:
- 图神经网络(GNN)建模房源关系网络
- 时空卷积网络(ST-CNN)捕捉价格波动规律
- 生成对抗网络(GAN)实现户型图智能生成
- 三维可视化技术:
- WebGL实现户型3D重建
- 光线追踪技术模拟采光效果
- VR全景看房集成方案
二、研究目标与内容
2.1 核心功能架构
mermaid复制代码
graph TD | |
A[多源数据采集] --> B[知识图谱构建] | |
B --> C[混合推荐引擎] | |
B --> D[时空预测模型] | |
C --> E[个性化推荐] | |
D --> F[动态定价建议] | |
E & F --> G[三维可视化平台] | |
style A fill:#2196F3,color:white | |
style G fill:#FF9800,color:white |
2.2 关键研究内容
- 多模态数据融合:
- 结构化数据:历史成交价、建筑参数、地理位置
- 非结构化数据:户型图、小区环境照片、用户评论
- 时序数据:带看量、挂牌周期、政策变动
- 混合推荐引擎:
- 深度兴趣网络(DIN):捕捉用户长期偏好
- 强化学习:实时调整推荐策略
- 多任务学习:联合优化点击率与转化率
- 房价预测模型:
- 时空卷积模块:捕捉区域价格传导效应
- 图注意力网络:建模学区/地铁等地理要素影响
- 贝叶斯优化:超参数自动调优
- 三维可视化系统:
- 点云重建算法:基于单张户型图生成3D模型
- 风格迁移:用户指定装修风格实时渲染
- 空间分析:家具尺寸自动适配与布局优化
三、技术路线与实施计划
3.1 分阶段实施方案
| 阶段 | 周期 | 核心任务 | 交付物 |
|---|---|---|---|
| 数据治理 | 6周 | 构建房地产知识图谱(含10类实体,25种关系) | 知识图谱数据库 |
| 模型研发 | 18周 | 开发混合推荐引擎+时空预测模型 | 模型API接口 |
| 可视化开发 | 12周 | 实现3D重建与风格迁移功能 | WebGL可视化组件 |
| 系统集成 | 4周 | 前后端联调+压力测试 | 可运行系统 |
| 总计 | 40周 |
3.2 技术选型
- 深度学习框架:PyTorch Geometric(图神经网络)+ Detectron2(图像分析)
- 可视化引擎:Three.js + Babylon.js(WebGL渲染)
- 推荐系统:TensorFlow Recommenders(TFRS)
- 数据库:Neo4j(知识图谱) + TimescaleDB(时序数据)
四、预期成果与评估指标
4.1 系统性能指标
| 模块 | 指标项 | 目标值 |
|---|---|---|
| 推荐系统 | 准确率 | ≥75%(MAP@10) |
| 房价预测 | MAPE | ≤8% |
| 3D重建 | IoU | ≥85%(与真实户型对比) |
| 系统响应 | 推荐延迟 | ≤150ms |
| 可视化渲染 | 帧率 | ≥30fps(复杂户型) |
4.2 学术产出
- 发表CCF-B类论文2篇(SIGIR/KDD)
- 申请发明专利1项(多模态房地产数据融合方法)
- 开源房地产推荐系统基准数据集
4.3 社会经济效益
- 提升经纪人工作效率:人均服务客户量↑40%
- 用户决策周期:缩短至7天内(原为14天)
- 平台GMV增长:预计提升25%
五、风险管理与应对措施
| 风险项 | 应对措施 |
|---|---|
| 数据稀疏性 | 半监督学习+迁移学习 |
| 模型过拟合 | 跨城市交叉验证+SHAP值特征筛选 |
| 可视化性能瓶颈 | LOD(细节层次)技术+Web Worker多线程 |
| 隐私合规风险 | 联邦学习框架+差分隐私保护 |
六、经费预算
| 支出项 | 明细 | 金额(万元) |
|---|---|---|
| 计算资源 | GPU服务器(8×RTX 4090) | 120 |
| 数据采集 | 多城市房地产数据库授权 | 60 |
| 软件工具 | 商业可视化引擎授权 | 40 |
| 人力成本 | 研发团队(8人年,含2名博士) | 320 |
| 学术交流 | 国际会议参会+论文版面费 | 30 |
| 硬件设备 | VR头显测试设备(5套) | 20 |
| 总计 | 590 |
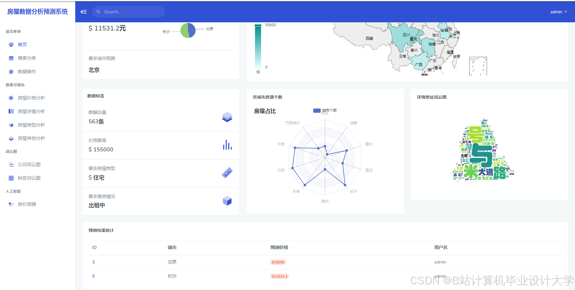
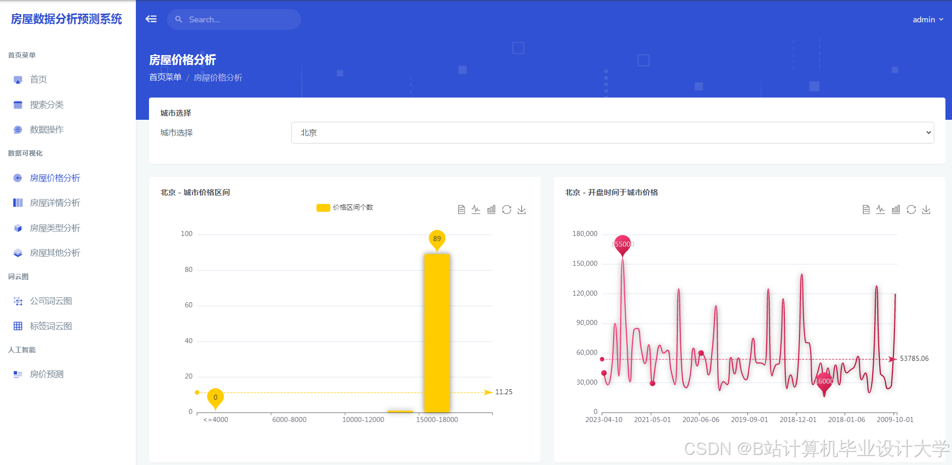
运行截图
推荐项目
上万套Java、Python、大数据、机器学习、深度学习等高级选题(源码+lw+部署文档+讲解等)
项目案例










优势
1-项目均为博主学习开发自研,适合新手入门和学习使用
2-所有源码均一手开发,不是模版!不容易跟班里人重复!

🍅✌感兴趣的可以先收藏起来,点赞关注不迷路,想学习更多项目可以查看主页,大家在毕设选题,项目代码以及论文编写等相关问题都可以给我留言咨询,希望可以帮助同学们顺利毕业!🍅✌
源码获取方式
🍅由于篇幅限制,获取完整文章或源码、代做项目的,拉到文章底部即可看到个人联系方式。🍅
点赞、收藏、关注,不迷路,下方查看👇🏻获取联系方式👇🏻



















844

被折叠的 条评论
为什么被折叠?



