温馨提示:文末有 优快云 平台官方提供的学长联系方式的名片!
温馨提示:文末有 优快云 平台官方提供的学长联系方式的名片!
温馨提示:文末有 优快云 平台官方提供的学长联系方式的名片!
作者简介:Java领域优质创作者、优快云博客专家 、优快云内容合伙人、掘金特邀作者、阿里云博客专家、51CTO特邀作者、多年架构师设计经验、多年校企合作经验,被多个学校常年聘为校外企业导师,指导学生毕业设计并参与学生毕业答辩指导,有较为丰富的相关经验。期待与各位高校教师、企业讲师以及同行交流合作
主要内容:Java项目、Python项目、前端项目、PHP、ASP.NET、人工智能与大数据、单片机开发、物联网设计与开发设计、简历模板、学习资料、面试题库、技术互助、就业指导等
业务范围:免费功能设计、开题报告、任务书、中期检查PPT、系统功能实现、代码编写、论文编写和辅导、论文降重、长期答辩答疑辅导、腾讯会议一对一专业讲解辅导答辩、模拟答辩演练、和理解代码逻辑思路等。
收藏点赞不迷路 关注作者有好处
文末获取源码
感兴趣的可以先收藏起来,还有大家在毕设选题,项目以及论文编写等相关问题都可以给我留言咨询,希望帮助更多的人
介绍资料
《Python深度学习微博情感分析 微博数据可视化 微博舆情分析》开题报告
一、研究背景与意义
(一)研究背景
- 微博平台的重要性:微博作为国内最大的社交媒体平台之一,每天产生海量的用户生成内容(UGC),涵盖了社会热点、娱乐新闻、政治事件等多个领域,反映了公众的情绪、态度和观点。
- 微博情感分析的需求:微博情感分析旨在挖掘微博文本中的情感倾向,如正面、负面和中性情绪,帮助政府、企业和研究机构了解公众的情感反应,优化决策和策略。
- 数据可视化的需求:微博数据可视化可以将微博相关的数据和信息以直观、易懂的方式展示出来,如微博发布量、情感分布、热点话题等,帮助用户更好地理解和利用微博信息。
- 微博舆情分析的需求:微博舆情分析旨在实时监控微博上的热点事件和公众情绪,帮助政府和企业及时了解社会动态,制定科学的应对策略。
- Python深度学习的技术优势:Python作为目前最流行的编程语言之一,具有丰富的数据处理和机器学习库,如TensorFlow、PyTorch等,为微博情感分析和舆情分析提供了强大的技术支持。深度学习算法在情感分析和舆情分析领域表现出色,能够处理复杂的文本数据,提高分析的准确性和效率。
(二)研究意义
- 提高决策科学性:通过微博情感分析和舆情分析,政府和企业可以了解公众的情感反应和舆论动态,从而制定更加科学的决策和策略。
- 优化平台运营:微博平台运营者可以通过情感分析和舆情分析,了解用户的需求和偏好,优化平台内容和运营策略,提高用户体验和平台竞争力。
- 推动社交媒体研究:微博作为新兴的网络社交媒体,具有独特的研究价值。通过情感分析、数据可视化和舆情分析,可以深入探索社交媒体的特点和规律,推动社交媒体研究的发展。
- 促进深度学习应用:深度学习算法在微博情感分析和舆情分析中的应用,可以进一步验证其有效性和适用性,推动深度学习技术在自然语言处理和文本挖掘领域的发展。
二、研究目标与内容
(一)研究目标
- 构建一个基于Python深度学习的微博情感分析系统,能够准确分析微博文本中的情感倾向。
- 构建一个微博数据可视化系统,将微博相关的数据和信息以直观、易懂的方式展示出来。
- 构建一个微博舆情分析系统,实时监控微博上的热点事件和公众情绪,为政府和企业提供决策支持。
- 集成情感分析、数据可视化和舆情分析系统,为政府、企业和研究机构提供一站式的微博分析服务。
(二)研究内容
- 数据收集与预处理:
- 收集大量的微博数据,包括微博文本、发布时间、用户信息等。
- 对数据进行清洗、去噪、缺失值处理等预处理操作,确保数据质量。
- 特征工程:
- 提取与微博情感分析和舆情分析相关的特征,如微博长度、情感词汇频率、热点话题等。
- 对特征进行编码、归一化等处理,提高模型的泛化能力。
- 微博情感分析模型构建:
- 利用Python深度学习框架(如TensorFlow、PyTorch等),构建微博情感分析模型。
- 选择合适的深度学习算法(如LSTM、BERT等),进行模型训练和调优。
- 微博数据可视化构建:
- 利用数据可视化库(如Matplotlib、Plotly等),构建微博数据可视化系统。
- 展示微博发布量、情感分布、热点话题等可视化图表,帮助用户更好地理解和利用微博信息。
- 微博舆情分析构建:
- 利用文本挖掘和聚类算法,实时监控微博上的热点事件和公众情绪。
- 分析热点事件的传播路径、用户参与度以及情感倾向,为政府和企业提供决策支持。
- 系统集成与测试:
- 将情感分析、数据可视化和舆情分析系统集成在一个平台上。
- 对系统进行测试,包括功能测试、性能测试、安全性测试等,确保系统的稳定性和可用性。
三、技术路线
(一)系统架构
- 前端:利用Web框架(如Flask、Django等)构建用户界面,包括微博数据查询、情感分析结果展示、数据可视化、舆情分析等功能模块。
- 后端:利用Python深度学习框架构建微博情感分析模型,利用数据可视化库构建微博数据可视化系统,利用文本挖掘和聚类算法构建微博舆情分析系统。
- 数据库:选择MySQL、MongoDB等数据库,存储微博数据、情感分析结果、可视化图表数据和舆情分析结果。
(二)关键技术
- Python深度学习框架:利用TensorFlow、PyTorch等深度学习框架,构建微博情感分析模型。
- 数据可视化库:利用Matplotlib、Plotly等数据可视化库,构建微博数据可视化系统。
- 文本挖掘和聚类算法:利用文本挖掘和聚类算法,构建微博舆情分析系统。
- Web框架和数据库技术:利用Flask、Django等Web框架和MySQL、MongoDB等数据库技术,构建系统界面和后台管理系统。
四、预期成果
- 微博情感分析系统:构建一个基于Python深度学习的微博情感分析系统,能够准确分析微博文本中的情感倾向,为政府、企业和研究机构提供决策支持。
- 微博数据可视化系统:构建一个微博数据可视化系统,将微博相关的数据和信息以直观、易懂的方式展示出来,帮助用户更好地理解和利用微博信息。
- 微博舆情分析系统:构建一个微博舆情分析系统,实时监控微博上的热点事件和公众情绪,为政府和企业提供决策支持。
- 集成平台:将情感分析、数据可视化和舆情分析系统集成在一个平台上,为政府、企业和研究机构提供一站式的微博分析服务。
五、可行性分析
(一)技术可行性
- Python深度学习框架:TensorFlow、PyTorch等深度学习框架具有成熟的技术支持和丰富的文档资源,可以满足微博情感分析和舆情分析的需求。
- 数据可视化库:Matplotlib、Plotly等数据可视化库具有强大的可视化功能,可以满足微博数据可视化的需求。
- 文本挖掘和聚类算法:文本挖掘和聚类算法在舆情分析领域有广泛的应用,可以满足微博舆情分析的需求。
- Web框架和数据库技术:Flask、Django等Web框架和MySQL、MongoDB等数据库技术具有成熟的技术支持和广泛的应用场景,可以满足系统开发和数据存储的需求。
(二)数据可行性
- 数据来源:微博平台提供了丰富的用户生成内容,可以通过微博API或爬虫技术获取。
- 数据预处理:通过数据清洗、去噪、缺失值处理等预处理操作,可以确保数据质量,提高模型的准确性和泛化能力。
(三)研究团队可行性
研究团队具备计算机科学、数据分析、深度学习等多学科背景,能够协同开展研究工作,具备完成该项目的能力。
六、研究计划
- 文献调研与需求分析(第1-2个月):
- 调研微博情感分析、数据可视化和舆情分析的研究现状和应用情况。
- 分析政府、企业和研究机构的需求,明确系统功能和性能指标。
- 技术选型与系统设计(第3个月):
- 选择合适的Python深度学习框架、数据可视化库、文本挖掘和聚类算法。
- 设计系统架构,包括前端、后端和数据库等模块。
- 数据收集与预处理(第4-5个月):
- 收集大量的微博数据,包括微博文本、发布时间、用户信息等。
- 对数据进行清洗、去噪、缺失值处理等预处理操作。
- 特征工程与模型构建(第6-8个月):
- 提取与微博情感分析和舆情分析相关的特征,并进行编码、归一化等处理。
- 构建微博情感分析模型,进行模型训练和调优。
- 数据可视化构建(第9-10个月):
- 利用数据可视化库,构建微博数据可视化系统。
- 展示微博发布量、情感分布、热点话题等可视化图表。
- 舆情分析构建(第11-12个月):
- 利用文本挖掘和聚类算法,构建微博舆情分析系统。
- 分析热点事件的传播路径、用户参与度以及情感倾向。
- 系统集成与测试(第13-14个月):
- 将情感分析、数据可视化和舆情分析系统集成在一个平台上。
- 对系统进行测试,包括功能测试、性能测试、安全性测试等。
- 系统评估与优化(第15-16个月):
- 对系统进行评估,包括情感分析准确性、可视化效果、舆情分析深度等。
- 根据评估结果,对系统进行优化和改进。
- 项目总结与论文撰写(第17-18个月):
- 总结项目研究成果,撰写开题报告和学术论文。
- 准备项目验收和成果展示。
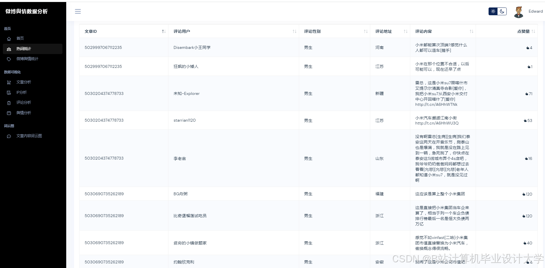
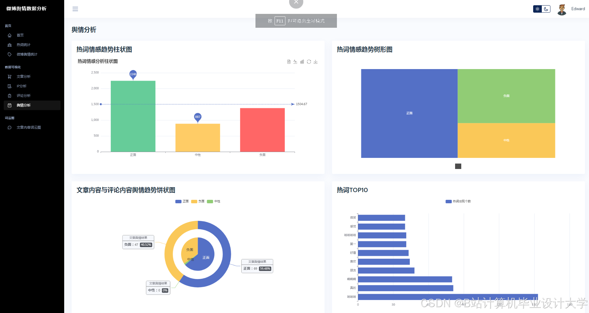
运行截图
推荐项目
上万套Java、Python、大数据、机器学习、深度学习等高级选题(源码+lw+部署文档+讲解等)
项目案例










优势
1-项目均为博主学习开发自研,适合新手入门和学习使用
2-所有源码均一手开发,不是模版!不容易跟班里人重复!

🍅✌感兴趣的可以先收藏起来,点赞关注不迷路,想学习更多项目可以查看主页,大家在毕设选题,项目代码以及论文编写等相关问题都可以给我留言咨询,希望可以帮助同学们顺利毕业!🍅✌
源码获取方式
🍅由于篇幅限制,获取完整文章或源码、代做项目的,拉到文章底部即可看到个人联系方式。🍅
点赞、收藏、关注,不迷路,下方查看👇🏻获取联系方式👇🏻
























被折叠的 条评论
为什么被折叠?



